| Похожие рефераты | Скачать .docx |
Курсовая работа: Технология ремонта поглощающих аппаратов вагонов
1. Назначение и основные элементы и технические данные
Поглощающий аппарат предназначен для обеспечения гашения части энергии удара, уменьшения продольных растягивающих и сжимающих усилий, которые передаются через автосцепку на раму кузова.
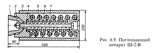
Аппарат Ш-2-В имеет литой корпус 3, три штампованных фрикционных клина 4,штампованный нажимной конус 1, наружная 5 и внутренняя 6 пружины, стяжной болт 7 с гайкой 2. Масса аппарата 134 кг
Детали изготовлены из стали марок:
Пружины-60С2ХФА
Конус-30ГСЛ-Б или 32Х06Л-У
Болт с гайкой-ст.3сп 5
Масса корпуса 72 кг, нажимной конус 8,6, фрикционные клинья 4,8, пружины наружная 26кг, внутренняя 6,85, стяжной болт 2,74 гайка 0,3кг.

2. Сроки технического обслуживания и ремонта поглощающего аппарата
Сроки проведения деповского и капитального ремонта.
| № | Род вагонов | Деповской после | Капитальный после | |||
| Постр. | Депов. | Капит. | Постр. | Капит. | ||
| 1 | 2 | 3 | 4 | 5 | 6 | 7 |
| 1 | Вагоны для перевозке зерна | 3 | 2 | 2 | 13 | 12 |
| 2 | Платформа универсальная | 3 | 2 | 2 | 15 | 12 |
| 3 | Хопер дозатор до первого капитального ремонта | 3 | 2 | - | 10 | - |
| 4 | Цистерны 4 и 8 осные для перевозки ядохимикатов | 2 | 1 | 1 | 6 | 6 |
Деповской ремонт по техническому состоянию проводится не чаще чем один раз в три года.
3. Характерные неисправности, повреждения и способы восстановления в работоспособности поглощающего аппарата
В поглощающем аппарате изнашиваются фрикционные клинья, нажимной конус, нажимная шайба и корпус, в отдельных случаях наблюдается просадка, излом пружин и трещин в корпусе. В корпусах поглощающего аппаратов при сверх допустимых износах появляется выпучена, которая при дальнейшей эксплуатации могут приводить к разрушению корпуса. Излом и просадка пружин поглощающего аппарата обнаруживается по увеличению расстояния от упора автосцепки до розетки.
Стяжной болт поглощающего аппарата ремонтируется наплавкой стержня при условии, что величина износа не превышает 5 мм по диаметру; приваркой новой части газопрессовой сваркой при условии, чтобы стык был расположен не ближе 30 мм от головки и от резьбы, наплавкой рабочей части резьбы стяжного болта с последующей нарезкой.
К сборки поглощающего аппарата допускается: корпус аппарата с толщиной стенки не менее 18 мм при капитальном ремонте и не менее 16 мм при деповском ремонте; фрикционные клинья с толщиной стенок по краям не менее 17 мм с износом нажимного конуса не более 3 мм, нажимной шайбой не более 5 мм и длиной его нарезки не более 35 мм; пружины с высотой в свободном состоянии не менее наружной 390 мм и внутренней 362мм.
После сборки до постановки гайки стяжного болта выход нажимного конуса должен быть не менее 80 мм при расстоянии между конусом и шайбой не менее 4 мм. Отремонтированный и собранный поглощающий аппарат проверяют шаблоном с размерами 575х233,5 мм. При этом зазор между шаблоном и аппаратом по высоте не должен превышать 7 мм. После проверки аппарата и постановки гайки стяжного болта над гайкой расклёпывается для предупреждения самопроизвольного свинчивания гайки в эксплуатации.
Для обеспечения постановке аппарата на раму вагона его дополнительно сжимают на прессе и под гайку стяжного болта над гайку ставят литую прокладку толщиной 10-15 мм. При этом прокладка должна быть такого размера и формы, чтобы она могла легко выпасть при первом сжатии аппарата после установки на вагон.
Поглощающий аппарат бракуется: при отсутствии прилегания к задним и упорную плету к передним упорным угольникам.
Упорная плита с неровными боковыми поверхностями или толщиной менее 52 мм или с размером в направлении между стенками хребтовой балки менее 315 мм и более 320 мм к постановке не допускается.
Поглощающий аппарат допускается к сборке:
- корпус аппарата с толщиной стенки не менее 18 мм при капитальном ремонте и не менее 16 мм деповском ремонте, отремонтированный сваркой корпус поглощающего аппарата при условии, что после разделки трещин в зоне технологических отверстий и усиливающих рёбер суммарная длина их не превышает 120 мм.
- фракционные клинья с толщиной стенок по краям не менее 17 мм.
- нажимной конус с износом не более 3 мм, при проверки шаблоном 6II, которой прижимается двумя стойками (без движка) к конусу.
- нажимная шайба с износом не более 5мм.
- стяжной болт с износом не более 5 мм и глубиной нарезки не более 35 мм.
- пружины с высотой в свободном состоянии не менее: наружная 395 мм, внутренняя 362 мм, пружина с изломом оттянутого конца 1/3 длины окружности.





4. Схема технологического процесса ремонта поглощающего аппарата

|
После снятия поглощающего аппарата с вагона производится очистка. Очистка производится вручную железной щёткой и 10% раствором спирта.
После очистки проводят предварительное испытание поглощающего аппарата, если поглощающего аппарат исправен то обратно ставиться в эксплуатацию, если не исправен производят разборку. Снятый при ремонте подвижного состава (кроме капитального ремонта) поглощающего аппарат не подлежит разборке если:
- выход конуса (расстояние между торцом конуса и кромкой горловины корпуса аппарата) Ш-2-В не менее 90 мм;
- отсутствие трещин, изломов в деталях аппарата;
- толщина стенки корпуса в зоне контакта с клином не менее 14 мм;
- отсутствие даже лёгкого покачивания деталей (определяют ударами молотка по ним);
- габариты соответствующие требованиям шаблона 83 р.
Неисправности
| Наименование деталей | Неисправности | Размер или условия |
| Поглощающий аппарат | Не типовое и неисправное крепление Изломы, трещины, потёртости Потери упругих свойств |
Независимо от характера Если есть угроза разрушение частей Если имеют признаки просадки пружин |
| Тяговый хомут | Трещины | Независимо от места |
Ремонт
| Повреждения | Виды сварочных работ | Техническое условие |
| Износ упорной плиты | Наплавка дуговая Э42, Э46, ЭН-15ГЗ-25, полуавтомат под слоем флюса. | Толщина плиты в месте износа должна быть 53 мм. Плиту из стали 45 перед наплавкой подогревают до300. После наплавки толщина плиты должна составлять 58-59 мм. |
| Износ стяжного болта. | Наплавка дуговая Э42 или вибродуговая под слоем флюса | Наплавка болтов с износом более 5 мм по диаметру. |
| Излом стяжного болта | Приварка новой части болта электроконтактной или газоприсовой | Стык должен быть расположен не ближе 30мм от головки или резьбы |
| Разрушение стенок отверстия для клина | Наплавка дуговая Э42 и Э46, порошковой проволокой или в среде защитного газа. | Наплавка допускается, толщина тяговой полосы в месте 20 мм, а ширина не менее 95 мм. |
| Разрушение стенок отверстия для клина | Наплавка дуговая Э42 и Э46, порошковой проволокой или в среде защитного газа. | Ширина наружной перемычки должна быть не менее 45 мм |
| Трещина в тяговом хомуте | Заварка дуговая Э42 и Э46, полуавтоматическая под слоем флюса | Допускается заваривать трещины в углах хомута, в ушках для болтов, под клин в задней опорной части хомута если они не выходят на тяговую полосу. |
При деповском ремонте вагона при разборки подлежат только неисправные поглощающие аппараты, при капитальном ремонте все аппараты должны быть разобраны.
Для разборки необходимо срубить или снять фрезой наклеп конца стяжного болта. Затем аппарат снимают на прессе, отворачивают гайку стяжного болта, снимают нагрузку с аппарата и последовательно разбирают детали. На клиньях и корпусе делают пометки, чтобы (в случае исправного состояния деталей) приработанные клинья были поставлены на место.
Снятые детали осматривают и обмеряют шаблонами. Исправные детали без трещин, изломов и с износами не более нормы. Для аппарата Ш-2-В толщина стенки корпуса должна быть не менее 18 мм при капитальном и не менее 16 мм при деповском ремонте.
Разрешатся заваривать трещины у технологических отверстий, если после разделки суммарная длина их не более 120 мм, с последующей усиленной вставки варкой. Износ нажимных конусов допускается не более 3 мм, нажимных шайб не более 5мм.
Толщина стенок фрикционных клиньев должна быть не менее 32 мм для аппарата Ш-2-В.Наибольший износ стяжного болта не должен превышать 5 мм.
Изношенные клинья и нажимные конусы наплавкой не ремонтируются из-за большой трудоемкости.
Разрешается применять пружины с изломом оттянутого конца на длине не более 1/3 длины окружности.
Сборка поглощающего аппарата: при сборке аппарата до постановки гайки стяжного болта проверяют выход конуса у аппарата Ш-2-В не менее 105 мм.
Испытание поглощающего аппарата.
Испытание на растяжение проводится для проверки прочности вагонных деталей в целях обеспечения надёжной работы в эксплуатации. При таких испытаниях перед постановкой на пресс аппарат необходимо очистить от грязи и ржавчины, осмотреть и обмерить. Детали, имеющие видимые дефекты или не соответствии по размерам требующие правил ремонта не испытывают. Их нужно отремонтировать или если это сделать нельзя забраковать. На деталях круглого сечения (стержни, болты, тяги и т.п.) подвергающиеся сварки, пред растяжением с обеих сторон сварки набивают керны.
При испытании допускается соединить несколько деталей с помощью стяжных муфт, скоб или других приспособлений.
Находящиеся под натяжением детали обстукивают легкими ударами молотка и осматривают, затем нагрузку снимают, детали снова осматривают.
Испытание производят на гидравлическом и воздушным прессе. На прессе или на отдельном щитке у пресса указываются наибольшее разрывное усилие, которое может быть допущено, а на рабочем манометре должна быть нанесена красная черта, соответствующая этому усилию.
Около пресса на видном месте вывешивается таблица испытания нагрузок для каждой детали (кгс) и соответственное давления цилиндра пресса по манометру.
Испытанию на растяжение подлежат: тормозные тригандели грузовых и пассажирских вагонов, стяжные болты поглощающих аппаратов.
После испытания наносят клейма в местах согласно требованиям технических условиях. при клеймении ставят условный номер завода или депо, месяц и год испытания детали.(две последние цифры.)
Клейма ставят на деталях автосцепного устройства при ремонте или проверки в КПА. Устанавливать на подвижной состав детали и узлы без клейм не допускается.
5. Разработка технической инструкций при ремонте
5.1 Объем работы выполненный при работе поглощающего аппарата
5.2 Предельно-допустииые размеры при выпуске из ремонта
Для аппарата Ш-2-В толщина стенки корпуса должна быть не менее 18мм при капитальном ремонте, и не менее 16мм при деповском. Толщина стенок фрикционных клиньев должна быть не менее 32мм для аппаратов Ш-2-В.
Разрешается использовать пружины с изломом оттянутого конца на длине 1/3 длины окружности.
При сборке поглощающего аппарата проверяют выход конуса у Ш-2-В не менее 105мм.
5.3 Проверка, регулирования, испытания поглощающего аппарата
После сборки поглощающего аппарата проверяют специальным шаблоном 575х233.5мм.
Испытание аппарата на растяжение производится для проверки прочности в целях обеспечения надежной работы в эксплуатации.
Испытания проводятся на специальном прессе, после испытания наносят клейма.
При клеймении ставят на деталях условный номер завода или депо, месяц и год испытания (две последние цифры). Устанавливать детали без клейм не допускается. Регулируют в аппарате выход нажимного конуса.

5.4 Сварочно-наплавочные работы
Сварочно-наплавочные работы являются одним из наиболее эффективных способов восстановление поврежденных и изношенных деталей и износов вагонов. Внедрение механизированных способов сварки и наплавки позволяют снизить простои вагонов в ремонте, улучшить качество ремонта деталей и повысить экономический эффэкт. Механизация наплавочных работ осуществляется в вагонных предприятиях путем широкого внедрения сварочных автоматов и полуавтоматической для дуговой наплавки под слоем флюса, в среде защитного газа и сварки открытой дугой с применением порошковой проволоки.
Среди механизированных способов восстановления деталей вагонов ведущее место занимает наплавка порошковой проволоки. Этим способом восстанавливаются фрикционные клинья и надресорные балки тележек ЦНИИ-Х3, корпуса и детали механизма автосцепок, вертикальные скользуны надресорной балки.
Для восстановления деталей тележек, автосцепок и подвесок тормозного башмака применяется автоматической и полуавтоматической наплавка под слоем флюса.
В вагоноремонтном депо для выполнения сварочно-наплавочной работы применяют разнообразное сварочное оборудование. Однако основной объем наплавочных работ при ремонте узлов и деталей вагонов выполняется на полуавтоматах А-765 и А-1035м.
Полуавтомат А-765 используется для сварки и наплавки порошковой проволокой открытой дугой. Полуавтомат А-1035 является универсальным, так как он позволяет сваривать и наплавлять вагонные детали различными способами: порошковой проволокой, под слоем флюса и в среде защитного газа.
5.5 Приёмка
Систематическую проверку качества ремонта вагонов и изготовления запасных частей в соответствии с правилами ремонта, инструкциями, стандартами, техническими условиями, чертежами и утвержденными технологическими процессами организует и проводит отдел технического контроля (ОТК). Работники ОТК завода осуществляют техническую приемку и проверку качества полуфабрикатов, материалов и изделий, поступающих иа завод; контролируют состояние технологического оборудования и средств измерения, анализируют причины брака и участвуют в разработке мероприятий по предупреждению брака и повышению качества выпускаемой продукции.
Работники отдела оформляют документацию на принятую ими продукцию, рассматривают претензии по качеству выпущенных заводом вагонов и изделий.
Одним из основных критериев качества ремонта является безаварийная работа отремонтированного вагона в условиях эксплуатации. При оценке качества ремонта пассажирского вагона, кроме того, важное место занимает обеспечение удобств для пассажиров.
Большое внимание при контроле качества уделяется таким узлам, как колесные пары, буксовый узел, тележки, рессорное подвешивание, рама вагона, автосцепное устройство, тормоза, так как от их исправного состояния зависит безопасность движения. В пассажирских вагонах, кроме того, уделяется особое внимание проверке устройств отопления, освещения, водоснабжения, вентиляции, внутреннего и сантехнического оборудования, так как эти устройства в значительной мере влияют на создание комфорта и удобств для пассажиров.
Отдел технического контроля контролирует соблюдение технологических процессов ремонта и изготовления основных узлов и деталей вагонов, проверяет состояние технической оснастки в процессе производства, принимает изготовленные или отремонтированные узлы но мере их готовности.
Контроль за соблюдением технологических процессов и правильным использованием приспособлений, измерительных средств и другой технологической оснастки осуществляют контролеры ОТК при приемке готовой продукции, а также технологи и мастера в процессе производства. При обнаружении отклонении и нарушения технологии и неправильного применения измерительных средств и технологической оснастки работники ОТК совместно с начальниками цехов принимают меры к устранению замеченных недостатков.
Для своевременного обнаружения причин брака и повышения качества выполняемых работ большое значение имеет технология контроля, под которой понимается порядок выполнения контрольных операций, проверки соблюдения технических условий, методы и приемы проверок, технические средства, применяемые при этих проверках. Эта технология устанавливается в технологических картах изготовления детали, а также в чертежах детали или узла, в инструкциях к соответствующим контрольным или измерительным приборам, стендам.
5.6 Измерительный инструмент и шаблоны используемый при ремонте поглощающих аппаратов
В качестве измерительного инструмента при ремонте поглощающего аппарата используется :
1. Рулетка или складной метр
2. Толщиномер.
Шаблоны:
1. Шаблон размером 575х233,5 мм
2. Проходной шаблон 83р.

6. Организация рабочего места, техника безопасности при ремонте поглощающих аппаратов
Масса ударно-тяговых устройств велика, поэтому снятие, транспортировка и постановка на вагоны должны быть максимально механизированы.
Для смены автосцепки у вагонов в составах или группах вагоны должны быть разведены на расстояние не менее 5 м и обязательно подложены тормозные башмаки под колеса со стороны промежутка.
При сборке механизма автосцепки нажимать на нижнее плечо предохранителя нужно не рукой, а металлическим стержнем. Особая осторожность требуется при разборке поглощающего аппарата автосцепки в случае заклинивания его пружин в сжатом состоянии. Такой аппарат перед снятием с вагона надо обстучать без выемки его и упорной плиты из тягового хомута.
Снятие и постановку автосцепки и поглощающего аппарата следует выполнять с применением специальных приспособлений.
Выполнение сварочных работ сопровождается выделением газов, паров и дыма. Ручная дуговая сварка загрязняет помещения окисью углерода, азота и др. При дуговой сварке в защитных газах и газовой сварке атмосферу загрязняют сами защитные газы, пары свариваемых металлов и их окислы. Поэтому в местах сварочных работ должна устраиваться вентиляция, обеспечивающая отвод вредных газов.
Нагрев деталей перед сваркой производят в сварочном помещении при условии, если над горнами установлены вытяжные приспособления, обеспечивающие отвод газа.
При производстве сварочных работ на подмостях последние должны покрываться листами стали или асбеста, чтобы падающий расплавленный металл на вызвал пожара или ожога людей. Производить сварочные работы на деталях, находящихся под давлением, не допускается.
Запрещается токоведущие провода прокладывать вместе с газосварочными шлангами или трубопроводами. Нельзя производить сварочные работы вблизи легковоспламеняющихся материалов, в том числе у свежеокрашенных мест вагонов. Минимально допускаемое расстояние от них до места сварки должно быть не менее 5 м. Сварщик при выполнении сварочных работ должен пользоваться спецодеждой и защитными очками.
При всех видах сварки плавлением наиболее опасным видом травматизма является поражение электрическим током. Для предупреждения поражения электрическим током необходимо соблюдать следующие меры предосторожности:
в сырых и мокрых местах работать в диэлектрических галошах, иметь резиновые или брезентовые перчатки, производственная одежда должна быть сухой;
не прикасаться голыми руками к токоведущим частям сварочной установки;
монтажные работы и ремонт оборудования производить только после выключения тока;
корпуса сварочной аппаратуры и источников питания должны быть заземлены, запрещается использовать контур заземления в качестве обратного провода сварочной цепи;
устройства для переключения электрических цепей должны быть защищены кожухом.
7. Техническое оборудование, испытание при ремонте
Для сжатия поглощающих аппаратов при их разборке и сборке применяют воздушные или гидравлические прессы. Воздушный пресс состоит из рамы 5, закрепленной на бетонном основании с помощью болтов Р. Воздушный тормозной цилиндр шарннрно связан с длинным плечом рычага 2, в коротком плече которого сделаны прорези для размещения выступов съемного нажимного кольца 3. устанавливается поглощающий аппарат под пресс при помощи специальной тележки, причем основание 4 ее опирается на полуоси колес 5 через резиновые прокладки 6. Расстояние между основанием и полом помещения составляет 5—7 мм. При нажатии на аппарат прокладки частично сжимаются, и нагрузка передается непосредственно от основания тележки на пол помещения. Таким образом, полуоси и ролики предохраняются от повреждений и обеспечивается устойчивость аппарата. На основании тележки имеется цилиндрический выступ 7, предназначенный для фиксации стяжного болта поглощающего аппарата при отвинчивании гайки.
Перед разборкой аппарата с конца стяжного болта удаляется наклеп, и подготовленный таким образом аппарат устанавливается на тележку (положение 1), при этом выступ 7 должен войти в отверстие для головки болта аппарата. Затем на клинья аппарата укладывается кольцо 3 и аппарат вместе с тележкой устанавливается на пресс так, чтобы выступы кольца находились в прорезях короткого плеча рычага 2 (положение 2). Прорезь запирается путем постановки предохранительных стержней 10. После такой установки в цилиндр подается воздух, аппарат сжимается, освобождая гайку стяжного болта для ее отвинчивания. Аппарат собирают в обратном порядке.
Список используемой литературы:
1. В.Д. Алексеев, Г.Е. Сорокин «Ремонт вагонов» Москва «Транспорт».
2. И.Ф. Пастухов, Р.О. Кошколда «Конструкция вагонов» Москва 2000г.
3. М.Д. Мещерский «Ремонт автосцепки» Москва «Транспорт»
Похожие рефераты:
Технология обработки конструкционных материалов
Проект пассажирского вагонного депо с разработкой контрольного пункта автосцепки
Соединения деталей и узлов машин
Вагонное хозяйство железных дорог
Проектирование цеха ремонта поршневых компрессоров
Модернизация двигателя мощностью 440 квт с целью повышения их технико-экономических показателей
Железнодорожный транспорт Украины
Грузовые вагоны нового поколения
Организация работы роликового участка ВЧД по ремонту четырехосных цистерн