| Похожие рефераты | Скачать .docx | Скачать .pdf |
Реферат: Берегозащитные сооружения их значения, и модернизация в пределах г.Сочи
Содержание.
| Введение | 2 |
| Глава 1. Современная концепция берегозащитных сооружений. | 4 |
| Глава 2. Применяемые берегозащитные сооружения. | 6 |
| Глава 3. Состояние и эффективность работы существующих берегозащитных сооружений. | 37 |
| Глава 4. Пути модернизации и повышения эффективности работы берегозащитных сооружений. | 45 |
| Глава 5. Требования по охране природы при разработке и реализации берегозащитных мероприятий. | 53 |
| Выводы и рекомендации | 58 |
| Список литературы. | 59 |
Введение.
В настоящее время, побережье Черного моря в пределах города Сочи интенсивно осваивается. В результате этого усиливаются антропогенные нагрузки на прибрежную зону моря. Это приводит к нарушениям сложившегося динамического равновесия между, процессами в береговой зоне и факторами их обуславливающими. В итоге развиваются процессы абразии берегов и размывов пляжей ширина пляжей, за последние годы сократилась до 10, 15 метров и они не могут выполнять возложенные на них функции. Под угрозой устойчивость берегов и всех сооружений находящихся на них.
Существующая я система берегозащиты в последнее десятилетие практически не реконструировалась, ни строились современные берегозащитные сооружения, в связи с этим возникла необходимость анализа состояния существующих сооружений, и разработка современных мероприятий по защите берегов это является целью дипломной работы.
Для написания работы были использованы опубликованные литературные источники, фондовые материалы ряда организаций занимающихся берегозащитой и материалы натурного обследования комплекса берегозащитных сооружений в пределах Адлерского района.
Хочу выразить благодарность: д.т.н. Шахину В.М., а также заведующему лабораторией полевых изысканий к.т.н. Ярославцеву Н.А., огромную признательность выражаю своему дипломному руководителю к.г.н. Рыбка В.Г.
Реферат.
В работе 59 страниц, 6 таблиц, 6 рисунков наименование использованной литературы, Каталог наблюдений над уровнем Черного и Азовского морей, Гидрометеорология и гидрохимия морей, Гидрометеорологические условия, Гидрометеорологические условия шельфовой зоны морей СССР, Отчет о состоянии моря и прибрежной полосы г. Туапсе – Адлерский район, Проектирование морских берегозащитных сооружений СП 32 – 103 –97.
Ключевые слова: берег, прибрежная зона, берегозащитные сооружения, буна, волнение, вдоль береговое течение, уровень воды.
В работе приводится описание современного использования береговой зоны и берегозащитных сооружений на побережье Адлерского района г. Сочи, предлагаются варианты применения современных берегозащитных сооружений.
Глава 1. Современная концепция берегозащитных сооружений.
Мировой опыт морской берегозащиты показывает, что ее эффективность во многом определяется соблюдением следующих концептуальных принципов:
1.1. Активность берегозащиты
Берегозащитные сооружения в условиях стадиальноретмического развития побережья на ряду со снижением волнового воздействия на береговой склон и пляжевую полосу, должны регулировать перемещение наносов в прибрежной зоне моря, перераспределяя вдоль береговой и перечный транспорт с целью сохранения и восстановления пляжевой полосы как основного элемента защиты берега.
1.2. Многофункциональность берегозащиты.
Конструкции применяемых сооружений должны совмещать основные функции берегозащиты с возможностью их использования в рекреационных, транспортных, биотехнологических и д.р. целях с обязательным выделением пляже вой полосы общего пользования.
1.3. Экологическая чистота Берегозащиты.
Берегозащитные мероприятия должны сохранять и улучшать экологическую обстановку в прибрежной зоне моря и прилегающем к ней участки суши.
1.4. Соответствие берегозащитных сооружений береговым ландшафтам и архитектурной эстетики.
Берегозащитные сооружения должны органически вписываться в береговые ландшафты, а их архитектурное оформление должно способствовать эстетическому восприятию. Достигаются подобный эффект созданием новых конструкций строительных материалов и покрытий.
1.5. Локальность берегозащиты.
Берегозащитные мероприятия должны реализовываться в границах литодинамических систем однако, учитывая различную социально-экономическую значимость и степень освоения участков побережья в пределах одной литодиномической системы, размера возможного материального ущерба и отрицательно экологических последствий от разрушения берегов и расположенных в их пределах промышленно-транспортных объектах и населенных пунктах, а также сообразуясь с финансово-техническими возможностями строительных организаций, берегозащитные мероприятия могут носить избирательный локальный характер.
Глава 2. Применяемые берегозащитные сооружения.
При первоначальном выборе типа сооружений и варианта защиты берега в литодинамической системе следует руководствоваться рекомендациями табл. 1, составленной с учетом типичных природных условий на отмелых и приглубных берегах бесприливных морей.
Берегозащитные мероприятия должны проектироваться, как правило, для каждой литодинамической системы в целом. В проекте берегозащитных мероприятий выбор метода защиты должен быть обоснован волновой обстановкой в средних и экстремальных условиях, результатами исследования бюджета наносов, с учетом экономики и влияния мероприятий на окружающую среду. Берегозащитные мероприятия должны обеспечивать минимальные нарушения в настоящем времени и будущем природных факторов в физическом и экологическом аспектах и эстетики литодинамической системы. При выборе типа, размеров и расположения берегозащитных сооружений в литодинамической системе должно учитываться не только достижение поставленной цели на защищаемом участке побережья, но также влияние проектируемых берегозащитных сооружений и мероприятий на примыкающие к нему участки побережья.
При проектировании берегозащитных мероприятий следует иметь в виду, что индивидуальная защита коротких отрезков размываемых берегов внутри большой зоны размываемого побережья весьма сложна, дорогостоящая и малоэффективна, так как прилагающие незащищенные берега продолжают отступать. Частичные берегозащитные мероприятия могут даже ускорить размыв прилегающих берегов.
При оценке состояния берегов в литодинамической системе должна предусматриваться возможность использования существующей в ней естественной защиты и ее сохранения в ненарушенном состоянии. При этом необходимо учитывать, что надводная и подводная части существующего пляжа являются внешней границей защиты, на которой гасится большая часть волновой энергии, а дюна на песчаных побережьях является внутренней границей защиты от жестоких штормов.
В случае размыва пляжей или их отсутствия защита берега должна быть обеспечена искусственными средствами с помощью различного вида берегозащитными сооружениями, способствующих восстановлению и стабилизации пляжей. При изучении проблемы искусственного восстановления пляжей необходимо выяснить возможность механической или гидравлической доставки пляжевого материала на участок размыва.
На прямолинейных участках берега и при неизменном направлении результирующего потока наносов вдоль него метод искусственного питания может обеспечить защиту берега на большом протяжении. Важное преимущество метода искусственного питания состоит и в том, что он устраняет основную причину размыва берега и пляжей - дефицит естественного поступления наносов на рассматриваемый участок побережья и устраняет низовые размывы на смежных участках побережья.
К свободным следует относить искусственные песчаные пляжи, функционирующие без пляжеудерживающих сооружений. При экономически выгодном расположении песчаных карьеров и стоимости песка в них, а также условий доставки его на защищаемый участок побережья искусственные свободные песчаные пляжи являются эффективным и экономически целесообразным методом защиты морских песчаных побережий от размыва волнами и течениями. Этот метод защиты берега об абразии заложен самой природой во взаимодействии размываемого берегового откоса со штормовыми волнами, в результате которого формируется профиль подводного берегового склона, обеспечивающий наиболее полное гашение волновой энергии /22/.
Использование искусственных свободных песчаных пляжей в целях берегозащиты позволяет значительно снизить материалоемкость, стоимость и трудоемкость работ, а также сократить их сроки; в условиях курортов обеспечивает нормальный водообмен в береговой зоне. Достоинством таких сооружений является их природоохранная роль, способствующая сохранению земельных ресурсов. Они не только полностью исключают низовые размывы берега, неизбежные при строительстве каких-либо других берегозащитных сооружения.
Каменную наброску банкетов, работающих в качестве упоров откосных креплений на берегах с песчаными наносами, при условии их заглубления до уровня постоянной влажности допускается укладывать по тюфячной выстелке. Глубина заложения тюфяка должна назначаться с учетом возможной глубины размыва .
Волногасящие прикрытия из фасонных массивов применяются для защиты береговых откосов и сооружений от волнового воздействия. По конструкции прикрытия делятся на два типа:
прикрытия, уложенные курсами по определенной системе на горизонтальном или слабонаклонном естественном основании, отодвинутые от стены или прислоненные;
прикрытия, состоящие из каменного ядра и защитного покрытия из фасонных массивов, уложенных по откосу и гребню ядра.
В отдельных случаях прикрытия могут выкладываться из фасонных массивов равномерно без определенной системы.
Укладка фасонных массивов в приурезовой зоне, в отличие от наброски, обеспечивает возможность создания компактного прикрытия с соблюдением заранее заданных размеров, экономию материалов и улучшенный вид.
В аварийных случаях допускается устройство волногасящих прикрытий из фасонных массивов в виде наброски.
Преимуществами волногасящих прикрытий из фасонных массивов являются:
возможность интенсивного гашения волн на коротком расстоянии;
малое волноотражение по сравнению с сооружениями, имеющими сплошные непроницаемые грани;
значительное снижение интенсивности размыва пляжей, расположенных перед прикрытиями;
относительная легкость ремонта повреждений прикрытия;
возможность ликвидации усадок путем дополнительной укладки фасонных массивов;
снижение материалоемкости при достаточно высокой устойчивости сооружения.
Прикрытия из фасонных массивов на участках, сложенных неразмываемыми грунтами и не используемых для курортных целей, по эффективности волногашения эквивалентны пляжам, но в отличие от последних обладают большей устойчивостью и практически не требуют периодических пополнений объемов.
Для волногасящих прикрытий в приурезовой зоне рекомендуется применять четыре типа фасонных массивов: тетраподы, долосы, гексалеги и диподы. Это не исключает и применение других типов фасонных массивов.
Основными факторами, определяющими волногасящий эффект прикрытий из фасонных массивов, являются: тип фасонного массива, крутизна и высота морского откоса и процент пустот в теле прикрытия. Степень гашения энергии волн зависит от характеристик внешнего слоя фасонных массивов прикрытия. Наиболее эффективными является внешний слой, состоящий из двух курсов массивов при 40-50% пустотности. При большей толщине внешнего слоя гашение волновой энергии возрастает слабо.
Использование фасонных массивов из бетона для строительства волногасящих прикрытий допускается в том случае, когда отсутствует необходимое количество дешевого камня требуемого размера и прочности.
Сооружение волногасящих прикрытий из фасонных массивов допускается при любых фунтах естественного основания. На скальном основании или на каменной постели рекомендуется правильная укладка массивов. На размываемых грунтах допускается произвольная укладка без каменных постелей с последующим пополнением массивов по мере осадки сооружения.
Волногасящие прикрытия из фасонных массивов рекомендуется применять вне зон курортного использования и городской застройки при технико-экономической нецелесообразности искусственного пляжеобразования:
на мысовидных выступах берега;
на берегах с волноотбойными стенами или открытым береговым уступом, если ширина естественного пляжа недостаточна для обеспечения волногашения;
на оползневых берегах, где гибкость, обеспечиваемая хорошей взаимосвязью между массивами, гарантирует их долговременную работу при существенных деформациях, возникающих в результате оползневых подвижек;
при необходимости защиты откоса и оснований дюны от размыва во время нагонных повышений уровня моря;
в качестве противоаварийного средства для ликвидации размыва берега или временного усиления поврежденных волноотбойных стен.

Рисунок 1 - Технические характеристики фасонных массивов
Волногасящие прикрытия из фасонных массивов относятся к берегозашитным сооружениям IV класса капитальности.
Волногасящие прикрытия под воздействием волнения разрушаются постепенно, поэтому сооружение их с большим запасом устойчивости экономически невыгодно, т. к. в процессе эксплуатации прикрытия легко ремонтируются пополнением фасонных массивов.
Волногасящие прикрытия из фасонных массивов защищают берег только непосредственно по фронту конструкции и не обеспечивают его защиту на верховом и низовом участках. Поэтому в целях предотвращения обхода прикрытия и его постепенного разрушения должно быть предусмотрено усиление его концов путем устройства надежных сопряжений прикрытия с береговым уступом в виде врезок либо путем защиты торцов прикрытия короткими и невысокими траверсами. Одновременно следует предусмотреть меры по ликвидации низового размыва.
При проектировании волногасящих прикрытий из фасонных массивов устанавливаются их характеристики:
целесообразный тип и необходимая масса фасонного массива в соответствии с крутизной морского откоса прикрытия;
высота и ширина гребня прикрытия;
нижняя граница (заглубления) защитного прикрытия;
необходимая масса камня и толщина слоев грунтонепроницаемого фильтра, обеспечивающего устойчивость каменного ядра или фунтов защищаемого берегового откоса;
необходимость в каменной постели или в фильтре в зависимости от требований, предъявляемых к основанию прикрытия и его общей устойчивости.
Бетон для изготовления фасонных массивов должен удовлетворять требованиям, предъявляемым к гидротехническим бетонам. Проектная марка бетона фасонных массивов по прочности, водонепроницаемости и морозостойкости должна назначаться в зависимости от района строительства и зоны работы сооружения.
Ядро волногасящего прикрытия из фасонных массивов должно выполняться из несортированного камня твердых пород. Фильтры, сопрягающие фасонные массивы с ядром бермы или грунтами защищаемых откосов, выполняются из несортированного камня, удовлетворяющего требованиям крупности и прочности.
Устойчивость волногасящего прикрытия определяется устойчивостью отдельных фасонных массивов на его морском откосе под воздействием расчетных волн. С увеличением крутизны морского откоса прикрытия количество материала для его возведения уменьшается, но при этом возрастает вес отдельного массива. При назначении крутизны морского откоса должен учитываться тип массива, способ укладки и угол естественного откоса каменного ядра.
Масса отдельного фасонного массива, соответствующая состоянию его предельного равновесия при воздействии расчетных волн, обрушивающихся непосредственно на откос прикрытия, устанавливается по формуле (33) п. 1.17 СНиП
Волноотбойные стены и бермы
Волноотбойные стены сооружаются для защиты от волнения береговых уступов или земляного полотна приморских железных и автомобильных дорог, поэтому часто такие стены называются подпорно-волноотбойными. Волноотбойные стены допускается, по возможности, возводить под защитой пляжа шириной, достаточной для гашения расчетных волн, в комплексе с бунами или волноломами. При проектировании волноотбойных стен, кроме требований данного раздела, следует учитывать рекомендации действующих строительных норм и правил по проектированию подпорных стен.
При назначении планового положения волноотбойных стен должно учитываться не только современное состояние берега, но и ожидаемые его изменения в будущем. Положение волноотбойных стен в плане должно совпадать с линией, за которую дальнейший размыв берега не допустим по условиям эксплуатации защищаемых объектов и сооружений.
При проектировании волноотбойных стен следует учитывать, что вызываемое стенами отражение волн, в особенности на берегах с дефицитом наносов и узкими пляжами, приводит к усилению размыва пляжевой полосы как непосредственно перед стенами, так и на низовом участке берега. Поэтому в проекте должны быть предусмотрены мероприятия по сохранению и расширению пляжа перед стеной с помощью бун или подводных волноломов с траверсами.
Если ширина пляжа перед стеной не обеспечивает волногашение и не возможно обеспечить ее увеличение, необходимо принимать меры по защите стен от подмыва выкладкой прислоненных к стене волногасителей в виде призм из фасонных массивов или камня, возведением берм, шпунтовых ограждений и др.
Отметка верха стены должна соответствовать расчетным значениям уровня моря и элементов волн (см. табл. 6.1), а также с учетом высоты надвига льда. Возвышение гребня стены Zv , м над расчетным уровнем моря рекомендуется принимать по формуле:
где: гс - запас, принимаемый для сооружений II класса капитальности - 1,5, III класса - 1,0, IV класса - 0,7 м.
В условиях открытых приглубых берегов бесприливных морей величину Zv для всех классов капитальности в первом приближении следует принимать не менее 3,5 м.
7.9.6. Для уменьшения высоты наката штормовых волн и устранения переливов воды через гребень волноотбойной стены ее морской части (лицевой грани) следует придать плавное криволинейно очертание с горизонтальным заложением :
где Zk - высота криволинейной части профиля
Нижний отрезок криволинейного профиля не должен быть круче 35°. Верхняя часть лицевой грани должна быть с волноотражающим карнизом.

Рисунок 2 - Волнозащитная стена с волноотбойным устройством:
а - очертание передней грани стены; б - облицовка передней грани
стены; 1 - средний уровень моря
Волноотбойные стены с поперечным сечением, принятым в соответствии с требованиями, должны быть устойчивыми под воздействием расчетных волновых нагрузок в случае отсутствия пляжа и засыпки за их береговой гранью в процессе строительства.
Эффективность работы волноотбойных стен и волногасящих вспомогательных прикрытий перед стеной в ответственных случаях должна быть проверена на гидравлической модели.
Глубину заложения подошвы фундамента волноотбойных стен следует назначать в зависимости от класса капитальности сооружения в соответствии.
Лицевые (морские) грани волноотбойных стен, подвергающиеся волновым ударам, следует защищать облицовкой из высокопрочных материалов с обеспечением стойкости швов. Облицовка стен, сооружаемых на галечных берегах, при ширине пляжа менее расчетной в зависимости от местных условий должна выполняться на высоту не менее 0,5 высоты волны над средним уровнем моря и на глубину 0,2 высоты волны ниже этого уровня моря. Если облицовка передней грани не выполняется, то марка бетона должна быть не ниже 300 и В-6.
Засыпку пазух за волноотбойными стенами следует выполнять по возможности обломочным дренирующим материалом. При этом, непосредственно у задней грани стены должна быть уложена дренирующая призма (обратный фильтр), а в теле стены через каждые 5 - 10 м должны быть предусмотрены отверстия 10x10 см для выпуска грунтовых вод. Особое внимание должно быть обращено на тщательность укладки обратного фильтра у выпускных отверстий во избежание выноса засыпки при волнении.
Для обеспечения возможности свободных осадок и уменьшения опасности образования температурных трещин по длине стены (не реже чем через 10 м) необходимо устраивать температурно-осадочные швы с прокладкой досок для предупреждения выноса застенной засыпки.
При создании набережных на берегах с песчаными наносами в целях устранения или уменьшения волноотражения вместо волноотбойных стен рекомендуется использовать свайные эстакады в комплексе с откосным укреплением или волногасящие прикрытия сквозной конструкции с волновой камерой, совмещенной с набережной.
Применение берм для защиты существующих стен целесообразно на мысовидных выступах береговой линии, в зонах низовых размывов и при экономической нецелесообразности искусственного пляжеобразования. Бермы делятся на два вида: узкие и широкие . Узкие бермы предназначены для предохранения бетонных поверхностей стен от истирания галечными наносами. Широкие бермы возводятся для уменьшения заплеска волн на откосы, снижения воздействия волн на стены. Бермы заглубляются в грунт основания в соответствии с расчетными показателями .
Ширина и высота бермы должны исключать возможность наката волн выше отметки гребня стены.
Ширину бермы Вб , перед волноотбойной стеной, не защищенной пляжем, в четвертой волновой зоне следует определять, исходя из условия:

Рисунок 3 - Защитные прикрытия (бермы): а) узкая на скальном основании; 6) широкая; 1 - бетонный блок-берма; 2 - бетонная плита; 3 - рваный или булыжный камень; 4 - каменная постель; 5 - волноотбойный барьер
Высота бермы рассчитывается, исходя из условия высоты наката расчетных волн на откосы сложного очертания, и затем уточняется исследованиями на гидравлической модели.
Буны
Буна является поперечным пляжеудерживающим сооружением, прерывающим вдольбереговое перемещение наносов и накапливающим его на берегу. Строительство бун предусматривается в том случае, когда создание искусственных свободных пляжей по технико-экономическим условиям нецелесообразно или невозможно. Строительство бун предусматривается в целях:
удержания наносов из естественного их вдольберегового потока и образования за счет этого пляжа необходимой ширины;
сохранения или замедления размыва искусственного пляжа, созданного отсыпками или намывами пляжевого материала, доставляемого извне;
стабилизации ширины пляжа, подверженного периодическим штормовым и сезонным размывам;
сокращения интенсивности вдольберегового перемещения наносов путем приведения уреза моря к направлению, близкому к нормали относительно лучей расчетных волн.
Применение бун для образования и защиты пляжей должно быть предусмотрено Генсхемой берегозащитных мероприятий, разработанной для литодинамической системы в целом и при надлежащем тщательном технико-экономическом и природоохранном обосновании.
При проектировании бун следует учитывать:
господствующее направление и годовой объем вдольберегового перемещения наносов;
значимость и протяженность низового участка размыва берега и общий объем размыва, который может образоваться в результате постройки бун;
экономические преимущества строительства бун с отсыпками пляжевого материала в межбунных отсеках по сравнению с берегозащитой, основанной на искусственных свободных пляжах и периодическом их пополнении пляжеобразующим материалом, доставленным извне, или по сравнению с подводными волноломами с траверсами;
необходимость соблюдения соответствия выбранной конструкции бун инженерно-геологическим условиям защищаемого участка берега;
необходимость соответствия материала и конструкции бун экономическим требованиям.
На участках берега, где естественное поступление наносов недостаточно для образования пляжа требуемой ширины, следует прибегать к искусственному заполнению межбунных отсеков пляжеобразующим материалом для того, чтобы обеспечить пропуск наносов на низовой участок берега, а также отсыпками непосредственно на низовом участке.
Буны подразделяются:
по конструкции и роду материалов, из которых они возводятся (деревянные и железобетонные из свай и пластин, из фасонных массивов и камня, на колоннах-оболочках, гравитационных бетонных массивов и т.д.);
по способу пропуска наносов (сквозные, уменьшающие скорость перемещения вдольбереговых наносов, и непроницаемые, пропускающие вдольбереговой поток наносов только через гребень и в обход конструкции);
по высоте (низкие, высокие и регулируемой высоты, конструкция которых позволяет наращивать либо понижать их гребень).
Ввиду различий в процессах транспорта галечных и песчаных наносов вдоль и поперек берега и, соответственно, в формировании пляжей, а также крутизной подводного склона при проектировании следует рассматривать отдельно: а) буны на берегах с песчаными наносами; б) буны на берегах с пес-чано-галечными и галечными наносами.
а) Буны на берегах с песчаными наносами
При проектировании искусственного песчаного пляжа или расширении естественного с применением бун необходимо учитывать следующее:
под воздействием бун будет полностью прервано или временно приостановлено вдольбереговое перемещение песка в полосе, расположенной между верхней границей наката волн и линией, соединяющей головы бун;
степень воздействия бун на вдольбереговой поток песчаных наносов зависит от высоты, длины, сквозности и количества бун в системе;
при значительной высоте и длине бун вдольбереговое перемещение песка может оказаться сдвинутым на глубины, мористее головных частей бун;
транзитный поток наносов после прохождения вдоль линии голов бун достигает низового участка берега только на некотором расстоянии от последней буны, в связи с чем за последней буной всегда возникает низовой размыв;
система, состоящая из непроницаемых бун, расположенных близко друг от друга (S/L < 1, где S - расстояние между бунами, L - длина бун), способствует отклонению потока наносов от берега и сокращению интенсивности образования пляжа в межбунных отсеках;
буны следует располагать под прямым углом к линии берега.
На песчаных побережьях для расширения естественного пляжа при наличии насыщенного вдольберегового потока наносов или создания искусственного пляжа при отсутствии естественного потока наносов могут применяться:
буны из фасонных массивов или наброски камня однородной крупности;
буны из наброски с ядром и защитным покрытием (ядро буны может выполняться из камня разнородной крупности);
гравитационные непроницаемые буны из сборных бетонных массивов.
Применение той или иной конструкции бун определяется надлежащим технико-экономическим обоснованием, которое включает в себя:
анализ гидро- и литодинамического режима прибрежной зоны моря в пределах защищаемого участка побережья и соседних с ним;
анализ геоморфологических характеристик надводной и подводной частей берегового склона, в том числе мощности и протяженности песчаных отложений;
гидравлическое и математическое моделирование для определения оптимального варианта конструкции бун, их геометрических размеров, количества и расположения в плане на защищаемом участке побережья.
Длину L, буны и ее продольный профиль, а также расстояние S, между ними следует назначать с учетом:
планов рефракции, построенных для расчетных волн;
господствующего направления и объемов перемещения песчаных наносов;
положения линии обрушения расчетных волн;
средней ширины пляжа в межбунных отсеках, необходимой для защиты от волн прилегающей территории и обеспечения курортных потребностей;
естественного профиля пляжа, существовавшего до размыва в районе предполагаемого строительства бун;
гранулометрического состава пляжеобразуюшего материала;
профиля проектируемого пляжа с верховой стороны буны.
При проектировании бун следует исходить из следующих условий:
накопление наносов с верховой стороны буны приводит к отклонению линии уреза от естественного направления к устойчивому ее положению нормально к направлению луча господствующего румба расчетной волны;
перераспределение площади естественного пляжа в межбунных отсеках таково, что величины площадей о и б равны между собой);
положение уреза проектируемого пляжа принимается параллельным естественному урезу, изменившему свое направление под воздействием бун.
Основные размеры искусственных песчаных пляжей, создаваемых под защитой бун, назначаются согласно рекомендаций раздела 7.2. При этом, профиль буны должен соответствовать профилю поверхности искусственного пляжа. В связи с этим по длине буны различают три части: береговую (корневую), переходную и головную (морскую).

Рисунок 4 - Схема профиля буны на берегу с песчаными наносами: 1 - гребень буны; 2 - профиль проектного пляжа с верховой стороны буны, 3 - то же с низовой стороны буны
Длина береговой горизонтальной части буны складывается из длины заделки в коренной берег и размера проектируемой бермы пляжа. Отметка гребня корневой части буны определяется необходимой высотой бермы пляжа.
Переходная часть буны сооружается с наклоном гребня параллельно поверхности проектируемого пляжа. Перелом в продольном профиле буны совмещается с бровкой бермы пляжа. Морская часть буны сооружается с горизонтальным гребнем, расположенным на 0,5 м выше отметки среднего многолетнего уровня моря с учетом ветро-волнового нагона. Голову буны следует располагать на глубине не более 1,0-1,5 м, считая от отметки уровня моря 50% обеспеченности из наинизших за год. При этом желательно, чтобы голова буны достигала изобаты первого подводного вала.
Расстояние между бунами принимается равным не менее одной длины буны.
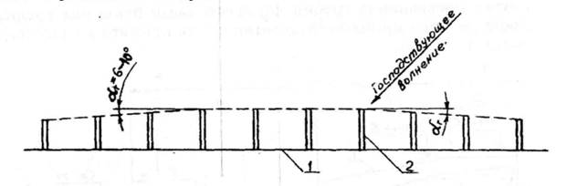
В целях улучшения пропуска наносов на низовой участок берега длины бун на концевом участке системы необходимо плавно уменьшать в направлении господствующего перемещения потока наносов. Угол отклонения головных частей бун в сторону берега принимается в пределах 6-10°. При этом длина последней буны на переходном участке должна быть не менее половины расчетной длины буны.
На берегах, где сильные волнения подходят с обеих сторон системы, переходные участки с укороченными бунами устраиваются с двух сторон.
Строительство бун должно осуществляться с минимальным ущербом для низовых участков берега. В связи с этим искусственное заполнение межбунных отсеков пляжеобразующим материалом необходимо выполнять одновременно со строительством бун.

Рисунок 5 - Схема уменьшения длины буны на концевых участках
системы в условиях песчаных пляжей: 1 - берег; 2 - буна;
- угол отклонения линии головных частей бун
Строительство системы из нескольких бун следует начинать с низового участка навстречу господствующему потоку наносов. Строительство последующих бун может быть начато только после заполнения наносами пространства между построенными бунами.
Каменно-набросные буны следует рассматривать как деформируемые сооружения, требующие периодического эксплуатационного ремонта. Для защитных покрытий ядра буны используется штучный постелистый камень, бетонные блоки фасонной или кубической формы и другие элементы. Защитное покрытие должно иметь толщину не менее чем в 1,5-3 элемента (камня, блока и т. д.). Вес защитных элементов определяется в соответствии с п. 1.17 СНиП /1/. Откосы бун из каменной наброски устраиваются с уклоном не круче 1:3. Ширину гребня каменно-набросной буны следует принимать не менее 3 м. Головные части каменно-набросных бун доводятся до изобаты 1-1,5 м, считая от отметки уровня моря 50% обеспеченности из наинизших за год.
Гравитационные непроницаемые буны из сборных бетонных массивов в условиях песчаных пляжей следует применять только после обоснования специальными исследованиями на гидравлических и математических моделях. Ширина гребня гравитационных бун устанавливается, исходя из условий устойчивости бун при различных волнениях. Головным частям гравитационных бун следует придавать скошенное очертание с уклоном в сторону моря 1:1,4 и положе.
б) Буны на берегах с галечными и песчано-галечными наносами
Для защиты искусственных, формирования, расширения и стабилизации естественных галечных пляжей применяются, как правило, непроницаемые буны. При этом вдоль-береговое перемещение галечных наносов после заполнения всей емкости межбунных отсеков проходит через гребень буны и в обход их головных частей.
Буны располагаются под прямым углом к общему направлению линии берега. Наносоудерживающую способность бун определяют следующие факторы:
экспозиция береговой линии на участке расположения бун относительно господствующего направления перемещения наносов;
господствующее направление и годовой объем перемещения наносов;
очертания береговой линии и крутизна надводной и подводной частей берегового склона;
гранулометрический состав и средняя крупность галечных наносов, а также размываемость пород в основании пляжа;
уровенный и ветроволновой режимы, условия трансформации и рефракции волн;
длина, высота и профиль бун, а также расстояние между ними.
Размеры и уклоны галечных пляжей, проектируемых под защитой бун, должны соответствовать естественным пляжам, существовавшим на данном участке берега до начала размыва. При отсутствии данных о естественных пляжах проектируемые размеры пляжа допускается принимать согласно рекомендациям данной главы с учетом сокращения вдольберегового уноса пляжеобразующего материала за счет наличия бун.
Угол между линией проектного уреза моря в меж-бунном отсеке и общим направлением естественной береговой линии принимается равным наибольшему углу подхода фронта расчетной волны 5 к береговой линии. Beличина определяется непосредственными гидрологическими наблюдениями или построением планов рефракции расчетных волн. Для открытых приглубых берегов, где высота волны в прибойной зоне достигает 3-4 м, значения 5 в первом приближении допускается принимать равным, соответственно, 15-12°.
При назначении длины и продольного профиля бун, а также расстояния между ними следует учитывать:
господствующее направление и годовой объем транспорта наносов;
положение линии последнего обрушения расчетных волн;
среднюю ширину пляжа в межбунном отсеке, необходимук для обеспечения защиты прилегающей территории и курортных потребностей;
профиль проектируемого пляжа с ветровой стороны буны.
На профиле буны различают три части: береговую (корневую), переходную и морскую (головную)
Береговая часть буны сооружается с горизонтальным или наклонным гребнем. При наличии вдольберегового потока наносов и необходимости их непрерывного пропуска на низовой участок берега гребень береговой (корневой) части буны назначается на уровне бермы проектируемого пляжа. В таком случае превышение гребня корневой части буны над средним уровнем моря приближенно может быть принято на высоте не более 1,5-2,0 м.
При отсутствии вдольберегового потока наносов гребень береговой (корневой) части буны в целях сокращения потерь привозного пляжевого материала должен перекрывать проектный профиль пляжа на 0,5 м (2,0-3,0 м над средним многолетним уровнем моря). Оптимальная высота гребня буны может быть уточнена исследованиями на гидравлической модели.
Переходная часть, сопрягающая береговую и головную части буны, выполняется с наклонным или ступенчатым гребнем. Перелом профиля по гребню буны в надводной части совмещается с переходом фронтального участка пляжа в берменный, а в морской части проектируется на расстоянии 5-10 м от линии проектного уреза моря (см. рисунок 7.18).
Головная (морская) часть буны, как правило, выполняется с горизонтальным гребнем, расположенным на 0,3-0,5 м выше среднемноголетнего уровня моря с учетом ветро-волнового нагона. Головным окончаниям бун необходимо придавать скошенное очертание с уклоном в сторону моря 1:1,4 и положе.
Длина буны L определяется из условия:
где: Bmin - наименьшая проектная ширина надводной части пляжа между бунами, м, при среднем многолетнем уровне моря, принимаемая не менее Зhsur ;
- наибольший угол между направлением фронта расчетной волны и линией берега;
l - длина морского отрезка буны, м, считая от расчетного уровня моря;
S - расстояние между бунами, м.
При отсутствии вдольберегового потока наносов и искусственном пляжеобразовании головная часть буны располагается мористее глубины последнего обрушения dcr . u , расчетных волн, имеющих обеспеченность 30% в системе, на расстоянии не менее 5,0 м.
При наличии вдольберегового потока наносов и необходимости пропуска наносов на низовой участок берега длина морской части С буны принимается без запаса, т. е. при этом голову буны допускается располагать на глубине последнего обрушения расчетных волн dcr . u .
На особенно приглубых участках берега с уклоном дна на расстоянии около 40 м от уреза равном 0,15-0,25, а также при образовании искусственных территорий путем выдвижения в море, для создания пляжа в межбунных отсеках требуется устройство под ним искусственного дна в виде подводного банкета. При этом длину морской части буны следует определять в первом приближении по таб 2.
Таблица 2 - Величины относительной длины морской части буны
| Относительная крупность пляжеобразуюшего материала, d50% /hsur | 0,005 |
0,010 |
0,015 |
0,020 |
0,025 |
Относительная длина морской части буны, L/ hsur |
9,0 |
8,0 |
7,0 |
6,5 |
6,0 |
Конструктивная длина буны назначается с учетом длины ее заделки в берег, предусматриваемый с целью устранения возможности обхода корневой части буны наносами при накате волн. При наличии волноотбойных стен корневые части бун должны примыкать к ним без зазоров.
Проектирование плана пляжа в межбунном отсеке и назначение длины буны начинается с установления средней ширины надводной и подводной частей пляжа. После этого определяется положение проектного уреза моря с наветренной стороны буны. Направление проектного уреза в межбунном отсеке принимается в соответствии с.
Расстояние между бунами S устанавливается, исходя из условия обеспечения на низовой стороне буны ширины пляжа Bmin . составляющей не менее Зhsur . При этом значение S должно удовлетворять соотношению S/L = 1,0-1,4.
При проектировании бун необходимо использовать опыт строительства и эксплуатации бун, находящихся в аналогичных природных условиях. В особо сложной природной обстановке запроектированную систему бун следует проверять на гидравлических моделях.
Конструкции бун на берегах с галечными и песчано-галечными наносами следует назначать с учетом геологического строения подводного склона и характера застройки прибрежной полосы.
Рекомендуется применение бун следующих конструкций:
в условиях побережий с галечно-гравийными наносами - буны из призматических бетонных блоков, закрепленных колоннами-оболочками в условиях побережий с гравийно-песчаными наносами - буны тонкостенные железобетонные с промежуточными опорами, закрепленными колоннами-оболочками ;
буны гравитационного типа.
Глубина погружения колонн-оболочек, работающих на горизонтальные волновые нагрузки, определяется с учетом грунтов, проходимых колоннами-оболочками. Конструктивные элементы таких бун закладываются на спланированное естественное основание ниже возможной глубины размыва. Диаметр колонн-оболочек допускается принимать от 0,9 до 1,6 м. Вибропогружение колонн-оболочек должно сопровождаться извлечением грунта из стволов колонн-оболочек эрлифтами или грейферами.
Буна тонкостенной конструкции может быть заменена буной из "каплевидных" массивов. Такие буны могут быть построены и на скальных грунтах, в которых должны быть забурены колонны-оболочки или сваи.
Применение бун гравитационного типа следует ограничивать участками берега, сложенных скальными коренными породами, скоплением неразмываемого валунного материала или слаборазмываемыми грунтами, затрудняющими погружение свай. Гравитационные буны следует возводить из крупных бетонных массивов сопрягающимися фасонными соединениями в один или два курса. Ширина швов между массивами должна быть не более 5 см. Боковые грани бун в целях повышения их устойчивости при волновых нагрузках должны выполняться с наклоном 7 - 20° относительно вертикали.
Головным массивам гравитационных бун следует придавать скошенное очертание по передней грани головного массива с уклоном в сторону моря 1:1,5 и положе.
Основания гравитационных бун на слабых скальных и полускальных породах следует заглублять ниже выветрелого слоя до уровня ненарушенной породы. Под основанием бун следует создавать выравнивающую каменную постель, защищенную покрытием из берменных плит.
Гравитационные буны на размываемых фунтах следует сооружать с искусственной каменной постелью, защищенной покрытиями (берменными плитами и др.), и на подставках.
2.1 Архитектурно-эстетические требования к берегозащитным сооружениям
Говоря об архитектурно-эстетических требованиях к берегозащитным сооружениям, надо иметь в виду, что значительная часть Черноморских берегов Краснодарского края расположена в рекреационной зоне с уникальной природной средой, являющейся местом массового отдыха людей и поэтому имеющей повышенную социальную ценность
Особенность береговой полосы в этой зоне заключается в том что с одной стороны она является объектом защиты от разрушительного действия волн и в этом качестве требует активного инженерного вмешательства, с другой стороны, береговая полоса является важнейшим элементов природного ландшафта определяющим морской фасад побережья, сохранение которого требует сведения к минимуму или полного исключения неблагоприятных последствий такого инженерного вмешательства
Полностью снять это противоречие, удовлетворив обоим требованиям, можно только с помощью основного элемента самой береговой полосы - пляжа, который, с одной стороны, как известно, является самым эффективным элементов защиты берега, с другой - обладает эстетически наиболее содержательной формой морского фасада побережья Таким образом, с эстетической точки зрения искусственно созданный свободный пляж есгь лучшая форма берегозащиты
К сожалению, очень часто по природным условиям созданный пляж приходится удерживать от размыва и вдольберегового угона при помощи пляжеудерживающих сооружений (бун, волноломов, траверс) В этом случае морскому фасаду побережья наносится наиболее сильный эстетический ущерб в связи с тем, что сооружения этого типа, независимо от их конструктивного решения, расчленяют сплошную береговую полосу в поперечном направлении, разрушая тем самым визуальную целостность морского фасада побережья и придавая ему вид «гребенки» Архитектурно-эстетические требования к сооружениям берегозащиты можно свести к следующим положениям
• из всех систем берегозащиты лучшей следует считать природный или искусственный свободный (без сооружений) пляж,
• по типу инженерных сооружений предпочтение следует отдавать сооружениям, верх которых расположен ниже уровня спокойного моря,
• в плановом расположении сооружений, выступающих над водой, предпочтение следует отдавать конструкциям, расположенным вдоль береговой линии и не закрывающим вид на море до горизонта,
• по габаритам надводной части предпочтение следует отдавать сооружениям, занимающим минимальный процент площади защищаемой береговой полосы,
• при проектировании надводных сооружений, расположенных поперек линии берега с целью их максимального полезного использования следует предусматривать
а) запас несущей способности для восприятия нагрузок от аэрариев, швартовки мелких судов и т.д.,
б) заполнение пляжеобразующим материалом промежутка между поперечными сооружениями на проектную емкость с последующим доведением засыпки в процессе эксплуатации на полную емкость.
• выступающим над водой поверхности конструкции следует придавать архитектурно-эстетический вид и отделывать с особой тщательностью.
Глава 3. СОСТОЯНИЕ И ЭФФЕКТИВНОСТЬ РАБОТЫ СУЩЕСТВУЮЩИХ БЕРЕГОЗАЩИТНЫХ СООРУЖЕНИЙ
Как указывалось выше, побережье Черного и Азовского морей интенсивно осваивается в рекреационных целях, для гражданского и промышленного строительства, прокладки дорог, сельского хозяйства Увеличение антропогенной нагрузки приводит к нарушению установившегося природного равновесия между динамикой берега и факторами ее обуславливающими В итоге размываются волногасящие берегозащитные пляжи, затем разрушается берег и все, что на нем построено Отсюда необходимость организации берегозащитных мероприятий в крупных масштабах и поиск путей стимуляции саморегулирования берегов Целью этих мероприятий является воссоздание, расширение и стабилизация существующих пляжей необходимой для волногашения и рекреации ширины Пляж - основной элемент защиты берега В условиях дефицита пляжеобразующего материала во вдольбереговом транспорте наносов создание и расширение пляжей возможно лишь искусственным пополнением их карьерным материалом Искусственные пляжи, в зависимости от природных условий, рельефа дна и конфигурации береговой линии в плане, могут быть свободными, т е без пляжеудерживающих сооружений, так и в комплексе с ними
Все берегозащитные сооружения делятся на две большие группы
- берегоукрепительные, к которым относятся волноотбойные стены прямолинейной и криволинейной конфигурации, прямые и ступенчатые откосные сооружения, пляжи и дамбы, волногасящие бермы из горной массы или из фигурных массивов,
- пляжеудерживающие, к которым относятся буны, подводные волноломы различной конструкции, в том числе прерывистые волноломы
Эффективность применения тех или иных берегозащитных сооружений определяется волновым и уровенным режимом, течениями и транспортом наносов в приурезовой зоне, рельефом надводной части берегового склона, грансоставом пляжевых наносов и др
Техническое состояние берегозащитных сооружений на территории г. Сочи, Адлерского района.
В настоящее время из 350 сооружений находящихся на береговой зоне Адлерского района 45% из них не отвечают установленным требованиям для эксплуатации этих сооружений. Из-за отсутствия должного контроля за состоянием берегозащитных сооружений они приходят в техническую не годность и разрушаются под влиянием природных и антропогенных факторов.
В связи, с чем наблюдаются процессы исчезновения пляжей и пляжной полосы т.к. эти сооружения не выполняют возложенной на них функции, из этого следует сделать вывод, что лишь при должном финансировании надлежащих организаций можно остановить процесс разрушения пляжей. Т.к. город несет большие финансовые убытки обусловленные тем, что поток отдыхающих увеличивается год от года, и уже наблюдается дефицит пляжей.
Выше сказанное мы можем увидеть на представленных фотографиях, которые были сняты на территориях пляжей Адлерского района, и показывают плачевность берегозащитных сооружений и пляжей, которые находятся в плачевном и забытом состоянии. (см. Приложения 1.2)
3.1. Гидрометеорологический режим прибрежной зоны моря.
Динами береговой зоны моря, его прибрежной акватории и режим распространения, изменения во времени и пространстве загрязняющих примесей в морских водах и пляжной зоне определяется во многом природными факторами. К ним в первую очередь относятся – гидрометеорологический режим прибрежной зоны моря, в т.ч.: уровень воды, ветер и волнение, температура и соленость воды.
Для написания этой главы были использованы материалы натурных многолетних наблюдений за перечисленными выше элементами гидрометеорологического режима, выполненных на гидропосту Сочинского центра по гидрометеорологическим и мониторинговым природной среды Черного и Азовского морей и опубликованные данные в специальной литературе.
Уровенный режим.
Черного моря относится к числу бес приливных морей, по этому изменения его уровня определяются составляющими водного баланса и тектоническими колебаниями земной коры. Внутри годовой ход уровня моря зависит, прежде всего, от гидрометеорологических факторов (сток рек, атмосферные осадки, испарение с поверхности моря и д.р.), которые изменяются по сезонам, имеют периодический характер и повторяются из года в год вызывая его периодические колебания. Они имеют следующий режим: в октябре – ноябре средние отметки уровня моря имеют наименьшие значения, начиная с декабря, они начинают повышаться, достигая наивысших значений в июне – июле месяце, после чего начинается его спад.
В период интенсивных штормов формируются егонно-нагонные явления, повышающие или понижающие отметки уровня моря. Такие колебания имеют не периодический характер. В качестве исходных данных для характеристики уровня моря были использованы средние, наивысшие и наименьшие за год его отметки. Значения этих отметок за многолетний период приведены в таблице №1.
Таблица №1
Средине, максимальные и минимальные отметки уровня моря из средних, наивысших и наинизших годовых отметок за многолетний период.

Анализ этих данных показал, что за многолетний период амплитуда колебания уровня моря достигла 107 см (между максимально и минимальной отметкой), амплитуда колебания средне многолетних отметок достигла 59 см.
Ветровой режим.
Ветровой режим – определяет интенсивность и повторяемость штормового волнения, формирования течений в прибрежной акватории моря. Последние вместе с течениями волнового генезиса определяют скорость и направление распространения загрязняющих примесей.
Анализ ветрового режима выполнен по данным наблюдений за период 1972 – 1992 гг. Такие данные обобщены в виде таблице «Повторяемость градаций скорости ветра по направлениям» (таблица 1.2.)
Таблица №1.2.
Повторяемость (в %) градаций скорости ветра по направлениям.

Из таблицы видно, что волноопасные направления ветра (ЮВ, Ю, ЮЗ и З) в сумме, в среднем за год составляют 39,80%. Максимальные скорости ветра (до 22 м/с) наблюдались при ЮВ ветре, но их повторяемость за многолетний период мала (0,003%). Вероятно, это отголоски Новороссийского ветра «Бора». Ветры Южного и Западного рулебов дают чаще в осенне-зимний период. Ветры со скоростью более 10м/с имеют суммарную повторяемость 0,48% и являются волноопасными, т.е. формирующие волнения в сторону Сочинского побережья.
Волновой режим.
Волновой режим является одним из основных факторов, определяющим динамику прибрежной зоны моря и режим распределения примесей по прибрежной акватории моря и надводной части пляжа. Под действием вдоль береговых и поперечных течений, формируемых волнением, осуществляется перемещение и перераспределение пляжеобразующих наносов, размыв и аккумуляция наносов на пляжах.
Измерение элементов волн происходило на глубине около пяти метров. Повторяемость градаций высот волн за период 1991 – 1999 гг. приведена в таблице №1.3.
Таблица 1.3.
Повторяемость градаций высот волн (в %) по направлениям.

Анализ данных таблицы 1.3 показал, что в период наблюдений преобладало волнение ЮЗ направления, на втором месте – Ю направление. Максимальные высоты волн – до 4,5 метра имели место при ЮЗ направлении.
На Сочинском побережье преобладает зыбь.
Период волн может достигать 13,0 – 13,9 с, а длинны волн – 110-119 м. Наибольшую повторяемость имеют периоды, равные 4,0-4,9 с, длинны волны – 20-29м.
Соленость Воды.
Режим солености воды определяет, режим биологической жизни в прибрежной зоны моря. Биологическое сообщество в морской воде зависит от определенной величины ее солености. По этому постоянный контроль за соленостью воды имеет большое значение. Наблюдения за соленостью воды осуществляются в ………… Результаты многолетних наблюдений приведены в таблице № 1.4.
Таблица 1.4.
Среднемесячная величина солености воды в %.


Как видно из таблицы № 1.4. средняя величина солености меняется от 16% в мае месяце до 16,92% в ноябре, средняя величина солености за год равна 16,63%. Наибольшая за месяц равна 18,03% в августе месяце, наименьшая 14,89% в июле месяце.
Температура воды.
Температурный режим морской воды в прибрежной зоне моря так же, как и соленость воды определяет режим биологического сообщества. Температура морской воды в пределах Сочи имеет положительные значения. Данные многолетних наблюдений о среднемесячных значениях температуры воды приведены в таблице № 1.5.
Таблица № 1.5.
Среднемесячные величины температуры воды ( 0 С)


Анализ данных показал, что в течении года средняя температура воды составляет 16 градусов Цельсия. Средняя за месяц величина за месяц температуры воды изменяется от 8,6 градусов Цельсия в феврале до 24,8 градуса Цельсия в августе месяце. Наибольшая температура наблюдалась в августе месяце 26,9 градуса Цельсия, наименьшая в феврале 6,4 градуса Цельсия.
Глава 4. Пути модернизации и повышения эффективности работы берегозащитных сооружений.
Искусственные мысы
Искусственные мысы предназначаются как для восстановления, расширения и стабилизации естественных пляжей при наличии насыщенного вдольберегового потока наносов, так и при создании искусственных пляжей между мысами за счет пляжеобразующего материала, доставляемого на защищаемый участок побережья извне. Наиболее эффективно их применение на прямолинейных участках морских побережий с песчаными наносами. Поверхность искусственных мысов является также дополнительной площадью для целей рекреации, что является важным преимуществом в связи с постоянным сокращением свободных площадей в курортных зонах и ростом стоимости земли в их пределах.
Рекомендуемый вариант искусственных мысов имеет в плане форму трапеции. Тыльной (береговой) гранью длиной 125-135 м они примыкают к береговому уступу или имеющемуся продольному берегоукрепительному сооружению. Морская (передняя) грань длиной 45-50 м удалена от берегового уступа или берегоукрепительного сооружения на 40 - 45 м. Боковые грани мыса имеют длину 55-60 м и примыкают к береговой грани под углом 45°.
Ядро мыса отсыпается из любых местных инертных материалов с обязательным устройством за тыльной гранью окаймляющей мыс проницаемой конструкции дренажной отсыпки из бутового камня и щебня.
Поверхность мыса (площадью более 4 тыс. м2 ) отсыпается из песка. Отметка поверхности мыса определяется как сумма величины вет-ровплнового нагона и высоты наката расчетных волн (1% обеспеченности в системе и 4% в режиме, т. е. возможных 1 раз в 25 лет) над отметкой уровня моря 50% обеспеченности из средних за год. Обязательным условием при выборе отметки поверхности искусственного мыса является ее незатопляемость расчетными волнами.
Боковые и передняя грани мысов окаймляются сборной проницаемой откосно-ступенчатой конструкцией, которая способствует более интенсивному волногашению и сохра-нрнию пляжей.
Расстояние между осями мысов в первом приближении составляет 200-215 м, т.е. на 1 пог км берега устраивается до 5 искусственных мысов.
Между мысами при отсутствии естественного вдоль-берегового потока наносов или малой его мощности для формирования пляжа требуемой ширины отсыпается искусственный песчаный или песчано-гравийный пляж, по фракционному составу соответствующий естественному песчаному материалу на защищаемом участке побережья или крупнее. Пляжеобразующий материал отсыпается с учетом емкости вдольбереговых потоков наносов при расчетном волнении, и объем его должен быть достаточным для формирования пляжа шириной не менее 30-35 м.
Искусственное пополнение пляжей между мысами (периодичность и объемы) рассчитываются по мощности вдольбере-

Примечания. 1. Мысообразные площадки окаймляются откосно-ступенчатой проницаемой конструкцией на свайном основании (см. рисунок 8.2).
2. По задней грани конструкции производится дренажная отсыпка; остальная площадь «мысов» заполняетсяпесчаным грунтом; верх площадки выводится на отметку 2.2 м.
3. В пазухи между «мысами» отсыпается по 10 тыс. м3 песчаного грунта, из которого образуется стабилизированный пляж, ширина надводной части которого составит около 2S м.
Рисунок 6 - Расположение мысообразных площадок на участке берега (М 1:1000)
|

Рисунок 7 - Поперечный разрез по оси мысообразной площадки (М 1:200)
говых потоков наносов. При этом используются данные совмещенных промеров в пределах защищаемого участка побережья с помощью системы искусственных мысов и пляжей между ними, которые позволяют определить объемы и места размыва надводной и подводной частей пляжа.
Выбор оптимальных геометрических размеров искусственных мысов и пляжей между ними, размещение их и количество на защищаемом участке побережья определяется в каждом конкретном случае гидро- и литодинамическим режимом, геолого-геоморфологическими характеристиками прибрежной зоны моря защищаемого участка побережья. При этом рекомендуется проведение гидравлического моделирования.
Создание галечно-гравийных пляжей на песчаных основаниях
Восстановление размытых песчаных пляжей, а также их стабилизация на участках размыва требует отсыпки больших объемов песчаного материала, что обуславливает высокую стоимость берегозащиты и порождает сложные проблемы экологического плана, поскольку при выполнении таких работ засыпаются песком значительные площади прибрежного дна. Это может вызвать временные нарушения природного равновесия и 'негативные последствия для рыбного хозяйства.
Высокая подвижность песка в штормовой период приводит также к значительным эксплуатационным затратам после завершения строительства.
В ряде случаев оказывается целесообразным использование в качестве пляжеобразующего материала для восстановления песчаных пляжей галечно-гравийной смеси, что позволяет в несколько раз сократить объем отсыпаемого материала и стоимость берегозащитных мероприятий при сохранении равной волногасящей способности пляжа.
Вследствие большей устойчивости гравийно-галечного пляжа существенно сокращаются затраты на поддержание его в стабильном состоянии.
Расчет профиля искусственного гравийно-галечного пляжа, его размеров, объемов первоначальной отсыпки, потерь и периодичность и объемы эксплуатационных пополнений выполняется согласно положениям раздела 7.3 настоящего Свода правил. ,
Песчаные пляжи в комплексе с волногасящими сооружениями сквозной конструкции.
Создание песчаных пляжей в комплексе с волногасящими сооружениями сквозной конструкции с волногасящей камерой реализует оптимальное перераспределение концентрации энергии прямых и отраженных волн составляющими элементами волногасящего сооружения с уменьшением вдоль-берегового и поперечного транспорта наносов. Такие сооружения как бы заменяют собой большую часть песка в объеме создаваемого пляжа (до 0,8 его объема). Кроме того, эти конструкции могут быть использованы для строительства набережной.
Способ реализуется волногасящим сооружением, состоящим из вертикального или откосно-ступенчатого экранов сквозной конструкции с морской стороны и волногасящей камеры между ним и берегом или волноотбойной стеной. Наличие такого волногасящего сооружения резко снижает ин-
тенсивность размыва прислоненного к нему искусственного или естественного пляжа, повышает его устойчивость, уменьшает потребность в периодических подпитках его пляжеобра-зующим материалом. ,
Глава 5. ТРЕБОВАНИЯ ПО ОХРАНЕ ПРИРОДЫ ПРИ РАЗРАБОТКЕ И РЕАЛИЗАЦИИ БЕРЕГОЗАЩИТНЫХ МЕРОПРИЯТИЙ.
Генсхемы и проекты берегозащитных мероприятий должны в обязательном порядке иметь раздел «Оценка воздействия на окружающую среду (ОВОС)» инженерных мероприятий по берегозащите, выполненный согласно требованиям Положения /25, 26/. Документация по ОВОС должна содержать:
цели реализации разрабатываемых генсхем или проектов по берегозащите ;
разумные альтернативы вариантов разрабатываемых берегозащитных мероприятий;
учет существующей экологической ситуации и состояние окружающей среды в пределах защищаемого участка побережья и соседних с ним;
возможные социально-экономические и экологические последствия при реализации проектируемых берегозащитных мероприятий и их альтернатив;
мероприятия по предотвращению неприемлемых для общества последствий;
предложения по мониторингу окружающей среды в пределах защищаемого участка морского побережья и соседних с ним.
Техническая политика в области защиты морских берегов должна проводиться на основе следующего принципа: морское побережье является общественным достоянием, открытым для всех, поэтому сохранение его природы должно быть общегосударственным делом.
В генеральных схемах берегозащитных мероприятий должна быть предусмотрена вдоль берега зона общего пользования шириной не менее 50 м. В уже застроенных зонах должно быть введено право прохода на пляжи и прогулок по берегам.
Прибрежные дороги должны прокладываться на таком расстоянии от зоны отдыха, чтобы на нее не проникал шум и загрязнение воздуха.
С точки зрения архитектурно-ландшафтного проектирования следует руководствоваться основными принципами:
из всех систем берегозащиты, при прочих равных условиях, лучшей является свободный пляж;
отдавать предпочтение сооружениям, верх которых расположен ниже уровня моря и в то же время неопасным для купания;
в плановом расположении отдавать предпочтение сооружениям, расположенным вдоль берега и не заслоняющим вид на море;
отдавать предпочтение сооружениям, занимающим минимальный процент площади береговой полосы, или сооружениям, увеличивающим площади, которые можно использовать в рекреационных целях.
При составлении генеральных схем берегозащитных мероприятий целесообразно рассматривать вопрос об объявлении статуса заповедника или памятника природы для уникальных бухт, участков побережья с широкими естественными пляжами, других береговых форм в зонах с живописными ландшафтами .
При создании искусственных пляжей под защитой подводных волноломов на побережьях, используемых как зоны отдыха, следует отдавать предпочтение волноломам распла-
станного профиля каменно-набросной конструкции. Этот тип волнолома обеспечивает лучший водообмен в заволноломном пространстве и благоприятные условия для развития живых морских организмов.
В целях предотвращения загрязнения пляжей ливневыми водами сброс их рекомендуется выводить за пределы пляжей с помощью глубоководных выпусков. Запрещается сброс в прибрежную акваторию моря неочищенных промстоков, фекальных и других бытовых вод и отходов.
Используемый для создания искусственного галечного пляжа карьерный материал должен содержать не более 35% частиц отмываемых фракций диаметром менее 1-2 мм и не более 5% неперекатываемых волнами крупногабаритных включений. Этот материал должен обладать высокой степенью устойчивости к истиранию, что повысит устойчивость пляжа и сведет до минимума механическое загрязнение прибрежных вод.
При выполнении строительных берегоукрепительных работ должно быть исключено загрязнение пляжей и прилегающих к ним территорий некондиционными грунтами, строительным мусором, отходами горюче-смазочных материалов и т. д.
При организации эксплуатации пляжей предусматривать для их пополнения, очистки, вывоза мусора, планировки поверхности и других видов работ специальные технологические дороги, которые включают наряду с самими пляжами в первую зону санитарного режима.
Необходимо во всех случаях обеспечить заполнение вновь построенных и эксплуатируемых межбунных отсеков и заволноломных пространств пляжеобразующим материалом на проектную мощность (объем).
Во избежание развития в примыкающей к пляжу и другим берегозащитным сооружениям приморской береговой полосе абразионных процессов необходимо сохранять в ней естественный дерновой покров, деревья и кустарники.
Искусственные пляжи не следует создавать в устьях небольших рек и ручьев во избежание подпора или закупорки последних. Там, где это требование невыполнимо, в проекте берегозащиты должны быть предусмотрены меры по обеспечению непрерывного пропуска воды в море.
Регулирование русел рек в приустьевых участках следует организовывать на длине не менее троекратной ширины русла с целью обеспечения беспрепятственного пропуска твердого стока.
При образовании искусственных свободных песчаных пляжей или намывных приморских территорий методом гидромеханизации необходимо выполнять требования ВСН 486-86 «Обеспечение охраны водной среды при производстве работ гидромеханизированным способом* /27/.
Для сохранения рыбопродуктивности прибрежной зоны моря критерием безвредности является допустимая рыбо-хозяйственными нормами концентрация взвеси и других загрязняющих веществ согласно действующим нормативным документам.
В условиях использования при гидромеханизации и дночерпании донных отложений во избежание нарушения их структуры, уничтожения зообентоса, икринок и личинок рыб следует избегать производства работ на больших площадях. В противном случае восстановление биопродуктивности прибрежной зоны моря займет длительный промежуток времени.
Карьерный материал для создания искусственных пляжей и их периодических эксплуатационных пополнений не должен содержать вредных химических и токсических веществ, а также загрязняющих механических примесей.
Выводы и рекомендации
На основе проделанной работы можно сделать вывод в полнейшей непригодности большинства берегозащитных сооружений, из этого следует, что город в лице контролирующих органов должен обратить свое внимание на создавшуюся ситуацию и проявил должное внимание на эту проблему.
Одним из главных направлений выхода из этой ситуации является выделения финансовых средств на ремонт и модернизацию существующих берегозащитных сооружений, а также вкладывание средств в строительство новых сооружений по самым последним технологиям, разработанными как в нашей стране так и зарубежом.
Список литературы.
1. Каталог наблюдений над уровнем Черного и Азовского морей. СОГОИН, Севастополь, 1990 г.
2. Гидрометеорология и гидрохимия морей СССР. Том IV. Черное море Выпуск 1. Гидрометеорологические условия. Санкт-Петербург, ГидрометеоИздат, 1991 г.
3. Гидрометеорологические условия шельфовой зоны морей СССР. Том IV. Черное море – Л.: ГидрометеоИздат, 1986 г.
4. Отчет о состоянии моря и прибрежной полосы г. Туапсе – Адлерский район. TASIS 1999 год.
5. Проектирование морских берегозащитных сооружений СП 32 – 103 –97, корпорация «Трансстрой», М. 1998г.
Похожие рефераты:
Билеты и ответы по туризму и экскурсиям
Прогнозирование последствий чрезвычайных ситуаций на гидротехнических сооружениях Павловской ГЭС
Экологическое состояние морей России
Физическая география СНГ (Азиатская часть)
Навигационный проект перехода судна типа "Днепр", по маршруту порт Херсон – порт Кальяри
Классификация, характеристика и устройство портов
Навигационный проект перехода Малага - Неаполь т/х "Пархоменко"
Навигационный проект перехода Окха - Латакия
Запуск теплоходного судна "Cтолетов"
Оценка экологических и экономических последствий строительства и эксплуатации водохранилищ
Навигационный проект перехода судна типа "Днепр" по маршруту порт Сочи – порт Монфальконе
Рекреационные ресурсы Черноморского побережья России
Навигационный проект перехода судна типа УПС "Святая Ольга", по маршруту порт Туапсе – порт Дуресс
Место и роль Мирового океана в формировании экосистемы планеты