| Похожие рефераты | Скачать .docx |
Дипломная работа: Применение ингибиторов коррозии для защиты трубопроводов
Министерство образования и науки РТ
Лениногорский нефтяной техникум
ДИПЛОМНЫЙ ПРОЕКТ
Применение ингибиторов коррозии для защиты трубопроводов
в системе ППД НГДУ «Лениногорскнефть»
2008
Содержание
Введение
1. Исходные данные
1.1 Особенности геологического строения основного эксплуатационного объекта
1.2 Коллекторские свойства пластов
1.3 Физико-химические свойства нефти, газа, пластовой воды
2. Технологический раздел
2.1 Причины повреждения трубопроводов в системе ППД
2.2 Факторы, влияющие на скорость коррозии
2.3 Методы борьбы с коррозией трубопроводов в системе ППД применяемые в НГДУ «Лениногорскнефть»
2.3.1 Применение труб с защитными покрытиями
2.3.2 Применение металлопластмассовых труб
2.3.3 Применение протекторной защиты
2.3.4 Расчет протекторной защиты водоводов
2.3.5 Ингибиторная защита трубопроводов
2.4 Ингибиторы коррозии, применяемые в НГДУ «Лениногорскнефть»
2.5 Контроль эффективности ингибиторной защиты трубопроводов
2.6 Анализ порывности трубопроводов в системе ППД
2.7 Выводы и предложения
3. Охрана труда и противопожарная защита
3.1 Охрана труда, техника безопасности и противопожарная защита на объектах ППД НГДУ «Лениногорскнефть»
4. Охрана недр и окружающей среды
4.1 Мероприятия по охране недр и окружающей среды в НГДУ «Лениногорскнефть»
5. Организационно-экономический раздел
5.1 Организация труда бригады ЦППД
5.1.1 Организация труда и рабочего места бригады ЦППД
5.1.2 Численно-квалификационный состав бригады ЦППД
5.1.3 Положение о заработной плате, премирование и КТУ
5.2 Технико-экономические показатели по ЦППД, их анализ
5.3 Расчет сметы затрат
5.4 Расчет экономической эффективности ингибиторной защиты
5.5 Выводы и предложения
Список использованной литературы
Введение
Каждое разрабатываемое нефтяное месторождение проходит несколько этапов, которые характеризуются особыми условиями и показателями. Если первый и второй этапы характеризуются ростом добычи нефти и возможностью использования первоначальной пластовой энергии, то третий и четвертый этапы, на которых находятся практически все нефтеносные площади Ромашкинского месторождения, характеризуются интенсивным ростом обводненности, большими эксплуатационными затратами на поддержание пластового давления, использованием различных методов выравнивания профиля вытеснения и ограничения попутно добываемой воды.
Система ППД является очень металлоемкой, энергоемкой, что в свою очередь, связано с обустройством разводящих и подводящих водоводов, строительством кустовых насосных станций, объектов электроснабжения.
Долгое время имеющаяся практика форсированного отбора жидкости с месторождения требовала закачки больших объемов воды.
Актуальной проблемой для системы ППД является снижение коррозии оборудования. Коррозией металлов и сплавов называют процесс превращения их в окисленное состояние, разрушение под влиянием внешней среды. Коррозия приводит изделия в негодность.
При эксплуатации трубопроводов проведение мероприятий по защите от коррозии позволяет уменьшить количество порывов и, соответственно, сократить расходы на их ликвидацию, повысить надежность и продлить срок службы трубопроводов, а так же повысить экологическую безопасность объектов. Одним из наиболее эффективных и технологически несложных методов защиты от внутренней коррозии является ингибиторная защита.
1. Исходные данные
1.1 Особенности геологического строения основного эксплуатационного объекта
Западно-Лениногорская площадь расположена в южной части Ромашкинского нефтяного месторождения и является краевой. Разрез площади представлен отложениями девонской, каменноугольной и пермской систем палеозоя. Проектирование разработки Западно-Лениногорской площади впервые было начато во ВНИИ в 1954г. В 1968г. Западно-Лениногорская площадь была выделена в самостоятельный объект разработки, где был сделан подсчет запасов только для Западно-Лениногорской площади. Данным проектом был предусмотрен максимальный уровень добычи нефти 3,4 млн. т. с сохранением его в течение 6-7 лет. Фактически же максимальный уровень добычи был достигнут в 1971г. и составил 3,89 млн. т. Принятый вариант разработки предусматривал ряд мероприятий по дальнейшей разработке площади: бурение скважин, очаговое заводнение, уменьшение забойного давления до 90 атмосфер, увеличение давления нагнетания для верхних пластов до 18-20 МПа, увеличение резервных скважин до 100.
Западно-Лениногорская площадь расположена на юге Ромашкинского месторождения. На севере площадь контактирует с Южно-Ромашкинской, на западе с Зай-Каратайской и на востоке с Восточно-Лениногорской площадями. В географическом отношении Западно-Лениногорская площадь представляет собой пересеченную местность с многочисленными оврагами и балками. Абсолютные отметки колеблются в пределах от 100 до 250 метров. Большую часть площади занимают лесные массивы.
Климат района резко континентальный. Суровая, холодная зима c сильными буранами и жаркое лето. Преобладающее направление ветров – Юго-Западное. Самым холодным месяцем является январь, имеющий среднюю месячную температуру -13,7 – 14,4 С°. Наиболее теплым месяцем является июль 18 – 19 С°. Абсолютный минимум температуры достигает в некоторые годы до -49 С°. Максимальная летняя – 38 С°. Наибольшее количество осадков выпадает в июне (до 60 мм). Минимальное в феврале (до 17 мм ). Грозовая деятельность от 40 до 60 мин. в год.
Основным объектом разработки являются запасы нефти, приуроченные к терригенным коллекторам пашийского горизонта Д1, которые представлены двумя группами: высокопродуктивные с проницаемостью более 0,100 мкм2 и малопродуктивные с вариацией проницаемости 0,30 – 0,100 мкм2. В свою очередь в рамках первой группы выделены коллекторы с объемной глинистостью менее и более 2%. Таким образом объект разработки Д1 представляется совокупностью трех типов пород – коллекторов с различной фильтрационной характеристикой, которые имеют прерывистый характер строения, выражающийся в смене одного типа коллекторов другим, а также и полным их замещением неколлекторами.
Фациальный состав коллекторов изменяется от гомодисперсных алевролитов до песчаных фракций.
Горизонт Д1 является многопластовым объектом. В пределах общей толщины продуктивных отложений, которая в среднем составляет 34,0 м. При колебаниях по скважинам от 8 до 53,6 м выделяется до 11 пропластков. Средняя величина расчлененности составляет 5,7. Практика разработки площади показала, что при детальном анализе выработки оптимально в пределах горизонта Д1, следует выделить 7 пропластков. При этом возникали объективные трудности при корреляции пластов зональных интервалов " б " и частично " в ".
Применение статистических методов корреляции для разрешения этого вопроса не дали положительных результатов, поскольку в пределах всего интервала залегания этих пластов нельзя даже наметить какую-либо зону устойчивого положения границ зонального интервала. Потому, в процессе анализа заводнения коллекторов, при доказанной необходимости, осуществлялось уточнение начальной корреляции пластов, а в зонах слияния их идентификация. Достаточно уверенно выделяются зональные интервалы пласта " а " и пластов пачки " г д " .
В силу особенностей залегания пластов пачки "б", их стратиграфическая идентификация осуществлялась при непосредственной корреляции разрезов скважин друг с другом.
С момента составления последнего проектного документа было пробурено около 150 скважин, что, естественно, в какой – то мере изменило геологическое представление о строении площади.
Существующее представление о линзовидном строении верхней пачки пластов и площадном - нижней не изменилось в процессе продолжающегося разбуривания площади.
Выделенные блоки не равнозначны по представительности той или иной группы пород. Для сравнения приведены результаты сопоставления площадей распространения этих групп по пластам в пределах каждого блока. Достаточно однозначно, как в целом по пласту, так и по блокам происходит увеличение доли коллектора сверху вниз. Из общей закономерности выпадает пласт « а» на втором и третьем блоках, по каждому доля коллектора выше, чем в нижележащих пластах пачки " б ".
Аналогичная закономерность прослеживается по высокопродуктивным неглинистым коллекторам, но с различной представительностью в строении пластов.
Естественно, что разная степень представительности групп пород в строении пластов является одним из главных аргументов, определяющих состояние выработки запасов нефти. Очевидно, что это также является одной из важнейших причин особенностей выработки запасов по блокам.
В силу многопластового строения горизонта Д1 становится очевидным многообразие разрезов скважин с различным сочетанием пластов, представленных разными группами коллекторов и залегающих на различных стратиграфических уровнях. В результате обработки практически всех разрезов по скважинам они систематизированы в 6 типов с представительностью от 1 до 6 пластов. Кроме того, каждый из типов рассматривался с точки зрения возможных вариантов сочетания высоко и малопродуктивных коллекторов. В рамках выделенных типов разрезы сгруппированы в подтипы с их долей участия в строении объекта.
В процессе изучения особенностей геологического строения горизонта Д1 была оценена величина литологической связанности между пластами. Из приведенных данных и в сравнении с другими соседними площадями можно однозначно сказать, что пласты залегают достаточно обособленно друг от друга. Как и по другим площадям, сравнительно высокая связь отмечается между пластами " б1 " и " б2 " - 41%; " г1 " и " г2 " – 34% и несколько меньшая связь между остальными пластами. С одной стороны, как известно, наличие зон слияния способствует возникновению естественных очагов заводнения, что способствует интенсификации выработки запасов нефти. С другой стороны достаточная обособленность способствует эффективному использованию дифференциального подключения пластов к разработке. В этой связи данная площадь выгодно отличается от соседней Южно-Ромашкинской площади.
1.2 Коллекторские свойства пластов
Поскольку в настоящее время разработка площади осуществляется с учетом выделенных блоков, то обобщены результаты определения толщин, емкостно-фильтрационных свойств, насыщенности, а также оценка изменчивости этих параметров. В целом продуктивные отложения горизонта Д1 по блокам не отличаются, по рассмотренным параметрам, за исключением того, что средняя проницаемость коллекторов второго блока составляет 0,492 мкм2 , а первого и третьего 0,387 и 0,379 мкм2 соответственно. Это, видимо объясняется различным объемом выработки по представительности групп пород.
Следует также отметить увеличение фильтрационных свойств коллекторов сверху вниз. Опять же это связано, видимо, с вышеуказанными причинами. Очевидно, что сравнение тех же параметров между группами коллекторов не имеет смысла. Целесообразнее их рассматривать в пределах групп коллекторов при сравнении пластов между собой.
Так средняя толщина пластов, представленных высокопродуктивными неглинистыми коллекторами изменяется от 2,6 по пласту " б1 " до 3,8м. по пласту " б3 ". При этом параметр изменчивости средних величин составляет 0,43 – 0,53. Средние значения пористости и нефтенасыщенности по пласту отличаются незначительно. Следует акцентировать внимание на существенном отличии пластов по фильтрационным свойствам. Из приведенных данных видно: проницаемость пласта " г1 " составляет 0,666 мкм2, а пласта " б3 " – 0,939 мкм2, при среднем значении проницаемости этой группы пород равной 0,76 мкм2.
Коллекторские свойства глинистых высокопродуктивных и малопродуктивных пластов более однородные, чем в вышеописанной группе. Абсолютные значения параметров пористости, нефтенасыщенности, а также толщин пластов в пределах групп отличаются в меньшей степени, чем между группами. Группы коллекторов, включая и ранее рассмотренную существенно отличаются по фильтрационным свойствам. В пределах высокопродуктивных коллекторов пласты с глинистостью менее 2% в 2 раза выше пластов с глинистостью более 2%. Проницаемость малопродуктивных коллекторов в 5 раз меньше глинистых.
Таким образом, проведенное геологическое обоснование показало, что высокопродуктивные неглинистые коллекторы верхней пачки пластов в лучшей степени развиты на втором блоке. Категория глинистых высокопродуктивных превалирует на третьем блоке. Из числа пластов нижней пачки пласт " г2 " отличается наибольшей представительностью неглинистых высокопродуктивных коллекторов, которые, например, на первом блоке составляют 92% площади.
Доля глинистых высокопродуктивных коллекторов незначительная и максимальная величина (7%) прослеживается по пласту " в ". Малопродуктивные коллекторы в большей мере присутствуют в третьем блоке.
Продуктивные пласты в рамках выделенных групп мало чем отличаются по коллекторским свойствам, а также по толщине, что позволяет при анализе выработки запасов нефти по пласту поставить их в равные условия.
1.3 Физико-химические свойства нефти, газа, пластовой воды
Изучение физико-химических свойств пластовых и дегазированных нефтей и попутных газов проводилось в институте "ТатНИПИнефть" и в лабораториях НГДУ "Лениногорскнефть". Пластовые нефти исследовались на установках УИПН-2М и АСМ-30; газ, выделенный из нефти при разгазировании, анализировался на аппаратах ХЛ-3, ХЛ-4, ЛХМ-8МД. Поверхностные нефти исследовались по существующим ГОСТам.
Нефть продуктивного горизонта относится к группе малосернистых. Результаты исследований и компонентный состав газа при дифференциальном разгазировании приведены ниже.
Давление насыщения газом, МПа4,8-9,3
Газосодержание, %52,2-66,2
Суммарный газовый фактор,50,0
Плотность, кг/м3768,0-818,0
Вязкость, мПа*с2,4-10,4
Объемный коэффициент при
дифференциальном разгазировании1,128-1,196
Плотность дегазированной нефти, кг/ м3795,0-879,0
Азот + редкие
В т.ч. гелий, %10,36
Метан, % 39,64
Этан, % 22,28
Пропан, %18,93
Изобутан, %1,74
Н. Бутан, %4,36
Изопентан, %0,67
Н. Пентан, %0,65
Гексан, %0,46
Сероводород, %0,02
Углекислый газ, %0,89
Плотность газа, кг\м31,2398
Пластовые воды по своему химическому составу рассолы хлор–кальциевого типа с общей минерализацией 252 – 280 г / л, в среднем 270 г/л. в ионно-солевом составе преобладают хлориды (в среднем 168 г/л ) и натрий ( 70,8 г/л ). Плотность воды в среднем 1,186 г\см3 , вязкость 1,9 мПа×с. В естественных, не нарушенных закачкой воды условиях в подземных водах терригенного девона сероводород отсутствует. Газонасыщенность подземных вод 0,248 – 0,368 м3/ м3, снижается по мере удаления от нефтяных залежей. В составе растворенного в воде газа преобладает метан.
2. Технологический раздел
2.1 Причины повреждения трубопроводов в системе ППД
Коррозия металлов – самопроизвольное разрушение металлов вследствие химического или электрохимического взаимодействия их с внешней средой.
Коррозионный процесс – гетерогенный (неоднородный), протекает на границе раздела металл – агрессивная среда, имеет сложный механизм. При этом процессе атомы металла окисляются, т.е. теряют валентные электроны, атомы переходят через границу раздела во внешнюю среду, взаимодействуют с её компонентами и образуют продукты коррозии. В большинстве случаев коррозия металлов происходит неравномерно по поверхности, имеются участки, на которых возникают локальные поражения. При коррозии металла происходит не только потеря его массы, но и снижение механической прочности, пластичности и других свойств.
Можно выделить два вида коррозии трубопроводов: внешняя и внутренняя.
Основной причиной локального разрушения внешней поверхности трубопроводов является процесс электрохимической коррозии в грунтовом электролите. Степень коррозионного воздействия этого электролита на металл зависит от его состава: минерализация, pH, содержание сероводорода, СО2 или кислорода, жизнедеятельности бактерий и температуры.
Внешняя коррозия (подземная) – коррозия трубопроводов, вызываемая в основном действием раствором солей содержащихся в почвах и грунтах.
Коррозионная агрессивность почвы и грунтов обусловлена структурой и влажностью почвы, содержанием кислорода и др. химических соединений, электропроводностью, наличием микроорганизмов (аэробных и анаэробных бактерий), приводящих к локализации коррозионных поражений.
Внутренняя же коррозия обусловлена контактом трубопровода с жидкостью, протекающей в нем.
Пластовые воды содержат хлориды натрия, магния и кальция, а в некоторых случаях сульфиды, бромиды, йодиды и бораты. Наряду с 02 и СО2 в воде могут быть растворены элементарная сера, Н2S, меркаптаны и другие сероорганические соединения.
Элементарная сера по отношению к черным металлам практически неагрессивна при температуре ниже 120° и содержании до 3%. Меркаптаны же образуют Н2S лишь при нагревании.
Из всех сернистых соединений по отношению к сталям наиболее агрессивен сероводород. Агрессивность остальных сернистых соединений обусловлена, главным образом, их способностью образовать Н2 в результате распада.
На процесс сероводородной коррозии железа и стали в водных электролитах стимулирующее действие оказывают не только Н2, но и продукты коррозии - сульфиды железа (FeS). Сульфид железа по отношению к железу и стали является эффективным катодом.
Другим источником сероводорода в пластовых водах может быть функционирование микрофлоры (сульфатвосстанавливающие бактерии).
Агрессивность пластовых вод увеличивается при наличии СО2. Это связано с понижением рН пластовой воды при растворении в ней углекислого газа.
Особо значительные разрушения возникают при содержании в пластовых водах обоих агрессивных газов Н2S и СО2.
Растворенные Н2S и СО2 как факторы коррозии доминируют над концентрацией хлоридов в пластовых водах. В связи с этим отмечается повышение агрессивности рабочих сред в результате разбавления высокоминерализованных пластовых вод: сказывается повышение растворимости Н2S и СО2 с уменьшением концентрации солей.
Присутствие в пластовых водах кислорода (растворимость которого уменьшается с ростом минерализации вод) облегчает деполяризацию коррозионного процесса.
В отсутствии Н2S и СО2 после обескислороживания пластовая вода практически перестает быть агрессивной.
В присутствии Н2S кислород расходуется на его окисление с образованием взвешенной нейтральной серы.
В присутствии С02 (без Н2S) кислород аддитивно усиливает коррозионную агрессивность рабочих сред трубопроводов.
2.2 Факторы, влияющие на скорость коррозии
К внешним факторам электрохимической коррозии относят температуру, скорость движения агрессивной среды, давление, поляризацию внешним током и др. Температура существенно влияет на скорость электрохимической коррозии металлов. Как правило, с повышением температуры она растёт. В открытых аэрируемых системах скорость коррозии железа с ростом температуры в пределах от 20 до 80 С возрастает и далее уменьшается вследствие резкого снижения концентрации кислорода. В закрытой системе, когда кислород не может выделяться с повышением температуры. В минерализованных средах скорость коррозии растёт с увеличением скорости движения среды вследствие усиления подачи кислорода металлической поверхности. В пресной воде при скорости движения среды до 0,4 м/с скорость коррозии стали заметно возрастает вследствие облегчения диффузии кислорода к металлической поверхности. С ростом скорости движения насыщенной кислородом среды до 0,8 – 0,9 м/с скорость коррозии снижается в результате образовании пассивной плёнки на металле при достаточно обильном поступлении кислорода. При дальнейшем увеличении скорости движения среды происходит разрушение защитной плёнки и самого металла в результате коррозионно-эрозионных процессов. Скорость коррозии при этом возрастает.
Давление в значительной степени ускоряет электрохимическую коррозию металлов из-за повышения растворимости деполяризаторов коррозионного процесса и появления механических напряжений в металле.
Поляризация коррозирующего металла внешним постоянным током влияет на коррозионное разрушение металлов следующим образом: при анодной поляризации металла (подключение его к положительному полюсу внешнего источника тока) скорость коррозии увеличивается, при катодной поляризации в большинстве случаев наблюдается защитный эффект, т.е. скорость коррозии металла уменьшается. Скорость коррозии зависит от рН среды, возрастая по мере подкисления среды, если не происходит пассивирования металла. В нейтральных средах скорость коррозии железа слабо зависит от изменения величины рН. При возрастании рН скорость коррозии железа и стали уменьшается. Наличие в среде микроорганизмов и продуктов их жизнедеятельности оказывает существенное влияние на характер коррозионных разрушений металлов. При микробиологической коррозии коррозионные поражения носят локальный характер, скорость коррозии достигает значительных величин. Внутренняя электрохимическая коррозия металлов связана природой металла, его составом структурой, состоянием, поверхности, напряжениями в металле и др., а также с термодинамической устойчивостью металла и его местом в периодической системе элементов. Термодинамическая устойчивость выше у металлов с более положительным равновесным потенциалом.
Скорость и характер коррозии металлов в электролитах зависят от структуры, состояния исходной поверхности металла, различных видов воздействия механического фактора.
Тщательно отполированная поверхность металла придаёт ему коррозионную устойчивость в агрессивных средах, так как облегчается образование более совершённых и однородных защитных плёнок, в том числе и пассивных.
На процесс коррозии металлов оказывают влияние кристаллическая структура металлов и наличие различных структурных дефектов. Установлено, что скорость коррозии увеличивается при низкой плотности упаковки атомов в кристаллографической плоскости, неупорядоченности атомов в кристаллической решётки, дефектах её структуры Структурная гетерогенность сплава во многом предопределяет развитие электрохимической коррозии. В отличие от однородных сплавов гетерогенные структуры менее стойки к коррозии. Скорость коррозии уменьшается, если анодная фаза гетерогенной структуры способна пассивироваться. После растворения анодной фазы в поверхностном слое сплав приобретает практически однофазную структуру. Если заметно коррозирует и катодный компонент сплава, то возможно вторичное (контактное, т.е. без тока внешней поляризации) выделение более благородного элемента на поверхности сплава в виде не сплошного пористого покрытия. Коррозия при этом усиливается. Величина зерна в некоторой степени влияет на скорость коррозии. При утолщении и загрязнении границ его примесями увеличивается микро-электрохимическая гетерогенность и может начаться процесс межкристаллитной коррозии.
Значительное число металлических изделий эксплуатируется в условиях одновременного воздействия коррозионной среды и механических напряжений. Опасность коррозионно-механических воздействий заключается в том, что при незначительной скорости общей коррозии происходит полное разрушение металлического изделия. Под влиянием коррозионной среды и деформации металла возможны образования коррозионно-механических трещин, понижения предела коррозионной усталости, разрушение металла вследствие механического воздействия агрессивной среды, коррозионная кавитация и другие процессы.
Изучение зависимости скорости коррозии от минерализации среды позволяет охарактеризовать агрессивность большей части нейтральных водных сред.
Зависимость скорости коррозии железа и углеродистых сталей от концентрации солей в нейтральных растворах имеет вид кривой с максимум вследствие уменьшения растворимости деполяризатора - кислорода при увеличении концентрации активирующих анионов.
Установлено, что максимальная скорость коррозии наблюдается в 3-4%-ных растворах хлоридов. Скорость электрохимической коррозии металлов в растворах солей зависит от природы растворенных ионов и их концентрации в растворе.
Однако скорость коррозии отдельных металлов в значительной степени зависит от характера анионов и катионов среды, от степени растворимости продуктов коррозии, экранирующих свойств защитной пленки продуктов коррозии и осадков солей и её адгезии с поверхностью металла.
С ростом минерализации воды скорость коррозии металла закономерно растет, проходит через максимум и затем снижается.
Наличие хлор- и сульфат-ионов в среде повышает агрессивность вод по отношению к большинству конструкционных металлов.
Агрессивные ионы, в частности ионы хлора, оказывают, значительное влияние на скорость коррозии при движении среды. Влияние концентрации хлор - ионов становится особенно заметным (увеличение скорости коррозии стали в несколько десятков раз) при увеличении скорости движения среды от 1,2 до 200 м/с.
При повышении до 8 рН среды практика показывает, что скорость, коррозии стали в интенсивно перемешиваемых сточных водах заметно снижается.
В сточные воды возможно попадание довольно значительного количества взвешенных частиц, что связано с нарушением технологии подготовки нефти и воды, ремонтно-восстановительными работами и т.п. Влияние взвешенных частиц на процесс коррозии объясняется тем, что при движении жидкости повреждаются защитные пленки и осадки на стенках трубопроводов, а также на поверхности металла часто образуются рыхлые осадки, не имеющие защитного эффекта, не препятствующие доступу деполяризаторов к поверхности и переходу ионов металла в агрессивную среду. При воздействии аэрированной и анаэробной среды на поверхности металла под осадками продуктов корроизии и механических примесей возможно образование и функционирование эффективно действующих пар дифференциальной аэрации, что также стимулирует локальную коррозию черных металлов в этих условиях. При этом добавить унос с КВЧ ингибиторов коррозии.
2.3 Методы борьбы с коррозией трубопроводов в системе ППД применяемые в НГДУ «Лениногорскнефть»
Применяющиеся в НГДУ «Лениногорскнефть» в настоящее время методы противокоррозионной защиты водоводов могут быть сгруппированы следующим образом:
- технологические мероприятия, способствующие снижению коррозии действующего оборудования, направленные на сохранение первоначально низких коррозионных свойств сред.
Как показывает практика, технологические меры защиты нефтепромыслового оборудования и коммуникаций наиболее эффективны. Основными задачами таких методов защиты являются:
- предотвращение попадания в сточные воды промыслов кислорода из атмосферы и других источников;
- снижение коррозионной агрессивности среды с удалением из неё компонентов, вызывающих коррозию;
- создание противокоррозионных условий для надежной эксплуатации действующего оборудования (изменение конструкций, снижение механических нагрузок).
- специальные методы, применяемые совместно с другими технологическими мероприятиями: ингибиторы коррозии, бактерициды, защитные покрытия, неметаллические материалы, коррозионностойкие сплавы, а также электрохимическая защита(протекторная защита)
2.3.1 Применение труб с защитными покрытиями
Защита покрытиями – один из наиболее распространенных и эффективных методов качества и долговечности металлических конструкций в агрессивных условиях.
Покрытия могут существенно увеличить сопротивление поверхности металла и сплав износу, окислено при высоких температурах и т.д. Иногда можно весьма успешно заменить дорогие дефицитные сплавы более простыми и дешевыми с защитными покрытиями.
И сегодня покрытия остаются наиболее широко используемым методом противокоррозионной защиты, на их долю приходится свыше 80 % противокоррозионных мероприятий.
Основная роль покрытия как средства защиты от коррозии сводится к изоляции поверхности металла от внешней среды, т.е. созданию физического барьера для работы микропар.
При высокой коррозионной активности и для ответственных сооружений используют комбинированные методы, т.е. методы сочетающие в себе несколько способов защиты. Результативный эффект комбинированной защиты обычно выше суммарного эффекта соответствующих индивидуальных методов.
Защитные покрытия классифицируют на металлические и неметаллические.
К металлическим относят покрытия из чистых металлов и их сплавов (цинк, алюминий, хром, никель, кадмий, титан, легированные стали и т. д.).
Неметаллические покрытия в свою очередь подразделяют на неорганические и органические. Неорганические покрытия в свою очередь подразделяют на неорганические и органические.
Неорганические неметаллические покрытия - силикатные, цементные, оксидные, фосфатные, хроматные; органические - покрытия на основе высокомолекулярных соединений (синтетические смолы, термопластичные полимеры, эластомеры), битумов, незастывающих смазок. Металлические покрытия
Значительную часть изделий из низкоуглеродистых сталей покрывают цинком. Цинк аноден по отношению к железу, и когда влага проникает до основного металла, цинк разрушается, обеспечивая защитное действие. Цинковые покрытия широко употребляются для защиты стали в водных средах. Сталь с этим покрытием надёжно применяют в средах при рН=6-12.
Алюминиевые покрытия обладают высокими противокоррозионными свойствами и окалиностойкостью. Так же, как и цинк, алюминий является анодом по отношению к стали и, следовательно, электрохимически защищает стальную поверхность. Алюминий стоек в концентрированной азотной и серной кислотах, в воде и водных растворах солей, во влажных газах (сероводороде и сернистом газе) при рН=4 - 9.
Хромовые, никелевые, кадмиевые, боридные покрытия. Эти металлы также коррозионностойкие в газообразных и жидких агрессивных средах и применяют их в нефтедобывающей промышленности в основном для защиты ответственных деталей оборудования (клапаны, штоки, муфты и т. д.).
Недостаток всех металлических покрытий - их пористость.
Неметаллические неорганические покрытия
Стеклоэмалевые покрытия получили наибольшее распространение и представляют собой сплавы различных силикатов. Они устойчивы практически во всех коррозионно-активных средах и особенно при высоких температурах. Ситаллы и шлакоситаллы - новые материалы тина стёкол, но с мелкокристаллической структурой(закристаллизованные стёкла).
Ситаллы обладают высокой прочностью, твердостью, химической и термической устойчивостью, малым тепловым расширением и др.
Покрытия на основе вяжущих материалов. Это главным образом цементные толстослойные облицовочные покрытия. Ценное свойство цементных покрытий они не обрастают карбонатными отложениями, которые на металлических трубах иногда приводят к значительному снижению пропускной способности.
Химические покрытия- оксидные, фосфатные, хроматные. Эти покрытия предназначены главным образом для защиты от атмосферной коррозии.
Органические (полимерные) покрытия
Полимеризационные пластмассы, (полиизобутилен, поливинилхлорид, асбовинил) стойки в минеральных кислотах, минеральных солях, щелочах; имеют хорошие физико-механические и диэлектрические свойства. Изготавливают: листы, пластины, трубы, арматуру. Используют в качестве покрытий (отвердение на воздухе 10-30 сут., при нагреве 2-15 сут.).
Полимеризационные пластмассы, (пентапласт, поликарбонат, полиарилат, фенилон). Химически стойки к большинству органических растворителей, щелочам и кислотам. Пленки практически непроницаемы для кислорода и азота. Имеют хорошие механические и диэлектрические свойства. Теплостойкость 120 0С. Обладают хорошими технологическими свойствами: свариваются, экструдируются, льются. Изготавливают листы, трубы, порошки, футерованные трубы и изделия.
Эпоксидные смолы – наиболее распространенные в антикоррозионной технике. Химически стойкие термоактивные смолы с очень хорошими диэлектрическими свойствами. При отвердении эпоксидные смолы приобретают сетчатую трехмерную структуру и переходят в неплавкое и нерастворимое состояние.
Переход эпоксидных смол в отверждаемое состояние и неплавкое состояние в отличие от других смол не сопровождается выделением летучих продуктов. Поэтому исключается возможность образования пор и вздутий, усадка не превышает 0,5% при 100 0С.
Жизнеспособность эпоксидных смол с отвердителями не превышает обычно 5 ч, без отвердителей сохраняется более 3-х лет.
Для улучшения свойств эпоксидных смол (диэлектрических, термостойкости, эластичности) их модифицируют пластификаторами, совмещают с другими смолами, каучуками и т.д.
Лакокрасочные материалы
В зависимости от условий эксплуатации лакокрасочные покрытия подразделяют на атмосферостойкие, водостойкие, бензостойкие, маслостойкие, химически стойкие и т. д.
Защитные лакокрасочные покрытия - это многослойные системы, состоящие из грунта и верхних кроющих слоев.
Верхние кроющие слон, наносимые по грунту, играют роль диффузионного барьера, тормозящего доступ внешне среды к поверхности металла. Они должны быть малопроницаемы для влаги, паров, газов, ионов электролита, не должны набухать и разрушаться при эксплуатации в данной среде. Грунт должен обеспечивать хорошую адгезию между поверхностью подложки и защитными покрытиями.
Свойства грунтов зависят от характера вводимых в них пигментов и типа применяемых связующих. Грунты подразделяют на пассивирующие, протекторные и инертные в зависимости от противокоррозионных свойств входящих в них пигментов.
Доступность лакокрасочных материалов в широком ассортименте, возможность механизации и автоматизации процессов нанесения и сушки покрытий способствуют широкому применению лакокрасочных материалов везде, где требуется эффективная защита металла от коррозии.
2.3.2 Применение металлопластмассовых труб
Плодом благотворительного союза науки и производства в ОАО "Татнефтъ" явилось решение проблемы защиты нефтепромыслового оборудования от коррозии. В конце 70-х годов в практике защиты нефтепромыслового оборудования и коммуникаций от коррозии назревала критическая обстановка. Сроки службы трубопроводов не превышали 5-6 лет, требовались огромные средства для поддержания их в работоспособном состоянии, был дефицит труб, лакокрасочных материалов, ингибиторов коррозии, средств электрохимической защиты. Решением Руководства объединения "Татнефть" по документации, разработанной учеными института "ТатНИПИнефть", было создано мощное современное производство металлопластмассовых труб МПТ). Ими заменено более 90 % разводящих и подводящих трубопроводов сточных вод в системе ППД или около 10 тыс. км, что позволило почти в 400 раз снизить удельную аварийность. Трудно представить, что было бы, если бы не были приняты своевременные меры. В текущем году на 10 тыс. км водоводов в 2 дня происходит в среднем один порыв, в то время как в 1985 году - 100 порывов ежедневно. В этом году принято решение о значительном инвестировании средств в трубопроводное строительство. За год запланировано построить 3920 км, в основном, футерованных трубопроводов. Ежедневно на трассах трубопроводов работают около 250 строительно-монтажных звеньев. Основной объем работ предполагается произвести в летнее время. Для выполнения запланированного объема были произведены большие подготовительные работы, особенно по увеличению выпуска нефтепроводных труб. Так, произведена реконструкция цеха №3 ЦБПО-РНО под выпуск МПТ для нефтесбора. Увеличение производительности цеха более, чем на 30% достигнуто благодаря внедрению технологии механического соединения цехового стыка. Большая работа была произведена на БМЗ по выходу на проектную мощность с применением отечественных антикоррозийных порошковых покрытий. Ритмичное функционирование производства достигнуто благодаря ритмичному и своевременному финансированию закупки соответствующих труб и расходных материалов, добросовестному исполнению должностных обязанностей широкого круга специалистов, ученых, инженеров и рабочих. Для сокращения сроков окончания замены нефтепроводов принято решение об увеличении выпуска футерованных труб на БМЗ, для чего заключен контракт на поставку импортного оборудования для выпуска около 1500 км соответствующих труб. В настоящее время идет большая подготовительная работа к началу производства строительно-монтажных работ, которые необходимо закончить к концу следующего года. Предполагается в течение 4-5 лет свести аварийность на нефтепроводах до минимальной величины. В настоящее время в институте "ТатНИПИнефть" и НПУ "ЗНОК и ППД", занимающихся в ОАО "Татнефть" решением проблем коррозии, имеются разработки мировой значимости, начиная от организации производства металлопластмассовых теплоизоляционных труб различного диаметра, кончая производством технологических материалов. В числе последних - адгезионныи клей-расплав для нанесения полиэтиленовой изоляции на стальные трубы (до 1000 т/год); двухслойная термоусадочная лента для изоляции сварных стыков труб в полевых и базовых условиях; полиэтиленовая пленка для изоляции амбаров и гидроизоляции общего назначения и другая продукция Экономический эффект от внедрения металлопластмассовых труб составляет около 16 млрд. рублей. Это от экономии только эксплуатационных затрат. Трудно оценить, во что это могло бы вылиться, если бы не было принято своевременно соответствующих мер.
2.3.3 Применение протекторной защиты
Протекторная защита по принципу действия - это вариант катодной защиты. Отличие по существу заключается в ином источнике катодной поляризации защищаемого металла. Протектор соединённый накоротко с защищаемой конструкцией, создаёт короткозамкнутый гальванический элемент, который и является источником постоянного тока. Защищаемый металл становится катодом, а металл протектора растворимым анодом.
Протектор изготавливают чаще всего из сплавов цинка, магния, алюминия, т.е. из металлов недорогих и обладающих по сравнению с остальными техническими металлами заметно более электроотрицательным равновесным потенциалом. В условиях подземной коррозии коэффициент полезного использования магниевого протектора может достигать 60%, алюминиевого - порядка 50% и цинкового - ориентировочного до 80%; в условиях морской коррозии степень использования протекторов выше за исключением магниевого, а срок службы ниже. Равномерность анодного растворения протектора в системе защиты от подземной коррозии обеспечивается погружением его в слой наполнителя (активатор). Наполнитель представляет собой смесь гипса, глины, сульфата натрия и других солей, и обладает повышенной по сравнению с окружающим грунтом проводимостью. Заметим, что наполнитель, применяют в системах катодной защиты. Радиус действия протектора зависит от электропроводности коррозионной среды. Например, радиус действия цинкового протектора в дистиллированной воде составляет 0,1 см, в 0,03%-ном растворе хлорида натрия - 15см и в морской воде - 400 см. Обычно соотношение поверхностей протектора и защищаемого металла находятся в пределах от 1:200 до 1:1000.
ТЕХНОЛОГИЧЕСКИЕ СХЕМЫ ПРОТЕКТОРНОЙ ЗАЩИТЫ
С учетом неоднородности и сложной структуры подземных трубопроводов на территории нефтяных промыслов (наличие большого количества соединений с трубопроводами с низким качеством изоляции, сближений и пересечений с трубопроводами другого назначения и т.п.) из всех методов ЭХЗ наиболее приемлема протекторная защита магниевыми протекторами.
Соединение защищаемого трубопровода с другим незащищенным трубопроводом с некачественной наружной изоляцией и, особенно, с технологической установкой, где сходятся десятки плохо изолированных трубопроводов может значительно снизить защитные потенциалы на трубопроводе и сократить срок службы протекторов за счет рассеивания защитных токов по незащищенным подземным сооружениям. Устранение этого фактора достигается установкой изолирующего фланца (ИФ) на защищаемом трубопроводе перед соединением с другим трубопроводом или с системой трубопроводов
Подземные трубопроводы, могут быть эффективно защищены по двум схемам протекторной защиты:
- схема с распределенными протекторами (РП);
- схема с групповыми протекторами (ГП).

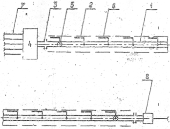
Рис. 1 Технологическая схема протекторной защиты трубопровода с распределенными протекторами (РП): 1 – трубопровод; 2 - протектор; 3 - изолирующие фланцы; 4 -технологическая установка (ТП, УКПН, ГЗУ, ГЗНУ, КНС)-со сходящимися трубопроводами; 5- контрольно-измерительная колонка (КИК); 6 – траншея; 7 - незащищенные трубопроводы; 8 - место соединения с незащищенным трубопроводом (или обсадной колонной)

Рис. 2. варианты технологической схемы протекторной защиты трубопровода с групповыми протекторами (ГП): а - гираллельное размещение ГП; б - перпендикулярное размещение ГП. 1 - трубопровод; 2 – траншея; 3 - протектор; 4 -дренажный КИК; 5-дренажный провод; 6 – КИК
По схеме с РП протекторы размещают горизонтально в одной траншее с защищаемым трубопроводом с шагом, кратным длине плети труб. Большинство протекторов электрически соединяют с трубопроводом напрямую на дне траншеи, а контрольные протекторы - через контрольно-измерительные колонки (КИК)
По схеме с ГП протекторы, электрически соединенные между собой в группу, горизонтально размещают в отдельной траншее глубиной не менее 1.8 м и шириной не менее 0.15 м (при применении стержневых неупакованных в активатор протекторов диаметром до 80 (мм) и 0.25 м (при применении упакованных протекторов), вырытой параллельно защищаемому трубопроводу на расстоянии 3-5 м от него. Длина траншей и расстояние между ними определяются расчетом. Посередине траншею для протектора соединяют с траншеей для трубопровода траншеей шириной не менее 1м. Все групповые протекторы электрически соединяют с трубопроводом через КИК Применение ИФ аналогично схеме с РП
В современной практике признано наиболее целесообразным комбинировать протекторную (так же как и катодную) защиту с защитными покрытиями. Защитный эффект комбинированной защиты необычайно высок.
Если непокрытый стальной трубопровод, уложенный в грунт, требует установления магниевых протекторов через каждые 30 м, от изолированный трубопровод защищается одним таким же протектором на протяжении 8 км.
Преимущества протекторной защиты заключаются в необычайной простоте, достаточной эффективности, высоком уровне рентабельности. Недостатками протекторной защиты являются некоторая стабильность защитного тока в процессе эксплуатации (за счет частичной пассивации протектора), относительно малый срок службы протекторов, а также меньшая по сравнению с катодной эффективность защиты.
2.3.4 Расчет протекторной защиты водоводов
Исходные данные:
диаметр dт= 0,159 м,
толщина стенки δ =0,005 м,
длина Lт =4500 м,
средняя глубина укладки hт =1,5 м;
наружная изоляция – полиэтиленовая пленочная (измерения сопротивления изоляции методом катодной поляризации не проводились, изоляция прошла контроль сплошности искровым дефектоскопом ДИ-74 в цехе после нанесения покрытия и в поле после изоляции полевых стыков, выполнены ремонт обнаруженных дефектов и повторный дефектоскопический контроль прибором ДИ-74).
Таблица 1. Распределение удельного сопротивления грунта ρ1 вдоль трассы:
| Участки, м | 0-600 | 600-1200 | 1200-2000 | 2000-2500 | 2500-3500 | 3500-4500 |
| Длины участков t1, м | 600 | 600 | 800 | 500 | 1000 | 1000 |
| ρ1, Ом м | 18 | 25 | 32 | 20 | 39 | 22 |
Расчет параметров протекторной защиты
Принимаем сопротивление изоляции через 2 недели после засыпки трубопровода Rн = 6000 ОМ м2.
Рассчитываем начальное сопротивление изоляции (через 1 год после засыпки, когда поры и дефекты покрытия заполнены влагой и грунтом):
Rн (О) = К Rи (1)
Rн (О) = 0,5 6000 = 3000 ОМ м2
Рассчитываем сопротивление изоляции на конечный срок эксплуатации Т=15 лет:
Rи =Rи (0) ехр(-λТ) (2)
Rи= 3000 ехр (-0,125 15) = 460 ОМ м2
Определяем среднее по трассе значение удельного сопротивления грунта:
ρ=
(3)
ρ
5. Так как минимальное и максимальное значения удельного сопротивления грунта участков отличаются от среднего значения не более чем в 2 раза, а диаметр трубопровода по всей длине одинаков, то трубопровод считаем однородным по исходным параметрам
6. Рассчитываем продольное сопротивление водопровода:
r =
(4)
r
Ом/м
7. Рассчитываем переходное сопротивление водопровода:
R=
(5)
![]()
7.1. Определяем нулевое приближение
R0=![]()
7.2. Подставляя значение нулевого приближения в формулу (5) находим первое приближение:
Ом м
7.3. Подставляя это значение в (5), получаем второе приближение:
R2=
Ом м
7.4. Поскольку значения двух последних приближений совпали, то принимаем R=994 Ом-м.
8. Значение расстояния между протекторами L определяем из табл.
Таблица 2. Расстояние между протекторами L, при схеме с РП (в числителе в метрах в знаменателе в плетях)
| Диаметр трубопровода, dт, м | Сопротивление изоляции Rи, Ом*м2 | ||||
| 250 | 350 | 500 | 700 | 1000 | |
| 0,089 | 264/8 | 363/11 | 528/16 | 726/22 | 1056/32 |
| 0,114 | 198/6 | 297/9 | 429/13 | 594/18 | 858/26 |
| 0,159 | 165/5 | 231/7 | 330/10 | 462/14 | 660/20 |
| 0,219 | 132/4 | 198/6 | 264/8 | 363/11 | 528/16 |
| 0,273 | 99/3 | 132/4 | 198/6 | 264/8 | 396/12 |
| 0,325 | 66/2 | 99/3 | 132/4 | 198/6 | 264/8 |
| 0,426 | 66/2 | 99/3 | 132/4 | 198/6 | 264/8 |
| 0,530 | 66/2 | 99/3 | 132/4 | 198/6 | 264/8 |
Ближайшие к найденному значению сопротивления изоляции (Rи=460) табличные значения составляют Rин=350 и Rик=500 Ом м2. Для диаметра dТ=0,159 находим: L(350) =231м, L(500) =330м. По интерполяционной формуле определяем:
Д=Д(Кин)-( Ки-Кин)![]()
(6)
L=![]()
м
в плетях это составит 304/33=9 плетей.
9. Из рис. 3 по ρ=26 Ом м и dТ=0,159 м находим длину каждого протектора Lп =4,5м. При длине стержней Lс =1 м это 4,5 стержня (стержни можно распиливать пополам).

Рис. 6. Номограмма для определения длины, протектора (протекторной сборки) при схеме защиты с распределенным протектором (РП). Цифры у кривых - диаметры трубопровода в мм
10. Рассчитываем требуемый диаметр протектора по сроку службы Тп по формулам:
dп=
(7)
(8)
10.1. Задаемся dп =0,04 м и рассчитываем сопротивление протекторов:
Rп=
(9)
Rп=
Ом
10.2. Рассчитываем силу тока протекторов (принимаем Rпр=0,01Ом):
IП =
(10)
IП
А
10.3. Рассчитываем КПД протектора (значения коэффициентов для МП-3 находим из таблицы 4: а=0,45, b=0,37, c=6,3).
Таблица 3. Значения коэффициентов a, b и c для магниевых протекторов.
| Тип сплава | a | b | с |
| МП-1, МА8Цч, МА8ЦБч | 0,5 | 0,375 | 7,3 |
| Мл16, МП-2, 3, 4 | 0,45 | 0,37 | 6,3 |
| Мл15 (КМПО) | 0,35 | 0,26 | 5,4 |
= 0,34 или 34 %
10.4. Рассчитываем диаметр протектора:
dп=
м
10.5. Уточняем сопротивление растеканию протектора с учетом найденного диаметра:
Rп=
Ом м
10.6. Уточняем силу тока:
IП =
А
10.7. Уточняем КПД:
= 0,29
10. 8. Уточняем диаметр протектора:
dп=
м
10.9. Еще раз уточняем параметры с учетом этого диаметра: Rп=5,16 Ом, IП=0,113 А, η=0,28, dп=0,068 м.
Значения двух последних приближений dп близки между собой (разница 3%), поэтому принимаем dп=0,068 м
11. Определяем количество параллельных рядов протекторных стержней в каждой точке:
N =( dп/ dc)2 (11)
N=(0.068/0.04)2=3
12. Таким образом параметры протекторной защиты следующие:
- расстояние между протекторами L=304 м или 9 плетей;
- длина протектора LП=4,5м;
- длина стержней dc=0,04 м;
- стержни общей длиной по 4,5 м размещают в каждой точке 3-мя параллельными рядами.
2.3.5 Ингибиторная защита трубопроводов
Наиболее эффективный метод защиты трубопроводов – ингибиторы, так как их легко применять при существующей технологии закачки воды.
В настоящее время большая часть нефтегазовых месторождений находится в поздней стадии разработки, когда снижается добыча и резко возрастает обводненность нефти. Такие месторождения характеризуются значительными осложнениями в процессах добычи, сбора и подготовки нефти, связанными с образованием стойких нефтяных эмульсий, отложениями АСПО, неорганических солей, наличием механических примесей, коррозионным разрушением оборудования и нефтепроводов.
Увеличение коррозионной активности добываемой совместно с нефтью воды на данном этапе является серьезной проблемой. Наиболее эффективным и технологически несложным защитным мероприятием является ингибиторная защита.
Основным назначением ингибиторов коррозии является снижение агрессивности газовых и электролитических сред, а также предотвращение активного контакта металлической поверхности с окружающей средой. Это достигается путем введения ингибитора в коррозионную среду, в результате чего резко уменьшается сольватационная активность ее ионов, атомов и молекул. Кроме того, падает и их способность к ассимиляции электронов, покидающих поверхность металла в ходе его поляризации. На металле образуется моно- или полиатомная адсорбционная пленка, которая существенно ограничивает площадь контакта поверхности с коррозионной средой и служит весьма надежным барьером, препятствующим протеканию процессов саморастворения. При этом важно, чтобы ингибитор обладал хорошей растворимостью в коррозионной среде и высокой адсорбционной способностью как на ювенильной поверхности металла, так и на образующихся на нем пленках различной природы.
По механизму действия ингибиторы делятся на адсорбционные и пассивационные.
Ингибиторы-пассиваторы вызывают формирование на поверхности металла защитной пленки и способствуют переходу металла в пассивное состояние. Наиболее широко пассиваторы применяются для борьбы с коррозией в нейтральных или близких к ним средах, где коррозия протекает преимущественно с кислородной деполяризацией. Механизм действия таких ингибиторов различен и в значительной степени определяется их химическим составом и строением.
Различают несколько видов пассивирующих ингибиторов, например, неорганические вещества с окислительными свойствами (нитриты, молибдаты, хроматы). Последние способны создавать защитные оксидные пленки на поверхности корродирующего металла. В этом случае, как правило, наблюдается смещение потенциала в сторону положительных значений до величины, отвечающей выделению кислорода из молекул воды или ионов гидроксила. При этом на металле хемосорбируются образующиеся атомы кислорода, которые блокируют наиболее активные центры поверхности металла и создают добавочный скачок потенциала, замедляющий растворение металла.
Возникающий хемосорбционный слой близок по составу к поверхностному оксиду.
Большую группу составляют пассиваторы, образующие с ионами корродирующего металла труднорастворимые соединения. Формирующийся в этом случае осадок соли, если он достаточно плотный и хорошо сцеплен с поверхностью металла, защищает ее от контакта с агрессивной средой. К таким ингибиторам относятся полифосфаты, силикаты, карбонаты щелочных металлов.
Отдельную группу составляют органические соединения, которые не являются окислителями, но способствует адсорбции растворенного кислорода, что приводит к пассивации. К числу их для нейтральных сред относятся бензонат натрия, натриевая соль коричной кислоты. В деаэрированной воде ингибирующее действие бензоата на коррозию железа не наблюдается.
Частицы адсорбционных ингибиторов (в зависимости от строения ингибитора и состава среды они могут быть в виде катионов, анионов и нейтральных молекул), электростатически или химически взаимодействуя с поверхностью металла (физическая адсорбция или хемосорбция соответственно) закрепляются на ней, что приводит к торможению коррозионного процесса.
Следовательно, эффективность ингибирующего действия большинства органических соединений определяется их адсорбционной способностью при контакте с поверхностью металла. Как правило, эта способность достаточно велика из-за наличия в молекулах атомов или функциональных групп, обеспечивающих активное адсорбционное взаимодействие ингибитора с металлом. Такими активными группами могут быть азот-, серо-, кислород- и фосфорсодержащие группы, которые адсорбируются на металле благодаря донорно-акцепторным и водородным связям.
Наиболее широко распространенными являются ингибиторы на основе азотсодержащих соединений. Защитный эффект проявляют алифатические амины и их соли, аминоспирты, аминокислоты, азометины, анилины, гидразиды, имиды, акрилонитрилы, имины, азотсодержащие пятичленные (бензимидозолы, имидазолины, бензотриазолы и т.д.) и шестичленные (пиридины, хинолины, пиперидины и т.д.) гетероциклы.
Большой интерес представляют соединения, содержащие в молекуле атомы серы. К ним относятся тиолы, полисульфиды, тиосемикарбазиды, сульфиды, сульфоксиды, сульфонаты, тиобензамиды, тиокарбаматы, тиомочевины, тиосульфокислоты, тиофены, серосодержащие триазолы и тетразолы, тиоционаты, меркаптаны, серосодержащие альдегиды, кетосульфиды, тиоэфиры, дитиацикланы и т.д.
Из фосфорсодержащих соединений в качестве ингибиторов коррозии используются тиофосфаты, пирофосфаты, фосфорамиды, фосфоновые кислоты, фосфонаты, диалкил- и диарилфосфаты.
Кислород обладает наименьшими защитными свойствами в ряду гетероатомов: кислород, азот, сера, селен, но на основе кислородсодержащих соединений возможно создание высокоэффективных ингибиторных композиций.
Нашли применение пираны, пирины, диоксаны, фенолы, циклические и линейные эфиры, эфиры аллиловых спиртов, бензальдегиды и бензойные кислоты, димочевины, спирты, фураны, диоксоланы, ацетали, диоксоцикланы и др.
В последние годы при разработке ингибиторов коррозии наметилась тенденция к применению сырья, содержащего переходные металлы, комплексы на их основе и комплексообразующие соединения, которые взаимодействуют с переходными металлами, присутствующими в электролите или на защищаемой поверхности.
Доказано, что на основе таких соединений и комплексов , используя в качестве сырья отходы катализаторных производств и отработанные катализаторы, можно создать высокоэффективные экологически чистые ингибиторы коррозии углеродистых сталей в водных средах. К наиболее изученным относятся соединения и комплексы на основе органополимолибдатов, ароматических и алифатических аминов, гидразидов некоторых органических кислот, триазолов, включающих Zn,Ni, Al,Co и их соли. Хемосорбция комплексов на поверхности стали происходит в результате взаимодействия комплексного аниона, который образуется при диссоциации комплекса в водных средах, с электронами незавершенных d-орбиталей железа.
К сожалению, используемые реагенты не всегда обеспечивают достаточно высокий защитный эффект. Даже в условиях одного НГДУ или месторождения на разных участках этот показатель может существенно различаться. Это может быть связано с растворимостью (диспергируемостью) ингибитора в пластовых флюидах, низкой степенью его совместимости с пластовыми водами, неправильным подбором реагента для конкретных условий. Обычно на практике эту проблему решают, увеличивая дозировку реагента, что тоже не всегда дает нужный эффект. Следовательно, необходимо создание новых ингибиторных композиций, которые могли бы обеспечивать высокий защитный эффект в широком диапазоне условий применения либо улучшение качества уже существующих составов.
Таким образом, для решения сложных задач, связанных с коррозионным разрушением оборудования и трубопроводов, необходимо создание новых ингибиторных композиций или применение физических методов воздействия на коррозионные среды, или же совместное использование химических и физических методов.
Технологическая схема подачи ингибитора показана на рисунке 4.
Рис 4 Технологическая схема подачи ингибитора коррозии.
К блокам, предназначенным для дозированного ввода ингибитора, в бочках подвозят ингибитор коррозии. Откуда ингибитор по ингибиторной линии с помощью шестеренчатого насоса (Ш-5) перекачивают в технологическую емкость, предназначенную для подготовки и хранения ингибитора.
Блок разделяют на 2 отсека: технологический и щита контроля автоматики. В технологическом отсеке смонтированы: шестеренчатый насос, который по мимо указанной выше функции осуществляет периодическую циркуляцию ингибитора по схеме «емкость – насос – емкость», что в свою очередь предотвращает загустевание ингибитора. Емкость технологическая снабжена электронагревателем для подогрева ингибитора и указателем уровня.
Из технологической емкости ингибитор подается в дозировочный насос. Дозировочный насос – регулируемое оборудование для дозирования жидкостей. В дозировочном насосе предусмотрена система регулирования хода плунжера между нулем и максимальной величиной, согласно его функционально-конструктивным характеристикам. Регулирование осуществляется при помощи маховика, расположенного на редукторе. Отсчет урегулированной величины осуществляется на градуированной шкале в единицах хода (мм).
Затем ингибитор из дозировочного насоса подается в водовод..
Необходимая дозировка ингибитора рассчитывается в лабораторных условиях путем стендовых испытаний.
2.4 Ингибиторы коррозии, применяемые в НГДУ «Лениногорскнефть»
В условиях НГДУ «Лениногорскнефть» в настоящее время для защиты трубопроводов в системе ППД применяются следующие ингибиторы коррозии: Викор-1А, ТНПХ-21 «б», СНПХ-6301 «кз», Амфикор, Тинкор, СНПХ-6030 «б», Альпан, Напор-1007.
Характеристика приведенных ингибиторов коррозии приведена в таблице
Таблица 4. Характеристика ингибиторов коррозии, применяемых в НГДУ «Лениногорскнефть»
| Название | Назначение | Растворимость | Рекомендуемые технологии и дозы г/м3 | |
| Система ППД | нефтесбор | |||
| Викор-1А | Защита оборудования, металлов в водонефтяных средах в присутствии сероводорода и углекислого газа | Водоинспергируемый | 50 | 50 |
| ТНПХ-21 «б» | Защита от коррозии нефтепромыслого оборудования в кислород и сероводородсодержащих средах | Малорастворимый, водоинспергируемый | 50 | 50 |
| СНПХ-6301 «кз» | Защита от коррозии нефтепромыслового оборудования | Водоинспергируемый | 50 | 50 |
| Амфикор | Защита оборудования в минерализованных сероводородсодержащих водах | Водорастворимый | 25 | 50 |
| Тинкор | Защита оборудования в минерализованных сероводородсодержащих водах | Малорастворимый, водоинспергируемый | 100 | 150 |
| СНПХ-6030 «б» | Защита от внутренней коррозии трубопроводов системы ППД и системы сбора обводнённой нефти. В высокоминерализованных средах, содержащих сероводород и углекислый газ. | Водоинспергируемый | 50 | 50 |
| Альпан | Защита от коррозии нефтепромыслового оборудования в кислород и сероводородсодержащих средах | Водорастворимый | 25 | 50 |
| Напор-1007 | Защита трубопроводов системы ППД, системы сбора обводнённой нефти. В нефтепромысловых средах, содержащих сероводород, углекислоту, СВБ, при наличии кислорода не более 1 мг/л | Водоинспергируемый | И.К.-30 Бакте-рицид 150 |
И.К.-50 Бактерицид 150 |
Наиболее широкое применение в НГДУ «Лениногорскнефть» нашел ингибитор коррозии СНПХ-6301 «кз», вследствие его относительной дешевизны и высокой технологической эффективности.
2.5 Контроль эффективности ингибиторной защиты трубопроводов
Контроль скорости коррозии трубопроводов, как фоновой, так и с ингибиторами коррозии, производится с помощью УКК, в которых могут использоваться три метода определения скорости коррозии:
- гравиметрический (образцы свидетели}:
- электрохимический (двух или трех электродный коррозиметр, измеряющий поляризационное сопротивление при линейной поляризации);
- резистометрический (коррозиметр, измеряющий электрическое сопротивление стального образца).
Гравиметрический и резистометрический методы используются в любых водных, безводных и смешанных коррозионных средах.
Электрохимический метод используют только в минерализованных водных средах, а также в прямых водонефтяных эмульсиях, в которых внешней фазой является вода. В последнем случае должна быть устранена возможность загрязнения датчиков нефтью.
Резистометрический метод может использоваться в любых средах, но в условиях преобладания локальной коррозии может давать существенные погрешности.
Гравиметрические УКК монтируют на всех точках контроля коррозии.
Электрохимические УКК монтируют рядом с гравиметрическими или самостоятельно на нефтепроводах с расслоенным режимом течения водонефтяной смеси и водоводах, на которых имеется необходимость оперативного мониторинга коррозии (например, особо ответственные трубопроводы; трубопроводы, где проходятся опытно промысловые испытания новых ингибиторов коррозии и реагентов комплексного действия).
Ввод образцов-свидетелей и электрохимических зондов УКК производится через лубрикаторные устройства с проходным сечением отсекающего крана или задвижки диаметра 50 или 100 мм. Зонды электрохимических коррозиметров могут быть размещены в трубопроводах непосредственно, путем врезки в трубопровод. Такие зонды обычно извлекают и в зависимости от скорости коррозии они, могут проработать несколько лет; их удобно устанавливать вне обслуживаемых площадок (в поле).
Лубрикаторные устройства устанавливают на прямых участках трубопроводов на расстоянии не менее 10 диаметров от поворотов и не менее 5 диаметров до поворотов.
Определение фоновой скорости коррозии и скорости коррозии с ингибиторами коррозии или реагентом комплексного действия производится на одном и том же УКК. При этом на период определения фоновой скорости коррозии подачу ингибитора коррозии или реагента комплексного действия прекращают.
УКК па трубопроводах, как правило, устанавливают :
- в конце каждого обрабатываемого ингибитором коррозии или реагентом комплексного действия нефтепровода на входе товарного парка или установки предварительного сброса воды;
- в конце защищаемого трубопровода перед врезкой в другой трубопровод в том случае, если, цель защиты трубопровода после врезки не ставится;
- в конце особо ответственного трубопровода перед врезкой в другой трубопровод;
- в промежуточных точках длинных трубопроводов, если удаление точки дозирования ингибитора коррозии превышает 10 км.;
- в конце защищаемого ингибитором коррозии или реагентом комплексного действия трубопровода, соединяемого на площадках ГЗНУ или ДНС с другим защищенным или незащищенным трубопроводом. Размещение УКК на месте дозирования ингибитора коррозии или реагента комплексного действия необязательно, так как это не дает однозначной информации о защищенности по всей длине трубопровода. На трубопроводах электроды электрохимической УКК размещают на минимальном расстоянии от нижней образующей. Размещение образцов-свидетелей в гравиметрических УКК производится с помощью стандартной кассеты, устанавливаемой вертикально в самой нижней части поперечного сечения трубопровода.
Чаще всего для оценки защитной эффективности ингибиторов используют гравиметрический метод определения скорости коррозии металлов, дополняя его тестированием образцов, на которые тем или иным способом нанесен исследуемый ингибитор. Степень защиты ингибитора вычисляют путем сопоставления экспериментальных данных, полученных на неингибированных и ингибированных образцах.
Гравиметрический метод определения скорости коррозии металлов можно применять в двух вариантах:
1 – определение скорости коррозии по увеличению массы образцов – свидетелей.
2 - определение скорости коррозии по потере массы образцов -свидетелей.
Скорость образцов в первом варианте вычисляют по формуле :
Vум =
(12)
где Vум = скорость коррозии образца, определения по увеличению его массы, г/м2 ч;
m0 = 16,3025 г – масса необходимого образца;
m1 = 16,3206 г – масса образца с продуктами коррозии;
S = 0,00265 м2 – площадь поверхности образца;
t = 7 дней=168 часов – продолжительность испытаний;
n = 1,1 – коэффициент, зависящий от состава продуктов коррозии.
а)
Vум = ![]()
-без ингибитора коррозии
б) m1 = 16,3061 г – масса образца с продуктами коррозии;
Vум = ![]()
- с ингибитором коррозии.
Формула (12) применима только в тех случаях, когда известен химический состав продуктов коррозии, который может быть установлен специальными методами. Это является существенным недостатком первого варианта гравиметрического метода, так как он может быть использован в основном для исследования газовой коррозии, при которой на поверхности металла образуется негидратированная опись, что обусловлено невозможностью образования слоя влаги при высокой температуре. Преимуществом первого варианта является возможность наблюдения за кинетикой процесса на одних и тех же образцах, поскольку прослеживается увеличение их массы.
В случае реализации второго варианта продукты коррозии удаляют различными составами, взаимодействующими не с основным металлом, а с продуктами коррозии. Для того, чтобы убедиться в отсутствии химического взаимодействия между металлом и очищающим составом или получить данные о растворимости в последнем основного металла, ставят так называемую «слепую» пробу, то есть обрабатывают неэкспонированные в коррозионной среде образцы.
Скорость коррозии во втором варианте вычисляют по формуле:
Vпм =
(13)
где Vпм = скорость коррозии образца, определенная по потере его массы, г/м2 ч;
m2 = 16,2891 г – масса образца после удаления продуктов коррозии.
а) Vпм = ![]()
- без ингибитора коррозии
б) m2 = 16,2998 г – масса образца после удаления продуктов коррозии;
Vпм = ![]()
- с ингибитором коррозии.
По потере массы образцов можно оценивать коррозионную стойкость в баллах, предполагая, что металл разрушается равномерно.
Среднее значение скорости коррозии по глубине растворения металла Vгр вычисляют, используя данные о Vпм:
Vгр =
(14)
где 8,76 – переводной коэффициент, зависящий от природы металла;
V=![]()
![]()
- удельная масса образца.
а) Vгр = ![]()
- без ингибитора коррозии
б) Vгр = ![]()
- с ингибитором коррозии
Второй вариант гравиметрического метода определения скорости коррозии металла имеет ряд недостатков: практически весьма сложно удалить все продукты коррозии с поверхности, не воздействуя на основной металл; невозможно определить скорость коррозионных процессов, протекающих неравномерно.
2.6 Анализ порывности трубопроводов в системе ППД
Протяженность водоводов в системе ППД в НГДУ «Лениногорскнефть» по данным на июль 2004 года составляет 1248 км. Ингибиторная защита направлена на повышение надежности и увеличения срока службы трубопроводов, повышение экологической безопасности объектов, а также на снижение количества порывов, приводящих к увеличению расходов по обслуживанию трубопроводов (ликвидация порывов)
Как видно из графика в 1996 году было обработано 10,5 млн. м3 жидкости. Количество ингибиторов составило 697 тонн. В 1997-1998 гг. количество подаваемых ингибиторов снизилось до 505-551 т. соответственно. Снижение объемов закачки связано с уменьшением количества порывов. Так если в 1996 годы произошло 264 порыва водоводов, то в 1999 году количество порывов снизилось до 96, что на 64% меньше.
В 2000-2002 гг. идет резкое возрастание количества закаченного ингибитора, но из графика видно, что повышение количества закаченного ингибитора существенно не влияет на количество порывов (что связано с не вовремя проведенными стендовыми испытаниями, по выявлению наиболее технологически эффективного и экономически выгодного ингибитора коррозии). Поэтому после 2002 года идет снижение количества закачиваемого ингибитора.
Для определения наиболее выгодного ингибитора коррозии необходимо проводить стендовые испытания, которые были проведены отделом техники и технологии защиты от коррозии института "Тат-НИПИнефть". Работы проведены с использованием стендовой установки. Для каждого объекта, с которого сточная вода подается в систему ППД, определен свой, наиболее эффективный ингибитор коррозии.
Таблица 5. Результаты стендовых испытаний ингибиторов коррозии очистных сооружений Лениногорского товарного парка НГДУ «Лениногорскнефть».
| Марка ингибитора | Дозировка г/м3 | Скорость коррозии, мм/год | Защитный эффект, % | |
| без ИК | с ИК | |||
| Напор-1007 | 30 | 0,150 | 0,134 | 10 |
| СНПХ-6302Б | 50 | 0,150 | 0,062 | 58 |
| СНПХ-6301 КЗ | 50 | 0,093 | 0,016 | 83 |
| СНПХ-6030Б | 50 | 0,093 | 0,070 | 25 |
| Амфикор | 50 | 0,083 | 0,052 | 37 |
Из представленных в таблице результатов видно, что наиболее высокую эффективность показал ингибитор коррозии СНПХ-6301КЗ (83 %). На очистных сооружениях Лениногорского товарного парка рекомендуется подавать ингибитор коррозии СНПХ-6301КЗ. Корректировку норм подачи ингибитора необходимо проводить по результатам измерения скоростей коррозии на узлах коррозионного контроля.
Как следует из представленных выше результатов стендовых испытаний на объектах системы ППД "НГДУ "Лениногорскнефть" высокий защитный эффект показали ингибиторы коррозии Напор-1007 и СНПХ-6301КЗ. Данные ингибиторы обладают высоким эффектом последействия и, соответственно, при подаче их по технологии периодического дозирования, согласно РД 153-39.0-250-02 "Инструкция по защите футерованных полиэтиленом водоводов путем периодической подачи ингибиторов коррозии", можно добиться значительного снижения расхода, по сравнению с непрерывной подачей.
2.7 Новые технологии ингибиторной защиты
В последнее время в ОАО "Татнефть" введен режим экономии материальных затрат. Немалых средств требует применение ингибиторов коррозии. В связи с этим актуальным становится широкое внедрение новых технологий ингибиторной защиты трубопроводов систем нефтесбора и ППД, разработанных в институте ТатНИПИнефть, которые позволяют экономить расход ингибиторов коррозии.
Одной из таких технологий является ингибиторная защита футерованных полиэтиленом водоводов сточных вод методом периодического дозирования. Вопрос необходимости разработки такой технологии появился еще в начале 90-х гг. в связи с массовым внедрением МПТ. Количество порывов водоводов системы ППД в результате этого резко уменьшилось, а объемы применения ингибиторов коррозии оставались практически на одном уровне. В отдельных НГДУ пытались уменьшить дозировки ингибиторов, но это привело лишь к снижению их защитной эффективности. Известно, что независимо от площади защищаемой поверхности, объемная концентрация ингибитора коррозии в агрессивной фазе должна быть не ниже защитной.
По данным исследований института и лабораторий коррозии НГДУ значительная часть ингибиторов коррозии в реальных условиях водоводов адсорбируется на твердых взвешенных частицах. Такие потери приводят к необходимости повышения дозировок ингибиторов выше защитной концентрации. Существовали определенные надежды на то, что поверхность полиэтилена может служить своеобразным аккумулятором, отдающим ингибитор после остановки его подачи. Однако эксперименты показали, что полиэтилен обладает низкой аккумулирующей способностью.
Значительно снизить расход ингибиторов без уменьшения защитной эффективности позволяет эффект последействия. Этот эффект заключается в том, что после прекращения подачи ингибитора его пленка сохраняется на защищаемой поверхности определенное время. Лабораторные исследования показывают, что водорастворимые ингибиторы обладают незначительным эффектом последействия, поэтому не допускают прекращения подачи. Для периодического дозирования необходимо использовать маслорастворимые вододиспергируемые ингибиторы.
Исследования показали, что в порядке возрастания времени последействия промышленно применяемые в ОАО "Татнефть" ингибиторы можно расположить в ряд: Рекод-608 - СНПХ-6301 КЗ - Нефтехим-1 - СНПХ-6030.
Эффект последействия и был заложен в основу технологии периодического дозирования ингибиторов коррозии. Технология прошла приемочные испытания в системе ППД Акташских очистных сооружений НГДУ "Заинскнефть".
Периодическое дозирование ингибитора коррозии проводилось при следующих технологических параметрах:
- время дозирования ингибитора коррозии в цикле - 8 часов;
- концентрация ингибитора во время подачи - 255 г/м ;
- частота обработки - 1 раз в двое суток.
Увеличение концентрации ингибитора коррозии при периодической подаче по сравнению с непрерывным дозированием вызвано необходимостью быстрого формирования устойчивой защитной пленки.
При указанных выше параметрах фактический средний расход ингибитора коррозии СНПХ-6301 КЗ составил 49 г/м3 сточной воды, что на 30% ниже по сравнению с технологией постоянного дозирования. При этом защитный эффект, определенный по образцам - свидетелям, установленным в 5 разных точках водоводов, в том числе на самых дальних КНС, сохранился на прежнем уровне. В настоящее время осуществление технологии продолжается и проводится дальнейшая оптимизация параметров.
2.8 Выводы и предложения
На борьбу с коррозией трубопроводов, приводящей к частым их порывам, в НГДУ «Лениногорскнефть» и в частности в ЦППД затрачивают огромные финансовые и материальные средства. Но к сожалению полностью предотвратить коррозию трубопроводов пока при существующих методах борьбы с ней невозможно.
Качественное улучшение в работе по борьбе с коррозией по моему мнению связано со следующими вопросами:
разработка эффективной и гибкой технической политики борьбы с коррозией трубопроводов;
научно-методическое обеспечение исследовательских работ;
материально-техническое обеспечение планируемых мероприятий;
Для борьбы с коррозией трубопроводов в ЦППД НГДУ «Лениногорскнефть» применяются следующие методы:
Применение труб с защитными покрытиями.
Протекторная защита.
Ингибирование.
Для более результативной борьбы с коррозией трубопроводов в системе ППД я предлагаю использовать:
Комбинированные методы борьбы с коррозией, т.к. при этом эффективность защиты трубопроводов значительно возрастает, что влечет за собой увеличение срока службы трубопроводов и, соответственно, к снижению материальных и трудовых затрат на их обслуживание.
Ингибирование водоводов с периодической подачей ингибитора коррозии, что позволяет при равных защитных эффектах снизить капитальные вложения.
3. Охрана труда и противопожарная защита
3.1 Охрана труда, техника безопасности и противопожарная защита на объектах ППД НГДУ «Лениногорскнефть»
При проведении работ по повышению нефтеотдачи должны строго соблюдаться общие требования техники безопасности, вытекающие из действующих правил и инструкций нефтегазодобывающей промышленности. Так, все рабочие, вновь поступающие на предприятие или переводимые из одного участка работы на другой, должны пройти производственный инструктаж по технике безопасности. Содержание инструктажа должно охватывать все виды работ, выполняемых конкретным работником в пределах профессии, на которую он принят на работу.
Находясь на рабочих местах, рабочие должны пользоваться установленной для них специальной одеждой, обувью и индивидуальными защитными приспособлениями. Так при закачке химреагентов работы должны выполняться с применением необходимых средств индивидуальной защиты (костюм брезентовый или хлопчатобумажный с водоотталкивающей пропиткой, сапоги кирзовые, рукавицы комбинированные, зимой куртка и брюки на утепляющей подкладке, респиратор).
Рабочие места и участки работы должны оборудоваться указателями, предупреждающими рабочих об опасностях, а подвижные части механизмов должны ограждаться специальными заградительными щитками. Инструмент, которым пользуются рабочие при проведении работ, должен находиться в исправном состоянии.
При осуществлении поддержания пластового давления закачкой воды на всех объектах системы ППД – кустовые насосные станции, трубопроводы, скважины – должно быть организовано наблюдение за состоянием их исправности. Не допускается наличие утечек воды и газа. При обнаружении утечек газа все работы в зоне возможной загазованности должны быть прекращены.
Не допускается проведение работ в системе ППД при загрязнении рабочего места или прилегающей территории нефтью, при отсутствии должного освещения.
Не допускается проводить ремонтные работы в системе ППД по замене задвижек, контрольно-измерительных приборов и т. п. при наличии давления. При проведении ремонтных работ в насосных или компрессорных станциях пусковые устройства двигателей должны снабжаться плакатами «Не включать – работают люди». Если возникает необходимость проведения работ на скважинах с нефтегазопроявлениями, то должны быть соблюдены правила противопожарной безопасности. Работать следует, находясь с наветренной стороны, и использовать инструмент, не создающий искр при соударении с оборудованием.
При работе с использованием поверхностно-активных веществ (ПАВ) рабочие должны быть обучены правилами обращения с растворами. Не допускается попадание раствора ПАВ на тело и в глаза, поэтому при проведении работ рабочие должны пользоваться защитными очками и резиновыми перчатками. Не допускается стирка спецодежды в растворах ПАВ. Не допускается разлив растворов ПАВ на территории нефтепромысла и попадание их в озера, реки и т. п. При обнаружении утечек растворов ПАВ в системе ППД закачка раствора незамедлительно должна прекращаться.
Меры безопасности при обслуживании электрооборудования. Работа кустовых насосных станций и погружных насосных установок связана с высокими напряжениями. Поэтому для обеспечения безопасности людей металлические части электроустановок, корпуса электрооборудования и приводное оборудование должны быть заземлены и занулены. Для организации безопасного обслуживания электроустановок должны быть четко определены и оформлены распоряжением руководства предприятием границы обслуживания их электротехническим персоналом и назначены ответственные по электрохозяйству.
Электрооборудование состоит из электродвигателя и пускозащитного устройства. Обслуживающий насосную установку персонал должен иметь отчетливое представление об опасностях электрического тока, о правилах электробезопасности и уметь оказывать первую помощь при поражении электрическим током.
За исправное состояние электрооборудования несет ответственность служба главного энергетика предприятия.
При осмотре электрооборудования убеждаются в исправности пускозащитного устройства электродвигателя, обращают внимание на состояние изоляции пускозащитного устройства, кабеля, заземляющей проводки. Проверяют нагрузку электродвигателя, а также убеждаются в отсутствии нагрева подшипников.
Электромонтер должен работать в диэлектрических перчатках с использованием токоискателя, инструмента с изолированными ручками.
Для безопасности работ при обслуживании в ночное время должно быть обеспечено освещение согласно установленным нормам.
При пожарах, поражении человека электрическим током, ненормальной работе оборудования электорооборудование должно быть немедленно отключено.
Пожары на скважинах могут нанести большой материальный ущерб и вызвать несчастные случаи с людьми. Поэтому у устья запрещено пользоваться с огнем, курить, включать электрооборудование, проводить сварочные работы. Загорание следует ликвидировать. Пламя можно погасить сбиванием его сильной струей воды или инертного газа, изоляцией от воздуха и т. д.
Загорание ликвидируют с помощью первичного инвентаря пожаротушения, который должен быть на пожарном посту и в автомашине для исследований скважин.
4. Охрана недр и окружающей среды
4.1 Мероприятия по охране недр и окружающей среды в НГДУ «Лениногорскнефть»
Наиболее актуальными для современного нефтегазодобывающего производства продолжают оставаться три группы взаимосвязанных проблем.
Истощение запасов нефти и газа, и пополнение их за счёт открытия новых месторождений.
Предотвращение загрязнения окружающей среды.
Обеспечение естественного экологического равновесия, сохранение ландшафтов.
Применительно к разработке нефтяных и газовых месторождений в рамках этих проблем можно выделить следующие природоохранительные задачи.
Значительное повышение нефтеотдачи пластов за счёт внедрения новых наиболее эффективных современных методов интенсификации добычи.
Предотвращение образования открытых нефтяных и газовых фонтанов, а также потерь нефти и газа в процессе добычи, подготовки, транспортирования и переработки.
Исключение возможности неконтролируемого обводнения и других вредных влияний на месторождение.
Сохранение чистоты атмосферы, почвы, водоёмов, водоносных горизонтов, подрусловых потоков.
Очистка и утилизация сточных вод, использование, захоронение, уничтожение отходов.
Комплексное, рациональное использование природных, жидких и газообразных углеводородов, попутного нефтяного газа и других веществ, предотвращение потерь, утечек нефти и газа.
Исключительно важное природоохранительное значение имеет проблема оптимизации технологических процессов и операций по добыче, подготовке, транспортировки, и хранению нефти и газа.
Эффективная технология использования совершенного оборудования является одним из главных путей снижения экологической опасности производственных объектов нефтяной и газовой промышленности.
Рациональное использование нефти и газа, устранение потер и утечек диктуется как экономическими, так и экологическими соображениями и включает три направления:
максимальное извлечение нефти и других веществ;
рациональное размещение производственных объектов при минимальном использовании водных, земельных и лесных ресурсов;
предотвращение вредного воздействия этих процессов на окружающую среду.
Охрана природы как научная область раскрывает сущность экологических процессов, дает возможность предвидеть возможные последствия нарушения экологического равновесия и принимать правильные решения.
Технологические процессы, существующие в нефтяной и газовой промышленности, сопровождаются выбросами в почву, водоемы и атмосферу значительных количеств производственных отходов, загрязняющих воду и воздух. Сброс загрязненных сточных вод, содержащих ядовитые органические и неорганические вещества, приводит к уничтожению растительных и рыбных богатств, ограничивает возможность использования водоемов для питьевого и промышленного водоснабжения, для сельского хозяйства, что приводит огромный ущерб народному хозяйству.
Большую опасность на суше представляют промысловые сточные воды в связи с их высокой токсичностью и агрессивностью. Во избежание действия их на окружающую среду следует применять полную утилизацию всех сточных вод – повторная закачка (после очистки) в продуктивные пласты. Внедрение этого мероприятия позволит за счет осуществления замкнутого цикла водопотребления избежать вредного последствия загрязнения водоемов и почвогрунтов при порывах трубопроводов.
Снижению загрязнения на промыслах будут способствовать ликвидация внутрискважинного перетока пластовых вод, осуществление мероприятий по совершенствованию герметизации технологических процессов сбора, подготовки нефти, газа и сточных вод; внедрение методов и средств защиты оборудования от коррозии, блочных установок по дозированию ПАВ и др. Следует широко использовать рациональные схемы рекультивации земель. Рекомендуемые способы снятия и восстановления плодородного слоя почвы позволяет снизить объем земляных работ и, главное, сохранить почвенный покров вокруг скважины.
В НГДУ «Лениногорскнефть» по охране и рациональному использованию водных ресурсов выполняются следующие мероприятия:
капитальный ремонт водоводов;
внедрение металлопластмассовых труб;
использование ингибиторов коррозии для защиты трубопроводов (Нефтехим, Викор, Амфикор, СНПХ);
метод внедрения алюминиевых и магниевых протекторов для защиты от коррозии и запорной арматуры на блоках гребенок;
исследование и цементирование за кондуктором, в том числе подъем цемента за кондуктором;
герметизация эксплуатационной колонны;
доподъем цемента за эксплуатационной колонной;
ликвидация нефтегазопроявлений;
восстановление плодородного слоя земли на месте аварий методом внесения фосфогипса.
5. Организационно-экономический раздел
5.1 Организация труда бригады ЦППД
5.1.1 Организация труда и рабочего места бригады ЦППД
Организация формы, оптимальный численный и профессиональный состав бригады определяют, исходя из содержания и сложности производственного процесса, трудоёмкости работ.
Бригады могут быть комплексными или специализированными, в зависимости от особенностей производства.
На предприятиях нефтяной промышленности могут быть организованны смешанные бригады, если все их члены работают одну смену. Распределение коллективного заработка между членами бригады проводится в соответствии с присвоенными тарифными разрядами и фактически отработанным временем.
Заработанная плата бригады не может быть ниже установленного размера за отработанное время, за исключением случаев предусмотренных законодательством При невыполнении бригадой по её вине производственных показателей оплаты производится за выполненные работы, а премии поощрительные выплаты не начисляются.
Ущерб, причинённый предприятию выпуском некачественной продукции по вине бригады, возмещается из коллективного заработка бригады.
Рабочее место представляет собой участок производственной площади, оснащенный всем необходимым для выполнения определенного производственного задания. В зависимости от степени механизации выполняемых работ рабочие места подразделяют на ручные, машинно-ручные, механизированные и автоматизированные. Существует классификация рабочих мест в зависимости от числа исполнителей (индивидуальные и коллективные), от числа обслуживаемого оборудования (одностаночные и многостаночные), от характера специализации (специализированные и универсальные) и т.д.
Правильно организовать рабочее место - это значит рационально оборудовать и оснастить его всем необходимым, обеспечить нормальные условия работы и снабжения.
Оснащение рабочих мест бывает постоянное и временное. При постоянном оснащении средства оснастки постоянно находятся на рабочем месте, при временном - их доставляют для выполнения отдельных операций.
Большое значение для уменьшения затрат труда и его облегчения имеет рациональная пространственная планировка рабочего места, означающая удобное расположение в зоне труда рабочего производственного оборудования, рабочей мебели, стеллажей для деталей, инструментов и т.д. и позволяющая исключать излишние движения, обеспечивать удобную позу исполнителя, снижать его утомляемость. В этом отношении важно, насколько в машинах, механизмах, приспособления и их размещения учтены санитарно-гигиенические нормы и требования по технике безопасности.
Рабочее место в добыче нефти и газа представляет собой территорию с расположенными на ней скважинами. Основы нефтегазодобычи, предопределяющими организацию рабочего места, его специализацию, оснащения, планировку и обслуживание, являются: большая территориальная разбросанность производственных объектов, вызывающая необходимость переходов от объекта к объекту; отсутствие четкого разделения труда между исполнителями ввиду большого разнообразия трудовых приемов и методов работы.
5.1.2 Численно-квалификационный состав бригады ЦППД
Численно-квалификационный состав бригады ППД устанавливается в зависимости от условий производства работы бригады и трудоёмкости обслуживания КНС по «Нормативам» численности и квалификационному составу рабочих, занятых в цехах и хозяйствах нефтегазодобывающих управлений, утверждённым объединением «Татнефть» и с учётом «Временных поправочных коэффициентов к действующим нормам труда».
Таблица 6. Состав бригады ЦППД
| Должность | Разряд | Количество |
| Мастер | 9 | 1 |
| Оператор ППД | 5 | 1 |
| Слесарь ремонтник | 2-4 | 2 |
| Электросварщик | 3 | 1 |
Бригаду по закачке рабочего агента в пласт возглавляет мастер, назначаемый и освобождаемый от занимаемой должности приказом начальника НГДУ по представлению начальника цеха. Мастер действует в соответствии с положением о мастере по закачке рабочего агента в пласт утвержденным начальником НГДУ.
Все распоряжение относящиеся к производственной деятельности бригады передаются рабочим только через мастера, а в его отсутствии через оператора ППД. Указания мастера являются обязательными для всех подчиненных ему рабочих и могут быть отменены руководством цеха только через него
В своей работе бригада руководствуется законами республики Татарстан, законодательством о труде, уставом АО «Татнефть», приказами акционерного общества, своего предприятия, цеха, настоящим положением, правилами устройства электроустановок, ПТЭ и ПТБ при эксплуатации электроустановок потребителей, правилами пользования электроэнергией, правилами внутреннего трудового распорядка, правилами безопасности в нефтедобывающей промышленности, другими нормативными документами, регламентирующими деятельность бригады.
Бригада активно участвует в разработке и внедрении передовых и безопасных методов и приемов труда, автоматизации и механизации производственных процессов, внедрении мероприятий НОТ по расширению зон обслуживания, применения типовых проектов организации рабочих мест, повышению культуры производства, принимает участие в изобретательстве и рационализации производства, за счет чего добивается повышения производительности труда и сокращению численности.
Бригада принимает участие в разработке своих производственных планов, а также организационно-технических мероприятий по повышению эффективности производства и качества работ, укрепления производственной и трудовой дисциплины.
Бригада принимает участие в конкурсе «Экология», «Повышение культуры производства».
Коллектив бригады принимает практические меры по исследованию передового опыта лучших трудовых коллективов и содействует распространению опыта, накопленного в бригаде.
В бригаде организуется плановая учеба по охране труда у, технике безопасности.
Численно-квалификационный состав подрядной бригады по закачке рабочего агента в пласт устанавливается в зависимости от условий производства работы бригады и трудоемкости обслуживания объектов ППД по «Нормативам численности и квалификационному составу рабочих, занятых обслуживанием наземного оборудования нагнетательных скважин и другого оборудования, привязанного к скважинам», утвержденным объединением «Татнефть» Нормативный численный и квалификационный состав бригады по закачке рабочего агента в пласт утверждается начальником нефтегазодобывающего управления по согласованию с профсоюзным комитетом не позднее 20 числа третьего месяца отчетного квартала на следующий квартал.
5.1.3 Положение о заработной плате, премирование и КТУ
Оплата труда работников бригады по закачке рабочего агента в пласт, в состав которой включен мастер, производится по единому наряду за конечный результат с применением часовых тарифных ставок для рабочих, занятых на закачке рабочего агента в пласт и должностного оклада мастеру.
Не позднее 5 числа каждого месяца бригаде выдается наряд-задание на объем закачки воды с указанием расценки на один м и суммы сдельного заработка за полный объем работы.
Расценка на один определяется по следующей формуле:
![]()
(15)
где: Р - расценка на м3, закаченного агента в руб. и коп.;
Ч - часовая тарифная ставка всех рабочих бригады по закачке рабочего агента в пласт по утвержденному нормативному количественно-квалификационному составу, коп;
К - количество рабочих часов за месяц по графику работы бригады;
Q - план по добыче нефти и газа на месяц, тн.
В случаях, когда количественный состав бригады больше или меньше планового состава, сдельная расценка по наряду корректировке не подлежит.
Если фактический присвоенный разряд рабочих выше нормативного, оплата рабочих производится по нормативному разряду.
Если фактический количественный состав бригады больше планового, общая сумма выплат по сдельному тарифу не может превышать суммы сдельного тарифа для планового состава.
Рабочие бригад по добыче нефти и газа премируются из фонда заработной платы за выполнение и перевыполнение установленных бригадам плана по добыче нефти и газа при условии выполнения ими наряда-задания по обслуживанию скважин в следующих размерах:
за выполнение плана по добыче нефти и газа - 10% сдельного заработка,
за 0,1% перевыполнения плана по добыче нефти и газа - 2%,
за выполнение плана отбора проб - 3%,
за непревышение материальных затрат по бригаде - 2%
Размеры премий, начисленных бригаде из фонда заработной платы, не должны превышать максимального размера - 20%, приработок не более 10% от сдельного заработка.
Членам бригады (рабочим, мастеру) могут устанавливаться надбавки за профессиональное мастерство, высокие достижения в труде и другие льготы.
В целях материальной заинтересованности рабочих в овладении смежными профессиями устанавливается доплата за совмещение профессий.
Доплата за совмещение профессий производится при фактическом высвобождении численности в зависимости от загруженности рабочего по совмещаемой профессии до 50% от тарифной ставки рабочего по основной работе.
Премия за основные результаты работы начисляется на доплаты:
за совмещение профессий (должностей);
на период освоения новых норм трудовых затрат;
на надбавки:
за высокое профессиональное мастерство;
за высокие достижения в труде;
выполнение особо важной работы на срок её проведения.
Премирование мастера бригады по добыче нефти и газа производится по тем же показателям, что и руководимые им рабочие, в соответствии «Положения о премировании ИТР и служащих структурных подразделений НГДУ «Лениногорскнефть».
Сдельный приработок бригады, премии за основные результаты работы бригады и за экономию материальных ресурсов распределяется между членами бригады с учетом фактически отработанного времени и КТУ
КТУ за месяц может быть равным, больше, или меньше единицы в зависимости от индивидуального трудового вклада в общие результаты, определяемого в соответствии с показателями работы и их значимостью.
При распределении с применением КТУ причитывающейся бригаде общей суммы премий из фонда заработной платы, её размер отдельным членам бригады, которым повышены КТУ, может превышать предельный размер премии, предусмотренный положением о премировании (без увеличения сумм премий в целом по бригаде).
Если в бригаде имеется случай прогула, сумма невыплаченной премии нарушителя дисциплины не включается в фонд премирования бригады.
Качество выполненных работ каждому коллективу смежников определяет мастер по закачке рабочего агента в пласт, а бригаде по закачке рабочего агента в пласт - бригады смежников.
Заседание Совета мастеров для установления оценок смежным бригадам проводится по результатам работы за месяц не позднее 5 числа следующего за отчетным.
Премия выплачивается смежным бригадам с учетом полученных оценок.
Таблица 7. Размер снижения премии в зависимости от окончательной оценки.
| Окончательная оценка | Размер снижения премии |
| 4,0 | Премия не снижается, выплачивается полностью. |
| От 3,7 до 4,0 | Премия снижается на 10% |
| От 3,51 до 3,7 | Премия снижается на 15% |
| От 3,0 до 3,5 | Премия снижается на 25% |
При оценке «не удовлетворительно» премия смежной бригаде не выплачивается.
При получении окончательной оценки смежной бригадой «хорошо» и «удовлетворительно», но невыполнение плана закачки в целом по всем обслуживаемым бригадам по закачке рабочего агента в пласт премия смежной бригаде также не выплачивается.
5.2 Технико-экономические показатели по ЦППД, их анализ
Таблица 8. Технико-экономические показатели ЦППД за 2003-2004 гг.
| 2003 г. | 2004 г. | % к 2003 г. | |
| 1. Показатели объема производства | |||
Закачка воды в пласт, тыс. м3 в т.ч. в продуктивные пласты Из них сточных вод Среднедействующий фонд скв. |
9840,8 8362,5 5707,1 740 |
10387,5 8894,0 6094,8 787 |
105,6 106,4 106,8 106,4 |
| 2. Показатели качественного уровня работ | |||
Смета затрат, тыс.р Фонд оплаты труда |
328286 6853 |
478434 9976 |
145,7 145,6 |
Численность работников Средняя заработная плата 1 рабочего Производительность труда |
123 5688 80007 |
124 8230 83770 |
100,8 144,7 104,7 |
Проводя анализ влияния факторов на основные показатели, отмечаем:
Анализируя изменения производительности труда.
а) Влияние объема выполненных работ:
(16)
Чпл - плановая численность;
Q- объем выполненных работ;
Птр -производительность труда.
тыс.р.
б) Влияние изменения численности:
(17)
![]()
; (18)
тыс.р.
Основным фактором роста производительности является увеличение объема выполненных работ.
2) Проанализируем использование фонда оплаты труда (ФОТ):
а) Влияние численности:
(19)
руб.
б) Влияние средней зарплаты:
(20)
руб
руб.
В связи с увеличением численности и увеличением средней заработной платы, фонд оплаты труда увеличился на 320896 руб.
3) Проанализируем изменение объема выпуска продукции.
а) по численности
; (21)
руб./чел.
б) по производительности труда
; (22)
руб./чел.
руб./чел.
Благодаря увеличению производительности труда объем выполненных работ увеличился на 546619 руб./чел.. При этом видно, что изменение численности на рост объема работ существенного влияния не оказывает.
5.3 Расчет сметы затрат
Таблица 9. Смета затрат за 2003-2004 гг.
| Показатели | 2003 г. | 2004 г. план. | % к 2003 г. | |
| план. | ожид. | |||
Вспомог. материалы - прочие материалы, тыс.р. |
29926 12720 |
34017 12712 |
31279 12712 |
91,9 100 |
| Газ от гор. газа | 12 | 12 | 12 | 100 |
| Топливо, тыс.р. | 160 | 160 | 160 | 100 |
Энергия - всего эл. энергия, тыс.р. эл. энергия, тыс.кВт×ч уст. мощность тыс.р. всего эл. энергии пар, тыс.р. |
41072 27258 76379 13289 40547 525 |
38353 26009 79264 11820 37829 524 |
48919 32994 77589 15401 48395 524 |
127,5126,9 97,9 130,3 127,9 100 |
| Фонд опл. труда, тыс.р. | 9990 | 9976 | 9677 | 97,0 |
| Отчисления на соц. нужды, тыс.р. | 3820 | 3816 | 3702 | 97,0 |
Амортизация в том числе, тыс.р. |
57950 20100 |
57872 20096 |
57872 200,96 |
100 100 |
| Текущий ремонт | 630 | 628 | 628 | 100 |
Прочие ден. расходы, тыс.р. Транспорт, тыс.р. Обслуживание уст. мощн., тыс.р. Экология, тыс.р. Прочее, тыс.р. |
90250 9158 31552 140 49400 |
90975 9995 31448 140 49392 |
55027 8495 31000 140 15392 |
60,5 85,0 98,6 100 31,2 |
| Резерв на ремонт основные фонды, тыс.р. | 247452 | 247452 | 247452 | 100 |
| Резерв на отпуск тыс.р. | 1800 | 1800 | 1800 | 100 |
| Резерв по итогам года, тыс.р. | 3152 | 3152 | 3152 | 100 |
| Всего затрат тыс.р. | 486214 | 488213 | 459680 | 94,2 |
| Услуги на сторону тыс.р. | 9878 | 9878 | 9000 | 100,0 |
| Итого затрат, тыс.р. | 476336 | 478335 | 450680 | 95,2 |
| Закачка в пласт, тыс. м3 | 9495 | 10387,5 | 9918,0 | 95,5 |
| Экспл. затр. на 1 м3 | 50,17 | 46,05 | 45,44 | 98,7 |
| Закачка воды от УПТЖ | 3290,6 | 4092,19 | 3860,0 | 94,3 |
| Себестоимость воды от УПТЖ, руб | 4,92 | 5,21 | 4,81 | 92,4 |
| Удельный расход эл. энергии, кВт×ч/м3 | 7,99 | 7,44 | 7,65 | 102,8 |
| Средняя себестоимость эл. энергии, руб/ кВт×ч | 0,357 | 0,328 | 0,425 | 129,6 |
| эл. энергия для расчета удельного расхода эл. энергии | 75886 | 77278 | 75855 | 98,2 |
Анализируя затраты по ЦППД НГДУ «Лениногорскнефть» за 2004 год в сравнении с предшествующим 2003 годом видно что затрата выросли с 373458 тыс.р. до 488213 тыс.руб. (130,7 %).
В увеличении затрат нашло отражение увеличение расходов на вспомогательные материалы на 18359 (217,2 %) тыс.р., прочие материалы на 7601 (248,7 %) тыс.р. В следствии увеличения объема закачки воды в пласт на 546,66 (105,6 %) тыс. м3 увеличились затраты на электроэнергию на 9892 (134,8 %) тыс.р., расходы на топливо также возросли на 130 (533,3 %) тыс.р., расходы на транспорт увеличились на 2951 (141,9 %) тыс.р., отчисления на обслуживание установленных мощностей возросли на 14464 (185,2 %) тыс.р., расходы на охрану окружающей среды и экологию увеличились на 132 (1750,0 %) тыс.р., прочие денежные расходы увеличились на 41111(596,4 %) тыс.р.
Амортизация основных фондов увеличилась на 6202 (112,0 %) тыс.р.. В следствии увеличения заработной платы рабочих и служащих был увеличен фонд оплаты труда на 3123 (145,6 %) тыс.р., также были увеличены отчисления на социальные нужды
Фактические затраты по цеху за 2004 год - 478335 тыс. р., что на 150049 тыс.руб. больше, чем в 2003 году.
5.4 Расчет экономической эффективности ингибиторной защиты
Расчеты экономической эффективности противокоррозионных мероприятий ранее осуществляли в соответствии с РД 33-014-7014-313-86. Методические указания по определению экономической эффективности средств борьбы с коррозией и отложениями, и средств неразрушающего контроля нефтепромыслового оборудования. Это руководство лишь частично отвечает требованиям, предъявляемым к показателям надежности, коррозионной стойкости и экологической обстановки на объектах нефтегазового комплекса, и в нем не учитываются некоторые статьи затрат на проведение мероприятий по ликвидации последствий коррозии.
Рассмотримпринципиальную методологию оценки экономической эффективности применение ингибитора коррозии в случае защиты системы ППД Их нормативный амортизационный срок составляет 15 лет. Однако реально работоспособность нефтепроводов сохраняется в среднем на протяжении 5,5 лет, а водоводов - 3,5 лет.
Эффективность применения ингибиторов определяется соотношением ущерба от коррозии оборудования в не ингибированных и ингибированных средах.
В стоимость выражении ущерба от коррозии У можно представить в виде суммы затрат, связанных с коррозией С ЗК, и косвенных потерь от коррозии ПК: У=СЗК+ПК
Общую годовую потерю металлофонда определяют по формуле:
Пмi=Мi(1/Таi-/Таi) (23)
где, Пмi-потери металлофонда;
Мi металлозатраты;
Таi, Таi фактический и амортизационный сроки службы.
Приведем расчет годовой экономической эффективности от применения ингибитора сероводородной коррозии Реакор-6, принято применять упрощенную методику подобного расчета, в соответствии с которой учитывают затраты на ликвидацию порывов водоводов из-за коррозии, рекультивацию земли и ингибирование. Это связано с тем, что косвенные потери от коррозии в стоимостном выражении, как правило, значительно ниже.
Прямые затраты
СЗК=СЗК1*n (24)
СЗК =3500*50=175000 руб.
СЗК1- затраты на ликвидацию одного порыва, рекультивацию земли, руб.
n- Количество порывов 100км трубопровода, шт. Затраты на ингибитор
ЗИ=ЦИ*КИ*УИ*р (25)
ЗИ =6000*0,03*125000*1100=24750 руб.
ЦИ - цена одной тонны ингибитора, руб. КИ - дозировка ингибитора, кг/м3
УИ- годовой объем перекачки воды, м 3
Р - плотность воды, кг/м 3
Затраты на амортизацию дозировочных установок
АД - средняя балансовая стоимость одной установки, руб.
КД - количество дозировочных установок на 100км трубопровода, шт.
L - срок службы одной НДУ, лет
Заработная плата персонала дозировочных установок.
Ф=ФДУ*КД (26)
Ф =1200*3=3600 руб.
ФДУ- фонд заработной платы по обслуживанию 1 дозировочной установки, руб.
Годовые затраты и издержки, связанные с применением ингибитора.
И=ЗИ+АД+ФДУ (27)
И =24750+15000+1200=40950 руб.
ЗИ- затраты на ингибитор, руб.
Годовой ущерб от коррозии.
У1=СЗК+ПК (28)
У1=175000+0=175000 руб.
Годовой ущерб от коррозии при применении ингибитора.
У2=(СЗК+ПК=n1/n+И (29)
У2=(175000+0)12/50+40950=82950руб.
n1- количество порывов 100км водовода при применении ингибитора, шт.
n- количество порывов 100км водовода, шт.
И-годовые затраты и издержки, связанные с применением ингибитора, руб.
Годовой экономический эффект,
Э= У 1 - У2 (30)
Э =175000-82950=92050 руб
5.5 Выводы и предложения
Технико-экономические показатели ЦППД включает в себя закачка рабочего агента в пласт, ввод нагнетательных скважин, закачка ПАА ,закачка АХ, себестоимость закачки 1м3 рабочего агента, Среднедействующий фонд скважин, эксплуатационные затраты в том числе транспортные услуги, эксплуатационные затраты с учетом выполненных услуг на сторону, численность работников, фонд заработной платы, среднемесячная заработная плата, соблюдение нормативных остатков на складе.
Сущность технологического процесса ППД заключается в закачке воды в продуктивный пласт через нагнетательные скважины.
Оплата труда в бригаде по поддержанию пластового давления производится по совместно-премиальной системе оплаты, учитываются объективные данные рабочего (разряд, условия труда) и его отношение к труду.
Анализируя метод борьбы с коррозией в ППД наиболее широкое применение из активной защиты получила ингибиторная защита, из-за простоты схемы, а также отпадает необходимость в сооружении катодных станций и источников тока. А из пассивной защиты в НГДУ «ЛН» нашло применение изоляционные покрытия на основе битумов, из-за дешевизны.
Годовой экономический эффект от ингибиторной защиты составил по моим расчетам 92050руб.
Список использованной литературы
1. Габитов А.И. Итоги и перспективы в теории и практике борьбы с коррозией. – Государственное издательство научно-технической литературы «Реактив», - 1998. – 121 с.
2. Государственный доклад о состоянии окружающей природной среды Республики Татарстан. Издательство Природа, 1997 г.
3. Документация НГДУ ''Лениноногрскнефть'' и ЦППД
4. Жданов М.А. Нефтепромысловая геология
5. .Ибрагимов Н.Г., Хафизов А.Р., Шайдаков В.В. Осложнения в нефтедобыче. – Уфа: ООО Издательство научно-технической литературы «Монография», 2003. – 302с.
6. Котик В.Г., Глазнов В.И., Зиневич А.М. Защита от коррозии протяженных металлических сооружений. М.: Недра, 1995г.
7. Куцын П.В. Охрана труда в нефтяной и газовой промышленности. М.: Недра, 1987г.
8. Нагуманов К.Н., Андреев Р.А., Насыбуллин С.М. Защита промысловых трубопроводов от почвенной коррозии. // Нефтяное хозяйство – 2005 №4 стр. 66-69
9. Рахманкулов Д.Л., Бугай Д.Е., Габитов А.И., Голубев М.В., Лаптев А.Б., Калимуллин А.А. Ингибиторы коррозии. - Уфа: Государственное издательство научно – технической литературы «Реактив», – 1997. – Т.1. – 296 с.
10. Юрчук В.А., А.З.Истомин «Расчеты в добыче нефти» М.: Недра, 1987г.
Похожие рефераты:
Южно-Ягунское нефтяное месторождение
Проект реконструкции цеха первичной переработки нефти и получения битума на ОАО «Сургутнефтегаз»
Проектирование техологии бурения наклонно-направленной скважины глубиной 1773 м
Мероприятия по интенсификации добычи нефти на Мишкинском нефтяном месторождении
Нанесение и получение металлических покрытий химическим способом
Сорбционные свойства мха по отношению к микроорганизмам и тяжелым металлам
Отчет о практике специальности Разработка и эксплуатация нефтегазовых месторождений
СНиП 3-42-80 магистральные трубопроводы
Подготовки добываемой газо-водонефтяной эмульсии
Проектное решение по разработке месторождения
Ремонт и обслуживание скважин и оборудования для бурения
Диагностическое обследование и ремонт нефтепровода
Техническое обслуживание и ремонт оборудования (трубопроводы)
Методы защиты от коррозии металлов и сплавов
Термическое отделение для непрерывного отжига металла
Оптимизация технологических режимов работы скважин механизированного фонда