| Похожие рефераты | Скачать .docx |
Реферат: Геодезическое обеспечение при строительстве мостов
Министерство образования Российской Федерации
Сибирская государсвенная геодезическая академия
ИНСТИТУТ ГЕОДЕЗИИ И МЕНЕДЖМЕНТА
КАФЕДРА ИНЖЕНЕРНОЙ ГЕОДЕЗИИ И ИНФОРМАЦИОННЫХ СИСТЕМ
РЕФЕРАТ
По дисциплине: Геодезическое обеспечение информационных систем
На тему : Геодезическое обеспечение при строительстве мостов
Выполнил: Проверил:
Студент группы ИС-5 _____________________________________
Заочного факультета _____________________________________
Бейгул М.В. _____________________________________
НОВОСИБИРСК
2000 год.
Мосты представляют собой сложные искуственные инженерные сооружния , возводимые в местах пересечения дорог,водотоков и тех мест,где нельзя обойтись без моста.Несмотря на различное назначение , техпологию строительства, отличия в строении и характере назначения и даже разные названия , все они имеют одинаковое предназначение - транспортное. После того ,как определено месторасположение , согласовано различными государственными инстанциями (архитектурными,экологическими и др) начинаются основные геодезические работы. К основным геодезическим работам,обеспечивающим строительство мостов,относится:
1. съемка местности и рельефа дна водотока;
2. построение плановой и высотной гедезических разбивочных сетей;
3. разбивка центров и осей устоев и русловых опор моста
4. детальная разбивка тела опор;
5. контроль возведения опор и исполнительная съемка в процессе их возведения;
6. разбивка регуляционных и берегоукрепительных сооружений;
7. разбивка пути на подходах к мосту;
8. разбивочные работы и исполнительная съемка монтажа пролетных строений;
9. измерение деформаций пролетных строений во время испытаний моста;
10. наблюдения за осадками и кренами опор и деформациями пролетных строений в ходе строительства и эксплуатации моста.
Для оценки участка предполагаемого строительства комплексно проводят основные изыскания: — инженерно-геодезические, инженерно-геологические и гидрогеологические; гидрометеорологические, климатологические, метеорологические, почвенно-геоботанические и др. Основные изыскания выполняют в первую очередь на всех типах сооружений.
Инженерно-геодезические изыскания позволяют получить информацию о рельефе и ситуации местности и служат основой не только для проектирования, но и для проведения других видов изысканий и обследований. В процессе инженерно-геодезических изысканий выполняют работы по созданию геодезического обоснования и топографической съемке в разных масштабах на участке строительства, производят трассирование линейных сооружений, геодезическую привязку геологических выработок, гидрологических створов, точек геофизической разведки и многие другие работы.
Инженерно-геологические и гидрогеологические изыскания дают возможность получить представление о геологическом строении местности, физико-геологических явлениях, прочности грунтов, составе и характере подземных вод и т. п. Эти сведения позволяют сделать правильную оценку условий строительства сооружения.
Гидрометеорологические изыскания дают сведения о водном режиме рек и водоемов, основные характеристики климата района. В процессе гидрометеорологических изысканий определяют характер изменения уровней, уклоны, изучают направление и скорости течений, вычисляют расходы воды, производят промеры глубин ведут учет наносов и т. д.
К инженерным изысканиям для строительства также относятся:
геотехнический контроль, оценка опасности и риска от природных и техногенных процессов; обоснование мероприятий по инженерной защите территорий; локальный мониторинг компонентов окружающей среды, научные исследования в процессе инженерных изысканий, авторский надзор за использованием изыскательской продукции; кадастровые и другие сопутствующие работы и исследования в процессе строительства, эксплуатации и ликвидации объектов.
Содержание и объемы инженерных изысканий определяются типом, видом и размерами проектируемого сооружения, местными условиями и степенью их изученности, а также стадией проектирования. Различные виды сооружений, технология строительства которых имеет много общего и изыскания для которых проводятся по схожей схеме
Порядок, методика и точность инженерных изысканий устанав-1ваются в основном в строительных нормах, например СНиП 11-02-96 и СНиП 11-04-97.
На следующем этапе , непосредственно при строительстве моста основные геодезические работы - это: разбивка центров и осей опор , разбивка пролетных строений , контроль размеров поставляемых с завода монтажных элементов , разбивка и контроль за возведением всех частей сооружения , разбивка вспомогательных и временных сооружений (зданий,дорог , причалов и др.) , исполнительная съемка построенных объектов , наблюдения за деформациями.
Геодезические и разбивочные работы, обеспечивающие проектное положение и размеры как всего сооружения, так и отдельных его частей, ведутся в течение всего периода строительства моста. При этом восстанавливают на местности и выверяют геодезическую плановую и высотную основы, а также переносят на местность (разбивают) ось моста, оси опор, подходов, струенаправляющих дамб и т. д.; систематически контролируют возведение отдельных частей сооружения, обеспечивая проектное их положение; проверяют размеры и форму прибывающих с заводов монтажных элементов; на строительной площадке ведут разбивочные работы по вспомогательным производственным сооружениям и бытовым зданиям,. подъездным дорогам, причалам и т. п.
Качество возводимых искусственных сооружений на всех этапах строительства в значительной мере зависит от хорошей организации и выполнения полного комплекса геодезических, разбивоч-ных и контрольно-измерительных работ. На строительстве малых и средних мостов и геодезические и разбивочные работы обычно выполняет производитель работ или инженер производственно-технического отдела, а при возведении больших и особенно внеклассных мостов — специальная геодезическая группа в составе производственно-технического отдела строительства. Особо ответственные работы по созданию мостовой триангуляционной сети обычно передают специализированным геодезическим организациям.
Геодезическая служба на строительстве нужна в течение всего периода сооружения моста, начиная с подготовительных работ и кончая сдачей в постоянную эксплуатацию. Используемые геодезические инструменты, мерные ленты, рулетки должны находиться в исправном состоянии и систематически подвергаться контрольным проверкам.
Проектная организация, выполнявшая изыскания и проектирование мостового перехода или дороги, до начала работ передает строителям по акту в присутствии заказчика материалы закрепления оси трассы моста и подходов к нему, продольный профиль перехода, данные об осях регуляционных сооружений, а также сведения о положении и типах центров, закрепляющих продольную ось моста, о грунтовых реперах и стенных марках. Для больших и внеклассных мостов передаются пункты триангуляции или полигоно-метрии. К акту должны быть приложены: детальный план перехода с нанесенными осями сооружений, схема расположения всех центров геодезической основы мостового перехода, выписка из каталога координат и высотных отметок геодезической основы.
Генеральный разбнвочный план с приложенной к нему пояснительной запиской должен содержать: исходные данные, метод и точность измерения базисов и углов, фактические и допустимые невязки и метод, положенный в основу предварительных разбивочных работ при изысканиях и закреплении мостового перехода.
В передаваемых строителям материалах закрепления оси трассы мостового перехода и реперной сети должна быть указана привязка к центрам и маркам государственной плановой и высотной геодезической основы . Положение закрепительных центров продольной оси моста даются в пикетаже трассы, а высотные отметки— в системе отметок, принятых в проекте строящейся дороги. Передаваемые материалы по геодезическим знакам (центрам и реперам) и масштабам плана должны удовлетворять установленным требованиям (табл1).
Сооружение |
Масштаб плана |
Расстояние между горизонталями по высоте, м |
Количество центров оси моста и харак тер их закрепления |
Количество реперов или марок и харак тер их закрепления |
Мост длиной от 100 до 300 м |
1 : 2000 |
0,5 |
Не менее двух на каждом берегу; капитальными центрами |
По одному реперу на каждом берегу; закрепление постоянное |
| Мост дли ной свыше 300 м | 1 : 5000 |
1,0 | Не менее двух на каждом берегу; капитальными центрами |
По два репера на каждом берегу закрепление постоянное |
При геодезическом обеспечении строительства мостовых и тоннельных переходов наиболее широко применяются нивелиры Н-3 , Н-05 применяемые при строительстве мостовых переходов , для построения высотных сетей , производства разбивочных работ , исследования деформации опор и строений и также передачи отметок на опоры . применяются также теодолиты 2Т2, 2Т5 и их модификации. На стадии инженерно-геодезических изысканий и при производстве некоторых разбивочных работ используют теодолиты 2ТЗО. При необходимости выполнения высокоточных угловых измерений, например, при построении разбивочных сетей на мостах длиной более 1 км, используют теодолит Т1. В настоящее время во многих странах (США, Швейцария, ФРГ, Япония, Швеция, ГДР и др.) разработаны и серийно выпускаются автоматические электронные тахеометры с микро-ЭВМ и системой геодезических вычислительных программ. Через пульт управления этими приборами можно ввести следующие величины:
поправки за атмосферные условия, отметку высоты точки стояния прибора, вертикальный и горизонтальный углы, а также информацию, включающую кодовые числа — номера точек стояния и визирования, топографические предметы и т. п. определяют горизонтальные расстояния и превышения с учетом кривизны Земли. Информация индицируется дисплее
В тахеометре при измерении расстояний автоматически регулируется интенсивность сигнала, возможна работа в режиме слежения, установка отсчета по горизонтальному кругу на нуль или на заданное направление. В приборе предусмотрено введение информации во внешнюю память, для чего он оборудован регистрирующим устройством и блоком обработки и передачи информации.
Электронные тахеометры последних моделей могут работать в режиме слежения, т. е. непрерывного определения положения перемещающегося отражателя при непрерывном визировании. В этом случае на индикацию периодически выдаются новые значения горизонтального направления и расстояния. Использование таких приборов особенно перспективно на разбивке русловых опор при выведении плавсредств в проектное положение. Предусмотрен выход данных на накопители (запоминающие устройства) или устройства для обработки информации.
Эти приборы непосредственно в поле по данным измерений дают возможность определять пространственное положение съемочных пунктов методом свободного выбора точек стояния. Благодаря ряду специальных функций» таких как автоматическое вычисление полярных координат, координат х и у, а также разбивочным данным с индикацией элементов редукций, можно эффективно использовать данные приборы для разбивочных работ в строительстве.Помимо вышеуказаных применяются также отдельные светодальномеры ,
Следует отметить, что программы для обработки сетей и оценки их точности на ЭВМ составлены по наиболее общим алгоритмам, и они могут с равным успехом быть использованы при анализе точности сети любого вида — триангуляции, линейно-угловой, полигонометрии, трилатерации. Конечно, подобные вычисления могут быть выполнены и вручную, при помощи настольных вычислительных средств, однако при современной оснащенности электронной вычислительной техникой это было бы нецелесообразно.
При разных уровнях и высотной исполнительной съемке, когда требуется получить информацию о большом числе точек в сложных условиях, возможно применение лазерных универсальных приборов. Эти приборы позволяют задавать в пространстве последовательно вертикальную и горизонтальную плоскости.прибор располагают на опоре и ориентируют вертикальную лазерную плоскость по линии, параллельной оси моста. Отсчеты по рейке берут по следу лазерной плоскости, при расстоянии 100—150 м ширина светового штриха составляет, 15—20 мм, а он хорошо виден в пасмурную погоду. Применениевертикальной развертки лазерного луча обеспечивает одновременно и съемку верхних и нижних поясов.
Высотное положение точек получают относительно горизонтальной лазерной плоскости. Для уменьшения инструментальных ошибок и повышения точности нивелирования установку лазерной плоскости в горизонтальное положение следует выполнять по отсчетам на рейках, установленных на реперах с известными отметками, имеющимися на опорах. Благодаря такому способу можно съемку выполнять в разных местах пролетного строения с использованием нескольких реек.
Изменение температуры воздуха и особенно неодинаковый солнечный нагрев металлических конструкций значительно изменяют отметки высот узловых точек и искажают общую картину продольного профиля. Поэтому нивелировать пролетное строение желательно вечером или в пасмурную погоду, когда температурные изменения всех элементов конструкций можно считать равномерными. В этих условиях очевидны преимущества лазерного прибора, позволяющего выполнять наблюдения в темное время суток.
Экспериментальные исследования точности исполнительной съемки лазерными приборами показали, что погрешность определения планово-высотного положения элементов конструкций при расстояниях до 150 м составляет 2—4 мм и зависит в основном от влияния метеорологических факторов внешней среды.Также

перспективно применение фотоэлектронных устройств для регистрации положения лазерной плоскости при исполнительной съемке, так как обеспечивает повышение точности и частично автоматизирует процесс измерений. Так, в Чехословакии при строительстве железнодорожного моста применялась лазерно-телевизионная система (Lastelmodt) для исполнительной съемки пролетных строений. Эта система состоит из лазера, неподвижной марки для ориентирования луча, подвижной марки и дисплея для автоматической регистрации положения луча на марке. Контроль положения конструкций осуществлялся при помощи подвижной марки относительно лазерного луча, ориентированного по направлению оси моста с заданным уклоном. По исследованиям (на расстоянии до 340 м) точность регистрации положения лазерного луча составила 1—5 мм
Наряду с основным, строгим способом оценки точности проекта сети, ориентированным на использование ЭВМ, существуют и приближенные способы, позволяющие, сравнивая различные варианты построения сети, особенно в полевых условиях, оперативно принимать достаточно обоснованные решения. Такие приближенные способы уже не являются универсальными, а ориентированы на конкретные виды сетей.
При строительстве мостового перехода на местности определяют и закрепляют положение центров мостовых опор и других элементов моста, а также производят детальную разбивку при возведении опор и монтаже пролетных строений.
Для этих целей строят специальную геодезическую разбивочную сеть, обеспечивающую выполнение разбивочных работ на всех стадиях строительства мостового перехода. Кроме того, рационально расположенная и надежно закрепленная разбивочная сеть может служить основой и для наблюдений за деформациями моста в процессе его строительства и эксплуатации.
В зависимости от способа разбивки центров опор и условий местности плановую разбивочную сеть создают следующими методами :

При возможности разбивки опор по створу светодальномером в качестве основы могут служить исходные пункты, закрепляющие ось мостового перехода. Эти пункты закрепляют еще в период изысканий.
Разбивка осей опор
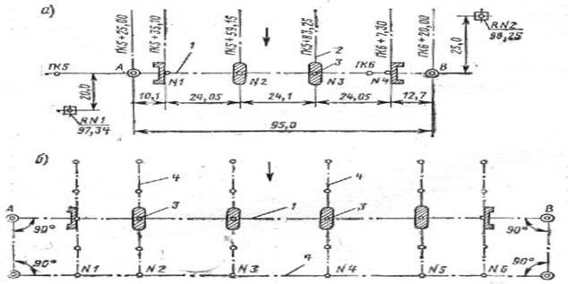
При разбивке осей опор малых и средних сооружений центры опор переносят на местность непосредственным измерением расстояний между знаками (см. пункты А и В на рис.1, а), закрепляющими ось сооружения, и центрами опор, привязанными в проекте к пикетажу дороги.

Если по местным условиям не удается расположить вспомогательный мостик на оси перехода, то его устраивают в стороне, пробивая дублирующую вспомогательную ось (рис.1, б), на которую переносят исходные пункты А и В. Вспомогательную ось желательно располагать параллельно основной оси. Если оси не параллельны»то угол между ними учитывают при переносе центров и осей опор дублирующих на основную. Зимой разбивку осей ведут со льда по вмороженному в лед дощатому настилу.Линейные измерения выполняют компарированными шкаловой лентой или стальной рулеткой. Натяжение ленты или рулетки регулируют динамометром или постоянным усилием опытного рабочего. Измеряя расстояния, инструмент (ленту, рулетку) располагают горизонтально; при уклонах местности более 3—5°, когда горизонтальное расположение измерительного инструмента затруднительно, вносят соответствующие поправки в длины линий. Поверхность земли предварительно планируют, срезая бугры, вырубая кустарник и т. п. На крутых склонах рекомендуется устраивать ступенчатые мостики и переносить расстояние с одного уровня на другой при помощи отвеса. В измеренную длину нужно вводить соответствующие поправки на компарирование измерительных инструментов и на разность температур при измерении и контрольной их проверке. Одним инструментом измеряют в прямом и обратном направлениях, а двумя—в одном направлении.
Разбивка осей опор больших мостов.
При постройке крупных сооружений на широких и глубоких реках в теплое время года невозможно непосредственными измерениями определить расстояние между исходными пунктами и разбить оси опор. В этом случае прибегают к параллактическому или триангуляционному способам. С этой целью создают на берегах геодезическую опорную сеть, представляющую собой в плане систему треугольников или четырехугольников (рис. 4.2), измеренных с высокой точностью по своим линейным и угловым размерам. Разбивки выполняют, привязываясь к пунктам геодезической опорной сети, имеющей координаты в абсолютной или условной системе.
В триангуляционную сеть включают не менее двух исходных точек, закрепляющих ось моста и расположенных на каждом берегу. Основой триангуляционной сети служат базисы, которые рекомендуется разбивать на ровном месте, свободном от застроек и допускающем точное измерение и беспрепятственное визирование. Конечные точки базисов нужно размещать на незатопляемых местах и прочно закреплять. Разбивку центров опор выполняют угловыми засечками не менее чем из двух точек базиса с пересечением засечек в створе оси моста. Для повышения точности разбивки углы в треугольниках между направлением засечек и осью моста должны быть не менее 25° и не более 150°.


Расстояния между конечными точками моста и между центрами опор,определенные с помощью триангуляции, рекомендуется при возможности проверять непосредственными промерами.
Если трасса расположена по круговой кривой, ось моста принимают вдоль кривой, а продольные оси опор—по направлению радиусов кривой. Точки пересечения продольных осей опор с осью моста будут центрами опор. Поперечная ось каждой опоры образуется касательной к кривой, проведенной в точке центра опоры.
В зависимости от местных условий и размеров моста разбивка может быть проведена методом многоугольника от линии тангенсов, от стягивающей хорды или полярным способом.
Разбивочную сеть создают в частной системе координат, за ось абсцисс которой принимают ось мостового перехода. Сеть представляет собой систему реперов, точность определения отметок которых относительно исходного репера характеризуется средней квадратической ошибкой 3 — 5 мм. Это требование вполне обеспечивается проложением ходов нивелирования III класса. На строительной площадке устанавливают густую сеть рабочих реперов, от которых передают отметки на все возводимые мостовые сооружения.Координаты одного из пунктов, лежащих на этой оси, задают, исходя из условия положительности координат всех пунктов. Ошибка в определении положения пунктов разбивочной сети относительно исходного не должна превышать 10 мм. Пункты разбивочной сети закрепляют в геологически устойчивых местах, не затопляемых высокими паводковыми водами.
На больших мостовых переходах, располагающихся в сложной широкой речной пойме, геодезическая разбивочная основа может строиться из сочетания линейно-угловых и полигонометрических сетей.
Высотную геодезическутю сеть на мостовом переходе создают еще в период изысканий, но по точности она обеспечивает выполнение всех видов работ, в том числе и разбивочных. Для высотных разбивок возле оси моста устанавливают реперы, абсолютные отметки которых определяют геометрическим нивелированием в той системе, в которой получены отметки точек трассы. Реперы нужно сохранять в неизменном положении доокончания строительных работ и сдачи сооружения в эксплуатацию. Отметки построенных реперов надо определять с точностью С^20YL, но не менее ±10 мм, (где С дано в мм, a L—расстояние нивелирования в км). Вспомогательные реперы устанавливают с допускаемой ошибкой нивелирования от исходных реперов не более ±15 мм.
Точность геодезических работ. На строительстве мостов длиной до 100 м при определении расстояний между исходными пунктами, закрепляющими ось сооружения, и расстояний между осями опор допускается относительная ошибка не более 1:5000. На мостах длиной более 100 м точность измерения расстояний между исходными пунктами, закрепляющими ось моста, и положения осей надфундаментной части опоры зависит от возможного смещения на опорах пролетных строений и выражается формулой
![]()
где m — допустимая ошибка измерения, ом;
/пр — длина каждого пролета, см;
n— число пролетов на измеряемом участке моста;
k—коэффициент, зависящий от типа пролетных строений; для балочных пролетных строений, когда может быть допущено смещение подферменных площадок на величину до ±5 см, а также для монолитных арочных и рамных железобетонных мостов коэффициент к =6 000, во всех других случаях, требующих более точного размещения, его принимают равным 10000.
Создавая мостовую триангуляционную сеть для мостов длиной до 200 м, можно ограничиваться измерением одного базиса, а при большей длине моста должен быть второй (контрольный) базис. Длина базисов измеряется в 2 раза точнее, чем при непосредственном измерении мерным инструментом расстояний между исходными пунктами, закрепляющими ось .Допускаемая ошибка в разбивке осей фундаментов опор может быть увеличена вдвое.
При монтаже пролетного строения в зависимости от его конструкции и схемы монтажа (непосредственно в пролете, сборка на берегу и т. п.) геодезические работы обеспечивают детальную разбивку мест установки пролета, периодическую выверку сборки пролета, его плановую и высотную установку, нивелирование профиля пролета (определение строительного подъема). По окончании монтажа производят исполнительную съемку, в результате которой составляют план и профиль пролетного строения, продольный профиль пути.
По мере завершения постройки отдельных частей моста (опор,, пролетных строений и т. д.) проводят геодезические работы по определению геометрических размеров возведенных сооружений и объемов выполненных работ (исполнительные съемки и обмеры). В отдельных случаях на мостах, строящихся в сложных геологических условиях, производят по специальным программам геодезические наблюдения за деформацией построенных сооружений.
Каталог используемой литературы :
1. Геодезическое обеспечение при строительстве мостов
Под редакцией Коугия В.А.,Грузинов В.В. , Малковский О.Н., Петров В.Д.
2. Мосты и тоннели
Под редакцией Попов С.А. , Осипов В.О., Бобриков Б.В. Храпов В.Г. и др.
Похожие рефераты:
Прогнозирование последствий чрезвычайных ситуаций на гидротехнических сооружениях Павловской ГЭС
Мониторинг зданий и сооружений
Бухгалтерский учет и аудит затрат в строительстве
Стальные конструкции - столетие каркасного строительства из стали
Искусственные сооружения на автомобильных дорогах
Поточный метод организации строительства
Проект создания плановых инженерно-геодезических сетей
Генеральный план реконструкции Москвы 1935 года