| Скачать .docx |
Реферат: Контрольная работа: Автомобили и трактора
Министерство образования и науки Российской Федерации
«Хабаровский автодорожный техникум»
Автомобили и трактора
Контрольная работа
Вариант № 2.02
Выполнил: студент 4 курса
заочного отделения
Руководитель:
Хабаровск, 2008.
1. Общее устройство трансмиссии колесных и гусеничных тракторов (МТЗ-100, К-701, ДТ-75М, Т-130). Ответ поясните схемой трансмиссии К-701 и Т-130М.
2. Опишите устройство рамы и буксирного приспособления автомобиля КАМАЗ-5320. Типы автомобильных рам, их сравнение и применение. Безрамная конструкция автомобиля.
3. Назначение и типы рулевых механизмов. Что называется передаточным числом рулевого механизма? Опишите устройство и работу рулевого механизма типа глобоидальный червяк – ролик автомобиля ГАЗ-3307. Регулировка рулевого механизма. Ответ поясните схемой. Начертите схему.
4. Типы кузовов легковых автомобилей. Дайте характеристику кузовов различного типа. Приведите примеры.
5. Какой марки аккумуляторная батарея устанавливается на автомобиле ГАЗ-24-10. Расшифруйте марку аккумуляторной батареи 6 СТ-90 ЭМС.
6. Начертите схему контактно-транзисторного зажигания. Объясните принцип его работы. Покажите на схеме путь тока управления транзистором. Преимущества контактно-транзисторного зажигания.
1.1. Остов
Остов — основание, к которому крепят все агрегаты и механизмы трактора. У большинства гусеничных тракторов роль остова выполняет рама. Рама должна обладать высокой жесткостью и прочностью, чтобы обеспечить длительную и надежную работу.
Остовы колесных тракторов подразделяются на полурамные, рамные и безрамные.
Полурамный остов состоит из литого корпуса (или корпусов), в котором расположены механизмы трансмиссии (коробка передач, главная, а иногда и конечные передачи и дифференциал), и двух коротких брусьев, соединенных в передней части поперечным брусом. Продольный и поперечный брусья образуют полураму, на который крепят двигатель, радиатор, передняя ось или передний ведущий мост. В передней части продольных брусьев иногда делают отверстия, предназначенные для крепления навешиваемых на трактор сельсхозяйственных машин или присоединения полунавесных сцепок.
Полурамный остов обладает достаточной жесткостью, обеспечивает установку и снятие двигателя без разборки остова. Его применяют на тракторах МТЗ-80, МТЗ-82 и др.
Рамный остов состоит из двух шарнирно-сочленёных полурам – передней и задней (К-701, Т150К). Между собой они соединены вертикальным и горизонтальным шарнирами. Вертикальный шарнир предназначен для поворота трактора путем «излома» - двух полурам, а горизонтальный – для приспособления ходовой системы к рельефу дороги, поэтому рама не нагружается скручивающими усилиями при движении трактора по не ровной дороге. К полурамам крепятся ведущие мосты.
Безрамный остов образуют блок-картер двигателя и литые корпуса механизмов трансмиссий, жестко соединенные с помощью болтов или сварки. Безрамный остов обладает достаточной жёсткостью и малой массой. Но ввиду затрудненного доступа к механизмам его не применяют на современных колесных тракторах.
Ходовая система колесного трактора:
а, б –
с полурамным остовом, в
– с рамным остовом, 1, 7, 13 – ведущие колеса, 2 – корпус трансмиссии, 3 – брусья, 4 – направляющие колесо, 5 – передняя ось, 6
— подвеска; 8, 10, 14
— ведущие мосты; 9
— передняя полурама; 11 — задняя полурама; 12
— шарнир.
а

Схемы трансмиссий:
1 — конечная передача; 2'—дифференциал; 3 — сцепление; 4 — коробка передач; 5 — главная передача; 6 — промежуточное соединение; 7 — механизмы поворота; 8,9 — специальные механизмы; 10 — карданные валы.
1.2. Задний мост
Задний мост обычно ведущий. Он служит для восприятия части массы трактора, приходящейся на ведущие колеса, и для передачи от колес на раму толкающих усилий.
Задний мост представляет собой пустотелую балку неразрезную или разрезную, являющуюся кожухом, в котором размещена главная передача, дифференциал и полуось. Балка в средней части расширена и имеет с передней и задней сторон отверстия. Переднее отверстие закрывается картером главной передачи, заднее — крышкой.
На балке имеются площадки для крепления остова и фланцы, к которым крепят опорные тормозные диски.
На концах полуосевых рукавов балки устанавливают подшипники ступиц ведущих колес.
Задний мост гусеничного трактора представляет собой коробчатую чугунную отливку, в которой размещены коническая и бортовая передачи, дифференциал и полуоси.
1.3. Передний мост
Передние мосты в зависимости от назначения изготовляют управляемыми или комбинированными.
Передний управляемый мост служит для поворота трактора и восприятия части массы машины, приходящейся на передние управляемые колеса. Передние управляемые мосты выполняют как неразрезными (целыми), так и разрезными.
Передний комбинированный мост обеспечивает одновременно поворот трактора и передачу тягового усилия на колеса. Такой мост повышает проходимость трактора. Комбинированный мост по конструкции отличается от заднего ведущего моста наличием поворотных цапф и полуосей с карданными шарнирами равных угловых скоростей.
1.4. Подвеска
Подвеска служит для упругого соединения остова с мостами, обеспечения плавного хода трактора и гашения колебаний остова. Подвеска состоит из упругого элемента, направляющего устройства и устройства, гасящего колебания (амортизатора).
Упругий элемент предназначен для смягчения и поглощения ударов, получаемых колесами при движении по неровной дороге. В качестве упругого элемента применяют листовые рессоры (рессорная подвеска), винтовые пружины (пружинная подвеска) и упругий вал (торсионная подвеска).
Гасящее устройство, называемое амортизатором, предназначено для быстрого гашения колебаний остова при деформациях рессор.
Подвески разделяют на два основных типа: зависимые и независимые. При зависимой подвеске оба колеса моста смонтированы на одной оси, соединенной рессорами с рамой. В этом случае перемещение одного колеса, вызванное неровностями дороги, вызывает перемещение другого.
На тракторах-тягачах наибольшее применение получили зависимые подвески с листовыми рессорами. Листовые рессоры расположены вдоль рамы машины и имеют полуэллиптическую форму. Такие листовые рессоры называют продольными полуэллиптическими.
В колесных тракторах (МТЗ-80 и др.) применяют зависимые подвески с упругим элементом в виде винтовых пружин, которые, размещаются в поворотных кулаках передней балки.
1.5. Колёса
На большинстве тракторов устанавливают дисковые колеса. Дисковое колесо состоит из диска обода и пневматической шины. Диск изготовляется с вырезами для уменьшения массы, удобства монтажа и облегчения доступа к вентилю камеры. Диски укрепляют на ступицах, устанавливаемых по направляющим колес на поворотных кулаках и у ведущих колес на кожухах полуосей.
Обод, соединенный с диском заклепками или сваркой, предназначен для установки на нем шины. Обода бывают глубокие и плоские. Глубокий обод неразборный, применяется на колесных тракторах малой грузоподъемности.
Плоский обод изготовляют обычно разборным со съемным бортовым кольцом, которое удерживается на ободе разрезным замочным кольцом. В ободе имеется отверстие для прохода вентиля. Для плотного прилегания шины к ободу кольцо и обод имеют конусные полки.
Пневматическая шина служит для смягчения толчков и ударов при движении машины по неровной дороге, а также для лучшего сцепления колес с поверхностью дороги. Шины по конструкции разделяются на камерные, бескамерные и арочные. По величине внутреннего давления воздуха — на высокого давления(490 — 690 кПа), низкого давления (145 ~ 190 кПа) и сверхнизкого давления (50 — 175 кПа).
Тракторные шины направляющих колес относятся к шинам низкого давления, а тракторные шины ведущих колес — к шинам сверхнизкого давления.
1.6. Ходовая часть гусеничного трактора
Гусеничный движитель предназначен для приведения трактора в движение и для восприятия массы трактора на себя и включает в себя:
— рама - является основной базовой деталью трактора. На большинстве гусеничных тракторов применяется два типа рам:
1. Лонжеронные (Т-150)
2. Коробчатая, сварная - в сечении в вводе прямоугольника (Т-100М, Т-130)
— гусеничная лента;
— ведущие колёса;
—направляющие колеса с натяжным механизмом;
— опорные и поддерживающие катки;
—подвеску.

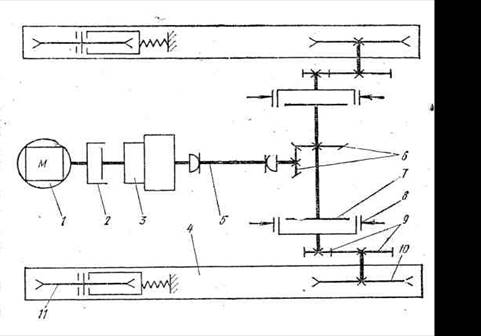
Кинематическая схема механической передачи гусеничного трактора
1 —двигатель; 2 — фрикционная муфта; 3 — коробка передач; 4 — гусеничная лента; 5 — соединительный вал; 6 — коническая передача; 7 — бортовой фрикцион; 8 — тормоз; 9 — бортовая передача; 10 — ведущая звездочка; 11 — натяжная звездочка.
1.6.1. Ведущее колесо и гусеничная цепь
Ведущее колесо, предназначенное для перематывания гусеничной ленты, состоит из ступицы и зубчатого венца.
Гусеничная цепь служит для преобразования вращательного движения ведущих колес в поступательное движение трактора. Представляет собой замкнутую металлическую цепь, состоящую из звеньев — траков, шарнирно соединенных между собой с помощью пальцев. Гусеничная цепь охватывает ведущее и направляющее колеса, опорные катки и поддерживающие ролики. Внешняя поверхность гусеничной цепи имеет грунтозацепы, которые создают необходимое сцепление цепи с грунтом. Внутренняя поверхность цепи образует металлический рельсовый путь,
Гусеничные цепи выполняют как с составными, так и с цельными звеньями. Составное звено гусеницы состоит из двух штампованных рельсов и башмака, соединенных болтами. Рельсы имеют два обработанных отверстия для запрессовки втулки и пальца, с помощью которых соединяются между собой звенья гусеницы, на нижней части башмака имеется шпора. Гусеницы с составными звеньями применяют на тракторах Т-100, ДЭТ-250 и др.
Цельное звено гусеницы представляет собой фасонную отливку, имеющую семь проушин для соединения соседних звеньев пальцами. Средняя проушина расширена и имеет утолщение — цевку— для зацепления с зубьями ведущего колеса. Звено имеет гладкие внутренние поверхности, ограниченные гребнями. Внутренняя поверхность служит беговой дорожкой для опорных катков, а гребни удерживают катки от боковых сдвигов. На наружной стороне звена имеется шпора. Гусеницы с цельными звеньями применяют на тракторах Т-180, ДТ-75 и др. Гусеница с цельными звеньями по сравнению с составными более проста по конструкции и технологии изготовления, имеет меньшую массу, но менее долговечна.
1.6.2. Направляющее колесо и натяжное устройство
Направляющее колесо и натяжное устройство предназначены для направления движения гусеничной цепи, ее натяжения и амортизации гусеничного движителя. Натяжные устройства на тракторах применяют как кривошипного, так и ползункового типа. Натяжное устройство с кривошипом обеспечивает перемещение направляющего колеса по дуге круга. Такое устройство применяют на тракторах с эластичной подвеской (Т-180, ДТ-75 и др.). Натяжное устройство с ползунами, обеспечивающее поступательное перемещение направляющего колеса, применяют на тракторах с полужесткой подвеской.
1.6.3. Опорные катки и поддерживающие ролики
Опорные катки служат для передачи массы трактора, через гусеницы на грунт и для перекатывания остова трактора по гусеничной цепи.
Опорные катки на тракторах применяют как литые, так и штампованные, с ребордами и без них. Оси катков выполняют неподвижными и вращающимися вместе с катком.
1.6.4. Подвеска
Подвеска служит для соединения остова с гусеничным движителем, передачи массы трактора на опорные катки и обеспечения плавного хода трактора. Подвески тракторов разделяются на два основных типа: полужесткие и эластичные.
В полужестких подвесках оси опорных катков и натяжного колеса, с амортизирующим устройство устанавливают на раме гусеницы, которая задней частью закреплена шарнирно в точке на остове трактора, а спереди соединена с остовом с помощью рессоры или пружины. Ось качения рамы гусеницы относительно остова совпадает с осью ведущих колес или располагается спереди нее. Полужесткие подвески применяют на тракторах Т-100, Т-130 и др.
В эластичных подвесках оси опорных катков соединяются с остовом трактора с помощью рессор, пружин и рычагов. Эластичные подвески подразделяют на независимые и балансирные.
У независимой подвески каждый опорный каток имеет отдельную упругую связь с остовом, а у балансирной два или группа опорных катков соединены с остовом с помощью упругой связи. Наиболее распространены на тракторах эластичные балансирные подвески.
В балансирных подвесках оси опорных катков соединены системой, балансиров и упругим элементом (пружина) в так называемые каретки. Каждая каретка соединена с остовом трактора шарнирно на оси.
Такие подвески применяют на тракторах Т-180, ДТ-75 и др.
Эластичная подвеска по сравнению с полужесткой обеспечивает лучшую плавность хода при движении трактора на повышенных скоростях.
2.1. Устройство рамы
Рама автомобиля – штампованная, клёпаная, состоит из двух лонжеронов швеллерного сечения, переменных по длине и соединённых поперечинами. Спереди рама имеет буфер. К передним концам лонжеронов прикреплены болтами буксирные крюки для буксировки автомобиля.
На задней поперечине автомобилей КамАЗ-5320, -53212, установлено тягово-сцепное устройство с резиновыми упругими элементами, обеспечивающими двустороннюю амортизацию.
Лонжероны изготовлены из полосовой стали толщиной 8 мм. Максимальное сечение лонжерона 262х80 мм. Рамы автомобилей имеют разную длину: КамАЗ-5320 – нормальную, КамАЗ 5410—укороченную, КамАЗ 53212—удлинённую. Удлинённые рамы снабжены усилительными накладками лонжеронов в зоне пятой поперечины. Кронштейны опор силового агрегата и передней подвески соединены с деталями рамы заклепками.
Тягово—сцепное устройство КамАЗ-5320 типа “ крюк-петля ” ( на рисунке ) состоит из крюка 1, хвостовик которого проходит через отверстие в задней поперечины рамы. Стебель буксирного крюка вставлен в массивный цилиндрический корпус 2, с одной стороны закрытый защитным колпаком, а с другой – крышкой корпуса. Резиновый упругий буфер расположен между фланцами , с помощью которых создаётся необходимый предварительный натяг резинового буфера, смягчающего ударные нагрузки при трогании автомобиля с прицепом с места, а также при движении по не ровной дороге. На пальце установлена защелка крюка ,застопоренная собачкой , благодаря чему исключается возможность выхода дышла из зацепления с крюком.

Рама автомобиля КамАЗ-5320:
1— тягово- сцепное устройство, 2 — задняя поперечина, 3 – кронштейн задней опоры двигателя, 4 — задний кронштейн передней подвески, 5 —кронштейн передней опоры двигателя, 6 — скоба подвески радиатора, 7 —передний кронштейн передней подвески; 8 — буксирные крюки; 9 —переднийбуфер.
2.2 Типы рам их сравнение и применение
Рамы по конструкции делятся на лонжеронные, центральные ( хребтовые ) и Х образные ( смешанные ).
А) Лонжеронные рама - состоит из двух продольных балок (лонжеронов) 1, соединенных при помощи сварки или заклепок поперечинами (траверсами) 2. Лонжероны и траверсы штампуются из листовой стали и имеют П—сечение. Высота лонжеронов в средней части как более нагруженной увеличена. Лонжеронные рамы применяют на большинстве грузовых автомобилей.
Б) Хребтовая рама – состоит из центральной балки с поперечинами. Балка может иметь трубчатое, швеллерное или коробчатое сечение. Хребтовые рамы на автомобилях применяют редко.
В) Х-образная рама -- состоит из средней балки, имеющей закрытый трубчатый профиль, передней и задней вильчатых частей. Рамы этой конструкции применяют на легковых автомобилях большой вместимости.
Многие легковые автомобили и автобусы имеют безрамную конструкцию – роль рамы выполняет несущий кузов. В этом случае днище кузова изготавливают достаточно жёстким, а в местах крепления узлов и агрегатов его усиливают накладками жёсткости. Для крепления двигателя, передней подвески и рулевое управления имеется подрамник, приваренный к днищу кузова.

3.1 Рулевой механизм
Рулевой механизм служит для преобразования вращения рулевого вала в качательное движение сошки и снижение усилия, прикладываемого водителем к рулевому колесу. Рулевые механизмы подразделяют на червячные, винтовые, реечные и комбинированные . Червячные механизмы выполняются с передачей - червяк и сектор, червяк и ролик, винт с гайкой и рейки с сектором. На автомобилях и тракторах большое распространение получили рулевые механизмы в виде глобоидального червяка с двух или трехгребневым роликом и в виде винта с гайкой и рейки с сектором.
Рулевой механизм в виде глобоидального червяка с трехгребневым роликом применяют на автомобилях ГАЗ - 3307. Он состоит из чугунного картера, в котором расположен глобоидальный червяк и трехгребневый ролик. Ролик находится в зацеплении с червяком и расположен на оси, закрепленной в вильчатом кривошипе вала сошки. Червяк жестко соединен с рулевым валом и установлен на двух конических роликоподшипниках. Ролик вращается на двух игольчатых подшипниках. При вращении червяка ролик также вращается и одновременно перемещается по окружности, поворачивая вал сошки. Вал сошки вращается во втулке и цилиндрическом роликоподшипнике.
У червяка толщина витков неодинакова - крайние витки тоньше, так как средние больше изнашиваются. При увеличении люфта зазор в зацеплении ролика с червяком подлежит регулировке специальным винтом, в паз которого входит хвостовик вала сошки.
3.2 Регулировка рулевого механизма.
Регулировка рулевого механизма производится двумя способами регулировкой подшипников и регулировкой зацепления червяка с роликом.
Регулировку подшипников делают при появлении осевого перемещения червяка рулевого механизма. Это перемещение на автомобиле ГАЗ—3307 можно ощутить, если взяться рукой за рукой за рулевую колонку так, чтобы большой палец касался торца ступицы рулевого колеса , другой рукой удерживая рулевое колесо от вращения и раскачивать вывешенные колеса из стороны в сторону.
Регулировку зацепления червяка с роликом. Зацепление червяка с роликом регулируют при отрегулированных подшипниках черняка.
Для определения необходимости регулировки зацепления червяка с роликом, установить рулевое колесо в положение, соответствующее движению автомобиля по прямой, отсоединить продольную рулевую тягу от сошки, и определить индикатором величину перемещения конца сошки при её покачивании.

Рулевой механизм автомобиля ГАЗ-3307: 1 — пробка; 2 — червяк; 3 — прокладка; 4 — ролик; 5 — вал рулевой сошки; 6 — картер; 7 — ось ролика; 8 — вал; 9 — стопорная шайба; 10—гайка; 11 — регулировочный винт; 12 —- стопорный штифт; 13 — сальник; 14 — рулевая сошка; 15 — гайка
4.1 Типы кузовов легкового автомобиля.
Многие легковые автомобили и автобусы имеют безрамную конструкцию – роль рамы выполняет несущий кузов. В этом случае днище кузова изготавливают достаточно жёстким, а в местах крепления узлов и агрегатов его усиливают накладками жёсткости. Для крепления двигателя, передней подвески и рулевое управления имеется подрамник, приваренный к днищу кузова.
Кузов предназначен для размещения груза, пассажиров или специального оборудования. По назначению кузова делятся на грузовые, пассажирские ( легковые и автобусные) и специальные.
Наиболее распространёнными кузовами для легковых автомобилей является: закрытый четырехдверный седан , закрытый четырехдверный со стекляннойперегородкой позади первого ряда сидений лимузин , со съёмным верхом кабриолет, двухдверный закрытыйкупе, грузопассажирский фургон с двумя иличетырьмя дверями и люком сзадиуниверсал.
Кузова легковых автомобилей часто выполняют несущими и обычно без рамные, что позволяет понизить центр тяжести и общую высоту автомобиля, а также несколько уменьшить его массу.
5.1 Какой марки АКБ установлен на ГАЗ-24-10?
Расшифруйте марку батареи 6СТ-90ЭМ C .
На автомобиль ГАЗ-24-10 устанавливают АКБ 6СТ-60ЭМ.
6СТ-90ЭМ—6 банок в батарее, СТ—стартерная батарея, 90—емкость АКБ при 20-и часовой зарядке, Э—материал корпуса эбонит , М—материал сепаратора мипласт или С—стекловолокно .
6.1 Начертите схему контактно-транзисторного зажигания.
Объясните принцип его работы

6.2 Принцип работы
Контактно-транзисторная система зажигания двигателя состоит из транзисторного коммутатора ТКЮ2, германиевого транзистора, прерывателя, импульсного трансформатора, диода, кремниевого стабилитрона, распределителя тока высокого напряжения, катушки зажигания, добавочного резистора, включателя зажигания и аккумуляторной батареи.
При замкнутых контактах включателя зажигания 14 и прерывателя 1 ток от аккумуляторнойбатареи 15 проходит через добавочный резистор 11-12 катушки зажигания 8. Ток, пройдя через первичную обмотку катушки зажигания 8, направляется к германиевому транзистору 5 и далее через массу к батарее 15. Добавочный резистор катушки зажигания состоит из двух секций 11-12, одна из которых постоянно включена в цепь, а другая - накоротко замыкается контактами реле 13 стартера при пуске двигателя. При размыкании контактов прерывателя ток в цепи управления транзистором прерывается и транзистор «запирается», в результате чего ток в первичной цепи системы зажигания прерывается. Исчезновение тока в первичной обмотке катушки зажигания приводит к индицированию тока высокого напряжения во вторичной обмотке катушки зажигания, который поступает к распределителю 10 и далее на свечи зажигания.
Для обеспечения активного «запирания» транзистора в момент разрыва контактов прерывателя предусмотрен импульсный трансформатор 2. Для предотвращения пробоя транзистора от ЭДС самоиндукции первичной обмотки катушки зажигания в момент размыкания контактов служат кремниевый стабилитрон 17 и диод 18. Конденсатор 7 и резистор 6 обеспечивают снижение потерь мощности в транзисторе в период его переключения и, следовательно, уменьшают его нагрев. Конденсатор и резистор защищают транзистор от импульсных перенапряжений.
В контактно-транзисторной системе зажигания, в отличие от контактной, катушка зажигания имеет добавочный резистор, и большее число витков во вторичной обмотке, а конденсатор в прерывателе-распределителе отсутствует. Что увеличивает выходной ток, а следовательно и искру на свечах.
Применение мощных транзисторов позволяет увеличить силу тока разрыва до 7-8 А за счет уменьшения сопротивления и индуктивности первичной цепи, при этом через контакты проходит ток не более 0,8 А. Что увеличивает срок службы контактов прерывателя, и облегчает пуск двигателя в холодное время.
Список использованной литературы.
1. Роговцев В. Л. Автомобили и трактора. М. Транспорт, 1986.
2. Васильев Л. А. Автомобили и трактора
3. Гуревич А. М., Болотов А. к., Судницин В. И., Конструкция тракторов и автомобилей. М. Агропромиздат. 1089.
4. Медведков и др. Автомобили КАМАЗ 5320 и УРАЛ 4320. ДОСААФ 1981.
5. Резник А. М. Электрооборудование автомобилей. М.Транспорт. 1990.
6. Никонов Н. Г. Трактор Кировец К-701. М. Высшая школа. 1984.