Скачать .docx  

Реферат: Технічне діагностування сільськогосподарських машин

Реферат на тему:

Технічне діагностування машин


ЗМІСТ

1 Значення та місце діагностування в системі ТО

2 Види діагностування

3 Методи діагностування

Використана література


1 Значення та місце діагностування в системі ТО

Для підтримки машин в технічно справному поляганні в більшості галузей народного господарства, у тому числі і сільськогосподарському виробництві, передбачена планово-запобіжна система технічного обслуговування і ремонту техніки (ТОР). В даний час в систему ТОРИ входить комплекс планомірно організаційних і технологічних заходів, що проводяться, щодо технічного обслуговування при використовуванні (обкатка, щомісячні і сезонні ТО), зберіганні, транспортуванні машин і їх ремонту. При цьому більшість основних операцій по обслуговуванню і ремонту техніки виконується з наперед затвердженими періодичністю і об'ємом робіт.

Проте така жорстка регламентація операцій ТОР по напрацюванню або витраті палива часто не узгоджується з дійсним технічним поляганням і особливістю конкретної машини, не враховує умов її експлуатації.

При постановці техніки на планове технічне обслуговування або ремонт одні машини дійсно вимагатимуть складних регулювальних і відновних робіт, а інші, не виробивши повного експлуатаційного ресурсу, передчасно розбиратимуться, регулюватимуться (ремонтуватися), що збільшить витрату запасних частин, порушить їх; прироблення і спричинить за собою передчасний вихід деталей з ладу.

У тракторах, що працюють в тяжких умовах, навпаки, до часу планового обслуговування часто утворюється граничний знос окремих вузлів і деталей. Якщо своєчасно не знайти і не усунути зношені деталі, це спричинить за собою інтенсивне, стирання і передчасні поломки інших зв'язаних вузлів і агрегатів машини. В результаті як в тому, і в іншому випадку знизяться вироблення міжремонтне напрацювання машин і значно збільшаться витрати на їх зміст.

Для подальшого вдосконалення технічного обслуговування в господарствах необхідно ширше упроваджувати діагностику машин. Це дозволить своєчасно і кваліфікований виявляти технічне полягання машин, встановлювати фактичний об'єм робіт по обслуговуванню і ремонту, визначати залишковий експлуатаційний ресурс роботи по кожній конкретній машині, знижувати матеріальні і грошові витрати на зміст машинно-тракторного парку. Результати упровадження технічної діагностики в багатьох господарствах показують, що тільки за рахунок запобігання передчасних ремонтів техніки по країні можна щорічно економити 450—500 млн. грн.

Приведені приклади свідчать про те, що технічна діагностика — один з найважливіших елементів в системі ТОР. Діагносту машин технічно зручно і економічно доцільно проводити регламентований через певне напрацювання, а всі інші роботи, пов'язані з обслуговуванням і ремонтом машин, — тільки по їх потребі. Така організація діагностичних робіт дозволить повніше використовувати експлуатаційний ресурс агрегатів, вузлів і деталей машин; усунути необгрунтоване розбирання механізмів і тим самим понизити швидкість зношування сполучень, що труть; зменшити простої машинно-тракторних агрегатів через технічні несправності шляхом прогнозування і попередження відмов; понизити трудомісткість ремонту і технічного обслуговування за рахунок скорочення разборо-складальних робіт; підвищити потужність і економічність двигунів шляхом своєчасного і якісного виконання регулювань.

Крім того, упровадження ефективних методів і засобів діагностики технічного полягання машин дасть можливість перейти на цілорічний графік ремонту техніки, що дуже важливе, оскільки існуючий порядок постановки тракторів і комбайнів на ремонт а зимовий період не забезпечує рівномірного завантаження центральних майстерень колгоспів і радгоспів і підприємств Сільгосптехніки протягом року. Взимку майстерні, як правило, переобтяжені, влітку працюють з неповним навантаженням. Рівномірне завантаження майстерень сприятиме поліпшенню якості ремонту машин, упровадженню агрегатно-вузлового методу ремонту техніки, набагато скоротить кількість повнокомплектних капітальних і поточних ремонтів.

Широке упровадження діагностики машин — досить складна проблема, проте рівень розвитку науки і техніки дозволяє з успіхом вирішувати її. Методи діагностики, що розробляються, базуються на досягненнях сучасної пневматики, електроніки і автоматики.

2 Види діагностування

Діагностика — це грецьке слово, яке перекладається на російську мову, як здатність розпізнавати.

Під терміном «технічна діагностика» розуміють процес візуального або інструментального обстеження механізмів, вузлів і агрегатів для визначення їх технічного полягання і прогнозування залишкового гарантованого ресурсу (переважно без розбирання).

Технічна діагностика може бути розділена на декілька видів залежно від організаційної ознаки призначення, зв'язку з операціями технічного обслуговування, сукупності робіт, типу вживаного устаткування і т.д.

По організаційній ознаці вона ділиться на постійну, періодичну і випадкову.

Постійна діагностика проводиться механізаторами протягом зміни на слух, візуально або за допомогою вбудованих в машину приладів, сигналізаторів і найпростіших пристосувань. Наприклад, температура води, температура і тиск масла в двигуні, полягання акумуляторної батареї контролюються приладами, змонтованими в кабіні водія; полягання бункера, колосового і зернового шнеків комбайнів, а також рівнемірів, дозаторів і змішувачів автоматизованих комбікормових агрегатів контролюють по звукових і світлових сигналізаторах; якість згоряє палива і роботу форсунок — по димності вихлопних газів; загальне полягання машини — по характерному шуму.

При постійній діагностиці важливий досвід і індивідуальні здібності механізаторів. Постійна діагностика дозволяє по зовнішніх ознаках судити про виникаючі зміни в роботі машини і своєчасно вживати заходів, застережливих несправності.

Періодична діагностика проводиться при періодичних і сезонних технічних обслуговуваннях або ремонті машин. Періодичну діагностику доцільно практикувати при ТО (технічних обслуговуваннях) № 1 № 2 № 3, сезонних обслуговуваннях, технічних оглядах і перед ремонтом.

Технічна діагностика при ТО № 1 і № 2 за тракторами і періодичними обслуговуваннями за комбайнами є більш простою за об'ємом і змісту робіт, використовуванню приладів і кваліфікації виконавців. Вона може проводитися як в майстрових пунктів технічного обслуговування бригад (відділень), так і безпосередньо на місці роботи (експлуатації) машинно-тракторних агрегатів. Не випадково в технічній літературі її часто називають експлуатаційною діагностикою.

Всі контрольно-регулювальні роботи, пов'язані з експлуатаційною діагностикою і супутнім технічним обслуговуванням, виконують майстри-налагоджувати, використовуючи необхідне устаткування стаціонарних пунктів технічного обслуговування або пересувних агрегатів технічного відходу АТУ-А, АТУ-С, АТУ-П. У виконанні нескладних операцій технічного обслуговування беруть участь трактористи-машиністи.

Мета експлуатаційної діагностики — виявити функціональні якості вузлів, агрегатів машини, встановити об'єм і зміст необхідних робіт по технічному обслуговуванню, перевірити якість його виконання, а також виявити причини, об'єм і місце усунення несправностей, що виникли в процесі експлуатації машини. При цьому особливу увагу надають перевірці забрудненості очисника повітря і герметичності системи воздухоподачі, оскільки при порушенні роботи названих агрегатів може значно збільшитися надходження пилу в камеру згоряє, що викличе посилений знос деталей цилиндропоршневої групи.

Діагностика при ТО № 3, сезонних технічних обслуговуваннях і перед ремонтом охоплює весь комплекс робіт за визначенням технічного полягання і прогнозування остаточного ресурсу всіх вузлів і агрегатів машини. Називається вона комплексною діагностикою. По методах, об'ємі і кваліфікації робіт комплексна діагностика значно складніше за експлуатаційну діагностику. При комплексній діагностиці, як правило, використовують електронні віброакустичні, електромагнітні, оптичні, гідравлічні і інші складні прилади або спеціальне устаткування. Освоїти їх в змозі висококваліфікований фахівець, що пройшов професійну підготовку в СПТУ або на спеціальних курсах при учбових закладах.

Практично весь цей комплекс діагностичних робіт доручають майстру-діагносту, регулювання здійснює майстер-налагоджувати, а найпростіші операції по очищенню, миттю, зміні масла, підтяжці кріплень виконують трактористи-машиністи. При комплексній діагностиці перш за все виявляють потужності і економічні - показники, визначають технічне полягання основних вузлів і механізмів машини: деталей цидиндро-поршневої групи, кривошипно-шатунного механізму, рами, трансмісії, ходової частини і ін.

При визначенні технічного полягання складних вузлів і механізмів часто потрібне їх підрозбирання. Наприклад, при встановленні зазора в сполученнях шатунно-поршневої і кривошипно-шатунних груп зливають картерне масло, знімають піддон картера і масляний насос; при вимірі герметичної густини плунжерних пар відкручують накидні гайки трубопроводів високого тиску; при визначенні густини камери згоряє знімають форсунки, а при визначенні пружності клапанних пружин головки циліндрів. Щоб попередити попадання пилу і вологи в сполучення машин, комплексну діагностику проводять на посту технічної діагностики і складних відходів при центральній ремонтній майстерні (ЦРМ) колгоспу або радгоспу, використовуючи стаціонарне устаткування поста або. пересувної діагностичної установки КИ-4270, КИ-5164.

Випадкову (непланову) діагностику проводять при виникненні відмов або несправностей вузла, агрегату або машини в цілому. Під час діагностики виявляють причини виникнення відмов або несправностей і встановлюють об'єм ремонтно-відновних робіт. Виконують випадкову діагностику майстри-діагности на місці роботи машини або на стаціонарному посту, використовуючи пересувну діагностичну установку КИ-4270, КИ-5164, ремонтно-діагностичну майстерню МЛР-817Д, МПР-9924-1 або комплект стаціонарного устаткування.

Залежно від виду вживаного устаткування діагностика машин підрозділяється на наближену, уточнену і точну.

Наближену діагностику здійснюють візуально або на слух, не вдаючись до допомоги контрольно-вимірювальних приладів. Ця діагностика не дозволяє одержати кількісну оцінку технічного полягання вузла, агрегату або машини в цілому. Вона дає тільки орієнтовну оцінку їх технічного полягання і потрібна, як правило, для попереднього діагнозу.

Уточнена діагностика в порівнянні з наближеною діагностикою більш прогресивна. При її веденні використовують найпростіші прилади. Проте вони теж не дозволяють одержати кількісну оцінку заміряємого параметра або дають оцінку недостатньої точності. Уточнена постановка діагнозу практикується в основному при частковій діагностиці при ТО № 1 і № 2.

Точна діагностика найбільш перспективна. При точній діагностиці використовуються в основному електронні, віброакустичного, електромагнітні, оптичні, гідравлічні і інші складні прилади або спеціальне устаткування. Комплексна діагностика дозволяє одержати кількісну оцінку полягання об'єктів, що перевіряються, без їх розбирання, що дає можливість значно скоротити витрати грошових коштів на технічне обслуговування і ремонт машин за рахунок зниження трудомісткості перевірочних і ремонтних робіт і збільшення терміну служби об'єктів; діагностика. Такі методи діагностики дозволяють прогнозувати гарантований період безвідмовної роботи вузла, агрегату або машини в цілому.

Прогноз може бути здійснений за допомогою різних приладів, включаючи автоматизовані системи математичного апарату, або спеціальних номограм. Найбільш зручний приладовий прогноз, результати якого після діагностики того або іншого параметра висвічуються на спеціальному табло. За допомогою приладів в даний час можна прогнозувати тиск масла в магістралі, засміченість очисника повітря, полягання акумуляторних батарей, температурний режим двигуна, забрудненість паливних і масляних фільтрів.

3 Методи діагностування

Суб'єктивні методи діагностики

До найпростіших методів діагностики сільськогосподарської техніки відносяться зовнішній огляд машини, обмацування, обстукування деталей, розташованих зовні, прослуховування роботи механізмів. Вони дозволяють знаходити такі дефекти, як ослаблення кріплень, наявність тріщин і зламів в деталях, теча палива, масла, охолоджуючій рідині і електролітам обрив і розшарування ременів, стукоти в сполученнях, що труть, обумовлені аварійними ситуаціями, і ін. Такі методи діагностики засновані на досвіді механізатора і досконалості органів його чуття (зору, слуху, нюху, смаку, дотику), званого в медицині аналізаторами

Оцінка технічного полягання складових частин машини за допомогою органів чуття є суб'єктивною тобто украй неточної, і не відповідає вимогам, що пред'являються до технічної діагностики як до галузі науки. Такий спосіб оцінки технічного полягання машин неперспективний. Його застосовують, як правило, в поєднанні з найпростішими засобами вимірювань, наприклад стукоти прослуховують за допомогою стетоскопа.

Тільки досвідчений механізатор (майстер-діагност) з тією або іншою мірою достовірності може оцінити полягання окремих складових частин машини, наприклад двигуна, по динаміці стукотів і шумів ударних сполучень, ведучи нагляд за роботою і періодично прослуховуючи стукоти (шуми). За часом пуску дизеля з урахуванням температури навколишнього середовища він може судити про загальне його полягання. Важкий пуск свідчить про незадовільне полягання паливної апаратури, надмірному зносі цилиндропоршневих групи, несправностях механізму газорозподілу, попаданні води в циліндри унаслідок прогорання прокладки або наявності тріщин в головці циліндрів і інших несправностях, що утрудняють процес запалювання і горіння палива в циліндрах.

Приведемо найпоширеніші суб'єктивні методи діагностики, широко вживані для попередньої оцінки полягання сільськогосподарської техніки.

Візуальний метод дозволяє знаходити наступні несправності: порушення ущільнень, дефекти трубопроводів, сполучних шлангів і інших складових частин машин — по течі палива, масла, охолоджуючої рідини; тріщини банки акумуляторної батареї — по течі електроліту; неповноту згоряє палива — по димности відпрацьованих газів; знос деталей цилиндропоршневих групи — по голубуватому кольору відпрацьованих газів (унаслідок надмірного чаду чартерного масла) і димленню з сапуна; якість картерного (моторного) масла — за кольором масляної плями", що наноситься на фільтрувальний папір; нерівномірне натягнення гусеничних полотен — по порушенню прямолінійності при русі трактора без навантаження; пробуксовування муфти повороту унаслідок замаслення або надмірного зносу фрикційних дисків, а також втрата пружності нажимних пружин — по порушенню прямолінійності при русі трактора під навантаженням; попадання повітря в гідросистему, недолік робочої рідини — по вспіненню рідини в баку; надмірний знос кільця ущільнювача поршня силового циліндра — по помітній на око усадці поршня (штоки) при нейтральній позиції рукоятки золотника розподільника і ін.

На слух знаходять: надмірний зазор між клапанами і коромислами механізму газорозподілу, - по стукотах в зоні клапанного механізму; граничний знос шатунних втулок і підшипників колінчастого валу — по стукотах у відповідних зонах кривошипно-шатунного механізму при зміні частоти обертання колінчастого валу; перебої в роботі дизеля унаслідок пропуску спалахів —по нерівномірному звуку вихлопу; надмірне випередження або запізнювання уприскування палива в циліндри дизеля — по характеру вихлопу (при ранньому уприскуванні — «жорстка» робота, при пізньому — «м'яка»); нещільність клапанів газорозподілу — по свисту і шипінню у впусканні і випускному патрубках дизеля при прокручуванні колінчастого валу уручну; відмова відцентрового маслоочисника або турбокомпресора — по відсутності шуму ротора після зупинки дизеля; регулювання муфти зчеплення трактора — по шуму і скреготу шестерень коробки передач при перемиканні швидкостей; скривленість валів — по биттю шківів, зірочок і ін.

По запаху визначають такі несправності, як пробуксовування муфти зчеплення, муфт повороту, гальм, замикання електропроводки і інші несправності.

На дотик контролюють: ослаблення кріплень — по відносному переміщенню деталей; несправності фрикційних муфт, гальм, підшипників, гідросистеми інших складових частин машин — по надмірному їх нагріву; несправності рульового механізму — по поштовхах, що відчуваються на рульовому колесі; зависання голки розпилювача форсунки — по відсутності імпульсів уприскування в паливопроводі високого тиску і ін.

До суб'єктивних методів діагностики також відносяться висновки майстра-діагноста, що даються на основі логічного мислення, без прямої участі яких-небудь органів чуття. Наприклад: трактор не тягне унаслідок недоліку потужності; утруднений пуск дизеля унаслідок несправності паливної апаратури. Подібні висновки не завжди можуть бути правильними трактор може не тягнути при збільшеному питомому опорі плуга унаслідок висихання ґрунту, затуплення лемешів і др.; пуск дизеля може бути утруднений унаслідок низької температури навколишнього середовища, несправності системи пуску і ін.

Суб'єктивні методи діагностики характеризують якісне відхилення полягання того або іншого механізму від норми. Спроби кількісної оцінки полягання об'єктів діагностики суб'єктивними методами приводять до значних помилок в ухваленні рішень про працездатність механізму.

Гідність суб'єктивних методів — мала трудомісткість діагностики, відсутність засобів вимірювання.

Діагностика по структурних параметрах

Процес визначення технічного полягання об'єкту діагностики по структурних параметрах називається прямою діагностикою на відміну від непрямої, здійснюваної по діагностичних параметрах. Перевага прямих методів - отримання більш точних результатів, простота конструкцій засобів вимірювань, недолік — велика трудомісткість, нарушення сполучень, що труть, при розбиранні об'єкту діагностики. Іноді непряма діагностика більш інформативна, ніж пряме. Наприклад, полягання зносу циліндропоршневої групи краще оцінювати по кількості газів, що прориваються в картер, або чаду картерного масла, ніж по величині зазорів в сполученнях.

Діагностику сільськогосподарської техніки по структурних параметрах здійснюють, як правило, за допомогою вимірювальних інструментів: щупів, масштабної . лінійки, рулетки, штангенциркуля, індикатора годинного типу, мікрометрів, нутромірів, пневматичних калібраторів, кутомірів, зубомірів і ін. Ці інструменти використовують також для вимірювання зазорів в сполученнях, що труть, геометричних розмірів деталей, ходу важелів і педалей і ін.

При розробці методів вимірювання зазорів в сполученнях, що труть, доводиться вирішувати дві задачі: як застосувати той або інший пристрій і яким чином здійснити взаємне переміщення деталей на величину зазора. При рішенні першої задачі розробляють пристосування для кріплення вимірювального пристрою до базової (нерухомої) деталі, яке дозволяло б вимірювати зазор безпосередньо, без перерахунків. Другу задачу (переміщення деталей на величину зазора) вирішують за допомогою різних допоміжних пристроїв (будиночків, важелів, гвинтових механізмів, компресорно-вакуумних установок — для переміщення деталей кривошипно-шатунного механізму і ін.).

Діагностика але структурним параметрам, як правило, проводять в тих випадках, коли зміряти ці параметри можна без розбирання деталей, що труть (без порушення прироблення).

До структурних параметрів полягання об'єкту відносяться зазори в підшипникових вузлах, в клапанному механізмі, між віджимними важелями і підшипником відведення муфти зчеплення, у верхніх і нижніх головках шатунів кривошипно-шатунного механізму, хід важелів і педалей механізму управління поворотом, муфт зчеплення і гальм, провисання гусеничних полотен, биття валів сільськогосподарських машин, розміри деталей, доступні для безпосереднього вимірювання, і ін.

Розроблений також оригінальний спосіб вимірювання зазорів в сполученнях кривошипно-шатунного; механізму за допомогою індикатора годинного типу з використанням компресорно-вакуумної установки. Вимірювальний пристрій встановлюють замість форсунки. Створюючи в над поршневому просторі по черзі тиск і розрідження, переміщають поршень на величину сумарного зазора у верхній головці шатуна і шатунного підшипника. Зазор фіксується індикатором.

Діагностика по зміні герметичності робочих об'ємів

У тракторах і інших складних машинах цілий ряд складових частин може виконувати свої функції тільки у тому випадку, коли об'єми, в яких скоюються, робочі процеси, достатньо герметичні. До них відносяться камери згоряє, герметичність яких залежить від полягання циліндропоршневої групи і клапанів газорозподілу, плунжерні пари, золотники розподільника гідросистеми, силові циліндри до ін.

Діагностику по параметрах герметичності проводять за допомогою манометрів, вакуумметрів, п'єзометрів (диференціальних манометрів), пневматичних калібраторів.

Сумарну герметичність камер згоряє (прилягання циліндропоршневої групи) визначають по кількості газів, що прориваються в картер. Для цього вимірювальний прилад підключають до маслозаливної горловини. Зважаючи на порівняно високий опір виходу газів з картера і, отже, наявність в картері надмірного тиску частина газів йде в атмосферу через сальники колінчастого валу і іншу нещільність, минувши прилад. Цей недолік усувається шляхом примусового відсмоктування газів з картера, що забезпечує проходження їх тільки через вимірювальний пристрій.

На практиці нерідко спостерігаються випадки порушення герметичності якого-небудь одного циліндра при поломці або пригоранні поршневих кілець. Полягання ущільнень в окремих циліндрах до недавнього часу оцінювали по компресії (тиску кінця стиснення), вимірюваній при прокручуванні колінчастого валу за допомогою пускового пристрою. Недолік цього методу — трудність створення ідентичних умов при перевірці компресії в окремих циліндрах, обумовлена нестабільністю теплового полягання дизеля унаслідок порівняно великої трудомісткості установки і зняття компресії.

Технічне прилягання кожного циліндра окремо часто рекомендують оцінювати по величині нещільності. Остання визначається по витоку стислого повітря, яке подають під певним тиском в циліндр непрацюючого двигуна, що перевіряється. Нещільність характеризується сумарною площею, через яку проходить стисле повітря з надпоршневого простору. Вона залежить від полягання деталей цилиндропоршневой групи, клапанів газорозподілу, прокладки головка циліндрів. Безпосередньо зміряти кожну нещільність окремо важко, тому звичайно вимірюють сумарну нещільність, яку прийнято називати відносною. Для цієї мети застосовують прилади, звані пневматичними калібраторами.

Істотним недоліком способів оцінки технічного полягання цилиндропоршневой групи по значеннях нещільності, вимірюваних при непрацюючому двигуні, є неможливість достатньо точно визначити полягання зносу поршневих кілець. Це пояснюється тим, що при подачі стислого повітря в циліндр, що перевіряється, поршневі кільця притискаються нижній кромці канавок поршня і дзеркалу гільзи, перешкоджаючи проходу повітря і не даючи можливості встановити залежності між зносом і показниками витоку повітря.

За допомогою пневматичних калібраторів можна давати лише порівняльну оцінку технічного полягання циліндрів. Ці прилади можуть легко знаходити такі несправності, як задирак робочої поверхні гільзи, поломка або закоксування поршневих кілець, тріщини в гільзі або на днище головки, прогорання прокладки, обгорання тарілки клапана і ін.

Н. Т. Івановим розроблений спосіб оцінки полягання окремих циліндрів по розрідженню, вимірюваному за допомогою вакуумметра при прокручуванні колінчастого валу пусковим пристроєм. Цей спосіб значно менш трудомісткий в порівнянні із способом компресії і володіє високою точністю.

Граничний знос плунжерних пар можна визначити по тиску, що розвивається парою при пусковій частоті обертання колінчастого валу. У міру зношування плунжерної пари зростають витоки палива через зазори, а отже, знижується максимально тиск, що розвивається плунжерною парою. Чим менше частота обертання кулачкового валу насоса, тим більше; зв'язок між зносом плунжерной пари і тиском, що розвивається. До недоліків даного методу відносите неможливість прогнозування залишкового ресурс плунжерної пари.

Відомий також спосіб оцінки полягання зносу плунжерных пар по гідродинамічних параметрах процесу уприскування палива контрольною форсункою, який заснований на визначенні різниці циклових подач, вимірюваних при пусковій і номінальній частотах обертання колінчастого валу. Чим більше зношена плунжерна пара, тим вище вказана різниця. Це пояснюєте тим, що витоки палива через зазори при пусковій частоті обертання у багато разів перевищують витоки при номінальній частоті, і зростають у міру зношування плунжерної пари. Основний недолік даного методу — низька точність, обумовлена впливом на результати вимірювань різних чинників: активного ходу плунжера, технічного полягання нагнітального клапана і пускового пристрою, початку дії регулятора частоти обертання і ін.

В. М. Габриелевим розроблений експрес-метод оцінки прилягання зносу плунжерних пар, заснований на співвідношенні між тривалістю уприскування палива τвпр і залишковим тиском в паливопровід високого тиску Зростання при тестовій дії на процес паливовоподачі шляхом зміни тиску затягування пружини і величини ходу голки розпилювача контрольної форсунки. Єство даного методу полягає в наступному.

Щоб створити ідентичні умови (виключити вплив на процес паливоподачі різних чинників) і одержати зіставлені результати діагностики плунжерних пар при різному напрацюванні, вимірювання проводять при двох значеннях залишкового тиску, встановлюваних шляхом зміни параметрів форсунки. Відомо, що із збільшенням зазорів в плунжерної пари витік палива зростає. Як показали проведені дослідження, біля нової плунжерної пари тривалість і амплітуда імпульсу тиску практично не залежать від величини зростання, тоді як біля зношеної плунжерної пари із збільшенням зростання значення вказаних параметрів зменшуються. Ця закономірність встановлена в основу пропонованого експрес-методу.

При діагностиці плунжерних пар описаним методом частота обертання кулачкового валу насоса повинна бути цілком визначеною, близькою до мінімальної стійкої. Контрольну форсунку підключають за допомогою перемикача подачі палива. Для реєстрації вимірювальним приладом залишкового тиску і тривалості уприскування контрольна форсунка забезпечена відповідними вимірювальними перетворювачами (тиском переміщення голки розпилювача).

Даний спосіб володіє високою точністю і дозволяє прогнозувати залишковий ресурс плунжерних пар.

Порушення герметичності силового циліндра (знос кільця ущільнювача) визначають по усадці штока або поршня під навантаженням — вантажем певної маси або при створенні певного тиску робочої рідини в циліндрі за допомогою насоса гідросистеми.

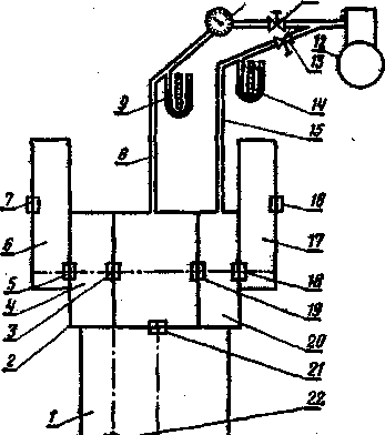
Рис 13.1. Схема визначення прилягання ущільнювача заднього моста гусеничного трактора:

1 - корпус коробки передач; 2 - картер заднього моста; 3, 5, 7 16, 18, 19, 21, 22 -сальникове ущільнення; 4, 10 - правий я лівий відсіки муфт повороту; 6, 17 - кінцеві передачі; 8, 15 - трубопроводи з наконечниками для під'єднування до маслозаливної горловини; 9, 14 - п'єзометри (диференціальні манометри); 10 - датчик; 11, 13 - дроселі; 12 - компресор або балон із стислим повітрям.

Одна з основних умов безвідмовної роботи механізмів силової передачі - надійна герметичність сальникових ущільнень. І. Г. Дингой і В. І. Свентицким розроблений оригінальний метод роздільного визначення полягання ущільнень корпусів, який полягає в наступному.

До маслозаливної горловини порожнини (картера), що діагностується, підключають датчик, через який подають повітря під певним тиском, і по його витраті судять про загальну герметичність ущільнень. Якщо витрата повітря перевищує значення, що допускається, то перевіряють герметичність кожного ущільнення окремо.

Щоб визначити полягання сальникового ущільнення 19 (мал. 1), відділяючого відсік 20 лівої муфти повороту від картера 2 задні мости, в порожнину відсіку 20 подають повітря під тим же тиском, що і в картер 2, при однакових перепадах тиску, контрольованих п'єзометрами 9 і 14. За допомогою датчика 10 в обох порожнинах вимірюють витрату повітря, що подається в картер 2, і по різниці витрат визначають полягання ущільнення 19. Потім, приєднавши трубопровід 15 до відсіку 4 правої муфти повороту, аналогічним чином : перевіряють полягання ущільнення 3 і т.д.

Переваги описаного способу — можливість визначення полягання кожного ущільнення окремо до своєчасної заміни вийшов з ладу ущільнення, недолік — невисока точність.


Використана література

1. Биргер И.А. Техническая диагностика.-М.: Машиностроение, 1978.

2. Борц А.Д., Закин Я.Х., Иванов Ю.В. Диагностика технического состояния автомобиля. М.: Транспорт, 1979. - 160 с.

3. Бельских, В.И. Справочник по техническому обслуживанию и.: диагностированию тракторов/В.И. Бельских/. М.: Россельхозиздат, 1986. - 389 с.

4. Технічне обслуговування і діагностування сільськогосподарських машин / Л.Ф. Вознюк, В.В. Іщенко, Я.М. Михайлович. –К.: Урожай, 1994. –216с.

5. Кірса В.І., Деревець І.С, Потапенко М.X. та інші. Технічна діагностика машин. - К.: Урожай, 1986.