| Скачать .docx |
Реферат: Характеристика водоснабжения жилого здания
Введение
Водоснабжение и водоотведение являются важнейшими санитарно техническими системами, обеспечивающими нормальную жизнедеятельность населения и всех отраслей народного хозяйства страны.
Используя природные водные источники, эти системы снабжают водой различных потребителей, а также обеспечивают очистку сточных вод, их отведение и возврат природе, защиту и охрану водоисточников от загрязнения и истощения.
Системы водоснабжения и водоотведения представляют собой сложные инженерные сооружения, устройства и оборудование, в значительной степени определяющие уровень благоустройства зданий, объектов и населенных пунктов, рентабельность и экономичность промышленных предприятий.
Системы водоснабжения – это комплекс сооружений, предназначенных для снабжения потребителей водой в необходимых количествах, требуемого качества и под требуемым напором. Системы состоят из сооружений для забора воды из источника водоснабжения, ее обработки, перекачки воды к потребителю и сооружений для ее хранения.
Эта отрасль обладает рядом технологических особенностей:
1. Постоянство (неизменное состояние технологических этапов в независимости от размеров технологий);
2. Непрерывность (реализация технологических этапов в строгой повторяющей последовательности).
В зависимости от вида обслуживаемого объекта системы водоснабжения подразделяются на городские, промышленные, сельскохозяйственные, железнодорожные. В зависимости от вида потребителей системы выполняют функции хозяйственно-питьевых, производственных, противопожарных, поливочных водопроводов.
В целом можно говорить о том что от стабильного функционирования данных систем зависит нормальная работа города, предприятий, здоровье и безопасность жителей. Мы привыкли к тому, что открыв кран из него чечет вода и порой даже не задумываемся, усилия скольких людей, бесперебойная работа машин и сооружений за этим стоят. Но стоит нам на несколько дней отключить воду и мы сразу почувствуем как начнутся сбои в организме города.
1. РАСЧЕТНАЯ ЧАСТЬ
1.1. Нормы и режимы водопотребления
Расчетные расходы воды определяют с учетом числа жителей населенного места и норм водопотребления.
Нормой хозяйственно-питьевого водопотребления в населенных местах называют количество воды в литрах, потребляемой в сутки одним жителем на хозяйственно-питьевые нужды. Норма водопотребления зависит от степени благоустройства зданий и климатических условий.
Таблица 1
Нормы водопотребления
Степень благоустройства зданий |
Нормы на одного жителя среднесуточная (за год), л/сут |
| Застройка зданиями, оборудованными внутренним водопроводом и канализацией: - без ванн - с ваннами и местными водонагревателями - с централизованным горячим водоснабжением |
125-160 160-230 230-350 |
Меньшие значения относятся к районам с холодным климатом, а большие – к районам с теплым климатом.
В течение года и в течение суток вода для хозяйственно-питьевых целей расходуется неравномерно (летом расходуется больше, чем зимой; в дневные часы – больше, чем в ночные).
Расчетный (средний за год) суточный расход воды на хозяйственно-питьевые нужды в населенном пункте определяют по формуле
Qсут m = qж Nж /1000, м3 /сут;
Qсут m = 300*85000/1000 = 25500 м3 /сут.
Где qж – удельное водопотребление;
Nж – расчетное число жителей.
Расчетные расходы воды в сутки наибольшего и наименьшего водопотребления, м3 /сут,
Qсут max = Kсут max * Qсут m ;
Qсут min = Kсут min * Qсут m .
Коэффициент суточной неравномерности водопотребления Kсут следует принимать равным
Kсут max = 1,1 – 1,3
Kсут min = 0,7 – 0,9
Большие значения Kсут max принимают для городов с большим населением, меньшие – для городов с малым населением. Для Kсут min – наоборот.
Qсут max = 1,2*25500 = 30600 м3 /сут;
Qсут min = 0,8*25500 = 20400 м3 /сут.
Расчетные часовые расходы воды, м3 /ч,
qч max = Kч max * Qсут max /24
qч min = Kч min * Qсут min /24
Коэффициент часовой неравномерности водопотребления определяют из выражений
Kч max = amax * bmax
Kч min = amin * bmin
Где a - коэффициент, учитывающий степень благоустройства зданий: amax = 1,2-1,4; amin = 0,4-0,6 (меньшие значения для amax и большие для amin принимают для более высокой степени благоустройства зданий); b - коэффициент, учитывающий число жителей в населенном пункте.
Kч max = 1,2*1,1 = 1,32
Kч min = 0,6*0,7 = 0,42
qч max = 1,32*30600/24 = 1683 м3 /ч
qч min = 0,42*20400/24 = 357 м3 /ч
Расходы воды на пожаротушение.
Расходование воды для тушения пожаров производится эпизодически – во время пожаров. Расход воды на наружное пожаротушение (на один пожар) и количество одновременных пожаров в населенном пункте принимают по таблице, учитывающей расход воды на наружное пожаротушение в соответствии с числом жителей в населенном пункте.
Одновременно рассчитывают расход воды на внутреннее пожаротушение из расчета две струи по 2,5 л/с на один расчетный пожар.
Расчетную продолжительность тушения пожара принимают равной 3 часам.
Тогда запас воды на пожаротушение
Wп =nп (qп +2,5*2)*3*3600/1000, м3
Где nп – расчетное число пожаров; qп – норма расхода воды на один расчетный пожар, л/с.
В нашем случае nп = 2; qп = 35 л/с.
Wп = 2*(35+2,5*2)*3*3600/1000 = 864 м3
Часовой расход на пожаротушение
Qп.ч. = Wп /3 = 864/3 = 288 м3 /ч
По рассчитанному коэффициенту часовой неравномерности Kч max = 1,32 задаемся вероятным графиком распределения суточных расходов по часам суток.
По данным таблицы распределения суточных хозяйственно-питьевых расходов по часам суток при разных коэффициентах часовой неравномерности для населенных пунктов для Kч max = 1,32 строим график суточного водопотребления и совмещаем с этим графиком графики подачи воды насосами 1 и 2 подъема.
![]() |
1.2 Определение объема баков водонапорных башен и резервуаров чистой воды
Вместимость бака водонапорной башни может быть определена с помощью совмещенных графиков водопотребления и работы насосной станции II подъема. Результаты вычислений помешены в таблицу 2, где отражена регулирующая роль бака водонапорной башни. Так, в период от 22 до 7ч и с 10 до 12ч утра излишки воды подаваемой насосной станцией II подъема, в размере от 0,2 до 0,9 % суточного расхода каждый час будут поступать в бак; в период с 7 до 9ч и с 12 до 22ч вода будет расходоваться из бака в размере от 0,3 до 0,8 % суточного расхода.
Таблица 2
Расчет регулирующей емкости бака водонапорной башни,
% суточного расхода
| Часовые промежутки |
Расход воды городом |
Подача воды насосами |
Поступление в бак |
Расход воды из бака |
Остаток в баке |
| 0-1 1-2 2-3 3-4 4-5 5-6 6-7 7-8 8-9 9-10 10-11 11-12 12-13 13-14 14-15 15-16 16-17 17-18 18-19 19-20 20-21 21-22 22-23 23-24 |
3,2 3,1 3,2 3,2 3,2 3,4 3,8 4,6 5,4 5 4,8 4,6 4,5 4,4 4,6 4,6 4,4 4,3 4,4 4,5 4,5 4,8 3,8 3,7 |
4 4 4 4 4 4 4 4 5 5 5 5 4 4 4 4 4 4 4 4 4 4 4 4 |
0,8 0,9 0,8 0,8 0,8 0,6 0,2 - - - 0,2 0,4 - - - - - - - - - - 0,2 0,3 |
- - - - - - - 0,6 0,4 - - - 0,5 0,4 0,6 0,6 0,4 0,3 0,4 0,5 0,5 0,8 - - |
1,3 2,2 3 3,8 4,6 5,2 5,4 4,8 4,4 4,4 4,6 5 4,5 4,1 3,5 2,9 2,5 2,2 1,8 1,3 0,8 0 0,2 0,5 |
Регулирующая емкость бака водонапорной башни – разность между максимальным и минимальным остатками воды в баке. Из таблицы 2 следует: 5,4 – 0 = 5.4 % суточного потребления:
Wр = Qсут max * 5,4/100 = 30600*5,4/100 = 1652,4 м3
Емкость баков водонапорных башен определяют из условия неблагоприятной работы всей системы, то есть исходя из предположения, что пожары происходят в часы наибольшего водопотребления и что расходование воды для собственных целей очистной станции (промывка фильтров) не прекращается.
Емкость баков водонапорных башен определяется как сумма регулирующей емкости и объема воды, необходимого для тушения в течении 10 минут одного внутреннего и одного наружного пожара:
Wб = Wр + (qп +2*2,5)*10*60/1000, м3
Wб = 1652,4+(35+5)*10*60/1000 = 1676,4 м3
Принимаем две водонапорные башни.
Емкость одного регулирующего бака составит
Wб о = 838,2 м3
Геометрические размеры бака определяют из рекомендуемого соотношения высоты и диаметра бака: Но = 0,7 Дб .
Тогда Wб о =( p Дб 2 /4)* Но = ( p Дб 2 /4)*0,7 Дб ;
Wб о = 0,55Дб 3 ;
Дб
= ![]()
![]()
Диаметр бака одной башни Дб = 11,5 м.
Высота бака Но = 8 м
Емкость резервуаров чистой воды на станции очистки
Wрез = Wр +Wп +Wф + 3 qч max – 3*4,17/100 Qсут max ,
Где Wф
– объем воды, необходимый для собственных нужд очистной станции
( на промывку фильтров) в течение 3 часов:
Wф = 3*(0,05-0,08)*Qсут max /24 = 3*(0,06)*30600/24=229,5
Wрез = 1655+870+230+3*1683-3*4,17/100*30600 =3975,94 ~ 4000 м3
C другой стороны, емкость резервуаров чистой воды определяется соотношением режимов работы насосных станций 1 и 2 подъема. Накопление чистой воды в резервуарах происходит в период с 1300 до 800 . За это время (19 часов) насосы 1 подъема подадут объем воды, равный 0,0417*30600*19= 24245 м3 ; насосы 2 подъема подадут из резервуаров в сеть объем воды, равный 0,04*30600*19 =23256 м3 . Необходимый объем резервуаров чистой воды
Wрез = 24245-23256=989~1000 м3
Принимаем больший объем – 1000 м3
1.3 Построение пьезометрической линии.
Подбор насосов 2 подъема.
Минимальный свободный напор в сети водопровода при максимальном хозяйственно-питьевом потреблении на вводе в здание должен приниматься при одноэтажной застройке не менее 10 м. При большей этажности на каждый этаж следует добавлять 4 м.
Нсв =10+4(Э-1)
Где Э – этажность застройки.
В нашем примере Нсв = 10+4*(5-1)=26 м
![]() |
Диктующей точкой является точка a.
Пьезометрическая линия характеризует падение напора в сети в часы максимального водопотребления. Когда из-за движения воды по водоводу появляются потери напора по длине.
Высоту водонапорной башни (высота расположения дна бака башни) определяют из соотношения высот:
Нб +Zб = Zа +Нсв +hба ,
Нб = Нсв +hба -( Zб - Zа ),
Где hба – потери напора на участке от башни до диктующей точки a;
hба =i*lба ; i=(5-8)м вод.ст. на 1 км.
В нашем примере
Нб =26+6*0,5-(65-52)=16м
Пьезометрическая линия от насосной станции 2 подъема до башни определяют необходимый напор насосов 2 подъема из соотношения
Zн +Н|| -hнб =Zб + Нб +Но ,
Н|| =( Zб - Zн )+( Нб +Но )+ hнб +(2-2,5)
Где (2-2,5) – потери набора во внутренних коммуникациях насосной станции.
В нашем примере
Н|| =65-45+16+8+6*1,5+2 = 55 м вод. ст.
Подбор насосов станции 2 подъема
Насосы подбирают по каталогам центробежных насосов для чистых жидкостей по требуемым производительности (подачи) и напору.
Из совмещенного графика водопотребления и режимов насосных станций следует, что в час максимального водопотребления (с 8 до 10 часов) подача воды насосами 2 подъема составляет 5 % от суточного хозяйственно-питьевого потребления.
С учетом пожарного водопотребления насосы второго подъема должны обеспечить подачу
Q|| =0,05 Qсут max +Qп.ч.
Q|| =0,05*30600+290=1820»1850 м3 /ч
Примем 4 насоса, тогда каждый насос должен подавать 462.5 м3 /ч при 55м вод.ст.
По каталогам подбираем марку насоса.
Требованиям удовлетворяет насос Д1250-65 (12 НДс) с параметрами: подача 500 м3 /ч, напор – 65м вод.ст., мощность двигателя – 100кВт, масса агрегата – 1680 кг.
2. ТЕХНОЛОГИЧЕСКАЯ ЧАСТЬ
2.1. Качество воды и основные методы ее очистки
Качество природной воды зависит от наличия в ней различных веществ неорганического и органического происхождения.
Содержание в воде нерастворенных веществ характеризуется мутностью в мг на литр.
Присутствие в воде гумусовых веществ характеризуется цветностью в градусах по так называемой платинокобальтовой шкале.
Содержащиеся в воде соли кальция и магния придают ей жесткость.
Загрязненность воды бактериями характеризуются количеством бактерий, содержащихся в 1 куб.см. воды.
Методы очистки воды зависят от качества природной воды, потребляемого расхода и требований к ее качеству. При очистке речной воды для хозяйственно-питьевых нужд наиболее широко применяют осветление, обесцвечивание и обеззараживание воды (дезинфекция).
Более глубоко и более эффективно осветление воды происходит при коагулировании и пропуске через «взвешенный слой» хлопьев, ранее отделенных от воды в осветлителях.
Для глубокого осветления воды применяют ее фильтрование через песчаные фильтры.
Коагулирование с последующим отстаиванием и фильтрованием, а затем хлорированием воды применяют также для устранения цветности и снижения окисления воды.
Обеззараживание воды производят хлорированием, озонированием, ультрафиолетовым облучением.
Для снижения жесткости (умягчения), обессоливания и дегазации воды применяют химические и физико-химические методы обработки воды. Их применяют одновременно с отстаиванием и фильтрованием.
2.2. Выбор технологической схемы очистки воды
В процессе очистки вода должна пройти ряд очистных сооружений, в которых осуществляются принятые методы очистки.
Наиболее распространенные технологические схемы очистки речной воды для хозяйственно-питьевых целей.
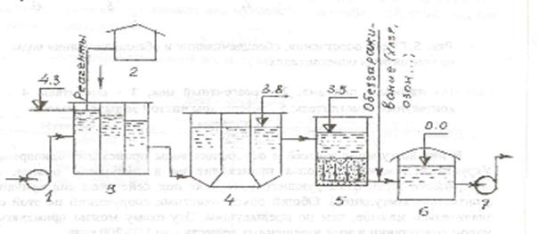
1. Глубокое осветление, обесцвечивание и обеззараживание воды путем коагулирования и последовательного осветления воды в отстойниках и на фильтрах. Природная вода насосами 1 подъема 1 подается в смеситель 3, куда одновременно подаются реагенты, приготовленные в реагентном цехе 2. После смешения с реагентами вода поступает в камеру хлопьеобразования 4, где происходит процесс агломерации взвешенных (мутность) и коллоидальных (цветность) частиц в крупные хлопья. Затем вода поступает в отстойники 5, в которых движется с малой скоростью (2-10 мм/с). При этом основная масса образовавшихся хлопьев отделяется от обрабатываемой воды и выпадает в осадок. Из отстойников воду подают на фильтры 6 для глубокого осветления путем пропуска ее через толщу песчаной загрузки. В процессе очистки в толще фильтров накапливаются загрязнения. Для их удаления фильтры
![]() |
выключают из работы и промывают.
Осветленную воду обеззараживают и собирают в резервуарах чистой воды 7, где обеззараживание завершается в результате контакта с дезинфекторами (хлором, озоном).
Вода, подаваемая в сеть, не должна содержать озона, так как он вызывает коррозию труб и оборудования. Поэтому воду, обработанную озоном, выдерживают в резервуарах до завершения расходования озона.
2.
![]() |
На рисунке 4 также показана схема глубокого осветления, обесцвечивания и обеззараживания воды.
Отличие от ранее описанной схемы состоит в том, что в ней отстойники заменены осветлителями, при применении которых отпадает необходимость в устройстве камеры хлопьеобразования. Процесс коагуляции взвесей и осветления воды происходит во взвешенном слое осадка.
3. Технологическая схема, представленная на рисунке 5, имеет лишь одно сооружение для осветления воды – контактные осветлители (песчаные фильтры с движением воды снизу вверх).
![]() |
В них коагуляция взвесей и осветление воды происходит одновременно. Укрупнение частиц в хлопья происходит не в свободном объеме, а на поверхности зерен фильтрующего материала под действием сил прилипания (контактная коагуляция). Общий объем очистных сооружений по этой схеме значительно меньше, чем по предыдущим. Эту схему можно применять при малом содержании в воде взвешенных веществ – до 150-200 мг/л.
По рассмотренным технологическим схемам обесцвечивание воды происходит в результате сорбции коллоидных гумусовых веществ, обусловливающих цветность воды.
При выборе сооружений для осветления и обесцвечивания воды рекомендуется руководствоваться данными.
В соответствии с моими исходными данными: мутность – 200 мг/л; цветность – 90 град; по приложению выбираем для обработки воды с применением коагулянтов и флокулянтов Осветлители со взвешенным осадком – Скорые фильтры
Как правило, на очистных станциях применяют не менее двух сооружений каждого типа. Этим обеспечивается непрерывность работы очистных станций при авариях и эксплуатационных отключениях сооружений.
Взаимное высотное расположение сооружений предусматривают с таким расчетом, чтобы движение воды от сооружения к сооружению было самотечным. Разность отметок уровней воды в расположенных рядом сооружениях должна быть равна потерям напора при движении воды между сооружениями по трубопроводам и лоткам, а также в самих сооружениях.
Общие потери напора по технологической схеме обычно составляют 3,5-6 м.
2.3. Реагентное хозяйство
Коагулирование осуществляют для ускорения процесса осветления и обесцвечивания воды.
Дозу коагулянта Дк , мг/л, в расчете на Al2 (SO4 )3 , FeCl3 , Fe2 (SO4 )2 (по безводному веществу) принимают для мутных вод по таблице, для цветных вод – по формуле.
![]()
Где Ц – цветность обрабатываемой воды, град.
При одновременном содержании в воде взвешенных веществ и цветности принимают большую из доз коагулянта.
Дозу флокулянтов (в дополнение к дозам коагулянтов) следует принимать:
полиакриламида (ППА) по безводному продукту при вводе перед отстойниками по таблице.
Флокулянт вводят в воду после коагулянта.
Дозу хлорсодержащих реагентов (по активному хлору) при предварительном хлорировании и для улучшения хода коагуляции и обесцвечивания воды, а также для улучшения санитарного состояния сооружений следует принимать 3-10 мг/л. Реагенты вводят за 1-3 мин до ввода коагулянтов.
Дозы подщелачивающих реагентов Дщ , мг/л, необходимых для улучшения процесса хлопьеобразования, определяют по формуле:
Дщ =Кщ (Дк /ек – Що ) + 1
Где Дк – максимальная, в период подщелачивания, доза безводного коагулянта, мг/л; ек – эквивалентная масса коагулянта (безводного), мг/мг-экв, принимаемая для Al2 (SO4 )3 - 57; , FeCl3 – 54; Fe2 (SO4 )2 – 67; Кщ – коэффициент, равный для извести (по СаО) – 28; для соды (по Na2 CO3 ) – 53; Що – минимальная щелочность воды, мг-экв/л.
Реагенты вводят одновременно с вводом коагулянтов.
Потребность в реагентах для моего примера:
Доза коагулянта Al2 (SO4 )3
-
по таблице Дк
=30-40 мг/л;
- по формуле Дк = мг/л,
принимаем Дк =40 мг/л
Потребность в сутки максимального водопотребления
Ск = 1,05 Qсут max Дк /1000=1,05*30600*40/1000=1285,2 кг.
Здесь 0,05 Qсут max – объем воды, необходимый для собственных нужд очистной станции.
Доза флокулянта (ПАА) – по таблице.
ДПАА =0,3-0,6 мг/л, принимаем ДПАА =0,5 мг/л.
Потребность в сутки максимального водопотребления
СПАА =1,05 Qсут max * ДПАА /1000=1,05*30600*0,5/1000=16.07 кг.
Доза хлорсодержащих реагентов (по активному хлору) при предварительном хлорировании
ДCl =3-10 мг/л, принимаем ДCl =5 мг/л.
Потребность хлорсодержащих реагентов (по активному хлору) в сутки максимального водопотребления:
СCl =1,05 Qсут max * ДCl /1000=1,05*30600*3/1000=96.5 кг
Доза подщелачиваемых реагентов (извести)
Дщ =28(40/57-0,2)+1=15 мг/л.
Потребность в сутки максимального водопотребления
Сщ =1,05 Qсут max * Дщ /1000=1,05*30600*15/1000=482 кг.
2.4. Обеззараживание воды
Методы обеззараживания воды составляют четыре основные группы: термический(кипячение), химический (хлор, озон), олигодинамический (воздействие ионов благородных металлов) и физический (ультразвук, ультрафиолетовые лучи).
Наибольшее распространение получили методы второй группы. В качестве окислителей используют хлор, двуокись хлора, озон, иод, перманганат калия, перекись водорода, гипохлорит натрия и кальция. Из перечисленных окислителей на практике отдают предпочтение хлору, озону, гипохлориту натрия.
Хлор опасен при транспортировании и использовании, его утечки могут вызвать отравление людей. Кроме того, при хлорировании образуются хлорорганические соединения, в том числе – диоксин – сильнейший мутаген. При наличии в воде фенолов образуются хлорфенолы, обладающие токсичными свойствами и неприятным запахом.
Достоинство озонирования в том, что, уничтожая, бактерии, споры, вирусы, он разрушает растворенные и взвешенные в воде органические вещества. Это позволяет использовать озон не только для обеззараживания, но и для обесцвечивания и дезодорации воды. При этом природные свойства воды не изменяются. Избыток озона (в отличие от хлора) не только не ухудшает, но и значительно улучшает качество воды – устраняет цветность, привкусы и запахи.
Для обеззараживания воды выбираем метод Хлорирования.
2.5. Выбор технологического оборудования станции очистки воды
Решению вопроса о компоновке очистных сооружений должны предшествовать выбор схемы технологического процесса очистки воды, а также установление типа, числа и размеров отдельных сооружений (отстойников фильтров и д.р.). Схему очистки воды, тип сооружений и их компоновку выбирают, исходя из качества воды в источнике и требований потребителей к качеству воды и на основании технико-экономический сравнений возможных вариантов.
В принятой нами схеме очистки воды с применением коагулянтов и флокулянтов Осветлители со взвешенным осадком – Скорые фильтры.
Вода подаваемая насосной станцией 1 подъема поступает в смеситель куда одновременно подаются реагенты, приготовленные в реагентом цехе, где происходит ее тщательное перемешивание с реагентами в течении 1-2 минут. Из смесителя вода поступает на осветлитель со взвешенным слоем осадка, предназначенного для предварительного осветления воды перед фильтрованием. Для глубокого осветления воды применяют фильтры открытого типа. После фильтров осветленная вода поступает в резервуар чистой воды. В трубу подающую в резервуар вводится хлор из хлораторной. Необходимый для обеззараживания воды контакт ее с хлором обеспечивается в резервуаре. В нашем случае хлор в воду подается дважды, перед смесителем (первичное хлоривание) и после фильтров (вторичное хлорирование). Из за недостаточной щелочности исходной воды в смеситель одновременно с коагулянтом подается раствор извести через дозаторы. Для интенсификации процессов коагуляции перед камерой хлопьеобразования вводят через дозатор флокулянт – полиакриламид ПАА – 10.
Смеситель –используется обычный перегородчатый смеситель.
По выбранной нами схеме применяется осветлитель со взвешенным слоем осадка (Коридорного типа) – Который представляет собой прямоугольный в плане резервуар, разделенный на три секции. Две крайние секции являются рабочими камерами осветлителя, а средняя служит осадка уплотнителем. Осветляемая вода подается у дана осветлителя по перфорированным трубам и равномерно распределяется по площади осветлителя. Затем она проходит через взвешенный слой осадк, осветляется и по перфорированному лотку (или трубе), располагаемому на некотором расстоянии над поверхностью взвешенного слоя, отводится на фильтры.
Взвешенный слой осадка состоит из хлопьев непрерывно и хаотически двигающихся под действием потока воды, вследствие чего масса осадка во взвешенном слое постоянно перемешивается. Излишки постоянно накапливаемого садка отводятся через осадка приемные окна в осадкоуплотнитель. Осветление воды через движение ее через взвешенный слой объясняется явлением коагуляции. При движении частиц взвеси с потоком воды через взвешенный слой, который непрерывно перемешивается, обеспечивается частое столкновение их с ранее образовавшимися хлопьями и хлопьями вновь формирующимися вокруг частиц коагулянта. Процесс коагуляции и осветления воды здесь протекает интенсивнее чем в камерах хлопье образования и в отстойниках. Перед осветлителем не требуется устройства камер хлопьеобразования.
Из осветлителя воду подают на фильтры для глубокого осветления путем пропуска ее через толщу песчаной загрузки. Эти фильтра способны улавливать почти все взвеси, В нашем случае используются скорые фильтры (5,5 – 12 м/ч). Скорый безнапорный фильтр представляет собой прямоугольный железобетонный резервуар, который загружен кварцевым песком, уложенным на гравийный поддерживающий слой. Осветляемая вода по трубопроводу подается на фильтр, проходит через фильтрующею загрузку, в которой задерживаются взвешенные частицы, и собираются дренажной системой. Дренаж выполняется из перфорированных труб. Из дренажа по трубопроводу осветленная вода отводится в резервуар чистой воды.
Во зависимости от количества воды, поступающей на фильтр, и содержания в ней взвешенных веществ периодически осуществляют промывку фильтра (через 12 –72 ч)
Промывка скорых фильтров производится обратным потоком воды. Промывная вода по трубе подается в дренаж, который равномерно распределяет воду по площади фильтра. При движении воды снизу вверх через загрузку фильтрующий слой расширяется, увеличиваясь в объеме и перемешивается, в результате чего происходит отмывка зерен загрузки от загрязнений. промывная вода собирается желобами и отводится в карман. В период промывки задвижки на фильтрах предназначенных для отвода фильтрата, закрыты. Расход воды, подаваемой на промывку 1 м3 фильтрующей поверхности называется интенсивностью промывки (15-16 л/см2). Продолжительность подачи промывной воды на скорый фильтр равна 3-8 мин. После промывки фильтр снова включают в работу.
Хлорирование осветленной воды проводится перед поступлением ее в резервуар чистой воды хлорсодержащие реагенты вводят в трубопровод фильтрованной воды концентрация 2 мг/л при этом должны быть обеспеченны хорошее смешивание его с водой и достаточная продолжительность (не менее 30 мин) его контакта с водой до ее подачи потребителю. Также производится предварительное хлорирование способствующее коагуляции и позволяющее снизить расход хлора Осветленную и обеззараженную воду собирают в резервуарах чистой воды, где обеззараживание завершается в результате контакта с дезинфекторами (хлором).
Дозирование газообразного хлора осуществляется вакуумными хлораторами. Концентрация остаточного свободного хлора в воде, забираемой из резервуаров чистой воды, должна быть не менее 0.3 и не более 0.5мг\л. Хлорное хозяйство располагают в отдельно стоящих хлора торных, в которых сблокированы расходный склад хлора, испарители (в случае необходимости) и помещение для хлораторов (хлор дозаторные). Воздух, выбрасываемый в атмосферу постоянно действующими вентиляционными системами складов хлора и хлор дозаторных, удаляется через трубу при этом предусматривается его очистка.
Заключение
Список литературы
1. Илясов Г.И. Водоснабжение и водоотведение:
учебное пособие. Саратов, 1994 г.
2. Николадзе Г.И. Коммунальное водоснабжение и канализация.
М: Стройиздат, 1983 г.
3. СНиП 2.04.02-84. Водоснабжение. Наружные сети и сооружения/Госстрой СССР. М: Стройиздат, 1985г.
4. Кедров В.С. Водоснабжение и водоотведение: Учеб ник для вузов – 2 –е изд., переработанное и дополненное – М.:Стройиздат, 2002.
5. Абрамов Н.Н. Водоснабжение: Учеб ник для вузов – 3 –е изд., переработанное и дополненное – М.:Стройиздат, 1982.




