| Похожие рефераты | Скачать .docx |
Курсовая работа: Планировка сельских населенных мест
ГРАДООБРАЗУЮЩАЯ ГРУППА, НАСЕЛЕНИЕ, ПЕРВАЯ ОЧЕРЕДЬ, РАЧЕТНЫЙ СРОК, МИГРАЦИЯ, ПРОИЗВОДСТВЕННАЯ МОЩНОСТЬ, ФУНКЦИОНАЛЬНОЕ ЗОНИРОВАНИЕ, РОЗА ВЕТРОВ, СЕЛИТЕБНАЯ ЗОНА, ЖИЛОЙ ФОНД, КОЭФИЦИЕНТ РАЗВИТИЯ УЛИЧНОЙ СЕТИ, ИСКУСТВЕННЫЕ И ЕСТЕСТВЕННЫЕ ОГРАНИЧЕНИЯ, БУЛЬВАР, ГЛАВНАЯ УЛИЦА
Целью курсового проекта является составление проекта планировки и застройки населенного пункта, отвечающего технико-экономическим показателям.
В процессе работы производились расчеты по определению населения на расчетный срок, количества квартир и домов, состава семей. Параллельно определен участок территории, в соответствии с естественными и искусственными ограничениями. На этой основе составлен опорный план села «Исутору», который содержит две функциональные зоны: селитебную и производственную.
В завершение проекта произведена планировка жилой зоны, зоны отдыха и производственной зоны; составлен баланс территории и произведена технико-экономическая оценка территории.
В результате работы над проектом составлен генеральный план села «Исутору».
СОДЕРЖАНИЕ
ВВЕДЕНИЕ
Глава 1 Общие сведения о территории и населенном пункте
1.1 Местоположение
1.2 природные условия
1.3 Производство и перспективы развития села «Исутору»
Глава 2 Предварительные расчёты к проекту
2.1 Расчет численности населения
2.2 Расчет количества семей
2.3 Расчет требуемого жилого фонда по типам домов
2.4 Расчет культурно-бытового строительства
2.5 Составление списка проектируемых жилых домов, зданий и сооружений культурно-бытового назначения
2.6 Расчет производственных зданий и сооружений
2.7 Расчет территории
Глава 3 Общая схема планировки
3.1 Подготовка опорного плана
3.2 Функциональное зонирование территории села «Исутору»
3.3 Составление общей схемы планировки жилой зоны
Глава 4 Планировка и застройка жилой зоны
4.1 Отработка системы уличной сети
4.2 Размещение участков при усадебных и блокированных домах
4.3 Организация жилых территорий
4.4 Планировка участков общественного назначения
Глава 5 Планировка и застройка производственных территорий
5.1 Производственные комплексы
5.2 Размещение зданий и сооружений в комплексах
5.3 Виды комплексов и их застройка
Глава 6 Технико-экономическая оценка проекта
6.1 Абсолютные натуральные технико-экономические показатели
6.2. Относительные натуральные технико-экономические показатели
ЗАКЛЮЧЕНИЕ
СПИСОК ИСПОЛЬЗОВАННЫХ ИСТОЧНИКОВ
ВВЕДЕНИЕ
Населенное место – это ограниченная часть территории, на которой постоянное население закреплено материальными фондами.
Все населенные места делят на города и сельские населенные пункты. Сельский населенный пункт характеризуется малыми размерами, небольшой численностью и плотностью населения, преобладающая часть которого занята в сельском хозяйстве.
Так как сельские населенные пункты являются частью сельскохозяйственного производства, то необходимо организовать так территорию, чтобы обеспечивалась рациональная технология производства. Это осуществляет проект планировки и застройки территорий.
Проект планировки решает задачи:
а) определение перспектив развития сельскохозяйственного производства;
б) определение перспективной численности населения;
в) определение потребных объемов жилого, культурно-бытового и производственного строительства, его размещение;
г) разработку предложений по охране окружающей среды.
Проект позволяет достичь высокого социально-экономического уровня жизни сельского населения.
Глава 1 Общие сведения о территории и населенном пункте
1.1 Местоположение
Комсомольский район образован в декабре 1926 года, его площадь составляет 25,2 тыс.кв. км. Комсомольский район расположен в центральной части Хабаровского края. Территория района охватывает пойменную часть реки Амур на протяжении 260 км, низменную часть бассейна левого притока Амура – реку Горин, бассейн правого притока Амура – реку Гур и бассейны таких мелких притоков, как СилаФу, Мачтовая, Бельго и пр. Район граничит на юго-западе с Амурским, на западе и северо-западе с Солнечным, на северо-востоке с Ульчским, на востоке с Ваненским и на юге с Нанайским районами.
Комсомольский район занимает удобное транспортно-географическое положение. Среди транспортных коммуникаций ведущая роль принадлежит железнодорожному транспорту. Амурский водный путь, пересекающий район, обеспечивает связь с южными и северными территориями Хабаровского края, дает выход на просторы Тихого океана судам смешанного плавания река-море. Для многих поселений водный транспорт служит основным видом сообщения (Бельго, Верхнетамбовское, Нижнетамбовске).
По характеру рельефа район может быть разделен на 2 части: низменные места поймы реки Амура, его притоков и возвышенности.
Обращенные к Амуру склоны лево- и правобережных гор переходят в пологонаклонные поверхности высоких надпойменных террас от 50-60 м и ниже. Долина Амура в пределах района сравнительно неширока – 10-15 км, иногда-20 км.
1.2 природные условия
Территория района входит в область умеренных широт, которая характеризуется сменой направлений воздушных потоков от зимы к лету.
В зимний период на территорию Комсомольского района распространяется северо-восточный гребень азиатского максимума, что определяет господство сухого континентального воздуха из Забайкалья и Якутии. Устойчивая отрицательная температура устанавливается в первой декаде ноября. Зима начинается переходом средней суточной температуры через - 5° и это происходит примерно 3 ноября. Абсолютный минимум приходится на вторую декаду января (-48°). Зима холодная и малоснежная, солнечная и сухая, продолжается пять месяцев. Осадков выпадает в среднем около 63 мм. Высота снежного покрова составляет 23-27 см. Малая высота снежного покрова в сочетании с низкими температурами предопределяет значительное промерзание грунтов. Этот процесс начинается примерно с 24 октября, длится 168 дней и заканчивается 10 апреля. Грунты на равнинных участках промерзают в среднем на 160 см, а в отдельные года и до 300 см.
Процесс разрушения зимнего антициклона начинается в марте, ноциркуляция продолжает еще долгое время оставаться зимней. Весна наступает быстро: в начале второй декады апреля средняя температура воздуха переходит через 0°. Однако в апреле и в мае часты заморозки. Осадков весной выпадает мало, зато усиливаются ветры, в основном северного направления.
Летом наблюдается перенос влажного тихоокеанского воздуха умеренных широт, что приводит к выпадению осадков. Лето на территории района теплое и влажное. Самый теплый месяц июль со средней месячной температурой +19° (абсолютный максимум +33,7°). Хотя летние максимальные температуры невысокие, но в связи с большой влажностью воздуха (средняя влажность воздуха – 88%) ощущается сильная жара. В течение лета выпадает 52% годового количества осадков. Самый дождливый месяц – август. В среднем за теплый период выпадает 448 мм осадков.
За начало осени в районе можно считать переход средней суточной температуры воздуха через +10° (24 сентября). Осень короткая, сухая и солнечная.
Климат на подавляющей части района прохладный, умеренно-влажный. Вегетационный период до 150 дней, сумма активных температур (больше +10°) 2000°- 2300°, количество осадков в среднем 578 мм. Максимум осадков приходится на июль - август. Начиная с весенних месяцев, территория района подвержена вторжению суховеев
По территории Комсомольского района протекает 197 рек, общая длина их составляет 5140 км. Все реки района относятся к бассейну реки Амур. Амур здесь принимает мало притоков и является участком транзита вода. Наиболее крупные его притоки: Гур и Горин. Реки характеризуются, преимущественно дождевым питанием, горные, долины их узкие, У-образные, со скалистыми, обрывистыми берегами.На территории района расположено 11 озер, водная поверхность которых 158,1 кв.км.
Почвы района относятся к амурской муссонной почвенной фации. Для них характерны следующее особенности:
1) интенсивный характер выветривания, приводящий к оглиниванию почвенной толщи;
2) развитие анаэробных глеевых процессов, приводящих к заболачиванию почв;
3) слабое развитие подзолообразовательного процесса;
4) интенсивное развитие в отдельных местах дернового процесса.
Специфичными для территория района почвами являются буротаежные, горно-подзолистые, лугово-болотные, аллювиальные.
Согласно лесорастительному районированию территория Комсомольского района расположена на границе округа тайги и округа смешанных широколиственных лесов. Географическое положение района и определило характер произрастающей растительности, которая представлена видами охотско-камчатской флоры (лиственница даурская, ель аянская, пихта белокорая и т.д.), некоторыми породами зоны смешанных хвойно-широколиственных лесов (кедр корейский, липа маньчжурская, ясень маньчжурский, береза белая и желтая, осина и другие).
1.3 Производство и перспективы развития села «Исутору»
Градообразующей группой А представлены. Возрастная структура населения и существующая численность производственных кадров. Группу представляют работники предприятий работники предприятий, учреждений и организаций градообразующего значения, к которым относятся: промышленные и сельскохозяйственные предприятия, предприятия и организации материально-технического снабжения, хранения и переработки сельскохозяйственной продукции, внешнего транспорта, строительной индустрии и обслуживания. Указывают ее, как правило, в задании на проектирование. Нетрудоспособное население Б и трудоспособное население Т, данные подробно представлены в таблице 1.1.
Таблица 1.1 – Данные по численности производственных кадров и возрастной структуре населения на проектируемой территории
| № вар. | ГруппаА |
Несамодеятельное население, Б | Трудоспособное население, Т | ||||||
| Дети до 7 лет | Дети 7-15 лет | Жен-щины›55 лет |
Муж-чины›60 лет |
Всего |
Жен-щины16-55 лет |
Муж-чины16-60 лет |
Всего | ||
| 7 | 210 | 10,6 | 13,8 | 10,6 | 6,7 | 41,7 | 30,8 | 27,5 | 58,6 |
Данные о семейной структуре населения, сложившиеся в проектируемом селе представлены в таблице 1.2.
Таблица 1.2 – Данные по семейной структуре населения
| № варианта | Сруктура семей, % | |||||
| 1 чел. | 2 чел. | 3 чел. | 4 чел. | 5 чел. | ≥6 чел. | |
| 7 | 16 | 19 | 27 | 25 | Ё7 | 6 |
Разработка проекта планировки и застройки в селе «Исутору» предусматривает размещение определенных отраслей производства, данные приведены в таблице 1.3.
Таблица 1.3 – Отрасли производства в селе «Исутору» на расчетный срок
Наименование отрасли производства |
Отрасль производства | |
| на 1000 жителей | на 546 жителей | |
| 1.Площадь землепользования , га | 2300 | 1256 |
| 2.Животноводство | ||
| КРС, всего , голов | 1600 | 875 |
| в т. ч. --- коровы | 700 | 380 |
| --- нетели | 100 | 55 |
| --- телята до 6 месяцев | 330 | 180 |
| --- молодняк старше 6 месяцев | 470 | 260 |
| 3. Машино-ремонтная служба | ||
| а) автомобили, всего | 60 | 33 |
| в т. ч. --- грузовые | 40 | 22 |
| --- легковые | 12 | 7 |
| --- специальные | 8 | 4 |
| б) тракторы, всего | 65 | 36 |
| в т. ч. --- гусеничные | 40 | 22 |
| --- колесные | 25 | 14 |
| в) комбайны, всего | 50 | 27 |
| в т. ч. --- зерновые | 32 | 18 |
| --- специальные | 18 | 10 |
| г) сельскохозяйственные машины прицепные, требующие площадку для стоянки, всего, м2 | 2300 | 1256 |
| в т. ч. --- под навесом | 900 | 491 |
| --- на открытой площадке | 1400 | 764 |
| 4. Складское хозяйство, тонны хранимой продукции | ||
| а) зерно, всего | 2800 | 1529 |
| в т. ч. --- семенное | 1300 | 710 |
| --- продовольственное | 600 | 330 |
| --- фуражное | 900 | 491 |
| б) картофель и корнеплоды, всего | 3400 | 1856 |
| в т. ч. ---семенной | 900 | 490 |
| --- продовольственный | 1200 | 655 |
| --- фуражный | 1300 | 710 |
| в) овощи продовольственные | 290 | 160 |
| г) силос и сенаж | 9000 | 4915 |
| д) грубые корма | 1400 | 765 |
| е) горюче-смазочные материалы (емкости планировать на 50 % потребности) | 750 |
410 |
При размещении объектов строительства в поселке, кроме оговоренного заданием, следует предусмотреть:
В производственном строительстве:
а) теплично-парниковый комплекс, размер которого определится по нормам на одного жителя поселка: для зимних и весенних теплиц – 3 кв.м. площади застройки; для парниковой территории – 5 парниковых рам; для открытого утепленного грунта – 10 кв. м;
б) комплекс КРС предусмотривается для привязного содержания коров и нетелей;
В жилищном строительстве:
Застройка производится домами следующих типов и размерами участков при них: для крупных семей из 5-6 и более человек – одноквартирные дома усадебного типа с участком 0,2 га; для семей из 4 человек – двухквартирные дома усадебного типа одноэтажные с участком 0,2 га на дом; для семей из 3 человек – четырехквартирные дома блокированного типа с участком 0,3 га на дом; для одиночек и семей из двух человек предусмотреть двухэтажные дома секционного типа 8 и 16 квартирные с участком 0,08 га на квартиру.
Глава 2 Предварительные расчёты к проекту
На основе исходных данных для проектирования производятся расчеты: перспективной численности населения, проектируемого и сохраняемого фонда жилых, культурно-бытовых и производственных зданий и сооружений, потребной территории.
В проекте планировки села «Исутору» был выбран расчетный срок двадцать лет.
2.1 Расчет численности населения
Численность населения на расчетный срок определяется на основе данных о перспективах развития поселения в системе расселения с учетом демографического прогноза естественного и механического прироста населения и маятниковых миграций.
Целью расчёта численности населения является определение перспективной численности населения на первую очередь (пять лет) и расчётный срок (двадцать лет). В основу расчета принимается численность градообразующей группы (группа А). Численность населения во вновь проектируемом селе рассчитывается по полной формуле трудового баланса.
Hp =(A*100)/(T-¶-y-u+n-Б), (2.1)
где Hp - проектная численность населения, человек;
А - численность градообразующих кадров, постоянно проживающих на данной территории, человек;
Т - население в трудоспособном возрасте, %;
- население в трудоспособного возраста, занятое в домашнем и личном подсобном хозяйстве, %;
y - учащиеся в трудоспособном возрасте, обучающиеся с отрывом от производства, %;
u - неработающие инвалиды труда в трудоспособном возрасте, %;
n - работающие пенсионеры, %;
Б - обслуживающая группа населения, %.
1) на первую очередь:
Hp =(210*0,7*100)/(58,6-6-5-2+3,46-15)=432
2) на расчетный срок:
Hp =(210*0,7*1,2*100)/(58,6-5-6-1,5+5,19-19)=546
2.2 Расчет количества семей
Расчет количества семей производится с целью использования этой величины при определении потребного количества квартир и домов, которые нужно построить, чтобы обеспечить стандартный уровень проживания каждой семье.
Расчеты производят по формуле:
åX=(H*100)/ å(Ci *Pi ), (2.2)
где åX - общее количество семей на перспективу;
H - расчетная численность населения;
Ci - численный состав одной семьи;
Pi - доля семей i-го типа в общем количестве семей.
Расчет выполняют таблице 2.1, исходные данные по семейной структуре населения представлены в таблице 1.2. При выполнении проекта расчеты выполняются для численности населения на первую очередь и расчетный срок.
Таблица 2.1 - Расчет числа семей
Численный состав семьи Ci |
Структура семьи Pi |
Ci *Pi | Количество семей X |
|
| Первая очередь | Расчетный срок | |||
| 1 | 16 | 16 | 23 | 28 |
| 2 | 19 | 38 | 27 | 34 |
| 3 | 27 | 81 | 38 | 48 |
| 4 | 25 | 100 | 35 | 45 |
| 5 | 7 | 35 | 10 | 12 |
| 6 и более | 6 | 36 | 8 | 11 |
| Итого | 100 | 306 | 141 | 178 |
2. 3 Расчет требуемого жилого фонда по типам домов
Чтобы обеспечить нормальные жилищные условия каждой семье необходимо иметь собственное отдельное жильё, поэтому количество потребных к проектированию квартир принимается равным расчетному количеству семей. При проектировании руководствуются рекомендациями СниП 2.07.01-89 в том, что “в сельских поселениях следует предусматривать преимущественно одно-, двухквартирные жилые дома усадебного типа с земельными участками при квартирах, также (при соответствующем обосновании) секционные дома высотой до четырех этажей”.Расчеты выполняются в таблице.
Таблица 2.2 - Расчет потребности жилого фонда по типам домов
| Тип жилого дома | Потребное количество квартир, ед. | Проектная потребность | ||||
| Квартир, ед. | Домов, ед. | |||||
| Пер. очередь | Расч. срок | |||||
| Пер. очередь | Расч. срок | Пер. очередь | Расч. срок | |||
1) усадебные -одноквартирные -двухквартирные |
18 35 |
53 45 |
19 34 |
24 46 |
19 17 |
24 23 |
| 2)блокированные четырехквартирные | 38 |
48 |
40 |
52 |
10 |
13 |
3)секционные двухэтажные -восьмиквартирные -шестнадцатиквартирные |
50 16 |
62 16 |
48 16 |
56 16 |
6 1 |
7 1 |
| Итого | 157 | 194 | 157 | 194 | 53 | 68 |
Одновременно с расчетом выполняется анализ существующего жилого фонда и предварительно намечается характер дальнейшего использования для каждого существующего дома, а именно: сохранение (с необходимостью реконструкции или без); переоборудование по другому назначению; разборка и перенос на новое место; снос по градостроительным соображениям и так далее.
2.4 Расчет культурно-бытового строительства
Расчет вместимости учреждений и предприятий обслуживания и размеров их земельных участков призводится в соответствии с “Приложением 7” СНиП 2.07.01.89.
Перечень (состав) заданий зависит от категории проектируемого поселения. Расчет выполняется по таблице 2.3.
Таблица 2.3 - Расчет учреждений и предприятий обслуживания и размеры их земельных участков
| Учреждения, предприятия, сооружения | Нормативный показатель на 1000 жителей | Проектный показатель на 546 жителя | ||
| Вместимость | Размер участка,м2 , га | Вместимость | Размер участка,га | |
| Детские дошкольные учреждения, место | 100 |
40-35 м2 на 1 место |
55 |
0,22 |
| Общеобразовательные школы, учащихся | 180 |
50 м2 на 1 учащегося | 100 |
0,55 |
| Фельдшерско-акушерский пункт, объект | 1 |
0,2 га на объект |
1 на нас.пункт | 0,2 |
| Аптека (VI-VIII группа), объект | 1 | 0,2 га на объект |
1 на нас.пункт | 0,2 |
| Спортивные территории (стадион), га | 0,7-0,9 га |
0,9 |
||
Клуб, мест при численности населения, тыс.чел.: от 0,2 до 1,0 от 1,0 до 2,0 от 2,0 до 5,0 |
500-300 300-230 230-190 |
По заданию на проетиро-вание | 400 |
0,4 |
Магазины, м2 торговой площади: - продовольственных товаров; - непродовольственных товаров |
100 200 |
Торг. центры до 1 тыс.чел. 0,1-0,2 га от 1 до 3 тыс. чел. 0,2-0,4 га |
55 110 |
0,1 0,2 |
| Столовая, мест | 40 | 0,08-0,1 га | 20 | 0,1 |
| Предприятия бытового обслуживания, рабоч. мест | 7 | 0,1 га | 4 | 0,1 |
| Прачечные, кг белья в смену | 60 | 0,1-0,2 га на объект | 35 | 0,2 |
| Химчистка, кг вещей в смену | 3,5 | 0,1-0,2 га на объект | 2 | 0,2 |
| Баня, мест | 7 | 0,2-0,4 га на объект | 4 | 0,3 |
| Отделение связи со сберкассой, объект | 1 | 0,3-0,35 га на объект | 1 на нас. Пункт | 0,3 |
| Административное здание, объект | 1 | 0,1-0,15 га на объект | 1 на нас. Пункт | 0,15 |
Хлебопекарня, объект: - до 1 тыс.чел.; - от 1 до 7 тыс.чел. |
0,1-0,2 га на объект |
1 на нас. Пункт | 0,1 |
|
| Парк, скверы, бульвары, га | 1,2 | 1,2 | 1 | 1,2 |
| ИТОГО | 5,42 | |||
В шапку четвёртой графы записывают перспективную численность жителей проектируемого населенного места, которая была определена ранее в разделе 2.1. Определяют отношение перспективной численности населения к нормативной (1000 человек) и на полученное значение коэффициента пересчета умножают нормативные показатели вместимости и размер участка. Результаты этих расчетов записывают в соответствующие графы.
Для учреждений, которым необходимо новое строительство, по каталогам паспортов типовых проектов в соответствии с расчетной вместимостью подбирают типы и число зданий, либо разрабатывают индивидуальные проекты. При подборе типовых проектов ориентируются на те основные строительные материалы и ту материально-техническую базу строительства, которые характерны для региона проектирования.
2.5 Составление списка проектируемых жилых домов, зданий и сооружений культурно-бытового назначения
После расчета и подбора типовых проектов жилых домов, учреждений и предприятий обслуживания объединяются в списке, который оформляется в приложении А.
2.6 Расчет производственных зданий и сооружений
Расчет потребностей в строительстве зданий и сооружений, необходимых для сельскохозяйственного производства, выполняется с учетом обеспечения каждой отрасли производства основными и подсобными помещениями в соответствии с перспективными потребностями проектируемого вида сельскохозяйственного производства.
Перечень зданий и сооружений для производственных комплексах в селе «Исутору» оформляется в приложении А.
Здания и сооружения подбираются с использованием перечней, каталогов, альбомов паспортов типовых проектов, предназначенных для района проектирования.
2.7 Расчет территории
Предварительное определение потребной территории для населенного пункта производится отдельно для каждой из двух основных функциональных зон - селитебной и производственной.
Предварительное определение территории, потребной для жилой зоны, выполняется в таблице 2.4 с использованием приведенных в ней нормативных данных на один дом (квартиру) учитывающих наличие уличной сети зеленых насаждений.
Таблица 2.4 - Расчет потребной территории для селитебной зоны села «Исутору»
| Наименование принятых к проектированию типов домов | Размер участка при квартире (доме), кв.м | Норма площади на 1 квартиру, га | Коли-чество квартир, единиц | Потребная территория, га |
| Дома усадебного типа и блокированные с участками | 2000 750*4 |
0,26 0,38 |
47 13 |
12,22 4,94 |
| Секционные дома без участков | 2 этажа |
0,04 |
72 | 2,88 |
| ИТОГО | 20,04 |
Общая территория селитебной зоны Тж определяется из выражения
Тж =Т1 +Т2 *К1 , (2.3)
где Т1 - площадь жилых территорий;
Т2 - площадь территорий общественного назначения;
К1 - коэффициент развития уличной сети для сельского населенного пункта, К=1,2.
Тж =20,04+5,42*1,2=26,54.
Расчет потребной территории для производственной зоны производится с использованием формул
Тпр =SТi *К, (2.4)
где Тпр - площадь производственной зоны;
Тi - площадь производственных комплексов (животноводческих, складских, машиноремонтного и других);
- коэффициент, учитывающий площадь дорог и зеленых изгородей вокруг комплекса (принимается равным 1,2).
Площадь каждого производственного комплекса вычисляется по формуле
Тi =(ПЗ*100)/Pi , (2.5)
где ПЗ - площадь застройки i-го комплекса, м2 ., определяется по списку проектирумых зданий и сооружений (приложение А);
Pi - нормативная плотность застройки i-го комплекса (принимается согласно таблице 2.5).
Таблица 2.5 - Нормативные плотности застройки производственных комплексов
| Наименование комплексов | Плотность застройки, % |
| 1.Фермы крупнорогатого скота | 25 |
| 2.Машиноремонтные комплексы | 25 |
| 3.Складские комплексы, прочие здания | 25 |
| 4.Конный двор | 15 |
| 5.Строительные дворы | 20 |
| 6.Теплично-парниковый комплекс | 35 |
Используя данные приложения А и приведенные формулы, получаем размер территории, необходимой для размещения производственной зоны:
1) животноводческий комплекс:
Sкрс =(12836*100)/25=5,1344га
2) складской комплекс:
Sск =(6533*100)/25=2,6132га
3) машиноремонтный комплекс:
Sмк =(5710*100)/25=2,284га
4) строительный двор:
Sсд =(1494*100)/20=0,747га
5) тепличный комплекс:
Sтк =(7641*100)/35+5500=2,7331га
5) прочие здания:
Sпз =(10963*100)/25=4,3852га
Sпр =17,8969*1,2=21,4763га
Глава 3 Общая схема планировки
Общая схема планировки является эскизным решением архитектурно-планировочной композиции и планировочной структуры в целом, где учтены местные условия и соблюдены санитарно-гигиенические, инженерно-строительные, архитектурные, противопожарные и зооветеринарные требования.
3.1 Подготовка опорного плана
Основой для составления проекта планировки населенного места является опорный план – чертеж, составленный на базе топографического плана участка местности, выбранного для строительства нового или реконструкции существующего сельского поселения, на котором показано современное использование территории, сохраняемые на перспективу материальные и природные элементы и строительные ограничения. Выбранная для проектируемого села «Исутору» территория имеет достаточный размер, благоприятный для строительства и целесообразного размещения селитебной и производственной зон природные условия. Не меньшее значение придают инженерно-геологическим условиям, которые влияют на стоимость освоения участка. При оценке климатических условий рассматривают характеристики климата на проектируемой территории за ряд лет: температурный режим, солнечную радиацию, глубину промерзания грунтов, ветровой режим, влажность воздуха.
Почвы оценивают в первую очередь с точки зрения их использования в сельскохозяйственном производстве.
Перечисленные условия пригодности территории называют ограничениями и относят к группе естественных ограничений, поскольку созданы они природой.
Результаты анализа территории с использованием перечисленных выше условий накладывают на топографический план, превращая его таким образом в опорный.
Последовательность составления опорного плана:
а) отграничиваются территории с уклонами рельефа менее 0,5 % и более 8 %;
б) вдоль водоемов пунктирной линией отделяются территории с глубиной залегания грунтовых вод менее 1,5 м (по горизонталям);
в) отграничиваются санитарно-защитные полосы вдоль железных дорог 100 метров;
г) определяются места въезда-выезда из населенного пункта и направление к районному центру, другим населенным пунктами.
При разработке опорного плана наряду с использованием названных ограничений изучают архитектуру и ландшафт местности. Такое изучение необходимо в целях достижения в дальнейшем при проектировании органичного сочетания природных особенностей местности и планировки. Работу над составлением опорного плана можно считать комплексной градостроительной оценкой территории.
3.2 Функциональное зонирование территории села «Исутору»
Быт, отдых и труд жителей сельского населенного места – главные составляющие функционального содержания его жизнедеятельности. Каждую из названных функций осуществляют на обособленной территории поселения, называемой функциональной зоной. Дифференциацию территории населенного места по характеру использования называют функциональным зонированием.
Для сельского населенного места характерно наличие двух основных функциональных зон: жилой, или селитебной, и производственной.
Селитебная зона предназначена для размещения жилого фонда, общественных зданий и сооружений, улиц, площадей, парков, садов, бульваров и других мест общего пользования, а также отдельных коммунальных и промышленных объектов, не требующих устройства санитарно-защитных зон.
В свою очередь, производственные предприятия сельскохозяйственного назначения необходимо размещать обособленно от остальной застройки, создавая самостоятельную производственную зону. Производственная зона должна иметь удобные связи с жилой зоной и подъездными путями.
Производственная зона размещается ниже по течению, рельефу и с подветренной стороны. Размер санитарно защитной зоны зависит от состава, мощности и вредности комплексов входящих в производственную зону.
Минимальный санитарный разрыв для животноводческого комплекса 300 метров. Комплекс общехозяйственного назначения – 50 метров.
3.3 Составление общей схемы планировки жилой зоны
В сельском населенном месте можно выделить особые функциональные зоны: общественный центр и зону отдыха.
1) размещение общественного центра. Общественный центр – часть селитебной зоны, где сосредоточены главные функции административной, культурной жизни и бытового обслуживания населения. Положение общественного центра смещено от центра к въезду в село.
Центр расположен вдоль главной улицы. Общим связующим элементом общественного центра является пространство площади. Вокруг площади группируются общественные здания.
Площади имеет прямоугольную форму с соотношением сторон 1:1,6.
2) зона отдыха располагается вдоль реки на периферии жилой зоны.
![]() |
Рисунок 1 – Расположение общественного центра и зоны отдыха
3) размещение зеленых насаждений. В населенном месте зеленые насаждения служат для организации отдыха и спорта, улучшения санитарно-гигиенического состояния окружающей среды, совершенствования эстетической выразительности населенного места. К зеленым насаждениям в пределах поселения относят парки, скверы, бульвары, сады жилых групп, зеленые насаждения участков общественных зданий и озеленение улиц. Особое значение отводят парку – основному месту отдыха для жителей населенного пункта, он размещается вблизи жилых территорий на берегу реки.
4) трассирование главных улиц. В селе «Исутору» уличная сеть представляет единую систему путей сообщения, обеспечивает наиболее удобные и короткие связи как внутри селитебной зоны между отдельными жилыми образованиями, так и с производственной зоной и внешними дорогами.
Въезд в поселок – улица, являющаяся продолжением поселковой дороги к общественному центру от районной магистрали, её ширина– 25 метров. Улица к производственной зоне просёлочная и является основным направлением потока работающего населения к производственным комплексам. Улица, ведущая от площади общественного центра к зоне отдыха – бульвар. Он украшает поселок, шириной 30 метров (рисунок 1).Все остальные дороги в селе 15 метров.
5) размещаются общественные здания вокруг площади.
6) строительное зонирование обеспечивает наиболее целесообразное и компактное расположение жилых домов в соответствии с их типами, так как дает возможность предусмотреть наименьшую протяженность централизованных коммуникаций, охватывающих вместе с производственными объектами самые крупные объекты жилой зоны и жилые территории, которые имеют наибольшую плотность жилого фонда.
Задача строительного зонирования состоит в установлении границы между строительными зонами и организации примыкания их друг к другу.
Глава 4 Планировка и застройка жилой зоны.
Процесс проектирования предполагает:
1)отработку системы уличной сети;
2)решение планировочной структуры жилой зоны;
3)решение архитектурно-планировочной композиции жилой зоны;
4)размещение участков при усадебных и блокированных жилых домах;
5)организацию жилых территорий.
4.1 Отработка системы уличной сети
При проектировании села «Исутору» предусмотрена единая система улично-дорожной сети. В сельских населенных местах различают следующие категории улиц и дорог:
а) поселковую дорогу, обеспечивающую связь сельского поселения с внешними дорогами общей сети;
б) главную улицу, служащую связью жилых территорий с общественным центром;
в) улицу в жилой застройке;
г) хозяйственный проезд .
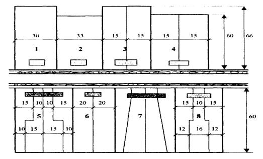
Для каждой улицы разрабатывают поперечный профиль – изображение улицы в вертикальном разрезе перпендикулярно ее оси. На профиле показывают размещение и размеры всех составляющих улицу элементов. Поперечный профиль дает представление не только о горизонтальном расположении и размерах элементов улицы, но и о ее высотной организации. Такой профиль называют архитектурным. Он дополняет начертание улицы в плане, показывая ее пространственный вид и раскрывая архитектурный облик улицы (рисунок 2).
а)

б)

Рисунок 2 – Примеры архитектурных профилей улиц:
а) главная с одноэтажной застройкой,
б) второстепенная, жилая улица
При трассировании улиц принимают во внимание господствующее направление ветров, их повторяемость и силу. Это связано с тем, что ветры вентилируют улицы или являются причиной сквозняков на них, а также способствуют распространению огня при пожарах, переносу пыли и снега.
Транзитное движение, связанно с большой интенсивностью грузового и пассажирского автомобильного транспорта. Автомобильная дорога к производственной зоне строится в обход поселения на расстоянии до жилой застройки 100 метров.
Трассирование обеспечивает разбивку селитебной территории на кварталы длиной 300 метров, а ширина квартала зависит от площади приусадебного участка, составляет 120 м.
Результат трассирования – сеть улиц и проездов, связанных между собой, с главными улицами и проходящими рядом с жилой зоной поселковыми дорогами.
Одно из главных условий, которое необходимо при этом соблюдать, - пересечение всех улиц под прямым углом.
4.2 Размещение участков при усадебных и блокированных домах
Размещая участки, учитывают следующее:
а) для удобства организации территории села участок при усадебном доме принимается равным 0,2 га.
При планировке участков и размещении зданий на них следует учитывать санитарные требования, солнечную инсоляцию жилых помещений.
б) при блокированных домах, на одну квартиру выделяется 0,075 га, для размещения хозяйственных построек.Участки блокированных домов делят на равные части. Наиболее целесообразные варианты деления участков при доме показаны на рисунке 3.

Рисунок 3 - Варианты планировки участков при жилых домах:
1 - усадебный одноквартирный дом с участком 0,2 га;
2 - усадебный одноквартирный дом с участком 0,2 га,
3 - усадебный двухквартирный дом с участком 0,2 га,
4 - усадебный двухквартирный дом с участком 0,18 га;
5 - блокированный четырехквартирный дом с участком 0,3 га;
6 - блокированный двухквартирный дом с участком 0,24 га;
7 - блокированный четырехквартирный дом с участком 0,3 га,
8 - блокированный трехквартирный дом с участком 0,24 га.
Вдоль улицы дома должны располагаться как можно ближе друг к другу, но с обеспечением противопожарных норм.
4.3 Организация жилых территорий
Участки при усадебных, блокированных домах создают кварталы жилых территорий.
Квартал – часть населенного пункта, ограниченная главными, второстепенными улицами и проездами. Если квартал застроен жилыми домами, то его называют жилым. Размер кварталов 300 метров.
При усадебной застройке – кварталы с односторонней, двухсторонней застройкой. Участки имеют прямоугольную форму.
Кварталы с секционными домами застраиваются групповым типом.
Групповой прием застройки наиболее распространен при возведении домов секционного типа. Суть его в том, что несколько жилых домов объединяют в единую композицию с внутренним озелененным двором для игр детей, отдыха жителей и размещения площадок. Входы в дома обращены внутрь двора и к ним подводят внутригрупповые проезды. Эти проезды проектируют вдоль фасадов с входами на расстоянии 3-6 м от них. Для удобства разъездов и разворота транспорта на них устраивают расширения, а в конце тупиковых проездов – разворотные площадки. Вблизи группы домов сооружают гаражи и стоянки автомобилей и мотоциклов личного пользования.
В селе «Исутору» проектируется квартал с секционными домами (их размеры приведены в списке проектируемых зданий и сооружений). Во дворе группы следует разместить площадки для хозяйственных целей, детскую, спортивную и для отдыха взрослых.
4.4 Планировка участков общественного назначения
Основные условия размещения общественных зданий: удобство посещения их населением, удобство работы в них и удобство эксплуатации этих зданий.
Краткая характеристика наиболее массовых типов общественных зданий и сооружений, а также условий их размещения приведена ниже:
1) детские дошкольные учреждения, имеющие в своем составе два основных помещения: игровую комнату-столовую и спальню. На участке, кроме зеленых насаждений, находятся теневые навесы, устройства и оборудование для игр и занятий и другие элементы благоустройства. Здание располагается на расстоянии 10 м от дороги. Ориентировано так, чтобы в игровых комнатах обеспечивалась непрерывная трехчасовая продолжительность инсоляции.
2) общеобразовательные школы. Здание школы на участке занимает центральное место. Расстояние от него до дороги и ориентация здания такие же, как у яслей-сада. На участке размещают площадки для учебных занятий, спорта, массовых игр. Школа находится возле стадиона.
3) административные здания и предприятия связи. Здание местной администрации находится на площади. На нем размещают само здание, небольшую площадку для собраний, хозяйственный дворик, озеленение территории по внутренней границе полосой зеленых насаждений 6-10 метров шириной. Здание связи и банка располагается на центральной улице.
4) спортивно-парковая территория. Планировку спортивно-парковой территории начинают с размещения стадиона, площадки для волейбола и так далее. Эти объекты размещаются одновременно с параллельной организацией двух основных зон парка – тихого и активного отдыха.Зеленые насаждения должны занимать не менее 35 % территории.
В зоне тихого отдыха проектируются только прогулочные дорожки, аллеи и беседки. Зеленые насаждения должны размещаться на 60 % ее территории.
Разместив все сооружения и площадки, создают систему садово-парковых дорожек и аллей, соединяющих все объекты друг с другом, с клубом, с главным входом и другими входами с улиц. Рядом со спортивно-парковой территорией строится клуб.
Глава 5 Планировка и застройка производственных территорий
К планировке территорий производственного назначения относится все, что связано с размещением и компоновкой производственного оборудования. Она предусматривает обеспечение площадей, необходимых для расстановки зданий и сооружений, производственного оборудования, мест стоянки машин и механизмов, животных, материалов и продукции, обеспечивающих производственные процессы.
Цель планировки – обеспечить экономичное в работе и безопасное в связи с охраной труда размещение рабочих площадей, оборудования, материалов и машин.
В состав планировки производственных территорий входят производственные здания и сооружения, обеспечивающие законченный цикл отдельных производственных операций.
5.1 Производственные комплексы
Производственный комплекс – это группа производственных зданий и сооружений, расположенных на компактной территории, связанных технологическим процессом и общими транспортными и энергетическими устройствами.
По своему назначению производственные комплексы сельскохозяйственных предприятий подразделяют на две основные группы: комплексы по производству товарной продукции сельскохозяйственного назначения и комплексы общехозяйственного назначения.
К первой группе относят КРС, теплично-парниковые. Во вторую группу входят комплексы, обслуживающие все производство сельскохозяйственного предприятия: машиноремонтный комплекс, строительный двор, складской комплекс, прочие здания.
5.2 Порядок проектирования производственной зоны
После расчета территории, потребной для производственных комплексов и в целом для всей производственной зоны населенного пункта, приступают к размещению отдельных комплексов и участков (глава 2).
5.2.1 Размещение комплексов в границах зоны
Теплично-парниковый комплекс расположен рядом с животноводческими комплексами для обеспечения минимального расстояния доставки в них навоза как биотоплива.
Размещая комплексы, следует одновременно проектировать и дороги, позволяющие достигнуть въезда в каждый из них как от жилой зоны, так и с любого участка землепользования. При этом протяженность дорог должна быть минимальной.
Таким образом, при размещении комплексов учитывают следующие конкретные требования:
а) организационно-хозяйственные – размещение комплексов относительно сельскохозяйственных угодий, севооборотов, дорог и скотопрогонов, а также пути сообщения с ними, минуя жилую зону;
б) санитарно-гигиенические и зооветеринарные – соблюдение санитарных разрывов до жилых и общественных зданий и зооветеринарных разрывов между животноводческими комплексами; расположение производственных комплексов относительно рельефа, направления ветров, течения рек и ручьев.
5.2.2 Размещение зданий и сооружений в комплексах
Главным принципом планировки и застройки любого производственного комплекса является учет рациональной технологии производства.
Между зданиями и сооружениями в комплексах, кроме санитарных и зооветеринарных, должны соблюдаться и противопожарные разрывы.
При проектировании животноводческих комплексов необходимо предусматривать не только здания и сооружения, но и выгульные дворы при них.
5.2.3 Общие требования к застройке комплексов
Расстояния между зданиями принимаются наименьшими для обеспечения минимальных затрат при строительстве инженерных коммуникаций и оборудования, но оптимальными по сравнению с технологическими, противопожарными, санитарными и зооветеринарными разрывами между зданиями.
Каждый комплекс должен быть территориально самостоятельным и отделяться от прилегающих комплексов и дорог заборами и полосами зеленых насаждений шириной 6-10 метров.
Из всех производственных зданий только животноводческие и птицеводческие требуют строгой ориентации по странам света.
Групповой прием применяется в комплексах, в которых производственный процесс объединяет несколько операций и в каждой из них задействовано более одного здания.
Вдоль внутренних границ комплексов здания размещают по прямым на расстоянии 6 м и более от оград и зеленых насаждений для обеспечения объезда здания со всех сторон пожарной машиной.
Соблюдение четких, прямых линий застройки обеспечивает строгий порядок в системе размещения зданий, облегчает организацию производственных процессов, их механизацию и автоматизацию, оборудование инженерным благоустройством и перенос проекта планировки в натуру.
5.3 Виды комплексов и их застройка
5.3.1 Комплексы крупного рогатого скота
Для крупного рогатого скота применяют две системы содержания – привязную и беспривязную.
При привязном содержании скот размещают в стойлах на привязи. В течение дня животным (за исключением скота на откорме) устраивается прогулка продолжительностью не менее двух часов.
Основными на ферме являются помещения для содержания животных, вспомогательными – склады с кормами, кормоприготовительная и другие.
Расстановка животноводческих зданий в производственной зоне комплекса решается рядовым приемом. Выгульные дворы размещаются у продольных стен животноводческих зданий.
Кормовая группа зданий размещается ближе к помещениям с наибольшим поголовьем взрослых животных. Так как силос требует дополнительной обработки, то силосохранилища располагаются ближе к кормоприготовительной.
Навозохранилища размещаются за границами фермы с соблюдением установленного разрыва и удобства доставки к ним навоза от животноводческих зданий.
Сараи или навесы для текущих запасов грубых кормов и подстилки можно разместить в кормовой группе зданий.
5.3.2 Теплично-парниковый комплекс
Теплично-парниковое хозяйство размещено на участке, хорошо прогреваемым солнцем, имеющих юго-восточную экспозицию склонов.
Проектирование начинается с зонирования территории комплекса. Предусматриваются зоны теплиц, парников и открытого утепленного грунта.
Расположение теплиц применяют рядовое с обособленными теплицами, размещают их с разрывом 5-6 м.
Квартал парников представляет собой 25 парников по 20 рам каждый. Склады и подсобные помещения размещаются при въезде на участок комплекса, а некоторые по границам комплекса.
5.3.3 Складской комплекс
Территория складского комплекса предназначена для хранения и обработки семенных, страховых и продовольственных фондов сельскохозяйственных культур и для хранения различных материальных ценностей. Она делится на зоны в соответствии с видами обрабатываемой и хранимой продукции (зерновая, овощная и другие).
Ближе к въезду на участке комплекса располагается навес для автовесов, который с одинаковым удобством должен использоваться всеми группами складского комплекса.
В зонах комплекса все здания располагаются в технологической последовательности.
5.3.4 Машиноремонтный комплекс
Машиноремонтный комплекс любого сельскохозяйственного предприятия предназначен для хранения, периодических осмотров, технического обслуживания, текущего и капитального ремонтов машин. Комплекс включает помещения по ремонту, хранению машин и открытые площадки для стоянки машин.
Мастерская по ремонту машин размещается обычно в центре двора, а все остальные помещения и площадки – по его периметру.
5.3.5 Строительный комплекс
Здания и площадки строительного комплекса размещаются в строгом соответствии с последовательностью производственного процесса. У въезда размещаются площадки для круглого леса и в 5-6 м от нее – пилорама. Далее предусматривается площадка для складирования пиленого леса. После воздушной или огневой сушки пиленый лес поступает в дальнейшую обработку в столярно-плотницкую мастерскую, за которой размещается склад готовой продукции.
На участке строительного комплекса необходимо предусмотреть возможность разворота разгрузившегося лесовоза и транспорта, вывозящего готовую продукцию.
Глава 6 Технико-экономическая оценка проекта
В составленном проекте планировки должны быть соблюдены все установленные правила, нормы и требования. Населенный пункт должен отвечать интересам и потребностям хозяйства, местным природным условиям, обладать четкостью построения, компактностью, архитектурной целостностью и завершенностью. Он должен обеспечивать наилучшие условия для труда, быта и отдыха жителей.
Окончательный проект планировки и застройки населенного пункта должен обладать благоприятными технико-экономическими показателями, которые и характеризуют экономичность его решения.
6.1 Абсолютные натуральные технико-экономические показатели
1) проектная численность населения: 546 человек.
2) количество жилого фонда, запроектированного в населенном пункте, в квартирах:
Q=Qус +Qбл +Qс , (6.1)
где Qус – количество квартир в усадебных домах;
Qбл – количество квартир в блокированных домах;
Qс – количество квартир в секционных домах.
Q=70+52+72=194 квартир
В том числе существующий сохраняемый фонд:
Всего: 194квартир,
из них:
в домах усадебного типа - 70 квартир;
в домах блокированного типа - 52 квартир;
в домах секционного типа - 72 квартир.
3) баланс территории
Наименование территории |
Площадь | ||
| по проекту | по расчету, га | ||
| га | % | ||
| А. Ж и л а я з о н а | |||
| 1. Жилые территории: | |||
| а) с усадебной застройкой | 9,4 | 36,5 | 9,4 |
| б) с блокированной застройкой | 3,9 | 15,31 | 3,9 |
| в) с секционной застройкой | 2,8 | 10,99 | 2,88 |
| 2. Общественные территории: | |||
| а) участки общественных зданий | 3,325 | 13,05 | 3,32 |
| б) парк и спорткомплекс | 2,405 | 9,44 | 2,1 |
| в) скверы, бульвары | |||
| г) прочие | |||
| 3. Транспортные территории | |||
| а) площади | 0,495 | 1,94 | 0,5 |
| б) улицы, проезды | 3,253 | 12,77 | 4,424 |
| Итого по жилой зоне | 25,578 | 100 | 26,524 |
| Б. П р о и з в о д с т в е н н а я з о н а | |||
| 1. Производственные комплексы: а; б; в; и т. д. | 17,8575 | 82,18 | 17,8969 |
| 2. Территории зеленых насаждений, поселковые дороги | 3,87 | 17,82 | 3,5794 |
| Итого по производственной зоне | 21,7275 | 100 | 21,4763 |
6.2 Относительные натуральные технико-экономические показатели
Все относительные показатели рассчитываются с использованием абсолютных технико-экономических показателей. Они дают наглядную и объективную качественную характеристику планировочных решений проекта.
4) плотность населения (ПН).
Плотность населения характеризует количество населения, приходящегося на 1 гектар территории жилой зоны населенного пункта.
ПН=Н/Sжз , (6.2)
где Н - население, взятое из пункта 1;
Sжз - площадь территории жилой зоны, взятая из баланса территории.
ПН=546/25,578=21,35
5) протяженность улиц и проездов в расчете на одного жителя в жилой зоне l1 и протяженность дорог на 1 га производственной зоны l2 :
l1 =L1 /Н; l2 =L2 /Sпр , (6.3)
где l1
- общая длина улиц и жилых проездов в жилой зоне поселка; l2
- общая длина дорог в производственной зоне;
- население поселка из п. 1 системы технико-экономических показателей;
- площадь производственной зоны (из баланса территории).
l1 =3,253/546=0,006,
l2 =3,87/21,7275=0,178.
6) стоимость строительства: всего 57286,664 тыс. руб.
в том числе: - жилищного 30412 тыс. руб.
- общественных зданий 7350,2 тыс. руб.
- производственных зданий 19524,464 тыс. руб.
7) Стоимость благоустройства: всего (25 % от пункта 7) 14321,666 тыс. руб.
в том числе:- жилой зоны 7603 тыс. руб.
- производственной зоны 4881,116 тыс. руб.
8) Стоимость строительства жилой зоны в расчете на одного жителя 69,16 тыс. руб.
Проект соответствует технико-экономическим показателям.
ЗАКЛЮЧЕНИЕ
В ходе курсового проекта изучены исходные данные, место нахождения участка проектирования, природные условия, на этой основе были произведены расчеты количества населения на расчетный срок, объем жилого фонда, площадь зоны отдыха, объем и площадь застройки производственных комплексов.
Итогом курсового проекта является генеральный план села «Исутору», который составлен на перспективную численность населения – 546 человек.
Пространство села организовано так, чтобы производственная зона находилась ниже по течению, с подветренной стороны с санитарным разрывом от жилой зоны 80 метров. Запроектированы удобные подъезды, как к жилой, так и к производственной зонам.
Территория в каждой зоне распределена рационально с учетом санитарных и противопожарных разрывов.
СПИСОК ИСПОЛЬЗОВАННЫХ ИСТОЧНИКОВ
1. Мирзеханова З.Г., Булгаков В.А. Хабаровский край. Экологическое состояние территорий.
2. Состояние природной среды и природоохранная деятельность в г. Комсомольске-на-Амуре – Комс.,1995.
3. Планировка сельских населенных мест: Методические указания по выполнению курсового проекта, /Сост. В.В. Артеменко, А.П. Овчаков, В.П. Баскакова. М. Всероссийский институт заочного обучения. 1993. 99 с.
4. Строительные нормы и правила. Градостроительство. Планировка и застройка городских и сельских поселений. СНиП 2.07.01-89. М.: Стройиздат,1989. 67 с.
5. Планировка сельских населенных мест: методические указания по выполнению курсового проекта. Часть 1. Исходные данные и предварительные расчеты к проекту для студентов специальности 310900 “Землеустройство” /Сост. В. Н. Зайцев, А. В. Хромченко. - Хабаровск: Изд-во ХГТУ, 2000 -- 33 с.
6. Графические и аналитические решения по планировке и застройке: Методические указания по выполнению второго этапа курсового проекта для студентов специальности 310900 “Землеустройство” / Сост. В. Н. Зайцев, А. В. Хромченко. - Хабаровск: Изд-во ХГТУ, 2001. - 60 с.
Похожие рефераты:
Проект планировки сельского населенного пункта c. Новое Уярского района Красноярского края
Исторические этапы развития системы городских поселений
Планировка и застройка посёлка на 1000 жителей
Жилые помещения как объекты жилищных прав
Гражданско-правовое регулирование договора продажи жилого помещения
Экскурсия по главной улице города Барнаула
Жилое помещение как объект жилищного права
Анализ состояния туризма в г. Серпухов
Билеты и ответы по туризму и экскурсиям
