| Скачать .zip |
Реферат: Лабораторные работы по деталям машин
МОСКОВСКИЙ ГОСУДАРСТВЕННЫЙ ТЕКСТИЛЬНЫЙ УНИВЕРСИТЕТ им. А.Н. КОСЫГИНА
Кафедра Детали машин и ПТУ
Лабораторная работа №1
Тема: «Сортамент крепёжных изделий»
Выполнил студент гр.8-99 /Сушкин О.В./
Проверил: /Хейло С.В./
МОСКВА 2002 г.
Цель работы: Изучить сортамент крепёжных изделий (болтов, винтов, шпилек, шайб, применяемых в машиностроении) и их условные обозначения по стандартам.
Оборудование и инструмент: Стандартные крепёжные изделия (болт, гайка, шайба и др.), линейка, шаблон резьбовой.
Теоретические предпосылки.
Все машины и механизмы состоят из деталей и сборочных единиц. Деталь (по ГОСТ 2.101-68) – это изделие, составные части которого подлежат соединению между собой на предприятии-изготовителе сборочными операциями.
Детали и сборочные единицы связаны между собой тем или иным способом. Эти связи можно разделить на подвижные (шарниры, подшипники, зацепления) и неподвижные (резьбовые, сварные, шпоночные и др.).
Подвижные связи необходимы для передачи движения и изменения положения деталей друг относительно друга. Неподвижные связи (жёсткие или упругие) применяют с целью облегчения сборки и разборки, ремонта, транспортировки, эксплуатации конструкций. Неподвижные связи в технике называют соединениями.
Все виды соединений делятся на разъёмные и неразъёмные. Разъёмные соединения (резьбовые, штифтовые, клиновые, клеммовые, шпоночные, шлицевые и профильные) позволяют собирать и разбирать сборочные единицы без повреждения деталей. В большинстве случаев затяжку разъёмных резьбовых и клеммовых соединений осуществляют крепёжными изделиями: болтами, винтами, шпильками, гайками и шайбами.
Соединение деталей с помощью резьбы является одним из старейших и наиболее распространённых видов разъёмного соединения.
Резьбу получают нанесением на цилиндрическую (реже коническую) поверхность детали резьбовых канавок с сечением согласно профилю резьбы. В зависимости от формы канавок резьба бывает метрическая, трубная, трапецеидальная, прямоугольная, упорная, круглая и др. Наибольшее распространение в СНГ и других странах (кроме США и Великобритании) получила метрическая резьба, которая характеризуется углом профиля а=60 (рис. 1).
Рис. 1. Метрическая резьба.

– наружный диаметр наружной резьбы (болта);
– наружный диаметр внутренней резьбы (гайки);
– средний диаметр болта;
– средний диаметр гайки;
– внутренний диаметр болта;
– внутренний диаметр гайки;
– внутренний диаметр болта по дну впадины;
– шаг резьбы;
– высота исходного треугольника резьбы,
;
– рабочая высота профиля резьбы,
;
– радиус впадины резьбы, ![]()
Каждую резьбу характеризуют следующими параметрами: наружным диаметром резьбы болта
, наружным диаметром внутренней резьбы гайки
, средними
и
и внутренними
и
диаметрами резьбы, шагом резьбы
, который зависит от диаметра резьбы стержня, углом подъема резьбы
, числом заходов резьбы n.
Метрическую резьбу с крупным шагом обозначают буквой М и числом, выражающим в миллиметрах наружный диаметр болта, для гайки
, например М6, М12 и т.д.. В обозначение резьбы с мелким шагом добавляют число выражающее в миллиметрах шаг например М6х0,6; М24х2 и т.д.
В промышленности наиболее употребляемая резьба с наружным диаметром стержня
мм и шагом резьбы
мм. В текстильном машиностроении чаще применяют резьбу с диаметром стержня 3, 4, 5, 6. 8, 10, 12, 16, 20 мм и крупным шагом.
Рис. 2.
Рабочий чертёж болта М12х40 ГОСТ 7805-72
Рис. 3. Рабочий чертёж гайки М12 ГОСТ5945-72

Рис. 4. Рабочий чертёж пружинной шайбы 13 65Г ГОСТ 6402-70

Р
ис. 5. Болтовое соединение
МОСКОВСКИЙ ГОСУДАРСТВЕННЫЙ ТЕКСТИЛЬНЫЙ УНИВЕРСИТЕТ им. А.Н. КОСЫГИНА
Кафедра Детали машин и ПТУ
Лабораторная работа №2
Тема: «Определение коэффициента трения в резьбовом соединении»
Выполнил студент гр.8-99 /Сушкин О.В./
Проверил: /Хейло С.В./
МОСКВА 2002 г.
Цель работы: экспериментально определить коэффициент трения
в резьбовом соединении и сравнить с данными технической литературы.
Оборудование и инструменты: стенд ДМ27М с набором деталей резьбового соединения, штангенциркуль, шаблон резьбовой.
Теоретические предпосылки.
При затяжке резьбового соединения момент на ключе
идёт на преодоление момента в резьбе
и момента на торце
:
![]()
![]()
![]()
Подставив уравнения (2) и (3) в уравнение (1), получим
![]()
где F – осевая сила, возникающая в стержне болта при затяжке гайки, H;
– средний диаметр резьбы, мм.
![]()
или по готовым таблицам по ГОСТ 24705-81;
– угол подъёма резьбы, град.;
;
– угол профиля резьбы, град.; для метрической резьбы
;
– средний диаметр опорного торца гайки, мм.
![]()
где
– наружный диаметр опорного торца гайки (поз.7 на рис.);
– диаметр отверстия в стопорной шайбе (поз.6 на рис.)
Порядок выполнения работы.
Заменяют размеры деталей резьбового соединения, мм: наружный диаметр болта
, шаг резьбы
, наружный диаметр опорного торца гайки
, внутренний диаметр отверстия шайбы
.
Определяют допускаемые напряжения в болте
, МПа
![]()
где
– предел текучести материала болта, МПа; для стали 3 и стали 10
МПа;
– безразмерный коэффициент запаса прочности, для болтов при постоянной нагрузке и контролируемой затяжке рекомендуют
[1, с.53].
В данной работе для увеличения долговечности резьбы принимают больший коэффициент запаса прочности, равный 5.
Определяют допустимую для данного болта осевую силу
, Н
![]()
где
– расчётный диаметр резьбы, мм;
![]()
Определяют деформацию динамометрической скобы 1, выраженную в делениях
, индикатора скобы 2, под действием допустимой осевой силы
, подсчитанной по формуле (6)
![]()
где
– коэффициент пропорциональности;
Н/дел.
Собирают резьбовое соединение на стенде ДМ27М в такой последовательности: на болт 3 надевают сферическую шайбу 5 и вставляют болт в отверстие динамометрической скобы 1. На конец болта надевают стопорную шайбу 6 так, чтобы выступы шайбы вошли в углубления динамометрической скобы, и завинчивают гайку 7 до упора в стопорную шайбу.
Проверяют настройку индикатора 2 динамометрической скобы и индикатора 9 динамометрического ключа. Надевают динамометрический ключ 8 на гайку 7 и плавно завинчивают гайку. При этом в стержне болта появляется осевая сила, которая деформирует динамометрическую скобу 1. Когда стрелка индикатора скобы отклонится на заданное число делений
, рассчитанное по уравнению (8), записывают число делений
, на которое отклонилась стрелка индикатора динамометрического ключа. После этого отвинчивают гайку и повторяют опыт несколько раз. Показания индикатора динамометрического ключа заносят в таблицу.
| измерение | 1-е | 2-е | 3-е | среднее |
| Число делений индикатора ключа, |
|
|
|
|
Подсчитанное среднее значение показаний индикатора 9 на ключе. Определяют момент на ключе
, Н∙м
![]()
где
– коэффициент пропорциональности:
Н·м/дел.
После экспериментального определения момента
на ключе в уравнении (4) известны все величины, кроме коэффициентов трения
в резьбе и на торце. Коэффициент трения
зависит от материалов трущихся пар, смазки, шероховатости поверхностей и т.д. Эти факторы практически одинаковы в резьбе и на торце гайки, поэтому принимают коэффициент трения
в резьбе, равным коэффициенту трения на торце гайки. С учётом этого допущения
![]()
МОСКОВСКИЙ ГОСУДАРСТВЕННЫЙ ТЕКСТИЛЬНЫЙ УНИВЕРСИТЕТ им. А.Н. КОСЫГИНА
Кафедра Детали машин и ПТУ
Лабораторная работа №3
Тема: «Исследование прессового соединения с гарантированным натягом»
Выполнил студент гр.8-99 /Сушкин О.В./
Проверил: /Хейло С.В./
МОСКВА 2002 г.
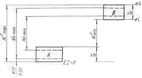
Цель работы: Определить экспериментально силу запрессовки для группы соединений валиков и втулок, рассчитать минимальный и максимальный натяги и подобрать стандартную посадку, общую для группы соединений.
Оборудование и инструменты: Набор валиков и втулок, штангенциркуль для измерений деталей, стенд ДМ37 для запрессовки и выпрессовки соединений, набор эталонов поверхностей для определения высоты микронеровностей.
Порядок выполнения работы.
Измеряют диаметры валика и втулки, длину рабочей поверхности втулки в соответствии с рис.

Соединение с гарантированным натягом
Определяют величину микронеровностей по эталонам поверхностей
(валик),
(втулка).
По указанию преподавателя задают глубину запрессовки (см. рис.)
и заполняют таблицу.
| мм | мм | мм | мкм | мкм | мм | мкм | мкм | мкм |
| 30 | 50 | 30 | 0,8 | 0,8 | 5 | 59,6 | 0,05 | -0,006 |
На столе машины растяжения-сжатия ДМ30М закреплена болтами специальная подставка ДМ37, в которую устанавливают втулку, в отверстие втулки запрессовывают вал.
Запрессовку вала во втулку производят пуансоном, который закреплён на динамометрическом кольце машины. Деформацию кольца динамометра измеряют индикатором. Она пропорциональна силе запрессовки или выпрессовки. Динамометр предварительно протарирован. Вращением верхней рукоятки пресса машины пуансон опускают до соприкосновения с валом и затем (постепенно) запрессовывают его во втулку. При достижении заданной величины
записывают число делений индикатора (
) без останова пресса.
Коэффициенты трения покоя и движения различаются существенно, поэтому перемещения пуансона должно осуществляться плавно, без рывков на всём участке запрессовки и выпрессовки.
После запрессовки вал и втулку переворачивают и выпрессовывают. Полученные результаты записывают в таблицу.
| Глубина запрессовки, мм | Число делений индикатора | Сила запрессовки, Н |
|
|
|
|
|
|
|
|
|
|
|
|
Рассчитывают силу запрессовки
, Н
Н
где
– коэффициент пропорциональности,
Н/дел.
Рассчитывают давление
, МПа, на поверхности сопряжения деталей.
Па
где
– коэффициент трения для прессовых соединений без нагрева
;
– номинальный диаметр соединения, мм;
– длина запрессовки, мм
Рассчитывают действительный натяг
, мкм
мкм
где
и
– коэффициенты
![]()
![]()
где
– коэффициент Пуассона, для стали ![]()
– модуль упругости, для стали
МПа
Определяют расчётный натяг соединения
, мкм, до запрессовки с учётом того, что в процессе запрессовки происходит частичная деформация и срезание микронеровностей на поверхности сопряжения деталей
мкм
Определяют стандартную посадку по расчётным натягам, вычисленным по данным эксперимента. Экспериментальные допуски деталей должны быть меньше или равны стандартным и располагаться относительно нулевой линии (номинального размера) внутри стандартных полей допусков.

Согласно рисунку допуски и посадки деталей соответствуют стандартам, если
![]()
![]()
где
и
– максимальные и минимальные натяги стандартных посадок соответственно
![]()
![]()
ш30![]()
МОСКОВСКИЙ ГОСУДАРСТВЕННЫЙ ТЕКСТИЛЬНЫЙ УНИВЕРСИТЕТ им. А.Н. КОСЫГИНА
Кафедра Детали машин и ПТУ
Лабораторная работа №4
Тема: «Исследование конструкции цилиндрического зубчатого редуктора»
Выполнил студент гр.8-99 /Сушкин О.В./
Проверил: /Хейло С.В./
МОСКВА 2002 г.
Цель работы: Подготовка к выполнению курсового проекта. Изучение конструкции редуктора и отдельных его элементов, в частности конструкции зубчатых колес, валов и их опор, уплотнений крышек, корпуса редуктора и т.д. Определение основных параметров зубчатых колес и редуктора. Изучение приспособлений для контроля уровня масла в корпусе редуктора. Сравнение и анализ полученных результатов.
Оборудование и инструменты: Цилиндрический редуктор, разводной ключ, отвертка, измерительная линейка, штангенциркуль, угломер.
Теоретические предпосылки.
В механизированных приводах машин источником движения являются электродвигатели или двигатели внутреннего сгорания. Частота вращения ротора двигателя
![]()
Частота вращения на входе исполнительного механизма значительно меньше
![]()
Создавать двигатели с такой небольшой частотой вращения трудно и экономически нецелесообразно.
Поэтому при передаче движения от двигателя к исполнительному механизму необходимо уменьшить частоту вращения. Одним из передающих механизмов является редуктор.
Редуктор (см. рисунок) – это механизм, служащий для уменьшения частоты вращения и увеличения крутящего момента. Каждый редуктор характеризуют передаваемой мощностью
, передаточным отношением i (или передаточным числом U) и крутящими моментами Т на входном и выходном валах редуктора.
В зависимости от вида зубчатых колес различают цилиндрические, конические, червячные, волновые, планетарные редукторы.
В зависимости от числа ступеней редукторы бывают одноступенчатые, двухступенчатые, трехступенчатые.
В зависимости от отношения частот вращения на выходе двигателя и входе исполнительного механизма передачи бывают понижающими и повышающими.
– передача понижающая (1>1);
– передача повышающая; её применяют значительно реже (1<1)

Кинематическая схема редуктора:
1 – одноступенчатого
2 – двухступенчатого
Передача называется мультипликатором.
Все детали и сборочные единицы редуктора располагаются в корпусе, который обычно состоит из двух частей: нижней, называемой основанием корпуса редуктора, и верхней, называемой крышкой корпуса редуктора. Корпус редуктора имеет сложную конфигурацию, и его изготовляют чаще всего литьем из серого чугуна (ГОСТ 1412-85). На корпусе редуктора имеются следующие элементы: поясок или фланец для крепления крышки корпуса редуктора к основанию, лапы редуктора для прикрепления редуктора к основанию, гнезда для установки валов с подшипниками, отверстие для слива отработавшего масла, смотровая крышка для заливки нового масла и периодического контроля зубчатых колес, ребра жесткости для увеличения жесткости корпуса редуктора и другие элементы.
Сборка редуктора осуществляется в следующем порядке. В корпус редуктора устанавливают валы с насаженными на них колесами, шестернями и подшипниками. Редуктор закрывают крышкой и провертывают болтами к корпусу. Проверяют вращение валов от руки. Приворачивают болтами крышки подшипников. Завинчивают маслосливную пробку. Через смотровую крышку заливают масло. Уровень масла должен быть таким, чтобы меньшее колесо было погружено в масло на высоту зуба. Закрепляют смотровую крышку. Редуктор готов к работе.
Порядок выполнения работы.
Определяют параметры редуктора и его отдельных элементов, найденные параметры заносят в таблицу.
| Наименование величин | 1 ступень | 2 ступень | ||
| шестерня | колесо | шестерня | колесо | |
| Число зубьев |
|
|
|
|
| Ширина, мм | |
|
|
|
| Наружный диаметр, мм | |
|
|
|
| Угол наклона, град |
|
|
|
|
| Прямозубая или косозубая | прямозубая | |||
| Межосевое расстояние, мм |
|
| ||
Расчётные параметры редуктора
| Наименование расчётных величин | Формула | 1 ступень | 2 ступень | ||
| шестерня | колесо | шестерня | колесо | ||
| Модуль зацепления нормальный, мм |
|
|
|
|
|
| Модуль торцевой, мм |
|
|
|
|
|
| Делительный диаметр, мм |
|
|
|
|
|
| Диаметр окружности выступов, мм |
|
|
|
|
|
| Диаметр окружности впадин, мм |
|
|
|
|
|
| Передаточное число ступени |
|
|
| ||
| Передаточное число редуктора |
|
| |||
| Межосевое расстояние, мм |
|
|
| ||
| Безразмерный коэффициент ширины колеса относительно межосевого расстояния |
|
|
| ||
| Безразмерный коэффициент ширины колеса относительно модуля |
|
|
| ||
| Безразмерный коэффициент ширины шестерни относительно её диаметра |
|
|
| ||
МОСКОВСКИЙ ГОСУДАРСТВЕННЫЙ ТЕКСТИЛЬНЫЙ УНИВЕРСИТЕТ им. А.Н. КОСЫГИНА
Кафедра Детали машин и ПТУ
Лабораторная работа №5
Тема: «Изучение конструкции червячного редуктора и всей установки»
Выполнил студент гр.8-99 /Сушкин О.В./
Проверил: /Хейло С.В./
МОСКВА 2002 г.
Цель работы: Изучение конструкции червячного редуктора; аналитическое и экспериментальное определение его КПД. Сравнение и анализ полученных результатов.
Оборудование и инструменты: Установка ДМ 41, сборочные единицы червячного редуктора. Изучение конструкции червячного редуктора проводят на стенде, а определение КПД – на установке ДМ 41. Она состоит из двухскоростного электродвигателя 1, муфты 2, соединяющий вал ротора электродвигателя с валом червяка червячного редуктора 3, тормозного шкива 4, смонтированного на валу червячного колеса, и охватывающих его тормозных колодок 5.

Технические характеристики установки ДМ 41
| Наименование параметров | Буквенное обозначение величины | Значение |
| Число заходов червяка | Z1 | 2 |
| Число зубьев червячного колеса | Z2 | 41 |
| Коэффициент диаметра червяка | q | 12 |
| Осевой модуль, мм | m | 3 |
| Максимальный тормозной момент, Н·м | T2 max | 59 |
| Электродвигатель типа А02-22 4/2 | ||
| Мощность электродвигателя, кВт | Pэ | 1 и 1,4 |
| Частота вращения ротора электродвигателя и червяка редуктора, мин-1 | nэ | 1450 и 2850 |
Теоретические предпосылки.
Изучение конструкции червячного редуктора.
Одноступенчатый червячный редуктор состоит (см.рис. и стендовые образцы) из червяка 6, червячного колеса 7, вала червяка 8, вала червячного колеса 9, опирающихся на подшипники 10 и 11, корпуса редуктора 12 и крышек подшипников.
Червяки изготавливают из углеродистых или легированных сталей. Их витки шлифуют и полируют.
При вращении витки червяка скользят по зубьям червячного колеса, поэтому червяк и червячное колесо должны обладать антифрикционными свойствами. Самые лучшие антифрикционные свойства у пары стальной червяк и оловянно-фосфористая бронза типа Бр ОФ 10-1 (OCT 190054-72), ОНФ и др. Однако оловянные бронзы дороги и дефицитны и их применяют для изготовления червячных колес со скоростью скольжения 5...25 м/с.
Безоловянные бронзы, например алюминиево-железистые типа БрАЖ 9-4 (ГОСТ 493-79) и др., дешевле оловянных бронз, менее дефицитны и их применяют для изготовления червячных колес, где скорость скольжения 2...5 м/с.
При скоростях скольжения меньше 2 м/с применяют серый (ГОСТ 1412-85) или модифицированный чугун.
Для уменьшения расхода бронзы при изготовлении червячного колеса его делают составным: зубчатый венец изготовляют из бронзы, а ступицу – из чугуна или стали.
Корпус червячного редуктора изготовляют из серого чугуна или дюралюминия.
В одной ступени червячного редуктора можно реализовать большие передаточные отношения (до 80). Это достоинство червячных передач.
При скольжении витков червяка по зубьям червячного колеса выделяется много тепла и происходит износ трущихся пар, что является недостатком червячных передач. Поэтому в червячных редукторах надо отводить тепло. Для этого корпуса редукторов делают с ребрами, применяют искусственное охлаждение, например ставят вентилятор.
Внизу у корпуса редуктора имеются лапы, которыми редуктор крепится к основанию.
Валы червяка и червячного колеса вращаются в подшипниках, которые крепятся в гнездах корпуса редуктора.
В червячной передаче возникают радиальные и осевые силы, поэтому устанавливают подшипники, воспринимающие радиальные и осевые нагрузки.
Червячные передачи дороже и сложнее зубчатых, поэтому их применяют там, где невозможно или нерационально применять зубчатые передачи.
Определение КПД аналитическим путём.
КПД всей установки определяется из выражения
(1)
где
– КПД опор электродвигателя,
;
– КПД муфты,
;
– КПД опор тормоза,
;
– КПД демпфера,
;
– КПД червячного редуктора.
КПД червячного редуктора определяется по формуле:
(2)
где
– КПД червячной передачи;
– КПД на перемешивание масла;
– КПД пары опор валов.
Определяют КПД червячной передачи по формуле:
(3)
где
– угол подъёма винтовой линии червяка;
![]()
– приведённый угол трения, определяемый по экспериментальному графику, в зависимости от скорости скольжения витков червяка по зубьям червячного колеса ![]()
(4)
где
– окружная скорость червяка, м/с
(5)
где
– частоты вращения червяка;
– диаметр делительной окружности червяка, мм
(6)
– коэффициент диаметра червяка;
– модуль зацепления.
Значение
определяют из выражения
(7)
Примечание: значение приведённого угла трения
на рис. дано с учётом потерь на перемешивание масла и потерь в опорах валов.
Подставив КПД элементов установки в исходную формулу (1), определяем КПД всей установки.
Порядок выполнения работы.
По формулам (1)...(7) определяют КПД установки аналитическим путем для двух частот вращения –
и
. Определяют КПД червячного редуктора экспериментально на установке. Для этого устанавливают стрелки индикаторов электродвигателя и тормоза 13 (см. рис.) и 14 на ноль поворотом внешнего кольца индикаторов. Включают установку на одну из частот, например
. При подаче электрического тока в обмотку статора электродвигателя 1 ротор получает момент вращения, а статор – реактивный момент, ему равный и направленный в противоположную сторону. Так как статор находится во взвешенном состоянии, то под действием реактивного момента он в зависимости от снимаемого с вала червячного колеса крутящего момента
, отклоняется от первоначального положения. Угловые перемещения корпуса статора электродвигателя от первоначального положения измеряют числом делений
, на которое отклоняется стрелка индикатора. Эксперимент проводит группа студентов. Одновременно записывают число делений
с индикатора электродвигателя 13 и число делений
с индикатора тормоза 14. Показания обоих индикаторов заносят в таблицу. С помощью рукоятки 15 плавно увеличивают силу прижатая колодок к тормозному шкиву 4, увеличивая момент торможения на выходном валу червячного редуктора. С увеличением момента торможения увеличивается угловое перемещение колодочного тормоза, измеряемое числом делений
, на которое отклонится стрелка индикатора пружины тормоза.
Завинчивают рукоятку 15 винта 16 до тех пор, пока стрелка индикатора 13 не отклонится примерно на двадцать делений. Снова одновременно снимают показания с обоих индикаторов. Нагружение повторяют 5-6 раз и результаты заносят в таблицу. С помощью рукоятки 15 снимают нагрузку на тормозном шкиве. Переключают установку на другую частоту вращения и повторяют опыт.
Обработка результатов эксперимента
Переводят показания индикаторов пружин в крутящие моменты на валу электродвигателя
, и на валу тормоза
в Н·м по тарировочным графикам или по формулам:
![]()
![]()
где
и
– коэффициенты пропорциональности;
Н·м/дел.,
Н·м/дел.
| Измеряемые параметры | Расчётные параметры | |||
|
|
|
|
|
|
| при | ||||
| 11 | 0 | 1,166 | 0 | 0 |
| 13,5 | 20 | 1,431 | 6,5 | 0,22 |
| 18 | 40 | 1,908 | 13 | 0,33 |
| 19 | 60 | 2,014 | 19,5 | 0,47 |
| 22 | 80 | 2,332 | 26 | 0,54 |
Определяют передаточное число редуктора
![]()
Определяют КПД установки
для каждой ступени нагружения по формуле
![]()
На основании полученных данных строят график зависимости КПД установки
от крутящего момента на выходном валу
, наносят на график значения КПД установки
, полученные аналитическим путём.
МОСКОВСКИЙ ГОСУДАРСТВЕННЫЙ ТЕКСТИЛЬНЫЙ УНИВЕРСИТЕТ им. А.Н. КОСЫГИНА
Кафедра Детали машин и ПТУ
Лабораторная работа №6
Тема: «Изучение конструкций вариаторов и определение их основных характеристик»
Выполнил студент гр.8-99 /Сушкин О.В./
Проверил: /Хейло С.В./
МОСКВА 2002 г.
Цель работы: Изучение конструкций основных типов вариаторов и определение их основных параметров (диапазона регулирования
, передаточного отношения). Сравнение и анализ полученных результатов.
О
борудование и инструменты: Установки с вариаторами, тахометр и счетчик числа оборотов. Каждая из установок состоит из электродвигателя 1, вариатора 2, шкива 3.
Для успешной или более производительной работы некоторых машин, например прядильных и ровничных, необходимо, чтобы частота вращения исполнительных органов машин за цикл работы машины изменялась плавно.
Для этой цели применяют вариаторы. Вариатор – это механизм, служащий для плавного изменения передаточного отношения и вследствие этого частоты вращения выходного вала.
Существует несколько типов конструкций вариаторов.
Теоретические предпосылки.
Основные характеристики вариаторов.
Рассмотрим основные характеристики вариаторов. Передаточное отношение
вариатора так же, как и других механизмов (редукторов, ременных, цепных передач и т.д.), определяют по формуле:
![]()
где
– частота вращения входного вала вариатора, мин-1
– частота вращения выходного вала вариатора, мин-1
Диапазон регулирования
определяют по формуле:
(1)
где
– максимальная частота вращения выходного вала вариатора, мин-1
– минимальная частота вращения выходного вала вариатора, мин-1
– максимальное значение передаточного отношения:
(2)
– минимальное значение передаточного отношения:
(3)
Диапазон регулирования является одной из основных характеристик любого вариатора.
Конструкции вариаторов.
Л
обовой вариатор. Теоретически для лобового вариатора можно получить
, а
. Практически диапазон регулирования ограничивается значением
. Это объясняется тем, что при малых диаметрах
значительно возрастают скольжение и износ, а КПД понижается.
В отношении КПД и износостойкости лобовые вариаторы уступают другим конструкциям. Однако простота и возможность изменения направления вращения выходного вала (реверсирования) обеспечивают лобовым вариаторам достаточно широкое применение в маломощных передачах приборов и других устройствах.
Д
ля повышения диапазона регулирования применяют двухдисковые лобовые вариаторы с промежуточным роликом. В этих вариаторах получают
=8...10. Лобовой вариатор может иметь симметричную область регулирования. Передаточное отношение может быть как больше, так и меньше единицы.
В
ариатор с раздвижными конусами. Передающим элементом служит клиновой ремень (слева), ремень с колодками (справа) или специальная цепь. Винтовой механизм управления, состоящий из рычагов и винта с правой и левой нарезкой, раздвигает одну и сдвигает другую, пару конусов одновременно на ту же величину. При этом передающий элемент перемещается на другие рабочие диаметры без изменения своей длины, благодаря чему и достигается изменение частоты вращения на выходе. Возможный по конструктивным соображениям диапазон регулирования зависит от ширины ремня В. Стандартные приводные клиновые ремни по ГОСТ 1284-80 позволяют получать до
1,5, а специальные широкие – до 5. Клиноременные вариаторы наиболее просты, достаточно надежны, требуют невысокой степени точности изготовления деталей.
Ременно-колодочный вариатор выполняют с пропитанными маслом деревянными колодками 2, которые крепят к кожаному ремню 4 болтами 5.
Цепной вариатор по сравнению с ременным сложнее в изготовлении и дороже в эксплуатации. Передача цепного вариатора работает в масляной ванне.
Т
оровый вариатор. На ведущем и ведомом валах закреплены чашки 1 и 2, выполненные в форме кругового тора. Между чашками зажаты ролики 3. Изменения передаточного отношения достигают поворотом роликов вокруг осей 0. Оси закреплены в специальной рамке так, что они всегда располагаются симметрично относительно оси чашек. Ошибки в расположении осей вызывают неравномерную нагрузку роликов, дополнительное скольжение и износ, снижают КПД. Условием минимума скольжения является, кроме того, минимальное отклонение вершин начальных конусов роликов от оси чашек.
Автоматическое прижатие чашек осуществляют шариковыми нажимными устройствами 4.
У торовых вариаторов скольжение удается свести к минимуму при соответствующих соотношениях геометрических параметров. В этом заключается основное преимущество торового вариатора. Недостатками его являются высокие требования к точности изготовления и монтажа.
Испытания показали достаточно высокие качества торовых вариаторов (малое скольжение, КПД до 0,95); они нормализованы для мощностей от 1,5 до 20 кВт при диапазоне регулирования 3...6,25. Материал тел качения – закаленная сталь по закаленной стали при смазке или сталь по текстолиту без смазки.
Из текстолита выполняют обода роликов. Применение текстолитовых роликов как наиболее податливых позволяет снизить высокие требования к точности изготовления вариаторов.
Дисковые вариаторы. В этих вариаторах крутящий момент передается благодаря трению между набором ведущих и ведомых дисков. Изменение передаточного отношения достигают перемещением ведущего вала 1 относительно ведомого вала 2 в направлениях, перпендикулярных оси вращения. При этом изменяется межосевое расстояние а, и рабочий д
иаметр
.
Основной идеей конструкции дискового вариатора является увеличение числа точек между фрикционными элементами. Это позволяет значительно снизить контактные давления, а вместе с ними износ дисков. Значительно снижается потребная сила прижатия. Прижатие осуществляют с помощью пружины или шарикового нажимного устройства.
Д
иски изготавливают из стали и закаливают до высокой твердости (HRC 50...60). Вариатор работает в масле. Обильная смазка значительно уменьшает износ и делает работу вариаторов устойчивой, не зависимой от случайных факторов, влияющих на трение. Снижение коэффициента трения при смазке в этих вариаторах легко компенсируют увеличением числа контактов. Для уменьшения скольжения (потерь) дискам придают коническую форму. При этом получают точечный первоначальный контакт, переходящий в небольшое пятно под действием нагрузки. Тонкие стальные диски позволяют получить компактную конструкцию при значительной мощности.
Эти вариаторы имеют мощность до 400 кВт с диапазоном регулирования до 4,5 при КПД 0,8...0,9.
| № | показания |
|
|
|
| |
| I | 1 | 36 | 1800 | 0,75 | 2,8 | 1350 |
| 2 | 13 | 650 | 2,1 | |||
| 3 | 21 | 1050 | 3,1 | |||
| II | 1 | 28 | 1400 | 1 | 2,7 | 1400 |
| 2 | 38 | 1900 | 0,74 | |||
| 3 | 14 | 700 | 2 | |||

МОСКОВСКИЙ ГОСУДАРСТВЕННЫЙ ТЕКСТИЛЬНЫЙ УНИВЕРСИТЕТ им. А.Н. КОСЫГИНА
Кафедра Детали машин и ПТУ
Лабораторная работа №7
Тема: «Определение коэффициента тяги КПД ременной передачи»
Выполнил студент гр.8-99 /Сушкин О.В./
Проверил: /Хейло С.В./
МОСКВА 2002 г.
Цель работы: Построение кривых скольжения и КПД. Определение оптимальных значений коэффициента тяги и КПД. Сравнение и анализ полученных результатов.
Наряду с зубчатыми и Фрикционными передачами в машинах для передачи движения применяют ременные передачи. Они установлены, например, в приводе ткацких станков типа АТПР, в ножных швейных машинах, в приводе катушек магнитофона и т.д.
Оборудование и инструменты: Лабораторная установка ДМ 35У, два тахометра, штангенциркуль, измерительная линейка.
Установка состоит из балансирного электродвигателя 1, на валу ротора 2 которого закреплен ведущий шкив 3. Корпус электродвигателя может поворачиваться в подшипниках 4 и 5, установленных на качающейся раме 6. Плоский ремень 7 передает движение от ведущего шкива на ведомый 8. Ведомый шкив закреплен на валу 9 шкива тормоза 10 нагружения, колодки 11 и 12 которого могут поворачиваться, воздействуя на пружину тормоза 13 и индикатор пружины тормоза 14. Для упрощения расчетов экспериментальных данных ведущий
, и ведомый
шкивы изготовлены одного диаметра.
Техническая характеристика установки ДМ 35У
| параметр | буквенное обозначение | числовое значение |
| Электродвигатель типа А02-22-6 | ||
| Мощность электродвигателя, кВт |
| 1,1 |
| Частота вращения ротора электродвигателя, мин-1 |
| 930 |
| Диаметр шкива, мм |
| 20 |
| Длина плеч рычага, мм |
| 100 |
Теоретические предпосылки.
Перед включением в работу ременной передачи необходимо натянуть ведущую и ведомую ветви ремня силой предварительного натяжения
. Для этого применяют различные натяжные устройства. Одно из таких устройств, грузовое натяжное устройство, изображено на рисунке. Оно состоит из троса 16, одним концом прикрепленного к опоре подшипника 5, а другим к рычагу 17. К концу рычага 17 подвешены грузы 18.
При включении установки, ремни которой предварительно натянуты, ременная передача начинает передавать окружную силу
, с ведущего шкива на ведомый. Силу определяют по формуле:
(1)
где
– крутящий момент на ведущем шкиве, Н·м;
– диаметр ведущего шкива, м.
При передаче окружной силы
натяжение в ведущей и ведомой ветвях ремня перераспределяется. В ведущей ветви сила натяжения ремня увеличивается от
, до
, и становится равной:
(2)
В ведомой ветви сила натяжения ремня уменьшается от
, до
, и становится равной:
(3)
Вычтем из уравнения (2) уравнение (3), получим:
(4)
Рассмотрим поведение отрезка ремня длиной
отмеченного при неработающей передаче. При передаче ремнем окружной силы
этот отрезок, находясь в ведущей ветви с силой натяжения ремня
, удлиняется до величины
, а попав в ведомую ветвь с силой натяжения
, ремня, укорачивается до
. Из условия неразрывности ремня следует, что при сбегании с ведущего шкива отмеченный отрезок должен укоротиться и проскользнуть по ободу шкива навстречу движению. Аналогично на ведомом шкиве тот же отрезок должен удлиниться и проскользнуть по ободу шкива в направлении движения. Опыт показывает, что скольжение ремня происходит не по всей дуге обхвата
, а только по её части, называемой дугой упругого скольжения. На рисунке эти дуги обозначены
и
. Они располагаются со стороны сбегающей ветви. На дугах покоя (
) и (
) натяжение ремня остается неизменным, соответственно равным натяжению либо в ведущей ветви
, либо в ведомой
. С увеличением передаваемой окружной силы
увеличиваются разность натяжения
, упругое скольжение и дуги скольжения. При некоторой нагрузке (критической) скольжение распространяется на всю дугу обхвата, в первую очередь меньшего шкива; начинается буксование ремня по шкиву.
При упругом скольжении и буксовании ремня окружная скорость ведомого шкива
немного меньше окружной скорости ведущего шкива
. Относительное скольжение
, %, в ременной передаче
(5)
КПД
, %, и безразмерный коэффициент тяги
определяют по формулам:
(6)
(7)
где
и
– крутящие моменты на ведущем и ведомом шкивах соответственно, Н·м;
и
– частоты вращения ведущего и ведомого шкивов, соответственно, мин-1.
Коэффициент тяги
позволяет судить о том, какая часть силы предварительного натяжения ремня
используется для передачи окружной силы
, т.е. характеризует степень загруженности передачи.
Целесообразность выражения окружной силы через безразмерный коэффициент у объясняется тем, что скольжение и КПД связаны со степенью загруженности передачи, а не с абсолютной величиной окружной силы
.
В настоящее время работоспособность ременной передачи принято характеризовать кривыми скольжения и КПД, которые являются результатом испытания ременной передачи.
На рисунке ниже показаны типичные кривые скольжения и КПД ременной передачи. На графике по оси ординат отсчитывают относительное скольжение
и КПД
в процентах, а по оси абсцисс – нагрузку передачи, выраженную через коэффициент тяги
. На начальном у
частке кривой скольжения от 0 до
наблюдается только упругое скольжение. Так как упругие деформации ремня приблизительно подчиняются закону Гука, этот участок близок к прямолинейному. Дальнейшее увеличение окружной силы
, приводит к частичному, а затем и к полному буксованию.
Таким образом, скольжение ремня по шкиву в ременной передаче бывает двух видов: упругое скольжение и буксование. Упругое скольжение наблюдается при любой окружной силе и нагрузке передач, а буксование при перегрузке.
Упругое скольжение ремня по шкиву обусловлено разностью сил натяжения ведущей
и ведомой
ветвей, создаваемой окружной силой
.
В зоне от
до
наблюдается как упругое скольжение, так и буксование. Они разделяются продолжением прямой скольжения
– штриховой линией.
Окружную силу для ременной передачи рекомендуют выбирать вблизи критического значения
и слева от нее. Этому значению соответствует также и максимальное значение КПД.
Порядок выполнения работы.
Определяют силу предварительного натяжения ремня
в Н для данной установки по уравнению:
![]()
где
– масса одного груза, кг;
– ускорение свободного падения, м/с2;
– число грузов натяжения устройствами (от 1 до 8);
и
– длина плеч рычага натяжного устройства; измеряют на установке.
Устанавливают стрелки индикаторов пружин электродвигателя и тормоза 14 и 19 на ноль поворотом внешнего кольца индикаторов. Включают электродвигатель, проверяют работу тахометров.
Закручивая рукоятку винтового механизма тормоза проводя ступенчатое нагружение передачи. Передачу нагружают до буксования ремня, что соответствует примерно 170 делениям второго индикатора.
Эксперимент проводит группа студентов. Одновременно на каждой ступени нагружения снимают число делений
с индикатора пружины электродвигателя 19, число делений
с индикатора пружины тормоза 14, частоты вращения ведущего
и ведомого
шкивов с тахометров. Показания обоих индикаторов и обоих тахометров заносят в таблицу. Закручивая рукоятку 15 винта, плавно увеличивают силу прижатия колодок 11 и 12 к тормозному шкиву, увеличивая тем самым окружную силу
и момент торможения
на тормозном и ведомом шкивах. С увеличением момента торможения увеличивается угловое перемещение колодочного тормоза. Это перемещение, как и на валу электродвигателя, измеряют числом делений
на которое отклонится стрелка индикатора пружины тормоза.
Обрабатывают результаты эксперимента. Переводят показания индикаторов пружин в крутящие моменты на валу электродвигателя
и на валу тормоза
, Н·м, по татировочному графику или по формулам:
![]()
![]()
где
и
– коэффициенты пропорциональности; (
=0,091 Н·м/дел.,
=0,076 Н·м/дел.)
| Измеряемые параметры | Расчётные параметры эксперимента | ||||||||
| мин-1 | мин-1 | дел | дел | Н·м | Н·м | Н | % |
| % |
| 996 | 993 | 12 | 0 | 1,092 | 0 | 0,0182 | 0,3 | 0,00037 | 0 |
| 978 | 972 | 68 | 10 | 6,188 | 0,76 | 0,103 | 0,6 | 0,0021 | 12,20 |
| 972 | 965 | 78 | 30 | 7,098 | 2,28 | 0,118 | 0,7 | 0,0024 | 31,89 |
| 964 | 957 | 96 | 50 | 8,736 | 3,8 | 0,146 | 0,7 | 0,00298 | 43,18 |
| 956 | 943 | 105 | 70 | 9,555 | 5,32 | 0,16 | 1,4 | 0,00327 | 54,92 |
| 943 | 839 | 150 | 100 | 13,65 | 7,6 | 0,23 | 11,02 | 0,0047 | 49,53 |
| 943 | 0 | 150 | 110 | 13,65 | 8,36 | 0,23 | 100 | 0,0047 | 0 |
Окружную силу
, относительное скольжение
, безразмерный коэффициент тяги
и КПД –
рассчитывают для каждой наладки по формулам (1), (5), (7).
Перечерчивают из лабораторной работы теоретические графики скольжения
и КПД
и по данным таблицы на этом же графике строят экспериментальные графики скольжения
и КПД
и определят критическое значение безразмерного коэффициента тяги
.

МОСКОВСКИЙ ГОСУДАРСТВЕННЫЙ ТЕКСТИЛЬНЫЙ УНИВЕРСИТЕТ им. А.Н. КОСЫГИНА
Кафедра Детали машин и ПТУ
Лабораторная работа №8
Тема: «Изучение конструкций подшипников качения»
Выполнил студент гр.8-99 /Сушкин О.В./
Проверил: /Хейло С.В./
МОСКВА 2002 г.
Цель работы: Изучить классификацию, систему условных обозначений и конструкции подшипников качения; ознакомиться с конструкциями типовых узлов с подшипниками качения.
Оборудование и инструменты: Комплект подшипников качения различных типов, зубчатые и червячные редукторы с подшипниковыми узлами, штангенциркуль.
Теоретические предпосылки.
Классификация подшипников качения.
Подшипники качения - это стандартные, выпускаемые промышленностью узлы, служащие опорами валов и вращающихся осей. Подшипники качения классифицируют по следующим основным признакам:
направлению (радиальному или осевому) воспринимаемой нагрузки относительно оси вала (радиальные, радиально-упорные, упорно-радиальные и упорные);
форме тел качения (шариковые и роликовые);
числу рядов тел качения (однорядные, двухрядные, четырехрядные и многорядные);
способности самоустановки (самоустанавливающиеся и несамоустанавливающиеся).

а) Шарикоподшипник радиальный однорядный по ГОСТ 8338-75
Тип 0000
б) Шарикоподшипник радиальный
сферический двухрядный по ГОСТ 5720-75
Тип 1000

в) Роликоподшипник радиальный с короткими цилиндрическим роликом по ГОСТ 8328-75
Тип 2000 и Тип 42000

г) Шарикоподшипник упорный по ГОСТ 6874-75
Тип 8000
д) Шарикоподшипник
радиально-упорный однорядный по ГОСТ 831-75
Тип 36000 (=12˚), 46000 (=26˚), 66000 (=36˚)

е) Роликоподшипник конический однорядный по ГОСТ 333-79
Тип 7000
Краткая характеристика основных типов подшипников.
Конструктивно любой из подшипников качения, как узел, состоит из следующих деталей: тел качения 1 (шариков или роликов), внутреннего 2 (надеваемого на вал) и внешнего 3 (вставляемого в корпус, например, редуктора), колец и сепаратора 4, разделяющего и направляющего тела качения при их движении.
Соотношение габаритных размеров подшипников определяет их серию: сверхлегкую, особо легкую, легкую, легкую широкую, среднюю, среднюю широкую и тяжелую. Выпускаются преимущественно подшипники легкой и средней серий.
Точность подшипников качения определяется точностью их основных размеров и точностью вращения. В СССР производят подшипники качения следующих классов точности (ГОСТ 520-71) в порядке её повышения: 0, 6, 5, 4, 2. Для большинства валов и осей общего назначения применяют подшипники класса точности 0 (нормального).
Основными материалами для колец и тел качения подшипников являются шарикоподшипниковые высокоуглеродистые хромистые стали ШХ15 и ШХ15СГ, широко применяются также цементуемые легированные стали 18XГ'T и 20Х2Н4А. Твердость колец и роликов обычно 60...65 НRС, шариков 62...65 HRC. Сепараторы массовых подшипников изготавливают из мягкой углеродистой стали методом штамповки.
Шарикоподшипники радиальные однорядные (тип 0000).
Предназначены для восприятия радиальных нагрузок (рис. a), могут воспринимать и значительные осевые нагрузки в двух направлениях, особенно при увеличенных внутренних зазорах. Обладают большой быстроходностью при соответствующих конструкциях и материале сепаратора. Являются самыми дешевыми и распространенными.
Шариковые радиальные двухрядные сферические подшипники (тип 1000).
Предназначены воспринимать радиальные и небольшие осевые нагрузки (рис. б). Благодаря способности само устанавливаться они допускают несоосность посадочных мест (перекосы до 2...3˚).
Роликоподшипники с короткими цилиндрическими роликами (тип 2000 и 42000).
Предназначены для восприятия только значительных радиальных нагрузок (тип 2000). Некоторые из них (например, тип 42000 с дополнительным буртом на внутреннем кольце) могут воспринимать кратковременные небольшие осевые нагрузки, фиксируя вал в осевом направлении (рис. в). По быстроходности эти подшипники почти не уступают радиальным однорядным шариковым, но требуют точной соосности посадочных мест.
Шарикоподшипники радиально-упорные (тип 36000, 46000, 66000)
Способны воспринимать комбинированные радиально-осевые нагрузки (рис. д). Их осевая грузоподъемность растет с увеличением угла контакта
. Осевую нагрузку могут воспринимать только в одном направлении, поэтов(у для фиксации вала в обе стороны их обычно устанавливают по два подшипника на вал или по два в опору. Требуют регулировки осевых зазоров.
Конические роликоподшипники (тип 7000).
Могут воспринимать радиальные и односторонние осевые нагрузки. Для восприятия двухсторонних осевых нагрузок применяются в паре. Способность воспринимать осевые нагрузки растет с ростом угла конусности
наружного кольца (рис. e), при этом радиальная грузоподъёмность уменьшатся. Допускаемые частоты вращения по сравнению с подшипниками, имеющими цилиндрические ролики, существенно ниже. Конические роликоподшипники разъемные, что позволяет производить раздельный монтаж наружных и внутренних (с комплектом роликов) колец. Требуют регулировки осевых зазоров. Чувствительны к перекосам.
Упорные подшипники (тип 8000).
Могут воспринимать лишь осевые нагрузки: одинарные – только в одном направлении (рис. г), сдвоенные – в двух направлениях. Чувствительны к перекосам. Предельные частоты вращения ограничены, поэтому при повышенных скоростях и особенно на горизонтальных валах их применять не следует.
Система условных обозначений подшипников.
Для определения характеристик стандартного подшипника качений его подвергают маркировке, нанося на торец (обычно внешнего кольца) основное условное обозначение, структура которого представлена на рис.
В
се приведенные на рис. характеристики обозначаются цифрами, которые проставляются на позиции с 1 по 7.
Класс точности подшипника указывается цифрой (см. п. 2), отделенной через тире от основного цифрового обозначения (поз. 1...7) слева. Перед классом точности проставляется ряд радиального зазора. При нормальном ряде радиального зазора и нормальном классе точности (0) их обозначения опускаются.
Внутренний диаметр подшипника d в диапазоне от 20 до 495 мм в условном обозначении указывается двумя цифрами справа (поз. 1 и 2), являющимися частным от деления диаметра отверстии на пять. Например, при d=45 мм имеем 09, при d=90 мм имеем 18.
В третьей и седьмой позициях указывают серию подшипника, а в четвертой его тип.
Большое разнообразие конструктивных особенностей подшипников [1], условное обозначение которых приводят в поз. 5 и 6, не позволяет дать в работе их перечень.
Справа от основного обозначения могут стоять буквенные знаки [1], характеризующие специальные требования, материалы и др. для подшипников, работающих при повышенных температурах, в агрессивных средах и др. особых условиях