| Скачать .docx |
Реферат: Последовательности одиночных сигналов. Монохроматический и принятый сигнал
БЕЛОРУССКИЙ ГОСУДАРСТВЕННЫЙ УНИВЕРСИТЕТ ИНФОРМАТИКИ И РАДИОЭЛЕКТРОНИКИ
кафедра ЭТТ
РЕФЕРАТ на тему:
« Последовательности одиночных сигналов. Монохроматический и принятый сигнал »
МИНСК, 2008
Последовательности одиночных сигналов.
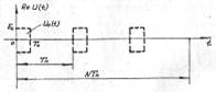
Очень часто в системах используются последовательности одиночных сигналов (рис. 1):

Рис. 1.Последовательность N одиночных сигналов.

![]()
Где φk -начальные фазы радиоимпульсов, принимаемые в дальнейшей одинаковыми и равными φ0 .
Корреляционная функция закона модуляции последовательности одиночных сигналов

может быть представлена произведением корреляционной функции огибающей последовательности rn (τ) и бесконечной последовательности корреляционных функций закона модуляции одиночных сигналов (рис. 2):
Корреляционная функция прямоугольной огибающей последовательности является треугольной
,
.
Энергетический спектр закона модуляции последовательности одиночных сигналов может быть представлен произведением энергетического спектра закона модуляции одиночного сигнала S0 (ω) так называемого междупериодного энергетического спектра SN (ωТп ), который является результатом размножения по частоте с интервалом, равным частоте повторения Fп = 1/Тп , энергетического спектра огибающей последовательности SN (ω) (рис. 2.3.3):

Таким образом, энергетический спектр последовательности одиночных сигналов является гребенчатым. Ширина его зубцов определяется шириной энергетического спектра огибающей последовательности и оказывается обратно пропорциональной продолжительности последовательности NTп :

Общая протяжённость энергетического спектра последовательности одиночных сигналов определяется шириной спектра одиночного сигнала ∆f0 , а аффективное число зубцов равно ∆f0 Тп .

Рис. 2. Корреляционная функция закона модуляции последовательности одиночных сигналов.
Рис. 3. Энергетический спектр закона модуляции последовательности одиночных сигналов.
Функция неопределённости последовательности радиоимпульсов имеет многолепестковую структуру по всей плотности τ, F. Действительно, её сечение вдоль оси τ определяется квадратом модуля корреляционной функции

С учётом того, что время корреляции одиночного радиоимпульса много меньше периода повторения, выражение для ρ(τ, 0) принимает вид:

Сечение функции неопределенности вдоль оси Fописывается гребенчатой функцией, характеризующей нормированный энергетический спектр квадрата амплитудного закона модуляции последовательности радиоимпульсов

Соответствующая диаграмма неопределённости последовательности одиночных сигналов изображена на рис. 4.
Протяженность лепестков ρ(τ, F) по времени и частоте обратно пропорциональна соответственно ширине спектра радиоимпульса и длительности последовательности. Интервалы между лепестками анализируемой функции неопределённости взаимосвязаны друг с другом, что исключает возможность независимого изменения их. Так, увеличение интервала вдоль оси времени за счет увеличения периода повторения Tп неизбежно приводит к сокращению интервала вдоль оси частот, величина которого равна Fп . Эффективная протяженность диаграммы неопределённости вдоль оси τ определяется длительность» последовательности NTп , а протяжённость вдоль оси F обратно пропорциональна длительности одиночного сигнала 1/T0 .
В случае непрерывного сигнала (Т0 = Тп ) функция неопределённости характеризуется многолепестковой структурой не по всей плоскости τ, F, а лишь вдоль оси τ, поскольку нормированный энергетический спектр квадрата амплитудного закона модуляции последовательности примыкающих друг к другу радиоимпульсов не является гребенчатым, а имеет всего один лепесток, ширина которого вдоль оси частот обратно пропорциональна длительности последовательности



Рис. 4. Диаграмма неопределённости последовательности одиночных сигналов.

Рис. 5. Диаграмма неопределённости непрерывного модулированного сигнала.
Диаграмма неопределённости непрерывного сигнала изображена на рис. 5. Неопределённость, которая характеризуется функцией ρ(τ, F) относится, во-первых, к разрешающей способности по времени запаздывания ∆tr = ∆τ = 1/∆f0 доплеровской частоте ∆Fд = ∆FN = 1/NTп и во-вторых, к интервалу однозначного определения времени запаздывания tr одн = Tп и доплеровской частоты Fд одн = 1/Тп . В случае непрерывного сигнала Т0 = Тп интервал однозначного определения доплеровского смещения частоты не ограничен Fд одн → ∞.
Монохроматический сигнал
Монохроматический сигнал представляет робой немодулированное (U(t) = 1) гармоническое колебание (рис. 6):
.
Его можно интерпретировать либо как одиночный простой прямоугольный радиоимпульс бесконечно большой длительности, либо как бесконечную когерентную (синфазную) последовательность простых прямоугольных радиоимпульсов с длительностью, равной периоду повторения. Корреляционная функция монохроматического сигнала
![]()
где C(τ) - корреляционная функция закона модуляции монохроматического сигнала (рис. 7). Энергетический спектр рассматриваемого сигнала, равный

![]()
имеет единственную спектральную составляющую на частоте ω0 (рис. 8).
Функция неопределённости монохроматического сигнала имеет единственный лепесток, бесконечно узкий вдоль оси частот и бесконечно широкий вдоль оси времени (рис. 9).

Рис. 6. Монохроматический сигнал.

Рис. 7. Корреляционная функция закона модуляции монохроматического сигнала.

Рис. 8. Энергетический спектр монохроматического сигнала.

Рис. 9. Функция неопределённости монохроматического сигнала.
Принятый сигнал
Принятый сигнал
![]()
имеет не только первичную регулярную модуляцию
, но и приобретенную в результате отражения, рассеяния, распространения радиоволн вторичную случайную модуляцию ![]()
Корреляционная функция принятого сигнала представляется как результат двухэтапного усреднения - статистического усреднения случайной временной структуры (обозначается чертой сверху) и усреднения регулярной временной структуры:
где ![]()
есть корреляционная функция комплексной огибающей принятого сигнала. Статистическое усреднение комплексной огибавшей M(t) , являющейся согласно физическим представлениям эргодическим случайным процессом (для которого усреднение по времени и по ансамблю реализаций эквивалентны), предполагает усреднение по множеству реализаций, продолжительность которых ограничена временем наблюдения объекта наблюдения (сигнала) в пределах одного элемента разрешения. Иными словами, статистическое усреднение предполагает усреднение по множеству реализаций. Корреляционная функция комплексной огибающей М(t) является характеристикой как амплитудных, так и фазовых его флуктуации. Она определяется экспериментально. Результаты многочисленных экспериментальных исследований свидетельствуют о возможноcти её аппроксимации удобной в практических приложениях экспоненциальной кривой (рис. 10):
где
- нормированная корреляционная функция флуктуации принятого сигнала.

Рис. 10. Нормированная корреляционная функция флуктуаций принятого сигнала.
Время корреляции флуктуации принятого сигнала τ0 зависит от многих факторов (диапазона частот, размеров объекта наблюдения, динамики его движения, условий распространения радиоволн и др.) и может изменяться в широком диапазоне от единиц миллисекунд до единиц секунд.
Таким образом, корреляционная функция принятого сигнала окончательно может быть представлена следующим выражением:

Она отличается от корреляционной функции излучаемой нефлуктуирующей ограниченной последовательности одиночных сигналов наличием дополнительного сомножителя r0 (τ) . Произведение rN (τ) * rc (τ) характеризует нормированную корреляционную функцию огибающей ограниченной по времени и флуктуирующей по амплитуде и фазе последовательности одиночных сигналов:
.
Энергетический спектр принятого сигнала представляется произведением энергетического спектра одиночного сигнала и междупериодного энергетического спектра флуктуирующей ограниченной последовательности
![]()
причем гребенчатый междупериодный энергетический спектр есть размноженный по частоте с интервалом, равным частоте повторения, энергетический спектр огибающей последовательности с учетом ограниченного времени наблюдения и флуктуации:

Ширина зубцов энергетического спектра принятого сигнала, т.е. ширина энергетического спектра огибающей последовательности, определяется, во-первых, величиной, обратной времени наблюдения (продолжительности последовательности) и, во-вторых, спектра флуктуации принятого сигнала:

Вероятностные свойства принятого сигнала определяются вероятностными характеристиками его комплексной огибающей. Наиболее полной характеристикой комплексной огибающей принятого сигнала, которая вместе с тем является необходимой при решении целого ряда задач синтеза и анализа РТС, является многомерная плотность вероятности значений этого процесса, взятых в дискретные моменты времени.

Рис. 11. Совместное распределение квадратурных составляющих комплексной огибающей принятого сигнала.
Поэтому совместное распределение вероятности квадратурных составляющих комплексной огибающей принятого сигнала определяется выражением

и изображается колоколообразной поверхностью (рис. 11).
Совместная плотность вероятности квадратурных составляющих представляется произведением одномерных нормальных (гауссовых) распределений вероятности каждой квадратурной составляющей

что свидетельствует о независимости квадратурных составляющих для одного и того же момента времени.
Определение совместного распределения вероятности амплитуда и фазы принятого сигнала Ес и φс связано с функциональным преобразованием
(M1 , M1 * ) → (Ес , φс ).
Поскольку
М1 = Ес exp(iφc );
M1* = Ec exp(-iφc ),
якобиан этого преобразования равен

Поэтому совместное распределение вероятности амплитуды и фазы принятого сигнала определяется выражением

Учитывая, что амплитуда принятого сигнала может принимать любые положительные значения, находим одномерное распределение фазы принятого сигнала:

которое является равномерным на интервале -πдо πрадиан (рис. 12).
Учитывая, что фаза принятого сигнала может принимать любые значения от -π до π радиан, находим одномерное распределение вероятности амплитуды принятого сигнала

которое называется релеевским распределением (рис. 13).
Совместная плотность вероятности амплитуды и фазы принятого сигнала есть произведение одномерных распределений вероятности амплитуды и фазы:
р(Ес , φс ) = р(Ес ) + р(φс )
что свидетельствует о независимости мгновенных значений амплитуды и фазы принятого сигнала для одного и того же момента времени.
Мгновенная мощность принятого сигнала есть половина квадрата его амплитуды:
Рс = Ес 2 /2
Учитывая, что
якобиан преобразования Ес → Рс равен


Рис. 12. Равномерное распределение фазы принятого сигнала.

Рис. 13. Релеевское распределение амплитуды принятого сигнала.

Рис. 14. Экспоненциальное распределение мгновенной мощности принятого сигнала.
Поэтому плотность вероятности мгновенной мощности принятого сигнала определяется выражением:

Такое распределение называется экспоненциальным (рис. 14).
ЛИТЕРАТУРА
1. Охрименко А.Е. Основы извлечения, обработки и передачи информации. (В 6 частях). Минск, БГУИР, 2004.
2. Девятков Н.Д., Голант М.Б., Реброва Т.Б.. Радиоэлектроника и медицина. –Мн. – Радиоэлектроника, 2002.
3. Медицинская техника, М., Медицина 1996-2000 г.
4. Сиверс А.П. Проектирование радиоприемных устройств, М., Радио и связь, 2006.
5. Чердынцев В.В. Радиотехнические системы. – Мн.: Высшая школа, 2002.
6. Радиотехника и электроника. Межведоств. темат. научн. сборник. Вып. 22, Минск, БГУИР, 2004.