| Скачать .docx |
Реферат: Производство ацетилена
СОДЕРЖАНИЕ
ВВЕДЕНИЕ
ПРОИЗВОДСТВО АЦЕТИЛЕНА
1.Производство ацетилена электрокрекингом
2.Производство ацетилена термическим крекингом
3.Производство ацетилена термоокислительным пиролизом метана
4.Извлечение ацетилена из реакционных газов
ЛИТЕРАТУРА
ВВЕДЕНИЕ
Тема реферата «Производство ацетилена» по дисциплине «Органический синтез».
Ацетилен, этин СН = GH, — бесцветный газ со слабым сладковатым запахом. Температура плавления—81,8°, температура возгонки— 83,6°С. Плотность по воздуху 0,9056, удельный вес при 0°С и 760 мм рт. ст. 1,1709 кг/м3 .
Основной метод получения ацетилена из карбида кальция дает возможность получить ацетилен высокой концентрации. Существенным недостатком этого метода является весьма значительный расход электроэнергии па получение карбида кальция (около 3000 квт-час на 1 тонну карбида, что соответствует около 10000 квт-час на 1 тонну ацетилена).
В настоящее время перспективным является получение ацетилена из углеводородных газов нефтепереработки или из природного газа. Производство ацетилена из этих газов основано на крекинге их, требующем затраты большого количества энергии для создания высокой температуры. При этом ацетилен получается низкой концентрации и загрязненный гомологами. Применение такого ацетилена невозможно без выделения его из реакционной смеси и очистки.
В промышленном масштабе используются электротермический крекинг метана и термический крекинг пропана. Большое внимание уделяется термоокислительному пиролизу метана, так как этот способ позволяет наиболее комплексно использовать природный газ.
Электрокрекинг характеризуется высокими затратами в подсобных цехах, связанных с обеспечением этого производства. Без утилизации побочных продуктов электрокрекинга стоимость ацетилена значительно повышается. При технологическом оформлении метода встречаются трудности конструктивного порядка, связанные с применением высокой температуры. К достоинствам электрокрекинга относится возможность использования различных углеводородов газообразных и жидких.
Термический крекинг требует меньше капитальных затрат и электроэнергии на единицу продукта. Расход основного углеводородного сырья по этому методу выше, чем при электрокрекинге, так как нагрев реакционных печей происходит за счет сжигания газообразного топлива или в виде процесса частичного окисления исходного сырья—углеводородов поступающих на крекинг.
Существенное значение имеет вопрос подбора жароупорных материалов. Применение регенеративных печей с цикличностью их работы вызывает трудность при выдерживании режима на последующих стадиях процесса. Это же обстоятельство усложняет автоматизацию производства.
Процесс частичного окисления исходного сырья—метана или термоокислительный пиролиз его базируется на дешевом сырье—природном газе. Конструктивно решен вопрос теплового воздействия путем проведения пиролиза в факеле горения. Многоканальные и одноканальные реакторы при промышленной и опытной эксплуатации показали, что термоокислительный крекинг имеет реальные перспективы для широкого промышленного применения. Экономическая целесообразность его во многом определяется рациональным использованием побочных продуктов—синтез-газа. Литературные данные [1,2] показывают, что во получения ацетилена из углеводородного сырья и правильной о: экономических показателей отдельных методов уделяется большое внимание.
ПРОИЗВОДСТВО АЦЕТИЛЕНА
1.Производство ацетилена электрокрекингом
Сырьем для получения ацетилена по описываемой схеме служит метан.
Метан, разбавленный водородом под давлением 1,7 атм. ротационным компрессором подается через трубчатый подогреватель 1 в конвертор 2. В конверторе газ проходит через зону дугового разряда, температура которого достигает 1600°С (Схема №1). При этом протекает основная реакция:
2СН4 → С2 Н2 + 3Н2 — 92 ккал/г-молъ
Возможно, что процесс протекает сложнее по уравнениям:
2СН4 → С2 Н4 + 2Н2 — 56 ккал/г-молъ,
2СН4 → С2 Н6 + Н2 — 14 ккал/г-молъ,
С2 Н4 → С2 Н2 + Н2 — 47,4 ккал/г-молъ,
С2 Н6 → С2 Н2 + 2Н2 - 78,8 ккал/г-молъ.
Побочной реакцией является
СН4 → С + 2Н2 —21 ккал/г-молъ.
Реакционные газы из конвертора 2 проходят по трубе, охлаждаемой водяной рубашкой. Внутрь трубы впрыскивается вода для их усиленного охлаждения. Охлажденные реакционные газы проходят циклон 7 , в котором осаждается часть образовавшейся сажи, небольшое количество смолообразных продуктов, получающихся в результате побочных реакций, и сконденсировавшаяся вода. Реакционные газы идут через холодильник 3, затем с температурой 40—50° через сажеуловитель 8 для отделения сажи и сконденсировавшейся воды, которые спускаются в сборник 9. Для окончательного отделения от сажи реакционные газы промываются в скруббере 4 маслом, поступающим на орошение скруббера из сборника 10. Очищенные реакционные газы сжимаются компрессором до 15 атм., проходят через буфер-маслоотделитель 11 и поступают в абсорбер 5, в котором ацетилен поглощается водой. Непоглощенные газы, состоящие в основном из водорода и непрореагировавшего метана, направляются в блок разделения газов. Часть водорода отделяется, а метан с частью водорода в отношении СН4 : Н2 = 1 : 2 идет в виде циркуляционного газа в линию всасывания турбокомпрессора и, смешавшись со свежей порцией газа, поступает в систему. Вода с поглощенным ацетиленом дросселируется до атмосферного давления и подается в десорбер6.
Выделившийся сверху десорбера ацетилен направляется на сушку (на схеме не указана) и отправляется к потребителю.
Горячая вода из куба десорбера охлаждается в холодильнике 12, собирается в сборнике 13 и центробежным насосом подается на орошение абсорбера 5.

Схема № 1. Технологическая схема производства ацетилена электрокрекингом
На схеме №1 обозначены:
1 —нагреватель,
2 —конвертор,
3 —холодильник,
4 —скруббер масляный,
5 —абсорбер,
6 —десорбер,
7 —циклон,
8 —сажеуловитель,
9, 10, 13 —сборники,
11 —буфер,
12 —холодильник
Основные параметры производства
Температура на входе газа в конвертор 800° С
Температура в конверторе в зоне дугового разряда 1600° С
Давление на входе в конвертор 1,7 атм.
Температура газов на входе в циклон 150—200° С
Соотношение СН4 : Н2 в поступающем в конвертор газе 1:2
Выход ацетилена от исходной смеси 15%
Давление газовой смеси перед абсорбером 15—18 атм.
Температура в абсорбере 30—40° С
Давление в десорбере атмосферное
Температура в кубе десорбера 80°С
2.Производство ацетилена термическим крекингом
Сырьем для производства ацетилена по описываемой схеме служит жидкий пропан, который испаряется в испарителе 1 и поступает в смеситель 25; в него же подается возвратный газ и водяной пар. Отношение объемов пропан: возвратный газ : пар=1: 2 : 6. Смесь указанного состава поступает в печь 16 на крекинг. Имея температуру 300°С на выходе из печи, газы крекинга проходят последовательно охладитель 3, смолоотделитель 4, теплообменник 5, охлаждаясь до 38°С, и ротационным вакуум-насосом направляются далее. Тепло, полученное крекинг-газом в вакуум-насосе, снимается холодильником 6. Сконденсировавшиеся смола и вода выпускаются из башенного смолоотделителя 7. Вода собирается в сборник 19 и подается на орошение в смолоотделитель 4. Крекинг-газ очищается от остатков смолы в электрофильтре 8 и поступает в газгольдер, который выравнивает работу печей (на схеме одна печь), так как крекинг-процесс в каждой печи протекает периодически (схема №2).
Из газгольдера с помощью компрессора крекинг-газ сжимается до давления 10,5 атм., охлаждается в холодильнике 20, проходит смолоотделитель 9 и поступает на очистку.
В абсорбере 21 происходит поглощение диацетилена диметилформ-амидом, при этом поглощается около 5% ацетилена, имеющегося в крекинг-газе. Диметилформамид, вытекающий из абсорбера, направляется на де- . сорбцию (на схеме не показано). Освобожденные от диацетилена крекинг-газы поступают в абсорбер ацетилена 22, в котором происходит поглощение диметилформамидом ацетилена, метилацетилена и некоторого количества других газов: этана, этилена, метана и пр. Газовый отход, содержащий углекислый газ, водород, азот, метан, этилен проходит очистку в водяном скруббере 11 и используется как топливо в печи 16.
Насыщенный диметилформамид поступает в стабилизатор растворителя 14. Температура в нижней части стабилизатора с помощью кипятильника 15 поддерживается равной 87°С. В стабилизаторе отделяются почти все газы, кроме ацетилена, которые уходят через водяной скруббер 2. Диметилформамид, насыщенный ацетиленом, с частью оставшихся газов направляется в десорбер ацетилена 23. При температуре в нижней части десорбера, равной 120°С, ацетилен весь выделяется и через водяной скруббер12 поступает в газгольдер. Из пего ацетилен, пройдя осушитель 13 с хлористым кальцием, подается компрессором потребителю.
Диметилформамид, содержащий растворенный метилацетилен, из кипятильника 24 направляется в конечный десорбер (на схеме не показан) для извлечения метилацетилена, затем после соответствующей очистки диметилформамид снова возвращается в напорный бак 10.
Основные параметры процесса
Давление пропана на входе в испаритель 1 8,8 атм.
Соотношение объемов газов, поступающих
в смеситель 25 —пропан : возвратный газ : пар =1:2:6
Давление в смесителе 37—40 мм рт. ст.
Температура в центре печи 16 1100°С
Давление в печи 15 мм рт. ст.
Цикл работы печи 2 минуты: 1 мин. нагрев,
1 минута — крекинг
Система проектируетсяи работает минимум
с двумя печами
Давление после вакуум-насоса 420 мм вод. ст.
Температура после теплообменника50°С
Давление после компрессора 10,5 атм.
Состав газов крекинга пропана после печи 16
С2 Н2 -10,0; СН4 -15,0; Н2 -55,7; N2 — 5,2; СО-6,9; С2 Н4 —3,8;
С02 —1,6, прочие—1,8 объемных процента.

Схема № 2. Технологическая схема производства ацетилена термическим крекингом
Обозначения на схеме №2:
1 —испаритель,
2 —водяной скруббер,
3 —охладитель,
4 —смолоотделитель,
5 —холодильник газов,
6 —вторичный холодильник,
7 —башенный смолоотделитель,
8 —электрофильтр,
9 —смолоотделитель,
10 —напорный бак,
11 —водяной скруббер,
12 —водяной скруббер,
13 —осушитель ацетилена,
14 —стабилизатор растворит.,
15 —кипятильник,
16 —реакционная печь,
17 —холодильник дымов, газов,
18 —сборник смолы,
19 —сборник воды,
20 —холодильник после компресс,
21 —абсорбер диацетилена,
22 —абсорбер ацетилена,
23 —десорбер ацетилена,
24 —кипятильник,
25 —смеситель. .
3.Производство ацетилена термоокислительным пиролизом метана
Сущность термоокислительного пиролиза метана заключается в том, что тепло, необходимое для реакции превращения метана в ацетилен, получается за счет окисления (сжигания) части метана.
Основными реакциями термоокислительного пиролиза метана являются:
СН4 +0,5О2 ↔ СО+2Н2 +6,1ккал/г-моль,
2СН4 ↔ С2 Н2 +ЗН2 —91,1ккал/г-моль
Быстрый вывод реакционной смеси из зоны реакции и резкое понижение температуры — закалка — способствует прекращению распада ацетилена, повышая его выход. Существенным является соотношение между количествами метана и кислорода.
Процесс получения ацетилена возможно осуществить в многоканальном реакторе (способ Заксе), состоящим из смесителя, диффузора и горел очной плиты с большим числом каналов. Скорость движения исходных компонентов 15—50 м/сек. Этот способ получил пока наибольшее распространение.
Одноканальные реакторы Гриненко имеют реакционную зону — капал—относительно малого диаметра. Скорость движения газов в зоне реакции равняется, 330—550 м/сек. Стабилизация пламени осуществляется путем подачи дополнительного кислорода через топочную камеру.
Концентрация ацетилена в газах пиролиза составляет 8—10%, поэтому для дальнейшей переработки его необходимо выделить из этих газов (см- схему № 3).
По описываемой схеме производство ацетилена осуществляется в многоканальном реакторе, выделение ацетилена производится адсорбцией селективным растворителем—диметилформамидом. Сырьем является природный газ, содержащий 92—95% метана и 95—99% кислорода.
Кислород и природный газ очищаются в фильтрах 15 и 16 от окислов железа и других примесей, могущих вызвать воспламенение смеси до реакционной зоны, и поступают в подогреватели, вмонтированные в общую печь 13. Подогрев газов, идущих на реакцию, производится теплом, полученным от сжигания топливного газа. Во избежание перегрева природного газа и кислорода в топку подогревателей вводятся циркуляционные дымовые газы, часть которых сбрасывается для использования под котлами-утилизаторами. Циркуляция дымовых газов осуществляется газодувками, выдерживающими высокую температуру. Нагретые кислород и природный газ поступают в реактор 17. В его смесителе газы смешиваются, проходят диффузор, затем горелочную плиту, по каналам которой смесь газов направляется в реакционную зону. В зоне реакции происходит образование ацетилена и протекают побочные реакции, приведенные выше. Продукты реакции проходят через зону закалки, резко охлаждаясь водой, подаваемой форсунками под горелочную плиту.
Вода из реактора, загрязненная смолой и сажей, поступает в отстойник 20, из которого центробежным насосом возвращается в реактор. Часть йоды откачивается на очистку. Охлажденный газ пиролиза из реактора уходит в скруббер 14 для очистки от сажи и смолы водой. Окончательная очистка от этих примесей производится в электрофильтре 1, смонтированном на скруббере.
Поступающий на разделение газ пиролиза нагнетается турбокомпрессором в абсорбер ацетилена 2, орошаемый диметилформамидом и конденсатом из сборника 21 и холодильника 22.
Диметилформамид из абсорбера 2 дросселируется в десорбер3, работающий при атмосферном давлении, сверху десорбера отбираются возвратные газы. Растворенный в диметилформамиде ацетилен выделяется и промывается в промывателе 4 и направляется в газгольдер потребителя. Диметилформамид, вытекающий из десорбера 5, с некоторым содержанием ацетилена центробежным насосом через теплообменник 25 подается в десорбер второй ступени 5, работающий под вакуумом. Вытекающий из него диметилформамид, не содержащий газов, через теплообменник 25 и холодильник 24 возвращается в сборник 21, из которого подается на орошение абсорбера 2. Высшие ацетилены из десорбера второй ступени 5 поступают в промыватель 12, орошаемый конденсатом из сборники 23. Промывные воды из промывателя стекают в десорбер5. Пары высших ацетиленов через барометрический конденсатор 7 и лопушку 8 вакуум-насосом подаются в отделение пиролиза. Вода из барометрического конденсатора сбрасывается через барометрический стакан 18. Сверху из десорбера5 ацетилен возвращается в десорбер3.
Диметилформамид, вытекающий из десорбера второй ступени 5, после теплообменника 25 частично откачивается в сборник 26, из которого поступает на дистилляцию. Затем он подогревается в подогревателеІ0 и направляется в колонну 28. Отгоняющиеся инерты и пары воды через конденсатор 9 уходят из системы. Сконденсировавшийся диметилформамид стекает обратно в колонну. Из нижней части колонны, обогреваемой кипятильником 12, вытекает очищенный диметилформамид, который после охлаждения в холодильнике 27 перекачивается в сборник 21.
Основные параметры производства
Температура природного газа и кислорода
перед входом в реактор 500—600°С
Соотношение между метаном и кислородом
перед реактором (по объему) 1,6 - 2,0:1
Давление газовой смеси перед реактором не более 0,4 атм.
Температура реакционной зоны 1400 - 1500°С
Состав газа после закалки в пересчете на сухой (в объемн. %):
С2 Н2 — 8-9; С02 —3-4; СО—24-26; Н2 -54—56:
СН4 —4-6; О2 -0—0,4; прочих-1-7.
Температура газа на выходе из реактора около 80°С
Время пребывания смеси галоп в зоне реакции 0,003 — 0,01 сек.
Скорость газового потока в реакционном
канале печи 15—50 м/сек
Давление и абсорбере 2 около 10 атм.
Расход на 1 т 100%ацетилена
метана (на синтез) 6000 нм3
кислорода (100%-ного) 3280— 3430 нм3
На 1 г ацетилена получается синтез-газа до 11000 нм3

Обозначения на схеме № 3:
1 -электрофильтр,
2 -абсорбер ацетилена,
З -десорберI ступени,
4 -промыватель ацетилена,
5 -десорберII ступени,
6, 9 – конденсаторы,
7 – барометрический конденсатор,
8- л овушка,
10 -паровой подогреватель,
11 —сепаратор,
12 — промыватель высших ацетиленов,
13 —печь, с трубчатыми подогревателями,
14 -скруббер,
15,16 - фильтры,
17 - реактор,
18 - барометрический стакан,
19 –кипятильник,
20 - отстойник,
21, 23 , 26 -сборники,
22, 24, 27 - холодильники,
25 - теплообменник,
26 - дистилляционная колонна.
4. Извлечение ацетилена из реакционных газов
ацетилен электрокрекинг метан пропан
При получении ацетилена из углеводородного сырья образуются сложные газовые смеси, содержащие 5—10% С2 Н2 (по объему).
Предложенные в настоящее время способы выделения ацетилена (1) можно разделить в основном на четыре группы:
1) абсорбция водой (при давлении 18—20 атм .);
2) абсорбция селективными растворителями;
3) низкотемпературная абсорбция метанолом, аммиаком и ацетоном;
4) адсорбция ацетилена активированным углем в движущемся слое—гиперсорбция.
Абсорбция водой. На первой стадии реакционный газ промывается маслом для отделения бензола, нафталина, части диацетилена и др. Затем реакционная смесь компримируется до 18—20 атм. и поступает на абсорбцию водой. Вместе с ацетиленом водой абсорбируется и углекислый газ. Десорбция ацетилена ведется четырехступенчатым дросселированием до первоначального давления. Затем ацетилен очищается от примесей (С02 , SО2 ). Очищенный ацетилен содержит 98—99% С2 Н2 .
Схема этого метода сложна, очистка недостаточна, расход электроэнергии значителен-
Абсорбция селективными растворителями. Из растворителей ацетилена для промышленного применения пригодны диметилформамид, бутнролактон, N —метилиирролидан, диметилсульфоксид и некоторые другие. Технологические схемы извлечения ацетилена из реакционных газов термического крекинга (см. схему № 2) и термоокислительного пиролиза (см. схему № 3) диметилформамидом наиболее разработаны и находят практическое применение, несмотря на их сложность и недостаточную очистку от С02 .
Низкотемпературная абсорбция метанолом, аммиаком или ацетоном. Реакционный газ предварительной промывкой щелочью освобождают от сажи и углекислого газа, сушат, промывают метанолом и абсорбируют ацетилен аммиаком при атмосферном давлении и температуре —70°С. Аммиак, содержащий растворенный ацетилен, подвергают разгонке для отделения его от ацетилена. Способ имеет то преимущество, что не требуется компримирования ацетиленовой смеси. Растворитель аммиак доступен и дешев.
Извлечение ацетилена методом гиперсорбции опробовано на пилотной установке, имеются лабораторные данные , показывающие возможности использования этого метода в промышленном масштабе.
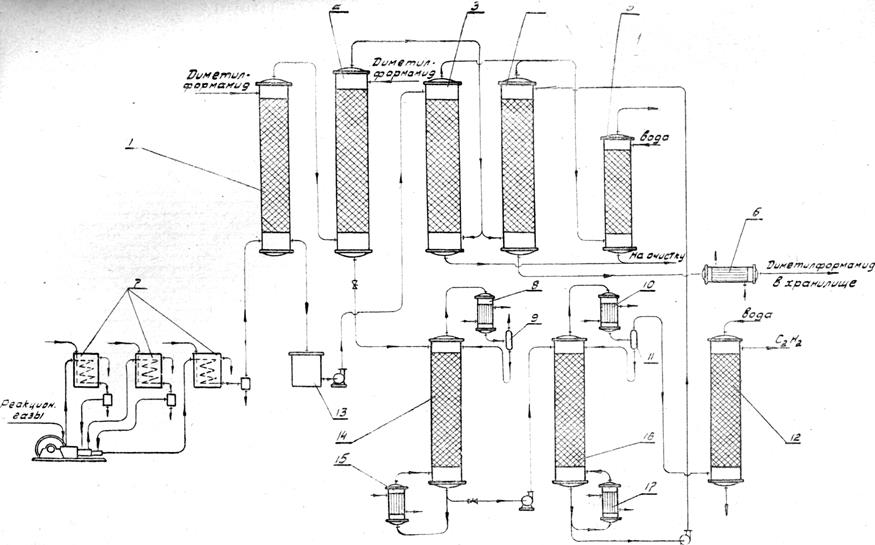
Но описываемое схеме извлечениеацетилена из реакционных газов производится абсорбцией диметилформамидом. Реакционные газы, предварительно очищенные от сажи, бензола, нафталина, сероводорода, сжимаются компрессором до давления 10,5 атм. Сжимаемая смесь газов хорошо охлаждается в холодильниках 7 , расположенных после ступеней сжатия компрессора так, чтобы температура ее перед абсорбером 2 не превышала 38°С (Схема № 4). В абсорбере 1, слабо орошаемом диметилформамидом, происходит поглощение почти всего диацетилена, растворимость которого значительно превосходит растворимость ацетилена в данном растворителе. В том же абсорбере поглощается и около 5% ацетилена от всего количества, имеющегося в реакционной смеси. Поглощение ацетилена происходит в абсорбере 2, орошаемом также диметилформамидом. Насыщенный ацетиленом диметилформамид дросселируется до давления 0,7 атм. иступает в стабилизатор 14.
Из верхней части стабилизатора удаляются водород, окись углерода, азот и другие газы, а также часть ацетилена и пары диметилформамида. В конденсаторе 8 конденсируются пары диметилформамида. Конденсат с частью поглощенного ацетилена через фазоразделитель 9 стекает обратно в стабилизатор 14. Газовая фаза, содержащая которое количество ацетилена, подвергается обработке с целью извлечения ацетилена (на схеме не показано).
Кубовая жидкость стабилизатора дросселируется до атмосферного давления и подается в десорбер16, обогреваемый с помощью кипятильника 17. Ацетилен, метилацетилен и пары диметилформамида поступай конденсатор 10, где конденсируются пары диметилформамида. Конденсатом поглощается большая часть метилацетилена и возвращается через фазоразделитель 11 в десорбер. Газовая фаза промывается водой в скруббере12, орошаемом водой. Очищенный 99%-ный ацетилен направляется потребителю. Вода, вытекающая из скруббера, выводится из системы.
Диметилформамид с растворенным в нем диацетиленом, вытекающий из абсорбера 1, собирается в сборнике 13, из которого перекачивается десорбер3. Снизу в этот десорбер поступает газ, выходящий из абсорбеpa2. Этим газом из диметилформамида выдуваются растворенные в ацетилен и диацетилен, после чего он направляется на очистку. Часть газа, выходящего из абсорбера 2, поступает в десорбер4, орошаемый диметилформамидом, вытекающим из кубовой части десорбера16. В десорбере4 также отдувается растворенный в диметилформамиде ацетилен который вместе с газами, выходящими из десорбера3, поступает на отмывку водой в скруббер 5 и направляется далее на очистку (на схеме не указана).
Диметилформамид, после охлаждения в холодильнике 6, поступает в хранилище, из которого расходуется на орошение абсорберов 1 и 2.
Основные параметры производства
Содержание ацетилена в реакционном газе
% объемные
Давление реакционного газа после компрессора:
Поглотитель диметилформамид:
с температурой кипения около 153°С
с температурой замерзания около 61°С
содержит C3 H7 NOне ниже 97 %
Давление в стабилизаторе 14 0,7 атм.
Давление в десорбере16 атмосферное
Температура в кубе стабилизатора около 90°С
Температура в кубе десорбера16 120°С
Расход диметилформамида на 1 т ацетилена 5- 6 кг

Схема № 4. Технологическая схема извлечения ацетилена из реакционных газов.
Обозначения на схеме № 4:
1, 2 —абсорберы,
3, 4, 16 —десорберы,
5,12 —скрубберы,
6 —холодильник,
7 —холодильники газа,
8,10 —конденсаторы,
9,11 —фазоразделители,
13,14 —стабилизатор,
15, 17 —кипятильники.
ЛИТЕРАТУРА
1. Федоренко Н. П.. Химия и химическая технология, № 3, т. I, 1956.
2. Ватнаев Ф. П., Вайнштейн В. В., .Лапидус А. С, Бюллетень по ну опытом в азотной промышленности, ГХИ, № 10, 1958.
3. IV Международный нефтяной конгресс, т. V, Химическая переработка не газа. Гостоптехиздат. 1956.
4.Андреев Д Н., Органический синтез в электрических разрядах, изд. АН СССР, 1953.
5.Андреев Д. Н., Применение электрических разрядов в химико-технологических процессах. Методы и процессы химической технологии. Сборник 1, изд. АН СССР. 1955.
6.Марковский Л. Я., Оршанский Д. Л., Прянишников В. П., Химическая электротермия, ГХИ, 1952.
7.Ньюленд Ю., Фогт Р., Химия ацетилена, Иниздат, 1947.
8.Фастовский В. Г., Метан, Гостоптехиздат, 1947.
9.Федоренко Н. П., Методы и экономика получения ацетилена, Химическая наука и промышленность, 3, том I, 1956.
10.Стрижевский И. Н., Фалькевич А. С, Производство ацетилена из карбида кальция, ГХИ. 1949.
11.Смирнов Н. И., Синтетические каучуки, ГХИ, 1954.
12.Бикслер Г., Коберлай К., Вульф-процесс производства ацетилена. Иниздат, 1954.
14.Федоренко Н. П., Методы и экономика получения ацетилена, Химическая наука и промышленность, 3, т. 1, 1956.
15.Гриненко В. С, Окислительный пиролиз метана в высокоскоростном газовом потоке, Химическая переработка нефтяных углеводородов, изд. АН СССР, 1956, стр. 106.